「JVS更新日志」规则引擎、低代码、智能BI、逻辑引擎12.26功能更新说明

281 阅读9分钟

项目介绍

JVS是企业级数字化服务构建的基础脚手架,主要解决企业信息化项目交付难、实施效率低、开发成本高的问题,采用微服务+配置化的方式,提供了低代码+数据分析+物联网的核心能力产品,并构建了协同办公、企业常用的管理工具等,所有的应用与能力采用模块化构建,按需开箱使用。

更新日志

一、JVS规则引擎风控决策

当前版本:v2.2.X

更新时间:2024.12.26

在线demo:rules.bctools.cn

新增

新增自定义函数,规则引擎中经常会对变量进行加工,加工时常会伴随着函数对原本变量值进行转化,使之成为想要的结果或数据类型。然而面对层出不穷的业务场景、复杂的业务需求。往往函数的数量是有限的,当现有提供的相关函数无法满足实际业务需求时,这时就需要添加新的自定义函数来对变量进行加工。所以新增自定义函数功能,一方面可看到函数列表和分类,另一方面可新增函数以及对现有函数进行编辑或删除。

二、低代码快速开发套件

当前版本:v2.2.X

更新时间:2024.12.26

在线demo:frame.bctools.cn

新增

1、auth2三方登录对接增加额外可登录平台配置。在auth2三方登录对接开启默认登录的情况下,开启时本系统不再提供独立登录入口,只能通过二方系统登录,关闭时,可通过三方系统登录,也可通过本系统独立登录

2、列表页设计,字段设置新增字段颜色可视化选择,可直接选择颜色样式。

3、优化逻辑引擎中使用【查询单条】、【查询所有】等节点,设置查询模型字段为“上传文件”、“上传图片”组件字段时,后续节点赋值时无法选择到这些类型字段。

三、JVS智能BI数据分析套件

当前版本:v2.2.X

更新时间:2024.12.26

在线demo:bi.bctools.cn

新增

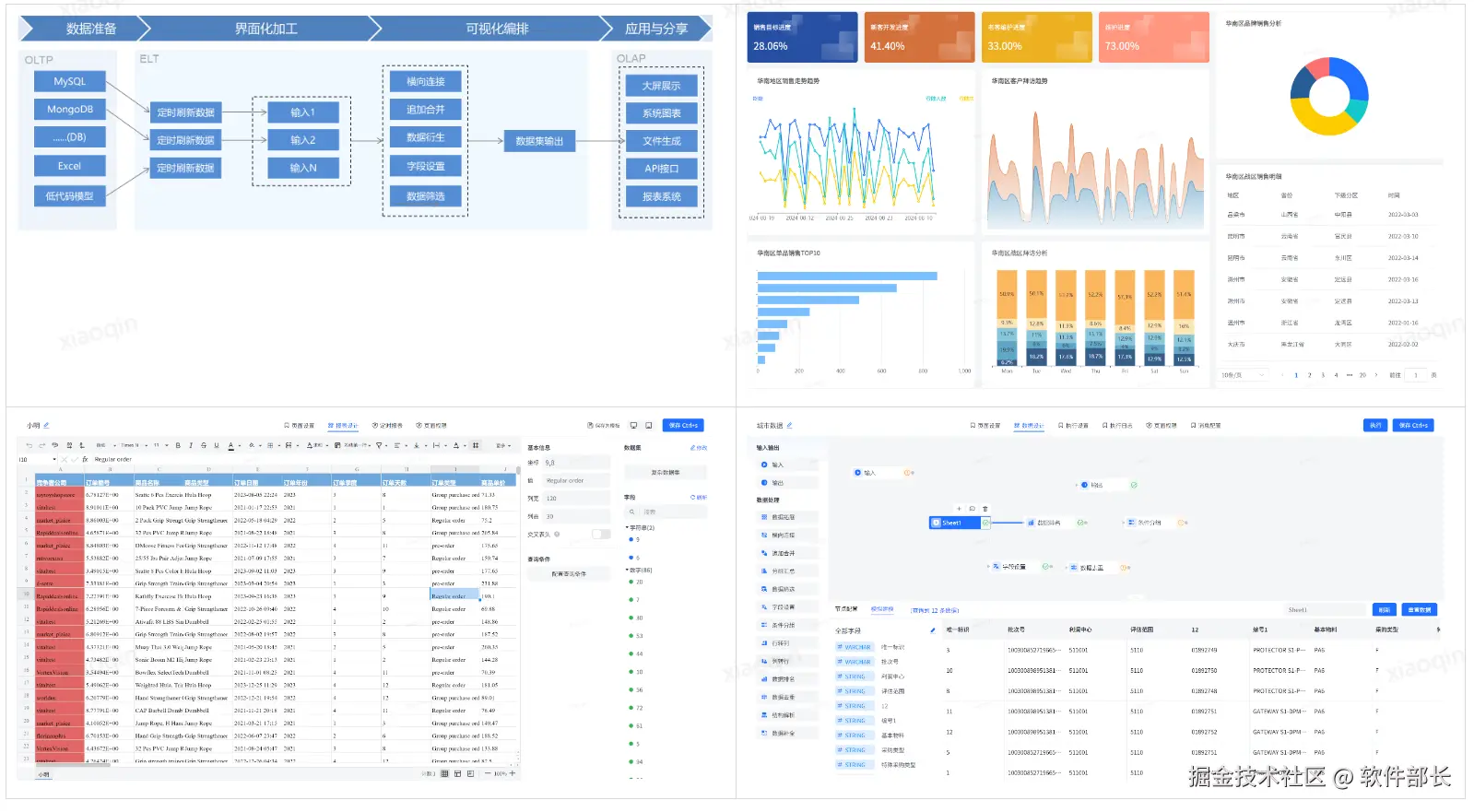
1、大屏图表组件—进度池,将样式进一步优化。可分为系统预设和自定义样式两种。增加了进度池图形配置,其中包括进度池配色、文字颜色、边框样式以及线条间隙等设置。使得进度池样式选择更加多元化。更轻便易懂且更容易配制出想要的效果。

2、大屏图表组件—动态环图组件,将样式进一步优化。可分为系统预设和自定义样式两种。可修改动态环图的表盘环半径、宽度、间隔、文本单位颜色和大小、以及动画效果。此外还可配置每个模块的数据对应的不同颜色。让动态环图的展示更加丰富具体。

3、大屏图表组件—滚动排名组件,将样式进一步优化。可设置滚动排名的更多样式细节,如表行数、数值单位、颜色、文字大小颜色等、轮播方式是单条轮播还是整页轮播以及轮播时间间隔是多长。

4、大屏地图组件—地图组件,将样式进一步优化。可设置该地图的主题颜色、渲染地区、地图类型是基础地图还是热力地图、显示数据的内容格式以及文本格式等配置。

5、大屏控件组件—图片组件,将图片相关样式进一步优化。其中包括对图片上传后的展示方式是适应、拉伸、还原始大小,定义类多种不同的图片混合模式(如正常、叠加、变暗等),此外还增加了描边、阴影和模糊特效。

6、大屏控件组件—video视频组件,将视频组件的相关样式分为了系统预设和自定义样式两种。其中包括对视频上传方式是本地还是链接上传、封面、展示方式、圆角、描边、阴影、播放设置是自动播放还是循环播放。

四、可视化服务编排逻辑引擎

当前版本:v2.2.X

更新时间:2024.12.26

在线demo:logic.bctools.cn

新增

1、新增RabbitMQ消息节点,可配置连接RabbitMQ,向指定队列中推送json消息。

2、优化异步执行逻辑。修复部分情况异步执行失效问题。

为什么选择JVS?

JVS是一个为交付团队提供低成本、高效率、源码可100%交付的数字化解决方案,如下图所示,其中产品包括包含:低代码、物联网、规则引擎、智能BI、逻辑引擎、无忧企业文档(在线协同)、无忧企业计划、无忧企业邮筒等,可按照交付团队所需要进行采购。

**低代码开发套件:**页面、流程、逻辑配置化、自动构建业务应用,集成自动化部署工具,形成可持续升级配置的快速开发工具,支持源码扩展接入

**物联网:**软件化的边缘网关+配置化的物联网平台,与低代码、数据分析、逻辑引擎等联动实现,从数据采集、规则策略、业务联动、数据分析展现全流程配置化,技术生态完备

**规则引擎:**一款处理风控决策的软件系统,侧重于规则判断,主要用于风控决策、规则过滤、行为评分等场景,支持在线的变量加工、界面拖拽、在线测试等多种功能。可以降低开发人员使用复杂代码的难度;降低数据录入工作量;优化功能代码实现,提高开发效率;灵活扩展应用程序功能。

**智能BI:**自助式数据分析工具,提供数据清洗、数据转换、数据加工等功能。将枯燥数据转化为可视化,帮助企业快速、精准地掌握运营策略,使用门槛低、数据覆盖能力强、多种数据表达模式和建设成本低的一站式数据分析服务。

**逻辑引擎:**逻辑引擎是通过对原子服务能力的可视化编排,同时接入外部应用,以满足数据处理、业务实现、自动化业务的实现,可以设计整个逻辑模块的输入、组装执行过程、生成标准的输出结果。轻松实现业务功能,无需复杂冗长的开发过程

**无忧企业文档:**有免费开源版和丰富的商业版。针对企业用户的私有化部署在线文档、协同编辑、知识管理的基础化办公工具,支持多人在线同步编辑,支持多种文件格式,如文本文档、表格文档、脑图文档、MarkDown、XMind、脑图、word、Excel、PPT和流程文档等;支持在线收集表单、思维导图、流程图等;同时支持文件上传(在线预览和二次编辑)、下载、分享、点赞、评论等等丰富功能。

**无忧企业计划:**企业级项目管理工具,将企业从经营目标到个人执行逐级分解监控执行。适合各类团队,包括产品、研发、设计、市场、运营、销售、HR等;主要用于项目管理、任务管理、进度跟踪、过程管理等场景。

**无忧企业邮筒:**完全开源的私有化部署邮件客户端、支持多邮件账户、将多个邮件客户端统一为web操作的邮件客户端。

技术文档

产品文档:doc.bctools.cn/#/knowledge…

开源仓库:gitee.com/organizatio…

官网地址:bctools.cn/