全栈项目全流程上线、部署、运维实践

949 阅读9分钟

本文主要记录了笔者个人全栈项目上线、部署、运维的整个流程实践,仅供参考。话不多说,先上一个效果图:

image.png

基本信息

服务器购自阿里云 ECS,操作系统为 Debain 10,项目的技术栈采用的是前端 React,后端 NestJS,数据库 MySQL,搭建的监控告警系统则是选用的 PrometheusGrafana 的系列工具

环境准备

如果你的服务器中已准备好了相关的镜像或者环境,可以跳过这部分

Git

安装 git:

sudo apt update
sudo apt install git

生成 ssh key 后配置到 Github 中:

ssh-keygen -t ed25519 -C "youremail@email.com"

MySQL

安装

由于 Debain 的 apt 包中没有 mysql-server,仅支持 mariadb-server,这里选择手动安装的方式。下载 MySQL 5.7,或者前往官网寻找合适的版本:

curl -OL https://downloads.mysql.com/archives/get/p/23/file/mysql-5.7.44-linux-glibc2.12-x86_64.tar.gz

然后解压缩:

sudo tar -xzf mysql-5.7.44-linux-glibc2.12-x86_64.tar.gz -C /usr/local

重命名目录:

cd /user/local
sudo mv mysql-5.7.44-linux-glibc2.12-x86_64 mysql

创建 MySQL 用户和组:

sudo groupadd mysql
sudo useradd -r -g mysql -s /bin/false mysql

初始化数据库:

cd /usr/local/mysql
sudo mkdir mysql-files
sudo chmod 750 mysql-files
sudo chown -R mysql:mysql ./
sudo bin/mysqld --initialize --user=mysql

此时终端中会显示随机生成的密码:

[Note] A temporary password is generated for root@localhost: %sqwtmz5p(Xe

设置权限和目录:

sudo chown -R root .
sudo chown -R mysql data mysql-files

安装启动脚本:

sudo cp support-files/mysql.server /etc/init.d/mysql
sudo chmod +x /etc/init.d/mysql
sudo update-rc.d mysql defaults

启动 MySQL 服务:

sudo systemctl start mysql

查询 MySQL 服务状态:

sudo systemctl status mysql

修改密码:

# 登录 root
mysql -u root -p

# 执行 SQL
ALTER USER 'root'@'localhost' IDENTIFIED BY 'new_password';

远程连接

创建一个新的用户用于远程连接:

# % 表示任意地址,也可以指定具体的 ip
CREATE USER 'remote'@'%' IDENTIFIED BY 'newpassword'

授予权限:

# 所有数据库:
GRANT ALL PRIVILEGES ON *.* TO 'newuser'@'%';

# 特定数据库
GRANT ALL PRIVILEGES ON exampledb.* TO 'newuser'@'%';

刷新权限:

FLUSH PRIVILEGES;

配置 MySQL 允许远程连接,编辑或新建 /etc/mysql/my.cnf/etc/my.cnf

[mysqld]
bind-address = 0.0.0.0

然后重启 MySQL 服务:

sudo systemctl restart mysql

NodeJS

安装 nvm 来管理 NodeJS 版本,官方的安装方式对于网络连通性有要求,采用下面的方法:

git clone https://github.com/nvm-sh/nvm.git
bash nvm/install.sh

安装 NodeJS 20:

nvm install 20

设置 npm 镜像:

echo 'registry=https://registry.npmmirror.com/' > ~/.npmrc

Nginx

安装 Nginx:

sudo apt install nginx

服务部署

NodeJS 服务

使用 pm2 来启动 NodeJS 服务:

pm2 start ecosystem.config.js --env production

配置文件示例:

// ecosystem.config.js
module.exports = {
  apps: [
    {
      name: 'my-app',
      script: 'dist/main.js',
      instances: 'max',
      exec_mode: 'cluster',
      env: {
        NODE_ENV: 'development'
      },
      env_production: {
        NODE_ENV: 'production'
      }
    }
  ]
};

pm2 默认使用用户级别的配置和进程管理,如果期望多用户共享 PM2 的状态和实例,可以设置 PM2_HOME 环境变量以实现共享:

export PM2_HOME=/home/your_user/.pm2

Nginx

配置 Nginx 转发服务端接口:

cd /etc/nginx/sites-available/
vi api.myhost.com

配置文件中添加:

server {
    listen 80;
    server_name api.myhost.com;

    location / {
        proxy_pass http://localhost:3000;
        proxy_set_header Host $host;
        proxy_set_header X-Real-IP $remote_addr;
        proxy_set_header X-Forwarded-For $proxy_add_x_forwarded_for;
        proxy_set_header X-Forwarded-Proto $scheme;
    }
}

新建软连接以启动对应配置:

sudo ln -s /etc/nginx/sites-available/api.myhost.com /etc/nginx/sites-enabled/

重启 Nginx 应用配置:

sudo systemctl restart nginx

配置 Nginx 转发前端静态资源,流程和前面一致,仅 Nginx 配置略有不同:

server {
    listen 80;
    server_name www.example.com;

    root /root/projects/example/dist;
    index index.html index.htm;

    location / {
        try_files $uri $uri/ =404;
    }
}

HTTPS 配置

通过 certbot 申请 SSL 证书,安装对应 pkg:

sudo apt install certbot python3-certbot-nginx

根据提示完成配置,将自动下载证书,完成 nginx 配置并重启:

sudo certbot --nginx -d api.myhost.com

证书有效期只有 3 个月,可以通过脚本实现自动续签,参考 certbot-dns-aliyun

# 安装 certbot-dns-aliyun
wget https://cdn.jsdelivr.net/gh/justjavac/certbot-dns-aliyun@main/alidns.sh
sudo cp alidns.sh /usr/local/bin
sudo chmod +x /usr/local/bin/alidns.sh
sudo ln -s /usr/local/bin/alidns.sh /usr/local/bin/alidns
rm alidns.sh

测试证书续期:

certbot renew --manual --preferred-challenges dns --manual-auth-hook "alidns" --manual-cleanup-hook "alidns clean" --dry-run

正式续期时去掉 --dry-run

certbot renew --manual --preferred-challenges dns --manual-auth-hook "alidns" --manual-cleanup-hook "alidns clean"

设置定时任务:

crontab -e

设置每天凌晨 1 点 1 分执行:

1 1 */1 * * certbot renew --manual --preferred-challenges dns --manual-auth-hook "alidns" --manual-cleanup-hook "alidns clean" --deploy-hook "nginx -s reload"

查询 crontab 执行记录:

grep CRON /var/log/syslog

CD

Github Workflow 为例,实现自动化部署。新建 .github/workflows/deploy.yml

name: Deploy to Server

on:
  push:
    branches:
      - main

jobs:
  deploy:
    runs-on: ubuntu-latest

    steps:
    - name: Checkout code
      uses: actions/checkout@v2

    - name: Set up SSH
      uses: webfactory/ssh-agent@v0.5.3
      with:
        ssh-private-key: ${{ secrets.SSH_PRIVATE_KEY }}

    - name: Run deployment script
      run: |
        ssh -o StrictHostKeyChecking=no user@your-server-ip << 'EOF'
        cd /path/to/your/repo
        git pull origin main
        pnpm install
        pnpm run build
        pm2 restart your-app-name
        EOF

新建一个用户用于托管 CD 流程:

sudo adduser deploy

给用户设置某个目录的所有权:

sudo chown -R deploy:deploy /var/www/html

切换至对应用户:

sudo su - deploy

在 Github Repo -> Setting -> Sercets and variables -> Actions 中配置你的 SSH 私钥即可实现自动化部署。部分命令需要手动 export 才可以访问到:

export PATH="$PATH:/home/deploy/.nvm/versions/node/v20.18.1/bin"

服务运维

监控

数据采集

NestJS 中通过 Prometheus 中间件来收集服务级别的监控指标数据,一个收集 request 请求数的例子:

import { Injectable, NestMiddleware } from '@nestjs/common';
import { Counter, register } from 'prom-client';
import { NextFunction, Request, Response } from 'express';

@Injectable()
export class MetricsMiddleware implements NestMiddleware {
  private readonly requestCounter: Counter<string>;

  constructor() {
    this.requestCounter = new Counter({
      name: 'http_requests_total',
      help: 'Total number of requests',
      labelNames: ['method', 'route', 'status_code'],
    });
    register.registerMetric(this.requestCounter);
  }

  use(req: Request, res: Response, next: NextFunction): void {
    res.on('finish', () => {
      const labels = {
        method: req.method,
        route: req.path,
        status_code: res.statusCode.toString(),
      };

      this.requestCounter.inc(labels);
    });

    next();
  }
}

通过 pm2-metrics 来收集 pm2 的进程级别的监控指标数据,默认会在 9209 端口启动:

pm2 install pm2-metrics

通过 mysqld-exporter 来收集 MySQL 的数据库级别的监控指标数据:

wget https://github.com/prometheus/mysqld_exporter/releases/download/v0.16.0/mysqld_exporter-0.16.0.linux-amd64.tar.gz
tar xzvf mysqld_exporter-0.16.0.linux-amd64.tar.gz
cd mysqld_exporter-0.16.0.linux-amd64.tar.gz
sudo mv mysqld_exporter /usr/local/bin/

首先登录 MySQL:

mysql -u root -p

然后创建一个新的 MySQL 用户用于收集指标数据:

CREATE USER 'exporter'@'localhost' IDENTIFIED BY 'your_password' WITH MAX_USER_CONNECTIONS 3;
GRANT PROCESS, REPLICATION CLIENT, SELECT ON *.* TO 'exporter'@'localhost';

通过 systemctl 的方式来管理 mysqld_exporter 服务,创建 mysqld_exporter 用户和相关文件:

sudo useradd --no-create-home --shell /bin/false mysqld_exporter
sudo chown mysqld_exporter:mysqld_exporter /usr/local/bin/mysqld_exporter
sudo mkdir /etc/mysqld_exporter
sudo chown mysqld_exporter:mysqld_exporter /etc/mysqld_exporter

创建配置文件 /etc/mysqld_exporter/.my.cnf

[client]
user=exporter
password=your_password
host=localhost

设置文件权限:

sudo chown mysqld_exporter:mysqld_exporter /etc/mysqld_exporter/.my.cnf
sudo chmod 600 /etc/mysqld_exporter/.my.cnf

创建 systemd 服务文件,新建 /etc/systemd/system/mysqld_exporter.service 文件:

[Unit]
Description=mysql_exporter
Wants=network-online.target
After=network-online.target

[Service]
User=mysqld_exporter
Group=mysqld_exporter
Type=simple
ExecStart=/usr/local/bin/mysqld_exporter \
  --config.my-cnf /etc/mysqld_exporter/.my.cnf

[Install]
WantedBy=multi-user.target

启动服务:

sudo systemctl start mysqld_exporter

数据拉取 & 存储

利用 Prometheus 来收集、处理指标数据。从官网下载对应操作系统的版本:

wget https://github.com/prometheus/prometheus/releases/download/v3.0.1/prometheus-3.0.1.linux-amd64.tar.gz

解压缩:

tar xvfz prometheus-3.0.1.linux-amd64.tar.gz

cd prometheus-3.0.1.linux-amd64

编辑 prometheus.yml 配置文件:

scrape_configs:
  - job_name: 'mysql'
    static_configs:
      - targets: ['localhost:9104']

  - job_name: 'pm2'
    static_configs:
      - targets: ['localhost:9209']

  - job_name: 'app'
    static_configs:
      - targets: ['localhost:4000']

启动 prometheus 服务:

./prometheus --config.file=prometheus.yml

如果服务有如下报错:

Failed to determine correct type of scrape target." component="scrape manager" scrape_pool=pm2 target="http://localhost:9209/metrics?fallback_scrape_protocol=Prometheus" content_type="" fallback_media_type="" err="non-compliant scrape target sending blank Content-Type and no fallback_scrape_protocol specified for target

参考 issue 来给 exporter.js 添加 header,然后重启:

pm2 restart pm2-metrics

http://{your_ip}:9090 端口的可视化页面 Status -> Target Health 中看到 pm2 的 State 为 UP 则表示配置成功,可以在 Query -> Graph 中查询进行验证:

pm2_cpu

通过 systemctl 来管理 prometheus 服务,先将二进制文件移动至目录中:

sudo mv prometheus /usr/local/bin/
sudo mv promtool /usr/local/bin/

创建数据目录和配置目录:

sudo mkdir /etc/prometheus
sudo mkdir /var/lib/prometheus
sudo cp prometheus.yml /etc/prometheus/prometheus.yml

创建 prometheus 用户:

sudo useradd --no-create-home --shell /bin/false prometheus
sudo chown -R prometheus:prometheus /etc/prometheus /var/lib/prometheus
sudo chown prometheus:prometheus /usr/local/bin/prometheus
sudo chown prometheus:prometheus /usr/local/bin/promtool

创建 systemd 服务文件,新建 /etc/systemd/system/prometheus.service 文件:

[Unit]
Description=Prometheus
Wants=network-online.target
After=network-online.target

[Service]
User=prometheus
Group=prometheus
Type=simple
ExecStart=/usr/local/bin/prometheus \
  --config.file=/etc/prometheus/prometheus.yml \
  --storage.tsdb.path=/var/lib/prometheus/

[Install]
WantedBy=multi-user.target

启动服务:

sudo systemctl start prometheus

数据可视化

通过 Grafana 消费 Prometheus 的监控数据,搭建可视化监控看板。安装 Grafana

sudo apt-get install -y apt-transport-https software-properties-common
sudo mkdir -p /etc/apt/keyrings/
wget -q -O - https://apt.grafana.com/gpg.key | gpg --dearmor | sudo tee /etc/apt/keyrings/grafana.gpg > /dev/null
echo "deb [signed-by=/etc/apt/keyrings/grafana.gpg] https://apt.grafana.com stable main" | sudo tee -a /etc/apt/sources.list.d/grafana.list
sudo apt-get install grafana

服务默认端口是 3000,如果想要修改,需要编辑配置文件:

sudo vi /etc/grafana/grafana.ini

启动服务:

sudo systemctl start grafana-server

访问 Grafana 站点进行 Dashboard 配置,在 DataSource 中导入 Prometheus 数据源即可开始使用。

日志

日志轮转

pm2 默认日志单文件存储,通过 pm2-logrotate 来轮转 pm2 中的 NestJS 日志,减少磁盘消耗

# 安装 pm2-logrotate
pm2 install pm2-logrotate

使日志按每小时划分:

# 设置日志文件名
pm2 set pm2-logrotate:dateFormat YYYY-MM-DD_HH-00-00
pm2 set pm2-logrotate:rotateInterval "0 * * * *"

使用自定义的 logger 来实现 ORM 日志按小时划分:

class CustomLogger implements Logger {
  private getLogFileName(): string {
    const now = dayjs().set('minute', 0).set('second', 0);
    return path.join(LOG_DIR, `ormlogs-${now.format('YYYY-MM-DD_HH-mm-ss')}.log`);
  }

  // ...
}

日志收集 & 分析

通过 Loki 来收集、聚合日志:

sudo apt-get install loki promtail

编辑配置文件 /etc/promtail/config.yml:

server:
  http_listen_port: 9080
  grpc_listen_port: 0

positions:
  filename: /tmp/positions.yaml

clients:
- url: http://localhost:3100/loki/api/v1/push

scrape_configs:
- job_name: myjob
  static_configs:
  - targets:
      - localhost
    labels:
      job: myapp
      __path__: /my/log/path/*.log

重启服务:

sudo systemctl restart promtail

检查服务状态:

sudo systemctl status promtail
sudo systemctl status loki

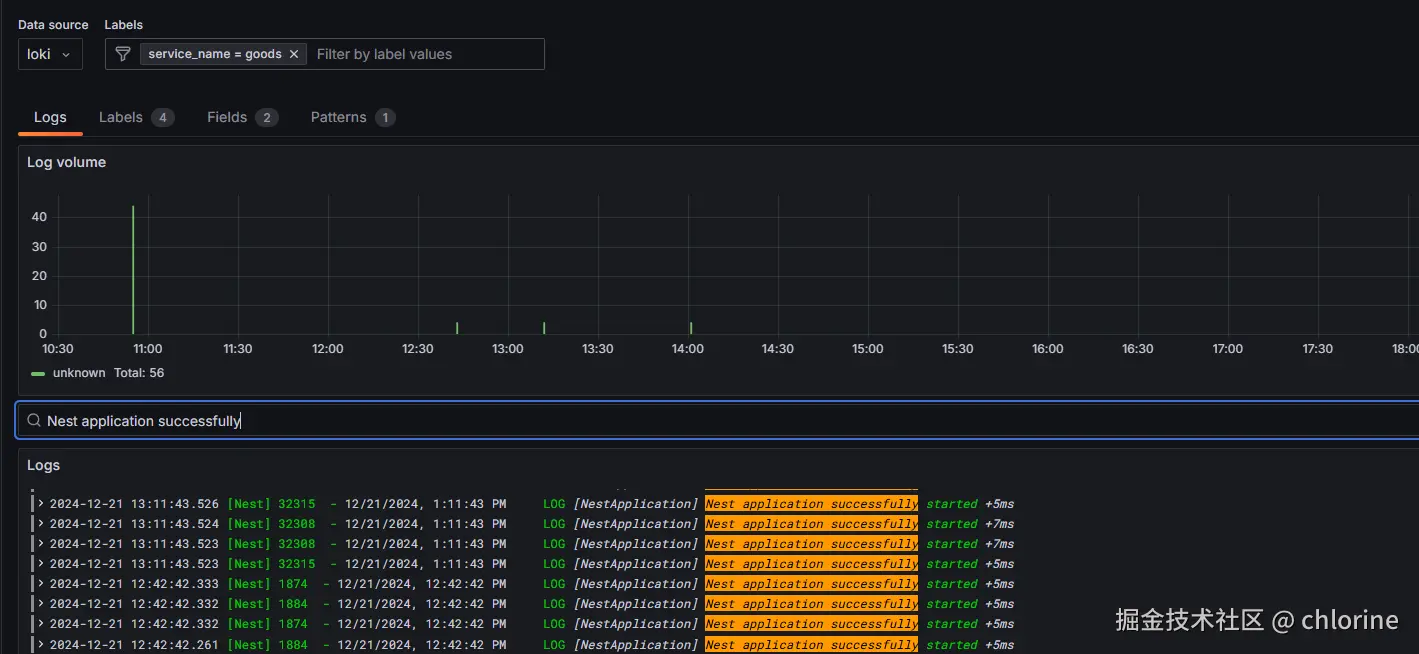
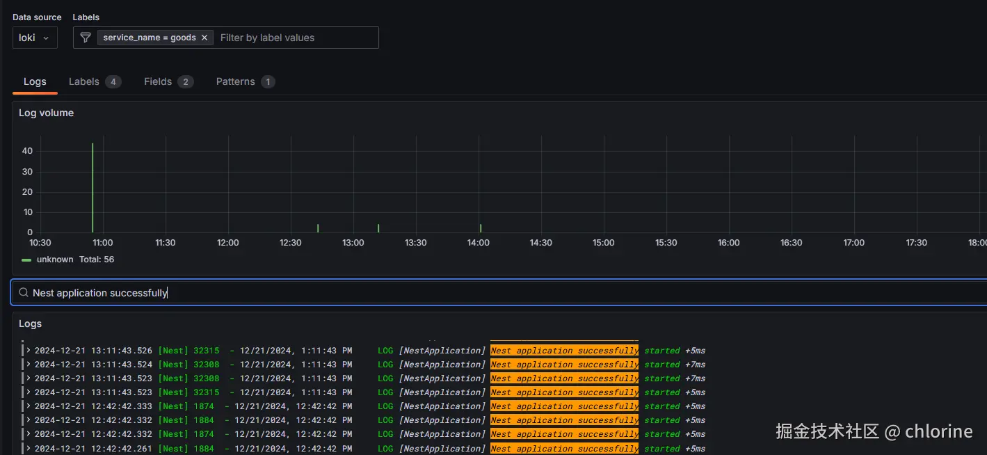
可视化查询

GrafanaDataSource 中导入 Loki 数据源,即可在 Logs 中进行可视化查询。一个示例:

image-1.png

告警

Grafana 看板中可以方便地配置告警规则,并支持多种通知方式:

  • 邮件
  • Webhook
  • DingDing
  • Discord
  • Slark 等

这里以配置网易邮箱的 SMTP 服务进行邮件转发为例,首先访问邮箱在线地址,进入邮箱设置,开启 SMTP 并获得授权码,然后编辑服务器中的 /etc/grafana/grafana.ini

[smtp]
enabled = true
host = smtp.163.com:587
user = your_163_email@163.com
password = your_authorization_code
skip_verify = false
from_address = your_163_email@163.com
from_name = Grafana
ehlo_identity =

然后重启 Grafana 服务即可:

sudo systemctl restart grafana-server

测试邮件能否收到: image-2.png

总结

随着环境和服务配置的完成,我们还通过引入的持续交付(CD)流程来实现了自动化部署,提高了开发和运维的效率。进一步地,我们通过监控、日志和告警的有效管理,能够实时掌握服务的运行状况并及时处理潜在问题。至此,已经搭建了一套相对完整的服务器环境和服务运维体系。