NocoBase vs Salesforce:谁才是你的理想 CRM?

516 阅读21分钟

背景

这是我们第四篇产品对比文章。

这次,我们将带大家深入了解 NocoBaseSalesforce 这两款在功能定位、适用场景和成本模式上截然不同的 CRM 工具。如果你正在为自己的团队挑选一款高效且适合的客户关系管理系统,这篇文章或许能为你提供一些启发。

作为 CRM 市场的领头羊,Salesforce 凭借其全面的功能模块和强大的 SaaS 平台,已成为许多中大型企业的首选。然而,它的强大也伴随着不容忽视的成本投入:Enterprise 版每用户每月 $165,Unlimited 版更是高达 $330。以一个 10 人团队为例,仅第一年的订阅费用就达到 $19,800。

相比之下,NocoBase 的定价模式显得更灵活且经济。标准版一次性费用 $800,专业版 $8,000,而企业版则根据具体需求定制报价。这种一次性购买的方式,让许多希望在预算上有更多可控性的企业得以享受高性价比的 CRM 构建体验。

团队规模NocoBaseSalesforce
10 人标准版:$800(一次性)$19,800/年~$39,600/年
100 人专业版:$8,000(一次性)$198,000/年~$396,000/年
500 人企业版(预估一次性费用~$50,000+)$990,000/年~$1,980,000/年

两款产品在成本结构上的巨大差异,正是它们定位和适用场景的真实写照:

  • Salesforce 更适合追求稳定性和成熟解决方案的中大型企业,尤其是希望借助强大生态和行业标准工具快速优化客户管理的团队。
  • NocoBase 则为希望深度定制、灵活扩展的企业提供了可能性,尤其适合需要完全掌控数据、快速响应业务需求的技术团队。

接下来的内容,我们将从产品功能、用户体验等多个维度展开对比,帮助你更清晰地判断哪款 CRM 才是你的理想选择。

产品能力对比

我们从 CRM 方案、数据库、自动化、UI界面、数据可视化、插件与集成等能力进行展开,这些功能是一个 CRM 基本能力。

CRM 方案一览

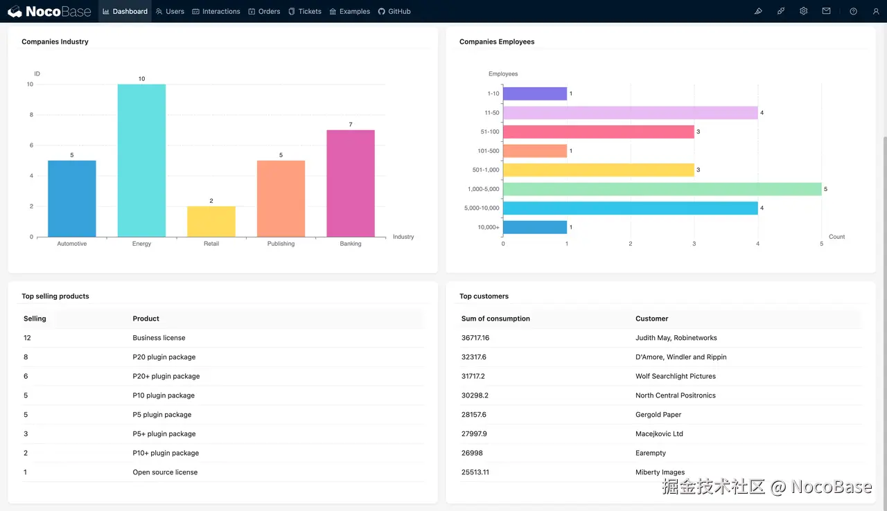
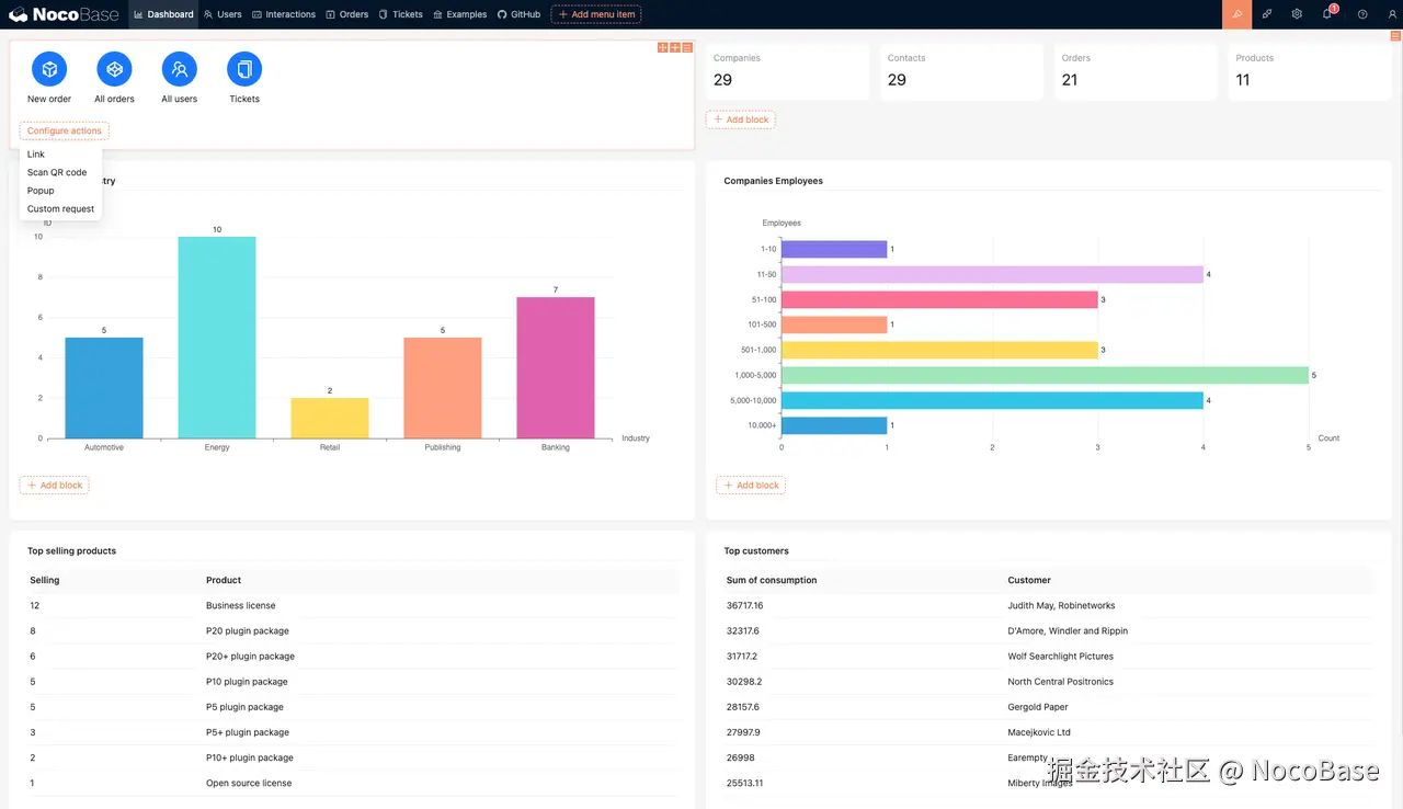
NocoBase 的 CRM 方案

NocoBase's CRM Solution.png

NocoBase 提供了一种灵活、可定制的 CRM 方案,核心优势在于其开源架构和高度自由的数据模型驱动设计,用户可以根据实际业务需求快速构建专属的客户管理系统。

与传统的预设解决方案不同,NocoBase 的 CRM 方案不受固定字段、数据容量和布局框架的限制。用户可以从零开始搭建,定义数据结构、字段类型以及页面布局,完全符合自身业务逻辑。

在实际场景中,NocoBase 的开放性使其不仅仅局限于标准化的 CRM 系统。许多大型企业通过 NocoBase 定制行业特定的解决方案,如集成项目管理、销售绩效分析、售后服务流程等,形成高度匹配业务需求的工具。

对于团队而言,NocoBase 的低门槛特性也十分突出。无需专业开发经验的成员也能通过拖拽操作快速搭建功能模块,支持快速原型设计和不断迭代。同时,NocoBase 通过插件体系实现功能扩展,用户可以在基础 CRM 方案上自由增加新的功能模块,具备极强的可扩展性和长期可维护性。

💡 阅读更多:在数小时内构建 CRM:你需要了解的顶级无代码(零代码)/低代码工具

Salesforce 的 CRM 方案

Salesforce's CRM Solution.png

Salesforce 作为行业领先的 CRM 解决方案,有着一套成熟、标准化的客户关系管理系统,适合企业快速上线并大规模推广使用。Salesforce 的核心能力涵盖销售自动化、客户支持、市场营销和数据分析等多方面,帮助企业在各个客户生命周期阶段进行全面管理。

在销售环节,Salesforce 提供了强大的销售漏斗管理功能,从线索跟踪、商机管理到订单转化,都能够实现一站式操作,帮助企业高效管理销售流程。同时,企业可以通过内置的报表和仪表盘功能,实时获取销售业绩数据,洞察销售趋势并调整策略。

在服务与支持方面,Salesforce 提供客户服务案例管理功能,帮助企业高效处理客户问题,缩短响应时间。通过知识库、工单分配和 SLA 管控等功能,Salesforce 能够确保客户服务团队协同工作,为客户提供高质量的服务体验。

值得注意的是,Salesforce 的标准化方案虽然能够快速部署,但对于一些业务逻辑复杂、定制化需求较高的企业,可能需要依赖额外的开发和第三方工具进行功能拓展,灵活性相对有限。

数据库

在 CRM 系统中,数据库是核心组成部分,它决定了企业数据的存储、管理和扩展能力。无论是客户信息、销售记录,还是业务流程数据,强大的数据库功能能够确保数据的安全性、可访问性和灵活性,为企业业务决策提供支撑。

NocoBase 的数据库功能

NocoBase's Database Capabilities.png

NocoBase 以数据模型驱动为核心,允许用户根据业务需求自由定义复杂的数据结构,特别适合 CRM 场景中多层级、关联性强的数据管理需求。

并且 NocoBase 支持企业内部数据库和多种外部数据源接入,为企业提供数据存储和管理的高度自由性。用户可以根据实际业务需求,灵活定义数据结构,实现数据模型的无上限扩展。

  • 数据私有化:数据可部署在企业自有服务器中,确保数据安全和隐私完全掌控。
  • 高自由度与可扩展性:用户可以随时调整数据模型,添加或修改字段,快速响应业务变化。
  • 多数据源支持:NocoBase 能够对接外部数据源,实现跨系统的数据整合与管理,提升整体数据流通效率。

Salesforce 的数据库功能

Salesforce's Database Capabilities.png

在 Salesforce 中,数据管理通过 对象管理(Object Manager) 实现,你可以通过标准对象和自定义对象来存储和管理业务数据。

Salesforce 数据托管于其云端,提供开箱即用的数据库功能。

  • 云端托管:数据集中存储在 Salesforce 云平台中,用户无需考虑服务器运维与基础设施管理。
  • 标准对象与自定义对象:通过对象管理,用户可以灵活创建新的对象(如客户、订单等),以适应不同业务场景,同时确保核心功能快速上线。
  • 标准化数据管理:提供预设的数据结构,适合大多数企业的客户关系管理需求。
  • 内置扩展功能:借助 Salesforce 的生态系统和 AppExchange,用户可以通过第三方工具进行数据管理与分析的进一步扩展。

然而,Salesforce 数据库在高度定制和二次开发方面存在一定局限性,尤其是面对复杂业务需求时,扩展难度大、成本较高。此外,标准对象与字段容量存在限制,可能无法完全满足对数据结构要求更高的业务场景。

自动化

自动化能力是提升业务效率、减少人工错误、优化客户体验的关键因素。

NocoBase 的工作流功能

NocoBase's Workflow Capabilities.png

NocoBase 提供了强大的工作流插件,允许用户通过图形化界面设计并自动化复杂的业务流程。

  • 可视化流程设计:用户可以通过直观的界面,拖拽节点,设置触发条件和执行步骤,轻松构建业务流程。
  • 多种触发方式:支持基于数据表事件、定时任务、操作后事件等多种触发方式,满足不同的业务需求。
  • 灵活的节点配置:提供条件判断、数据更新、通知发送、外部 API 调用等多种节点类型,帮助用户实现复杂的业务逻辑。
  • 无代码实现:无需编写代码,业务人员即可通过配置完成流程的设计和部署,降低开发成本。
  • 版本管理:支持工作流的版本控制,用户可以在不同版本之间切换,确保流程的可追溯性和稳定性。

Salesforce 的 Flow 功能

Salesforce's Flow Capabilities.png

Salesforce 提供了强大的低代码工具——Flow,旨在帮助用户自动化业务流程,提升效率。

  • Flow Builder:一个直观的图形化界面,用户可以在其中创建和管理流程,包括屏幕流、记录触发流和自动启动流等。
  • 多种流程类型:支持屏幕流(与用户交互)、记录触发流(基于数据变化)和自动启动流(后台运行),满足不同的自动化需求。
  • 条件逻辑和操作:通过决策元素,用户可以在流程中设置条件逻辑,实现复杂的业务规则和操作。
  • 与 Salesforce 平台集成:Flow 与 Salesforce 的其他功能无缝集成,如快速操作、Lightning 页面或站点等,提供一致的用户体验。
  • 调试和测试:提供调试和测试功能,用户可以在部署前验证流程的正确性,确保业务流程的可靠性。

UI 界面搭建

用户界面的灵活性与易用性对提升用户体验、快速响应需求起到至关重要的作用。

NocoBase所见即所得的页面设计

NocoBase's WYSIWYG Page Design.png

NocoBase 提供了 所见即所得 的页面设计功能,让用户可以通过可视化编辑器快速构建前端界面。

  • 所见即所得:用户通过拖拽组件即可实时搭建界面,无需切换到其他配置页面,所见即所得,操作直观。
  • 区块概念:NocoBase 引入了 区块 的设计理念(与 Notion 类似),用户可以根据业务需求,将数据以不同形式展示在前端界面中,包括表格、表单、看板、日历等常用样式,满足多样化的展示需求。
  • 高自由度:NocoBase 支持页面布局的高度定制,用户可以根据业务需求灵活调整组件的位置、数据展示方式等内容。
  • 低门槛设计:即使没有专业的前端开发经验,普通用户也能快速上手,实现个性化的页面搭建。
  • 插件支持:通过插件扩展,NocoBase 可以实现更复杂的 UI 功能,例如交互表单、动态展示、图表分析等。

NocoBase 的 UI 搭建能力更加适合需要快速响应、灵活调整的团队,尤其是在构建高度定制化系统时,能够极大提高效率。

Salesforce 的 UI 界面搭建

Salesforce's UI Interface Design.png

Salesforce 提供了页面模板和配置功能,用户可以通过 Lightning 页面页面模板 来完成界面搭建。

  • 多样化模板:Salesforce 提供丰富的页面模板,用户可以根据不同的业务场景选择最适合的模板,灵活性较高。
  • 独立维护页面:用户需要在单独的设置页面中配置和维护界面模板,与实际展示页面分离。
  • 功能集成:通过 Lightning 页面,用户可以将标准组件、自定义组件及第三方扩展功能嵌入页面,适配 Salesforce 的整体生态系统。

然而,Salesforce 的界面搭建相对繁琐,用户需要切换多个设置页面完成操作,增加了搭建步骤和学习成本。此外,在高度定制化需求场景下,依赖于开发资源实现更复杂的交互功能。

数据可视化与分析

数据可视化与分析是 UI 界面的自然延续,它将企业的业务数据以直观的方式呈现,帮助用户快速洞察趋势、分析结果、优化决策。

NocoBase 的数据可视化与分析

NocoBase's Data Visualization and Analysis.png

NocoBase 通过灵活的 区块概念 和插件体系,实现了多样化的数据可视化与分析功能:

  • 多样化区块展示:数据可以通过多种区块形式展示,满足不同的业务场景需求。
  • 数据自定义分析:用户可以根据自身业务逻辑自由设置数据过滤、排序和分组展示,打造高度契合需求的分析界面。
  • ECharts 图表支持:除了基本的图表外,NocoBase 也支持使用 ECharts 实现数据可视化,支持漏斗图、雷达图等更多图表类型,并提供更友好的可视化配置。

NocoBase 的数据可视化强调高自由度与灵活性,用户不仅可以选择数据展示的形式,还能深度自定义分析逻辑。

Salesforce 的数据可视化与分析

Salesforce's Data Visualization and Analysis.png

Salesforce 提供了成熟的 报告与仪表盘 功能,帮助用户快速展示和分析业务数据:

  • 标准报告功能:用户可以基于预设模板快速生成报告,涵盖销售业绩、客户活动、市场表现等常见分析需求。
  • 丰富的图表类型:支持柱状图、折线图、漏斗图、堆叠图等多种数据展示形式,适配各种业务场景。
  • 深度数据分析:与 Salesforce 的 AI 工具(如 Einstein Analytics)集成,可实现预测性分析,帮助企业发现潜在业务机会。

然而,Salesforce 的数据可视化功能较为标准化,复杂的自定义需求可能需要依赖开发资源或借助第三方工具进行扩展。

插件与扩展

插件与扩展功能决定了平台的灵活性、可定制性以及对多样化业务需求的适应能力。

NocoBase 的插件化架构

NocoBase’s Plugin-Based Architecture.png

NocoBase 采用微内核设计,强调“一切皆插件”的理念,用户可以根据需求选择、安装或开发插件,以扩展系统功能。

  • 丰富的插件生态:NocoBase 提供了大量免费和商业插件,涵盖数据源管理、工作流、数据可视化、通知管理等多种功能,满足不同业务场景的需求。
  • 自定义插件开发:用户可以根据项目需求自行开发插件,扩展 NocoBase 的业务能力,实现更强大的功能。
  • 插件管理便捷:通过插件管理器,用户可以轻松启用、禁用或配置插件,灵活调整系统功能。
  • 插件点数机制:商业插件采用插件点数兑换机制,用户可以根据需要选择购买,灵活控制成本。

这种插件化架构使 NocoBase 能够快速适应不同的业务需求,用户可以根据实际情况定制系统功能,提升业务效率。

Salesforce 的插件与扩展功能

Salesforce’s Plugin and Extension Features.png

Salesforce 拥有庞大的生态系统,提供多种扩展工具和插件,帮助用户定制和增强平台功能。

  • AppExchange 应用市场:Salesforce 的官方应用商店,用户可以在其中找到各种第三方应用和插件,扩展 CRM 的功能,如营销自动化、数据分析、项目管理等。
  • 开发者工具:Salesforce 提供了多种开发工具和扩展,如适用于 Visual Studio Code 的 Salesforce 扩展包,帮助开发者高效地进行代码编写、调试和部署。
  • 浏览器扩展:为提升用户体验,Salesforce 提供了适用于 Chrome 的 Lightning Extension,用户可以通过该扩展试用新功能,如组件自定义、链接捕获器等。

系统集成

系统集成能力是衡量 CRM 平台的重要指标之一。有效的集成能够打破数据孤岛,实现企业内部和外部系统的数据联通,提升整体业务效率。

NocoBase 的系统集成能力

NocoBase’s System Integration Capabilities.png

NocoBase 支持多种数据源对接,帮助企业快速实现系统集成:

  • 外部数据源支持:NocoBase 可直接连接企业内部数据库,如 MySQL、PostgreSQL 等,也支持 HTTP 数据源,灵活对接外部系统。
  • API 支持:NocoBase 提供完善的 API 支持,用户可以通过 RESTful API 进行数据读写、更新和查询,轻松实现与第三方系统的对接和数据同步。
  • 拖拽展示:数据集成后,用户可通过拖拽的方式,将数据直接展示到 NocoBase 前端页面,方便在一个平台中进行操作和管理。
  • 无代码配置:用户无需编写复杂的代码即可建立数据源连接,快速完成与其他系统的集成。
  • 高自由度的数据关系管理:用户可以根据业务需求,灵活建立数据关联与展示逻辑,确保数据的统一管理与高效利用。

NocoBase 的系统集成功能以 简便、灵活、开放 为核心,结合 API 支持和数据源直连,帮助企业快速实现系统间的数据打通。然而,数据关系的设置和管理需要用户具备一定的业务逻辑理解能力。

Salesforce 的系统集成能力

Salesforce’s System Integration Capabilities.png

Salesforce 凭借强大的生态系统和集成工具,支持企业实现复杂的系统集成需求:

  • 生态系统完善:通过 Salesforce 的 AppExchange 应用市场,用户可以找到大量与第三方系统集成的插件和应用,减少开发工作量。
  • 原生 API 支持:Salesforce 提供强大的 API 接口,帮助企业与 ERP、BI、外部数据库等多种系统无缝集成。
  • 数据连接器:借助 Salesforce 的数据连接器,用户可以轻松对接外部数据源,实现数据同步与交换。
  • 高定制化能力:对于复杂的业务需求,开发者可以使用 Apex 编程语言和 MuleSoft 集成平台,自定义集成逻辑,构建高效的数据流通体系。

Salesforce 在系统集成方面更具 全面性与深度,适合需要复杂集成和高定制化的企业。但相较于 NocoBase,Salesforce 的配置步骤更复杂,且开发和维护成本较高。

安全与权限管理

安全与权限管理是选择 CRM 系统时的重要考量因素,它决定了数据的安全性和用户访问控制的精细程度。

NocoBase 的安全与权限管理

NocoBase’s Security and Permission Management.png

NocoBase 提供了高度灵活且直观的权限控制功能,用户可以根据角色和条件进行多层次定制,同时支持多种标准协议,确保安全性与企业级需求:

  • 多级权限控制:每个角色可以在 数据源页面区块级别 进行条件控制,实现精细化的数据访问权限管理。
  • 条件式权限:通过条件控制机制(类似于 Salesforce 的“Based on criteria”),可以精确定义用户在特定条件下对数据的读写、更新、删除等操作。
  • 数据关联管理:权限不仅限于单个表结构,还可以与其他表结构和对象的数据进行关联,确保复杂业务场景中的数据安全和一致性。
  • 支持企业级认证协议:NocoBase 支持 CASOIDC(OpenID Connect)、SAML 2.0LDAP 等标准协议,帮助企业轻松实现单点登录(SSO)和用户身份管理,满足企业在安全合规性方面的需求。

NocoBase 的安全与权限管理不仅具备精细化的控制能力,还通过支持主流身份认证协议,为企业级用户提供更高的安全性和便利性,适合对安全标准有较高要求的企业场景。

Salesforce 的安全与权限管理

Salesforce’s Security and Permission Management.png

Salesforce 提供了一套成熟的多层次安全与权限管理机制,涵盖用户、角色和数据访问控制:

  • 基于角色的访问控制:通过角色层级和共享规则,定义用户对数据的访问范围。
  • 对象级权限:用户可以控制对特定对象(如客户、订单)的访问权限,包括读取、编辑、删除等操作。
  • 字段级安全:支持对特定字段进行隐藏或限制访问,确保敏感数据的安全性。
  • 基于条件的共享规则:管理员可以设置条件规则,在特定条件下共享或限制数据访问。

Salesforce 的安全与权限管理更加标准化,预设了丰富的角色和权限规则,适合企业快速部署。但在灵活性方面,相较于 NocoBase 略显不足,复杂场景下需要较多配置和开发支持。

用户体验对比

核心功能了解完毕后,我们最后围绕用户体验再简单进行对比。

学习曲线

NocoBase.png

NocoBase 的学习曲线相对平缓,用户可以通过直观的所见即所得界面快速上手,无需专业的开发经验即可完成基础系统搭建。对于初次接触无代码工具的用户,简单的拖拽操作即可实现页面布局、数据建模和工作流配置,极大降低了使用门槛。

同时,技术人员可以深入探索 NocoBase 的插件架构和 API 接口,进行高度定制和功能扩展,充分发挥其灵活性与开放性的优势。因此,NocoBase 既适合业务人员快速实现需求,也为具备开发能力的团队提供了足够的深度。

Salesforce.png

Salesforce 作为一款功能丰富、系统庞大的企业级 CRM 平台,学习曲线相对较陡。新用户需要一定时间来理解其多层次的功能架构,包括对象管理、工作流配置、权限控制等模块。同时,由于 Salesforce 的高度定制化和集成能力,深入使用往往需要熟悉平台专属工具(如 Flow、Apex 开发语言等)。

不过,Salesforce 拥有完善的学习资源和生态支持,如官方文档、Trailhead 学习平台和社区论坛,用户可以通过丰富的教程逐步掌握系统的使用技巧,逐步实现从入门到精通的过渡。

总结:选择 NocoBase 还是 Salesforce?

简单将两个产品的特点整理为如下表格:

特点NocoBaseSalesforce
部署方式自托管,支持本地部署,企业完全掌控数据,满足高安全性和隐私需求。云端托管,数据存储在第三方平台。
定制性高度灵活,支持功能、页面、数据模型的深度定制,适合复杂业务场景和行业解决方案。定制能力强大,但依赖开发者和第三方工具,过程相对复杂。
功能支持全面的 CRM 功能,包括数据建模、权限管理、工作流自动化和可视化展示。适合从中小企业到大型企业的多样化需求,并支持行业级解决方案的开发和对外输出。提供成熟、全面的 CRM 解决方案,功能模块完备,特别适合大型企业快速部署。
自动化与 AI支持高度可定制的自动化工作流,提供基础自动化功能,AI 支持正在规划中。拥有强大的自动化功能,并集成 AI 工具(如 Einstein Analytics)提供智能分析和预测。
技术要求初次使用上手简单,适合业务人员快速搭建;对于复杂功能和深度定制,技术人员可借助插件开发、API 接口实现高级功能。无需编写代码即可使用,但功能配置和操作复杂,需要一定的学习时间。
支持提供详细文档、社区支持,开放性强,开发者可贡献插件和解决方案。提供全面的技术支持、官方培训和丰富的学习资源(如 Trailhead)。

最后,无论是 NocoBase 还是 Salesforce,都有其独特的优势和适用场景。

如果您倾向于灵活、低成本的开源解决方案,并且能够承担技术上的一定挑战,NocoBase 会是一个非常不错的选择。而如果您需要一个成熟、全面、可扩展的企业级 CRM 系统,并且预算充足,Salesforce 则是一个更为适合的方案。

希望大家都能选到最适合自己的平台,在客户管理和业务发展上取得最大的成功。

💡欢迎阅读我们的产品对比系列文章:

NocoBase 与 NocoDB:开源无代码(零代码)工具深度对比

开源 CRUD 开发工具:NocoBase 与 Refine 对比

NocoBase 与 Appsmith:哪个开源低代码平台更适合你?

如果你对更多的开源 CRM 感兴趣,可以阅读:四个强大的 Salesforce 开源替代方案