Kanass入门指南(1.3) - Windows下安装部署

209 阅读2分钟

Kanass是一个开源免费的项目管理软件,我们在上篇文章简单介绍过它的功能与优势,今天来介绍一下在Windows怎么安装私有部署版本。

1. 安装

  • 下载,下载Windows安装包
  • 安装,双击安装包后,依次点击下一步->安装->完成
  • 启动,kanass安装成功后会弹出启动页面,点击启用应用

2. 登录

在浏览器输入http://ip:9500 访问系统, 首次登录帐号密码为admin/123456

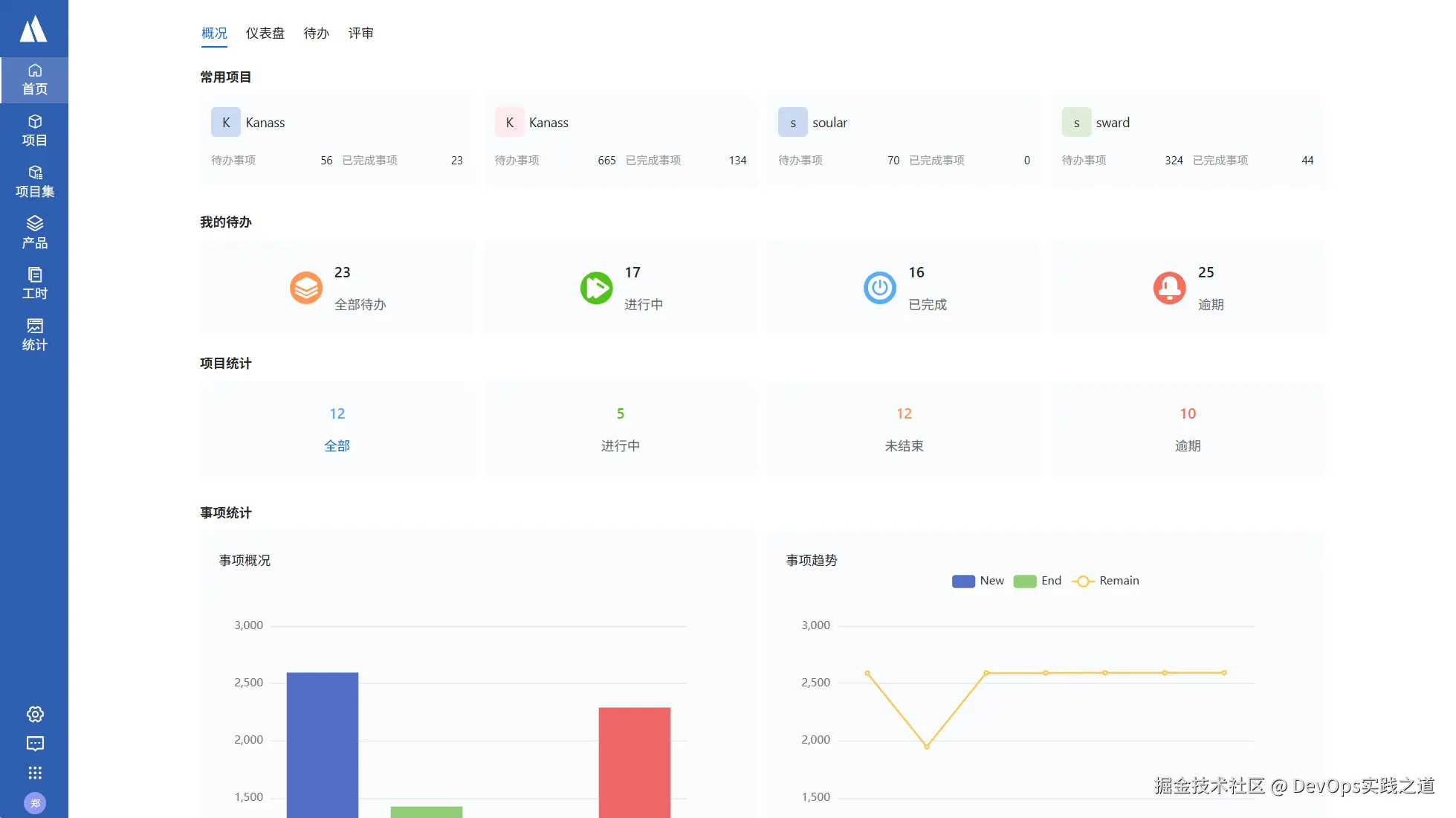
项目首页:

8FCE5CEF-152F-4f6e-9DF5-4F041314372F.png



3. 自定义配置

Kanass 私有部署版本可以对数据库,启动端口、数据存储、统一登录这些参数进行配置

自定义配置文件的地址:默认在安装目录 --> conf -> application.yaml 目录下



3.1 启动端口

应用启动端口可自定义,默认为9500,可以修改为其他端口;

# 端口
server:
    port: 9500
属性
server.port系统启动的端口号(可更改)



3.2 数据库

数据库需要在jdbc 和 postgresql 两个部分修改,可以修改数据库地址与端口,账号与密码要改成相应的,数据库端口必须一致

jdbc:
  driverClassName: org.postgresql.Driver
  url: jdbc:postgresql://localhost:9501/tiklab_kanass?stringtype=unspecified
  username: postgres
  password: darth2020

postgresql:
  embbed:
    enable: true
  database: tiklab_kanass
  db:
    port: 9501
    username: postgres
    password: darth2020
    address: ${DATA_HOME}/postgresql



属性说明
postgresql.embbed.enable是否使用内嵌数据库,true:使用 false:不使用。如果配置为false,需要把该文件中jdbc下的数据库连接信息更改为自己的数据库地址,用户名以及密码。
postgresql.database是否使用内嵌数据库默认连接的数据库,默认为tiklab-kanass如果更改次默认值需要把jdbc下的数据库连接信息更改为新的数据地址。
postgresql.db.port使用内嵌数据库的启动端口,默认为9501,如果更改需要同时把jdbc.url中的数据库连接地址端口更改。
postgresql.db.username使用内嵌数据库的用户名,默认为postgres,如果更改需要同时把jdbc.username中的数据库连接地址用户名更改。
postgresql.db.password使用内嵌数据库的密码,默认为darth2020,如果更改需要同时把jdbc.password中的数据库连接地址密码更改。
postgresql.db.address使用内嵌数据库的数据库文件保存位置,默认为${DATA_HOME}/postgresql,即默认的应用数据目录下的postgresql目录。注:如果更改该目录,该路径目录必须为空目录,否则会导致数据库无法启动。
jdbc.url默认是:jdbc:postgresql://localhost:9501/kanass_ee?stringtype=unspecified其中 9501 为端口号,kanass_ee 为数据库名字,这两个可更改但是端口号必须与postgresql.db.port 保持一致数据库名字必须与postgresql.database 保持一致
jdbc.username数据库登录名,必须与postgresql.db.username一致
jdbc.password数据库登录密码,必须与postgresql.db.password一致

3.3 数据存储

DATA_HOME为数据文件存放地址。

DATA_HOME: C:\tiklab\tiklab-kanass

3.4 统一登录

统一登录,即使用统一使用Soular的用户,部门等,这样配置可以让一个用户同时使用多个应用。需要安装Soular,具体安装见soular 文档

#soular config  
auth:  
  type: local #(local:本地登录,soular:统一登录)  
  soular:  
    address: http://127.0.0.1:9100  
  expire: 86400 # 过期时间,单位秒,默认1天​



属性说明
typelocal:不使用统一登录;soular:使用统一登录。配置文件中默认为local
address配置统一登录时填写soular地址,http://ip:9100,IP为安装soular的机器IP

4. 帮助与支持

tiklab提供了详细的使用指南, 你也可以随时向活跃的社区寻求帮助!

 Kanass下载:download.tiklab.net/kanass

Kanass使用文档:doc.tiklab.net/document/8d…

社区:developer.tiklab.net/