.NET 8.0 开源多厂区 MOM/MES 系统,支持移动端

1,150 阅读9分钟

.NET 8 开源多厂区 MOM/MES 系统,支持移动端

前言

制造业的快速发展和市场竞争的日益激烈,企业对于高效、灵活且智能的生产管理系统的需求愈发迫切。

推荐一款支持多厂区和多项目级别的制造运营管理系统(MOM/MES),为企业提供一个全面、通用的解决方案,以优化生产流程、提升管理效率并实现数据驱动的决策。

系统介绍

功能强大、灵活多变的生产制造系统(MOM/MES),满足多厂区和多项目级别的复杂需求。

该系统涵盖了从计划排程到工艺路线设计的核心功能,还提供在线低代码报表生成、大屏看板监控、移动端及AOT客户端支持等先进特性,确保用户能够随时随地高效管理生产流程。

系统功能

核心功能

1、计划排程:智能调度生产任务,优化资源配置,减少等待时间和物料浪费。

2、工艺路线设计:可视化编辑和管理生产工艺流程,确保每个步骤都符合质量标准。

3、在线低代码报表:无需编程经验即可创建自定义报告,实时掌握生产进度和绩效指标。

4、大屏看板:集中展示关键生产数据,帮助管理层做出更明智的决策。

5、移动端支持:通过移动应用或Web浏览器访问系统,方便管理人员远程监控和控制。

6、AOT客户端:提供高性能、离线可用的应用程序,适用于需要频繁交互的操作场景。

基础功能

CRUD 与数据库表操作代码自动生成。

报表查询支持多数据源(SQL Server、MySQL、PostgreSQL 等)。

支持低代码开发与在线模板定制。

移动端与工厂操作

支持车间点检、保养、维修、盘点等操作。

工艺与生产管理

可视化工艺流程、工艺文件管理、工单排程。

多系统集成与数据实时推送

集成 SAP、钉钉、WMS、QMS、金蝶、用友等。支持设备维修、异常、生产报表实时推送。

打印功能支持

集成多种打印方式(CodeSoft、Txt、FastReport、BarTender)。

支持自定义打印参数与补打功能。

系统专为集团化、多元化企业设计,帮助企业数字化转型与高效生产管理。

系统优势

多厂区/多项目级支持:无论是单一工厂还是跨区域的集团企业,都能轻松应对复杂的生产环境。

灵活的数据处理:支持多种数据库引擎,并通过数据隔离与聚合技术保障信息安全和高效查询。

易于集成和扩展:开放API接口,便于与其他业务系统对接,快速适应不断变化的企业需求。

系统架构

前端技术栈

Vue 3:采用最新的Vue.js版本,提供快速响应的用户界面。

TypeScript (TS):增强代码质量和维护性,通过静态类型检查提高开发效率。

Ant Design Vue:基于Ant Design的设计系统,为应用程序提供一致且专业的UI组件库。

后端技术栈

.NET 8.0 + SqlSugar ORM:简化数据库操作,支持多种数据库切换,实现数据隔离与聚合,确保系统的灵活性和可扩展性。

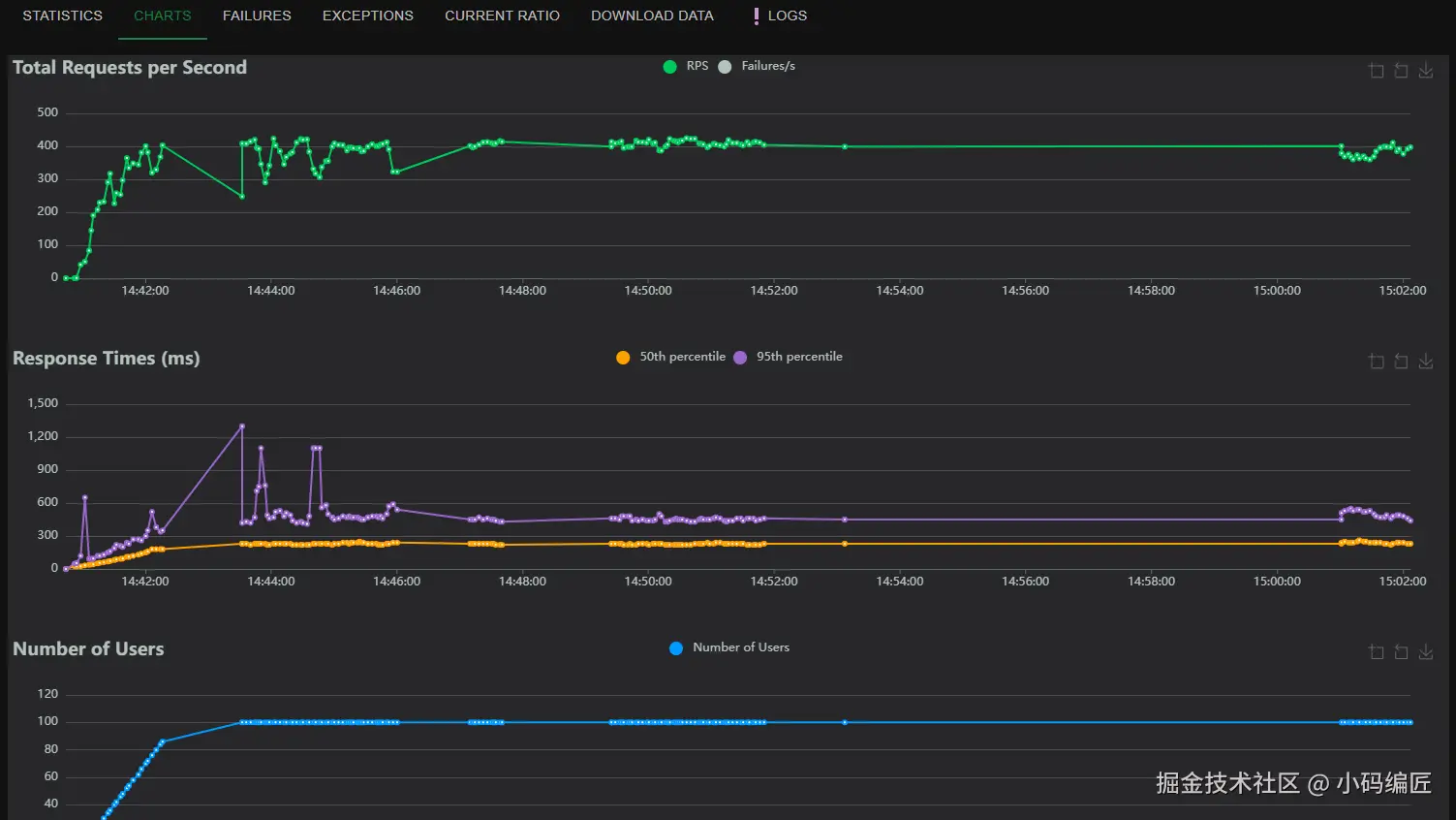
系统压测

测试服务器: Linux centos8 配置: 8核16G, 数据库: Mysql 8

测试生成10000个产品SN, 测试表: Product, 字段Sn唯一索引列

压测结果: 生成Sn无重复, 插入数据无报错, 接口响应时间正常, 压测过程中服务器CPU、内存、磁盘IO正常

系统效果

1、系统首页

2、工艺流程

3、工单排程

4、拖拽开发

5、报表查询

6、终端作业

终端作业(客户端)

7、质量管理

8、生产管理

9、仓库管理

10、数据大屏

移动端

APP 管理

项目地址

Gitee:gitee.com/thgao/tmom

总结

以上仅展示了 MOM/MES系统的部分功能。更多实用特性和详细信息,请大家访问项目地址。

希望通过本文能为 MOM/MES系统开发提供有价值的参考。欢迎在评论区留言交流,分享您的宝贵经验和建议。

最后

如果你觉得这篇文章对你有帮助,不妨点个赞支持一下!你的支持是我继续分享知识的动力。如果有任何疑问或需要进一步的帮助,欢迎随时留言。

也可以加入微信公众号 [DotNet技术匠] 社区,与其他热爱技术的同行一起交流心得,共同成长!

优秀是一种习惯,欢迎大家留言学习!