JVS-智能BI数据可视化图表——如何精准跳转到指定图表或者外部网页

175 阅读2分钟

图表的跳转是指在可视化图表中,当点击一个图表的数据时,会进行跳转到其他设置好的图表。这种功能通常用于关联需要跳转的新网页或新图表。

那么接下来看下JVS-智能BI系统具体的配置详细操作。

1、首先在可视化图表中配置对应的数据组件,数据可视化组件,其中包括选择组件、绑定数据等,这里就不重点介绍了。配置后效果如下

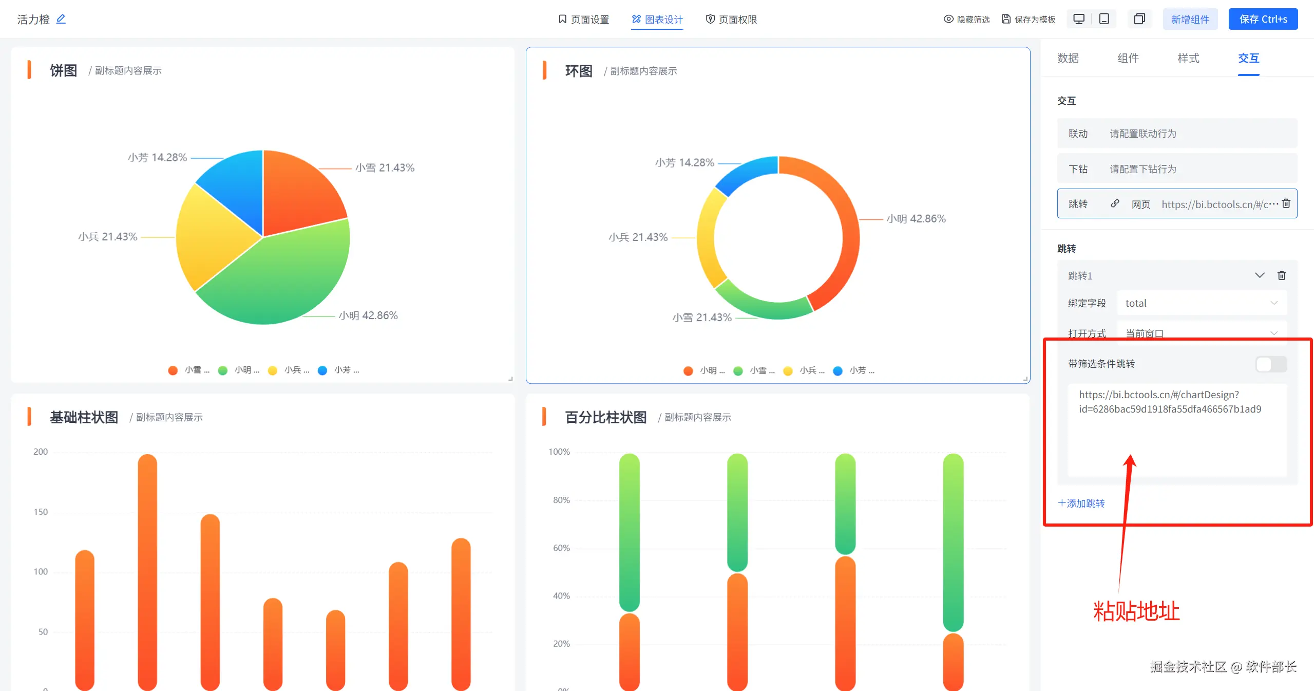
2、点击选中图表,选择“交互”里的【跳转】,点击配置跳转行为。如下图所示:

进入跳转设置界面,如下图所示:

绑定字段即点击哪里时启动跳转提示并进行跳转,一般绑定字段为x轴(即维度信息字段)。

打开方式可选择是在当前窗口打开新跳转的图表或网页,还是保留该窗口新开一个窗口来进行展示要跳转的图表或网页。

如果选择的是跳转至网页,则需要输入网页的URL地址。

配置完成后,点击保存即可生效 。

如果是选择跳转到图表,则需先选择目标图表。在目标图表复制点前图表的URL地址。

复制完成后,返回原本配置界面,将复制的URL地址进行粘贴,然后保存即可。

如果是带筛选条件的跳转,那么复制后就会自动带一个链接问号形式,这时可选择打开带筛选条件跳转并将值点击在后面即可。

最后保存跳转即可。

在线demo:bi.bctools.cn

gitee地址:gitee.com/software-mi…