还在用命令行监控服务器?试试这款监控工具吧,直观又易用!

977 阅读4分钟

我们在查看服务器运行状态时,除了使用命令行还是命令行。那么有什么办法可以不用命令行,直观地查看服务器的CPU、内存、网络、容器运行状态等信息呢?今天给大家分享一款好用的服务器监控工具Sampler,使用它能快速方便地查看这些信息,希望对大家有所帮助!

Sampler简介

Sampler是一款基于shell命令的可视化监控工具,通过简单的YAML文件来进行配置即可实现监控,目前在Github上已有12k+Star

下面是使用Sampler来进行服务器状态监控的效果图,看起来还是挺炫酷的!

安装

  • Sampler的安装非常简单,这里以Linux系统为例,使用如下命令下载Sampler的安装包;
# 下载sampler的安装包保存到/usr/local/bin目录下
sudo wget https://github.com/sqshq/sampler/releases/download/v1.1.0/sampler-1.1.0-linux-amd64 -O /usr/local/bin/sampler
# 给安装包添加执行权限
sudo chmod +x /usr/local/bin/sampler
  • 安装完成后在/usr/local/bin目录下,就有一个可执行的sampler文件了。

这或许是一个对你有用的开源项目,mall项目是一套基于SpringBoot3 + Vue 的电商系统(Github标星60K),后端支持多模块和2024最新微服务架构,采用Docker和K8S部署。包括前台商城项目和后台管理系统,能支持完整的订单流程!涵盖商品、订单、购物车、权限、优惠券、会员、支付等功能!

项目演示:

使用

  • Sampler的使用非常简单,只要在yaml文件中配置好监控脚本,然后使用如下命令执行即可;
# 配置文件需要添加可执行权限
chmod +x config.yml
# 然后通过配置文件启动Sampler
sampler -c config.yml
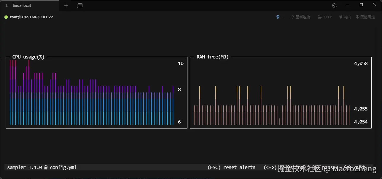
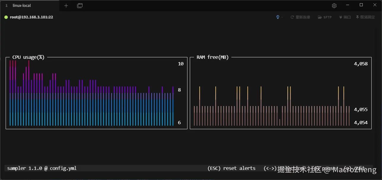
  • 如果你想查看服务器CPU和可用内存情况,可以在config.yml文件中添加如下脚本,然后使用上面的命令来运行;
sparklines:
  - title: CPU usage(%)
    rate-ms: 200
    scale: 0
    sample: ps -A -o %cpu | awk '{s+=$1} END {print s}'
  - title: RAM free(MB)
    rate-ms: 200
    scale: 0
    sample: free -m| grep "Mem:" | awk '{print $4}'
  • 执行命令后,显示效果如下:

  • 如果你想查看服务器上Docker容器的运行状态,可以添加如下脚本;
textboxes:
  - title: Docker containers stats
    rate-ms: 500
    sample: docker stats --no-stream --format "table {{.Name}}\t{{.CPUPerc}}\t{{.MemUsage}}\t{{.PIDs}}"
  • 执行命令后,显示效果如下:

  • 如果你想查看服务器的网络状态,例如UDP和TCP的收发情况,可以添加如下脚本;
barcharts:
  - title: Local network activity
    rate-ms: 500
    scale: 0
    items:
      - label: UDP bytes in
        sample: netstat -anu | awk '{sum += $2} END {print sum}'
      - label: UDP bytes out
        sample: netstat -anu | awk '{sum += $3} END {print sum}'
      - label: TCP bytes in
        sample: netstat -ant | awk '{sum += $2} END {print sum}'
      - label: TCP bytes out
        sample: netstat -ant | awk '{sum += $3} END {print sum}'
  • 执行命令后,显示效果如下:

  • 如果你想查看服务器的时间,可以添加如下脚本;
asciiboxes:
  - title: CST time
    rate-ms: 500
    font: 2d
    border: false   
    color: 43
    sample: env TZ=Asia/Shanghai date +%r
  • 执行命令后,显示效果如下:

  • 我们再把上面这些监控信息组合起来,制作一个面板来看下效果,还是挺炫酷的;

  • 这里使用的脚本如下,感兴趣的小伙伴可以尝试下!
runcharts:
  - title: Search engine response time
    position: [[0, 0], [45, 19]]
    rate-ms: 500
    triggers:
      - title: Latency threshold exceeded
        condition: echo "$prev < 0.8 && $cur > 0.8" |bc -l
        actions:
            terminal-bell: true
            sound: true
            visual: true
            script: 'say alert: ${label} latency exceeded ${cur} second'
    legend:
        enabled: true
        details: false
    scale: 2
    items:
      - label: BAIDU
        color: 178
        sample: curl -o /dev/null -s -w '%{time_total}'  https://www.baidu.com
      - label: BING
        sample: curl -o /dev/null -s -w '%{time_total}'  https://www.bing.com
barcharts:
  - title: Local network activity
    position: [[45, 20], [35, 8]]
    rate-ms: 500
    scale: 0
    items:
      - label: UDP bytes in
        sample: netstat -anu | awk '{sum += $2} END {print sum}'
      - label: UDP bytes out
        sample: netstat -anu | awk '{sum += $3} END {print sum}'
      - label: TCP bytes in
        sample: netstat -ant | awk '{sum += $2} END {print sum}'
      - label: TCP bytes out
        sample: netstat -ant | awk '{sum += $3} END {print sum}'
gauges:
  - title: YEAR PROGRESS
    position: [[45, 0], [35, 2]]
    cur:
        sample: date +%j
    max:
        sample: echo 365
    min:
        sample: echo 0
  - title: DAY PROGRESS
    position: [[45, 3], [35, 2]]
    cur:
        sample: date +%H
    max:
        sample: echo 24
    min:
        sample: echo 0
  - title: HOUR PROGRESS
    position: [[45, 6], [35, 2]]
    cur:
        sample: date +%M
    max:
        sample: echo 60
    min:
        sample: echo 0
  - title: MINUTE PROGRESS
    position: [[45, 9], [35, 2]]
    triggers:
      - title: CLOCK BELL EVERY MINUTE
        condition: '[ $label == "cur" ] && [ $cur -eq 0 ] && echo 1 || echo 0'
        actions:
            sound: true
            script: say -v samantha `date +%I:%M%p`
    cur:
        sample: date +%S
    max:
        sample: echo 60
    min:
        sample: echo 0
sparklines:
  - title: CPU usage
    position: [[0, 20], [22, 8]]
    rate-ms: 200
    scale: 0
    sample: ps -A -o %cpu | awk '{s+=$1} END {print s}'
  - title: RAM free(MB)
    position: [[22, 20], [23, 8]]
    rate-ms: 200
    scale: 0
    sample: free -m | grep "Mem:" | awk '{print $4}'
textboxes:
  - title: Docker containers stats
    position: [[0, 29], [45, 10]]
    rate-ms: 500
    sample: docker stats --no-stream --format "table {{.Name}}\t{{.CPUPerc}}\t{{.MemUsage}}\t{{.PIDs}}"
  - title: Local weather
    position: [[69, 31], [13, 7]]
    rate-ms: 10000
    sample: curl wttr.in?0ATQF
    border: false
  - title: New York weather
    position: [[45, 31], [13, 7]]
    rate-ms: 10000
    sample: curl wttr.in/newyork?0ATQF
    transform: echo 1
    border: false
  - title: San Francisco weather
    position: [[56, 31], [13, 7]]
    rate-ms: 10000
    sample: curl wttr.in/sanfrancisco?0ATQF
    border: false
asciiboxes:
  - title: CST time
    position: [[45, 12], [35, 7]]
    rate-ms: 500
    sample: env TZ=Asia/Shanghai date +%r
    border: false
    font: 2d

总结

今天给大家介绍了一款直观易用的服务器监控工具Sampler,使用它来查看服务器运行状态真的是一目了然。其实Sampler的功能不止于此,它还能用于监控MySQL、MongoDB、Kafka这类中间件的信息,该兴趣的小伙伴可以尝试下!

项目地址

github.com/sqshq/sampl…