Redis Desktop:Star 30.9k ,真是惊人的牛批,一款更快、更好、更稳定的Redis开源好用客户端管理工具

3,014 阅读3分钟

嗨,大家好,我是小华同学,关注我们获得“最新、最全、最优质”开源项目和高效工作学习方法

image.png

你是否还在为管理Redis数据库而烦恼?是否还在为找不到一款好用的Redis桌面管理工具而苦恼?今天,我要向大家介绍一款强大的Redis桌面管理工具——Another Redis Desktop Manager,它将帮助你轻松管理Redis数据库,提高工作效率。

功能特点

跨平台支持

Another Redis Desktop Manager 支持 Windows、Mac 和 Linux 三大操作系统,无论你使用的是哪种操作系统,都可以方便地使用这个工具来管理你的 Redis 数据库。

性能出众

该工具以其卓越的性能而著称,能够轻松加载和处理海量的键值数据,这对于需要处理大规模数据的用户来说是一个巨大的优势。

界面友好

Another Redis Desktop Manager 提供了一个直观的用户界面,使得即使是初学者也能快速上手。

应用场景

  • Redis数据库管理: 快速查看、修改、删除Redis键值,管理Redis数据库。
  • 数据导入导出: 支持导入导出Redis键值,方便数据迁移和备份。
  • 数据搜索: 支持搜索Redis键值,快速找到你想要的数据。
  • 数据监控: 支持监控Redis数据库的运行状态,及时发现并解决问题。
  • 命令执行: 支持执行Redis命令,进行更精细的数据操作。

使用方法

  1. 下载安装: 从官网或GitHub下载对应平台的安装包,安装后即可使用。
  2. 连接Redis: 输入Redis服务器的地址、端口、密码等信息,连接到Redis数据库。
  3. 管理键值: 选择数据库,查看、修改、删除Redis键值。
  4. 导入导出: 选择要导入或导出的文件,进行数据导入或导出操作。
  5. 搜索键值: 输入关键词,搜索Redis键值。
  6. 监控数据库: 查看Redis数据库的运行状态,包括连接数、内存使用情况等。
  7. 执行命令: 输入Redis命令,执行更精细的数据操作。

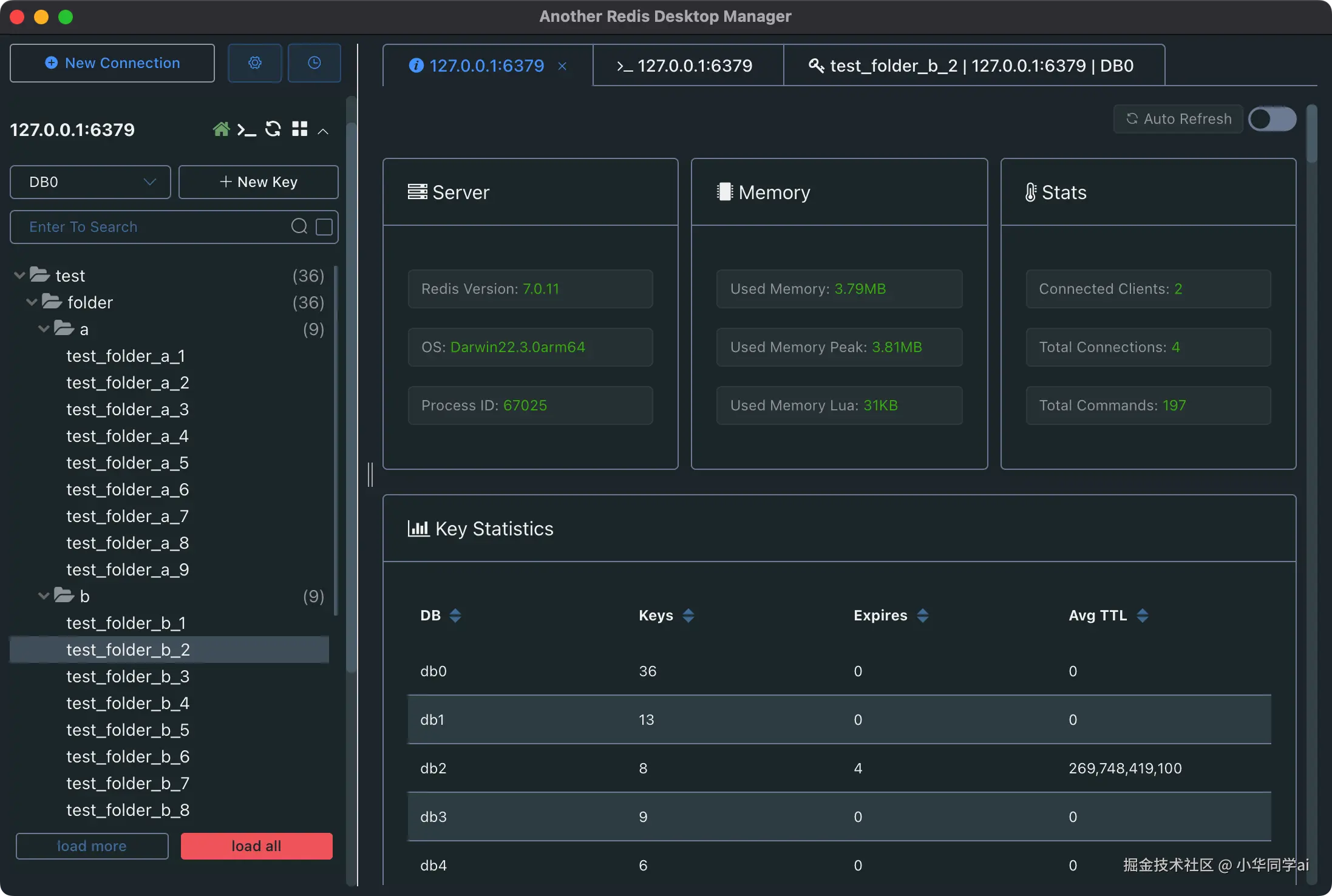
使用截图

下面是一些 Another Redis Desktop Manager 的使用截图,可以让你更直观地了解这个工具的界面和功能。

Redis Status Dark

Redis Status Dark

Redis Key Dark

Redis Key Dark

Redis Exec Log

Redis Exec Log

同类项目介绍

在 Redis 管理工具的领域,除了 Another Redis Desktop Manager 外,还有其他一些值得关注的项目,例如:

  • RedisInsight:一个由 Redis Labs 提供的图形化工具,支持 Redis 和 Redis Modules 的实时数据监控和分析。
  • FastoRedis:一个跨平台的 Redis 客户端,支持集群模式和哨兵模式,具有丰富的功能和良好的性能。

这些工具各有特点,用户可以根据自己的需求和喜好选择合适的工具来管理和操作 Redis 数据库。

总结

以上就是对 Another Redis Desktop Manager 的详细介绍,希望这篇文章能帮助你更好地了解和使用这个强大的 Redis 管理工具。如果你对 Redis 管理有更深入的需求,不妨尝试使用这个工具,它可能会给你带来意想不到的便利和效率提升。

项目地址

https://github.com/qishibo/AnotherRedisDesktopManager