Launcher 内存优化-排查

263 阅读2分钟

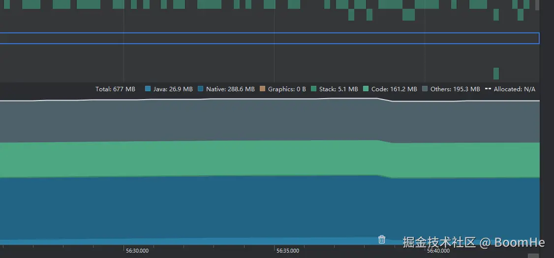
内存使用分析

  • Total: 678MB - 应用总共使用的内存。
  • Java: 29MB - Java 堆内存使用量。
  • Native: 285.9MB - 原生内存使用量(主要是 C/C++ 代码和库)。
  • Graphics: 0B - 图形内存使用量(纹理、帧缓冲区等)。
  • Stack: 4.9MB - 线程栈内存使用量。
  • Code: 161.4MB - 代码内存使用量(应用的 dex 文件、oat 文件、内存映射的库等)。
  • Other: 189.3MB - 其他内存使用量(包括内存缓存、共享内存等)。

screenshot-20241207-175912.png

优化建议

  1. Java 堆内存优化(29MB)

    • 检查应用中是否有内存泄漏。使用工具如 Android Profiler 和 LeakCanary 来检测和修复内存泄漏。
    • 优化数据结构和算法,避免不必要的对象创建和大对象使用。
    • 使用合适的数据结构(如 SparseArray 代替 HashMap)。
  2. Native 内存优化(285.9MB)

    • 检查原生代码是否存在内存泄漏。使用工具如 Valgrind 或 AddressSanitizer 来检测和修复内存泄漏。
    • 确保正确释放所有分配的内存,特别是在使用 JNI 时。
    • 优化原生代码的内存使用,避免大块内存分配,尽可能重用内存。
  3. 图形内存(0B)

    • 虽然报告中显示图形内存使用为 0B,但在实际应用中,图形内存的使用可能会显著影响性能。确保纹理和图像资源的大小和格式优化,避免加载不必要的高分辨率资源。
  4. 线程栈内存(4.9MB)

    • 检查是否有不必要的线程创建,尽量使用线程池来管理线程。
    • 确保及时终止不再需要的线程。
  5. 代码内存(161.4MB)

    • 检查应用中是否包含不必要的库和资源,尽量精简应用。
    • 使用 ProGuard 或 R8 来混淆和压缩代码,减少代码体积。
  6. 其他内存(189.3MB)

    • 检查应用中是否有不必要的缓存和数据存储,优化缓存策略。
    • 使用内存分析工具来详细分析 "Other" 部分的内存使用情况,找出具体的内存消耗点并进行优化。