Kanass是一款国产开源免费的项目管理工具,我们在上篇文章简单介绍过它的功能与优势,本文将介绍如何快速安装部署,以快速上手。
1. 安装
下面介绍一下Linux安装,Docker安装,Windows安装,Mac安装
1.1 Linux 安装
- 下载,以ubuntu为例,下载Linux安装包,或或者使用命令在线下载安装包
wget -O tiklab-kanass-1.2.9.deb https://install.tiklab.net/app/install/kanass/1.2.9/tiklab-kanass-1.2.9.deb
- 安装,进入安装包所在目录,执行以下命令安装,默认安装在opt 目录下
dpkg -i tiklab-kanass-1.2.9.deb
- 启动,安装之后,会在opt文件夹下出现一个名字为 tiklab-kanass的文件夹,进入tiklab-kanass的文件夹下的bin文件夹,执行 ./kanass start 命令,启动项目
cd opt/tiklab-kanass/bin
./kanass start
1.2 Docker 安装
- 下载,下载Docker安装包,或者使用命令在线下载安装包
wget -O tiklab-kanass-1.2.9.tar.gz https://install.tiklab.net/app/install/kanass/1.2.9/tiklab-kanass-1.2.9.tar.gz
- 安装,下载完成后,执行以下命令加载镜像
docker load -i tiklab-kanass-1.2.9.tar.gz
- 启动,执行以下命令启动镜像
docker run -itd -p 9500:9500 tiklab-kanass:1.2.9
1.3 Windows 安装
- 下载,下载Windows安装包
- 安装,双击安装包后,依次点击下一步->安装->完成
- 启动,kanass安装成功后会弹出启动页面,点击启用应用
1.4 Mac 安装
-
下载,下载MacOs安装包
-
安装,下载完成后会得到tiklab-kanass-1.2.9.dmg格式类似的可执行文件,双击可执行文件 --> 将tiklab-kanass-1.2.9.app拉入应用程序中即可
-
启动,安装完成之后再启动图出现Kanass图标,点击图标启动
2. 登录
启动成功后,在浏览器输入http://ip:9500 访问系统,默认账号密码admin/123456。
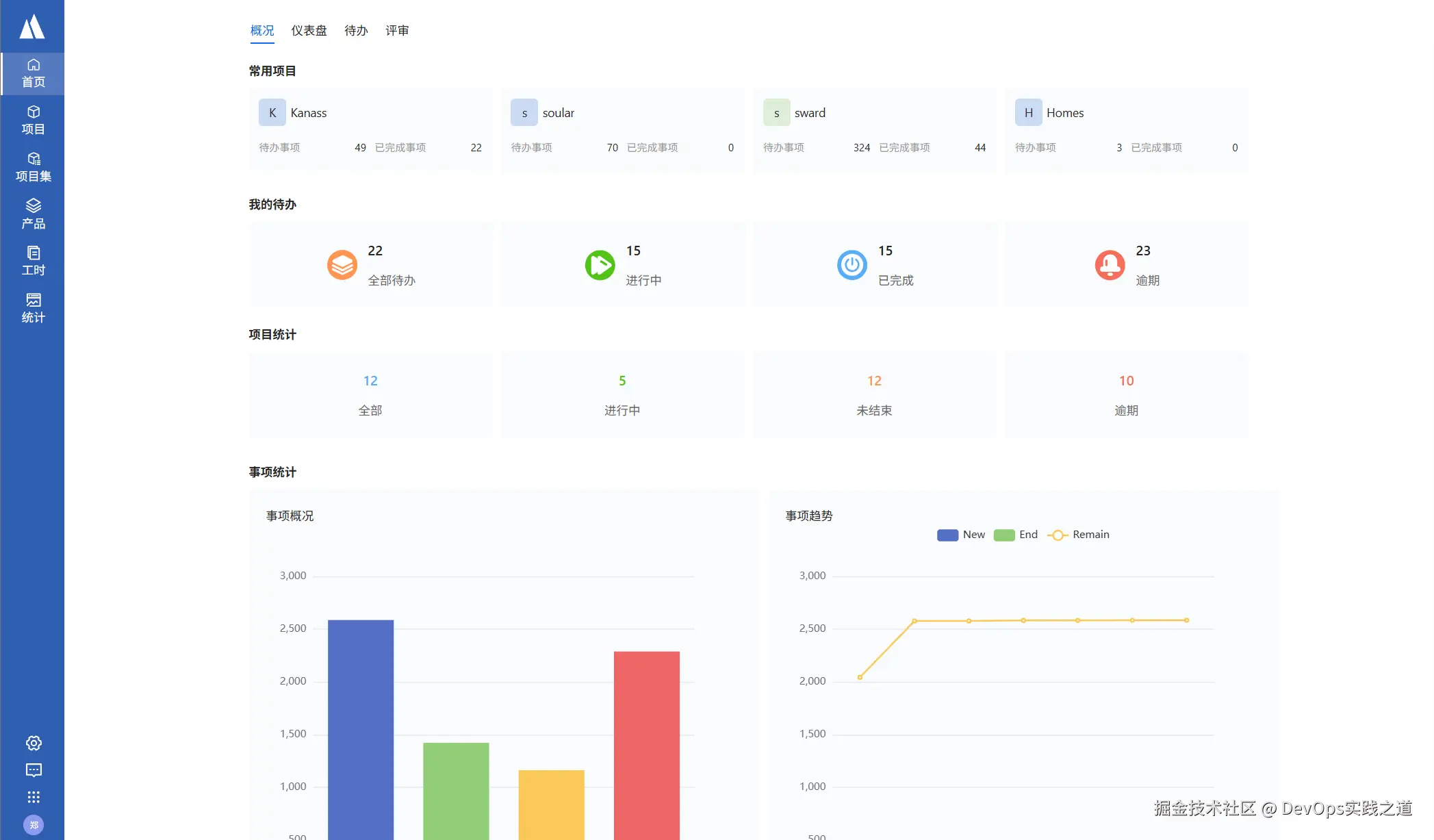
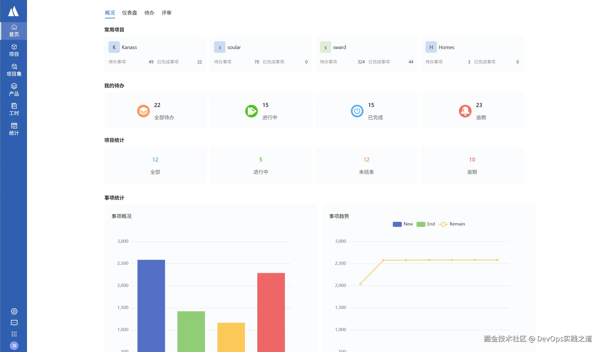
项目首页:
3. 自定义配置
Kanass 私有部署版本可以对数据库,启动端口、数据存放地址、统一登录这些参数进行配置
下表展示自定义配置文件的地址:
| 系统 | 默认位置 |
|---|---|
| Windows | 默认在安装目录 --> conf -> application.yaml |
| Mac | 默认在app下的Contents --> conf -> application.yaml |
| Linux | 默认在/opt/tiklab-kanass/conf/ application.yaml |
| Docker | 默认在镜像文件内/usr/local/tiklab-kanass/conf/application.yaml |
3.1 启动端口
应用启动端口可自定义,默认为9500,可以修改为其他端口;
# 端口
server:
port: 9500
| 属性 | 值 |
|---|---|
| server.port | 系统启动的端口号(可更改) |
3.2 数据库
数据库需要在jdbc 和 postgresql 两个部分修改,可以修改数据库地址与端口,账号与密码要改成相应的,数据库端口必须一致
jdbc:
driverClassName: org.postgresql.Driver
url: jdbc:postgresql://localhost:9501/tiklab_kanass?stringtype=unspecified
username: postgres
password: darth2020
postgresql:
embbed:
enable: true
database: tiklab_kanass
db:
port: 9501
username: postgres
password: darth2020
address: ${DATA_HOME}/postgresql
| 属性 | 说明 |
|---|---|
| postgresql.embbed.enable | 是否使用内嵌数据库,true:使用 false:不使用。如果配置为false,需要把该文件中jdbc下的数据库连接信息更改为自己的数据库地址,用户名以及密码。 |
| postgresql.database | 是否使用内嵌数据库默认连接的数据库,默认为tiklab-kanass如果更改次默认值需要把jdbc下的数据库连接信息更改为新的数据地址。 |
| postgresql.db.port | 使用内嵌数据库的启动端口,默认为9501,如果更改需要同时把jdbc.url中的数据库连接地址端口更改。 |
| postgresql.db.username | 使用内嵌数据库的用户名,默认为postgres,如果更改需要同时把jdbc.username中的数据库连接地址用户名更改。 |
| postgresql.db.password | 使用内嵌数据库的密码,默认为darth2020,如果更改需要同时把jdbc.password中的数据库连接地址密码更改。 |
| postgresql.db.address | 使用内嵌数据库的数据库文件保存位置,默认为${DATA_HOME}/postgresql,即默认的应用数据目录下的postgresql目录。注:如果更改该目录,该路径目录必须为空目录,否则会导致数据库无法启动。 |
| jdbc.url | 默认是:jdbc:postgresql://localhost:9501/kanass_ee?stringtype=unspecified其中 9501 为端口号,kanass_ee 为数据库名字,这两个可更改但是端口号必须与postgresql.db.port 保持一致数据库名字必须与postgresql.database 保持一致 |
| jdbc.username | 数据库登录名,必须与postgresql.db.username一致 |
| jdbc.password | 数据库登录密码,必须与postgresql.db.password一致 |
3.3 数据存储
DATA_HOME为数据文件存放地址。
| 属性 | 值 |
|---|---|
| Windows | C:\tiklab\tiklab-kanass |
| Linux | /opt/tiklab/tiklab-kanass |
| Mac | /Applications/tiklab/tiklab-kanass |
| Docker | /opt/tiklab/tiklab-kanass |
3.4 统一登录
统一登录,即使用统一使用Soular的用户,部门等,这样配置可以让一个用户同时使用多个应用。需要安装Soular,具体安装见Soular 文档。
#soular config
auth:
type: local #(local:本地登录,soular:统一登录)
soular:
address: http://127.0.0.1:9100
expire: 86400 # 过期时间,单位秒,默认1天
| 属性 | 说明 |
|---|---|
| type | local:不使用统一登录;soular:使用统一登录。配置文件中默认为local |
| address | 配置统一登录时填写soular地址, http://ip:9100 ,IP为安装soular的机器IP |
4. 更新
Linux系统支持支持用户使用脚本一键升级,只需要执行应用升级脚本即可。
升级脚本位置:
| 系统 | 默认位置 |
|---|---|
| Linux | kanassctl update |