TSO 对延迟的影响

477 阅读4分钟

最近将生产环境所有服务器(某云上)的 TSO 特性全部关闭,收获了近 10ms 延迟的优化和约 0.01% 成功率的提升。这个收益是超预期的,本文也尝试记录分析一下此收益的根因,及在什么情况下推荐关闭 TSO 特性。

0x01 什么是 TSO

TSO 全称 TCP segmentation offload,是一种通过将大包分割逻辑转移到网卡,从而降低 CPU 负载的技术。我们下面通过发包流程图来深入讲解一下。

1.1 未开启 TSO 发包流程

图1、未开启 TSO 发包流程

在未开启 TSO 的情况下,应用程序调用 send 接口向外发送数据,会途径系统内核,再到网卡,然后通过网线、交换机等到达对端。这里有一种情况,假如 send 发送的数据比较大,超过了 MTU(Maximum Transmission Unit),那系统内核会将数据包拆分为多个小包再发给网卡。

例如,应用程序发送了一个 64 KiB (65,536 bytes) 的数据,系统内核会其分为 45 个 1460 bytes 的数据包发给网卡。这就带来一个问题,系统内核承担了分包的逻辑,导致 CPU 负载的上涨。为了解决/优化这个问题,网卡支持了 TSO 特性。

1.2 开启 TSO 发包流程

图2、开启 TSO 后发包流程

开启 TSO 特性后,如果数据比较大,系统内核也不做分包处理,而是直接将数据包转给网卡,网卡再将数据根据 MTU 设置拆分为多个小包。这样,通过将分包逻辑转移到网卡等硬件设备,降低 CPU 负载。

0x02 TSO 对延迟的影响

TSO 的出发点是好的,通过将分包逻辑转移,实现 CPU 负载的降低。但这带来了一个新的问题:少量丢包会引起整个大包的重传。

TCP 本身有滑动窗口确认机制,在开启 TSO 的情况下,滑动窗口记录的是大包的长度,期望收到的也是大包的 ACK 确认值。但如果此时网络质量下降导致网卡拆分的小包中的任何一个包丢失、错误等,会导致整个大包重传。多数情况下丢包等一般都是链路中网络设备压力过大,而整个大包的重传则进一步加重网络负载从而导致更多丢包的产生。

0x03 实际效果

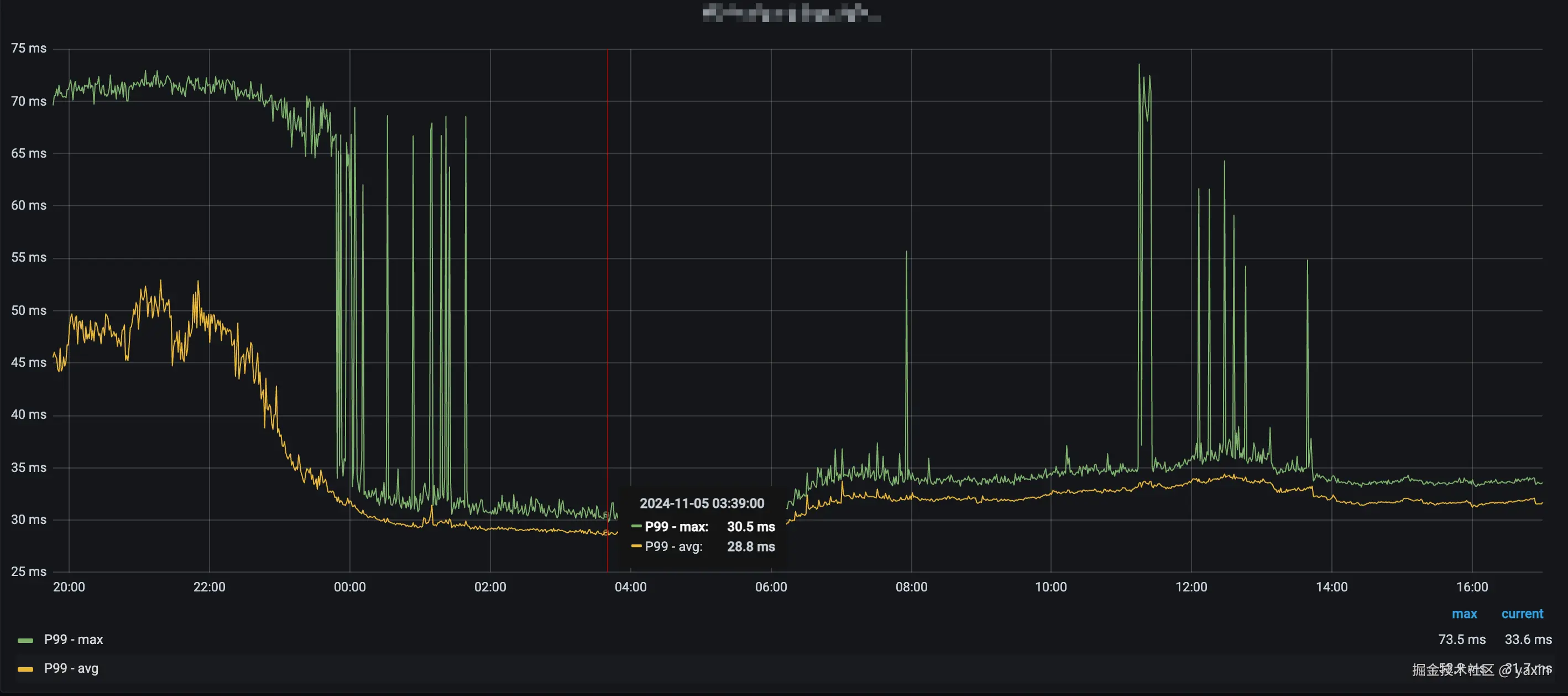
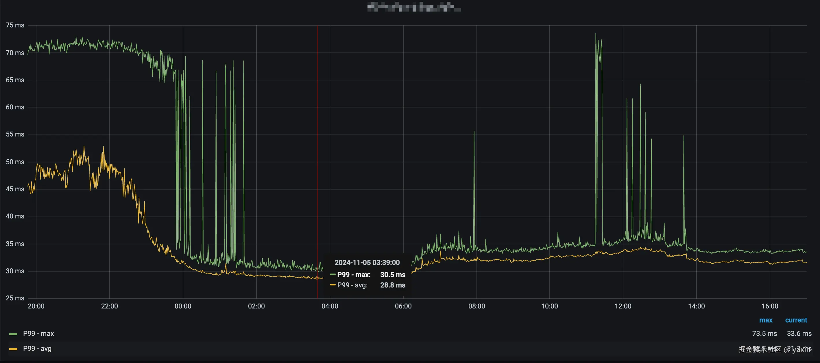
事情的起因是生产环境的某个组件延迟频繁出现延迟抖动,导致接口整体延迟不稳定,且失败率升高。

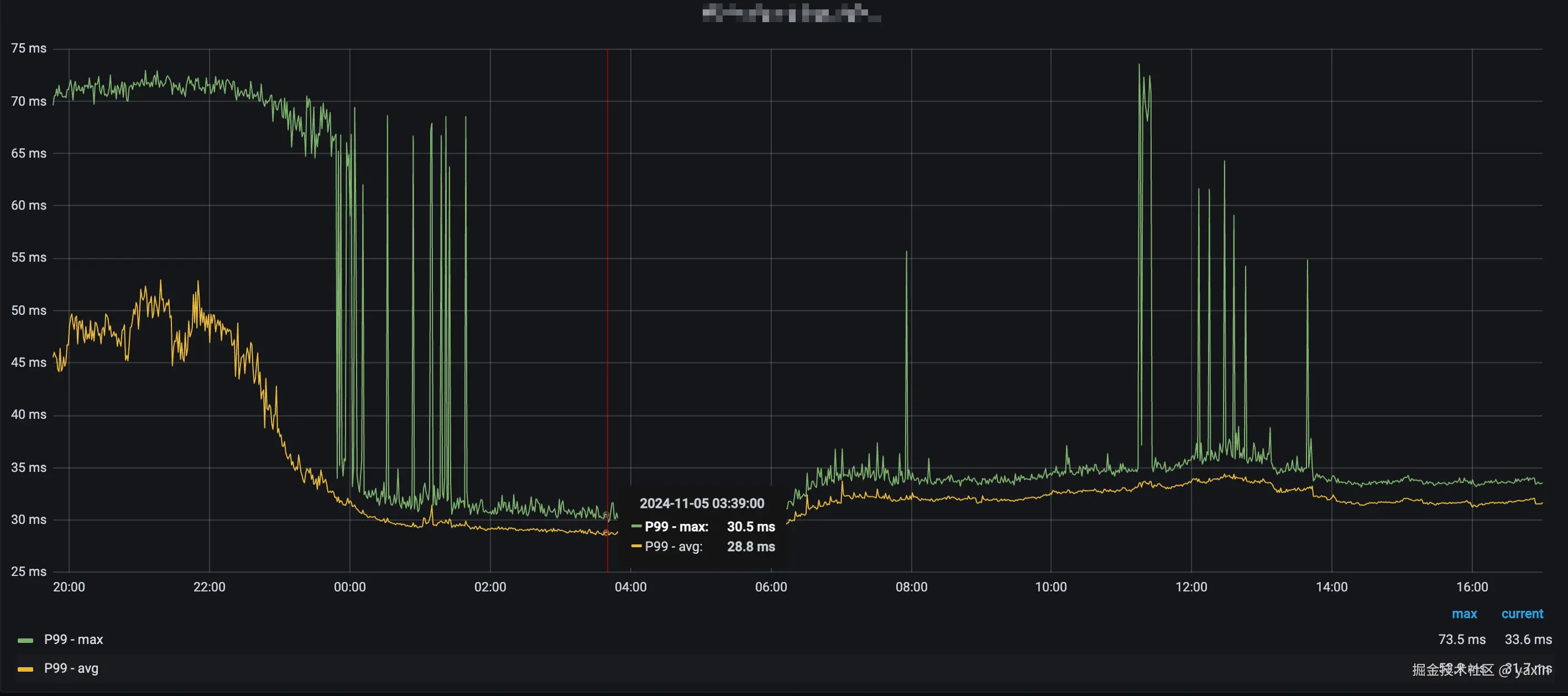
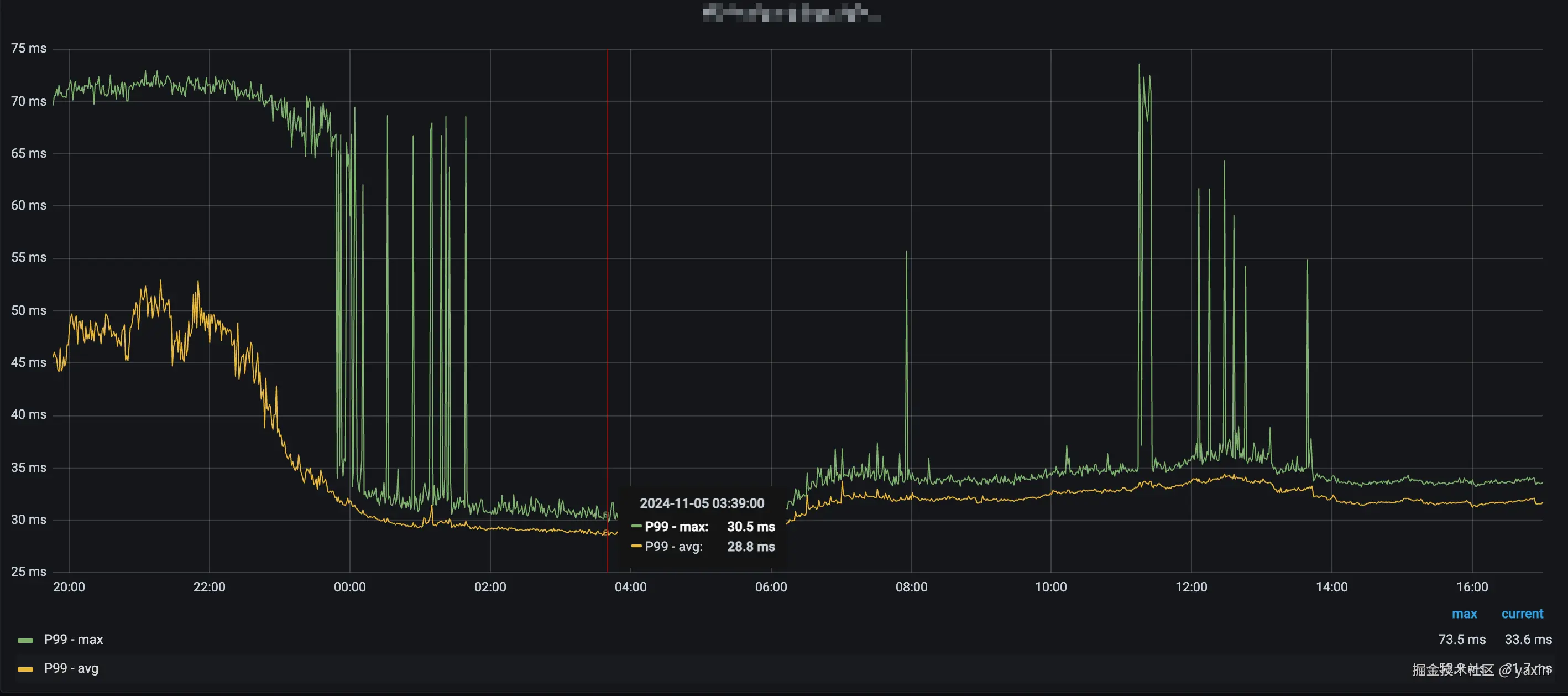
图3、延迟异常抖动

按照我们在其它环境的一个排查经验(另外一个故事,有时间整理出来),关闭 TSO 有较大概率缓解、消除这种抖动,于是我们尝试对数据中心所有服务器关闭 TSO 特性。

关闭是分批进行的,主要防止有副作用(理论上不会有),随着关闭数量的增加,延迟也是断崖式下跌,这个本身是超过我们预期的。最后在关闭所有离线(我们的离线 yarn、hdfs 等)机器的 TSO 特性后,延迟降到了最低。

图4、灰度过程中延迟对比

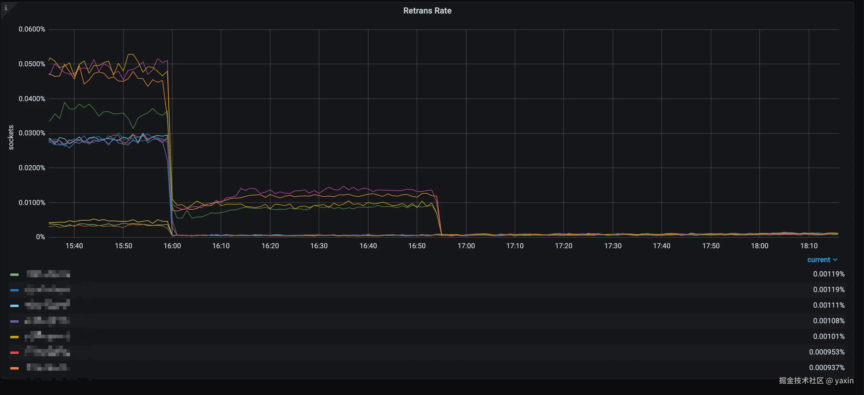
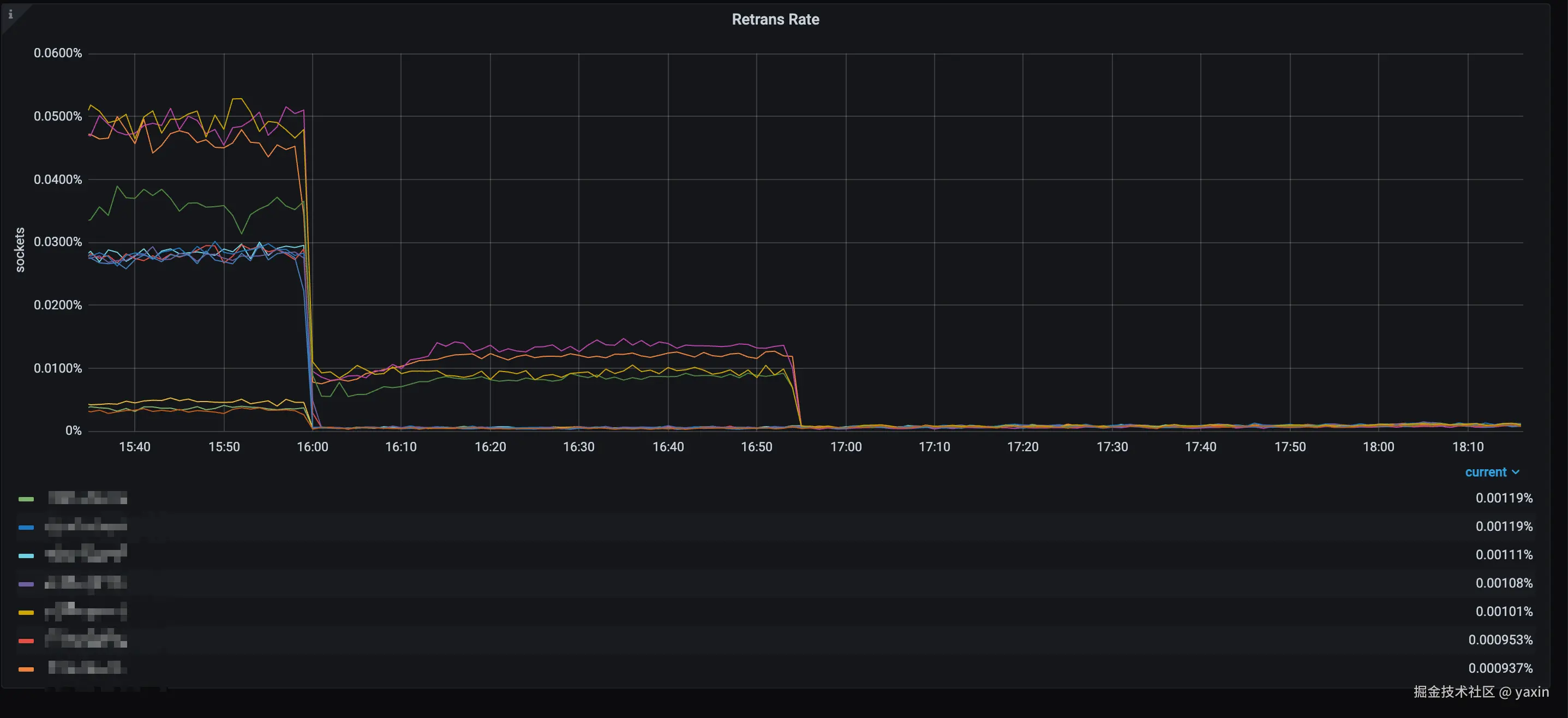
相应的大部分组件的 TCP 包重传率也有较大幅度的下降。 图5、重传率下降

3.1 副作用

关闭并 TSO 并不全是收益,也会产生一些「副作用」,首当其冲的就是 CPU 负载有小幅上涨,这个是符合预期(这也是 TSO 产生的原因之一:降低 CPU 压力),但是这点上涨对于当下 CPU 性能和配置来说不值一提。

图6、CPU 负载略微升高

另一个副作用就是出网卡的数据包会有较大增长(看业务特性,有些增长不明显),这给交换机带来一定的压力,需要评估上联交换机是否可以承受如此大的 pps(Packets Per Second)。

图7、PPS 显著升高

0x04 总结

TSO 的出现是为了优化高带宽下包拆分对 CPU 造成的压力,但同时也带来了一定的副作用。如果你当前的网络压力比较大,质量也比较差(重传率比较高),可以尝试关闭 TSO 特性来尝试优化。

关闭 TSO 需要使用 ethtool 工具,并且由于 TSO 是网卡特性,因此需要判断网卡是否是物理网卡,整理后的脚本如下:

log_info() {
    echo "[$(date +%Y-%m-%d\ %H:%M:%S)][INFO] $*"
}

for dev in $(ip -o link show | awk -F':' '{print $2}'); do
    # check dev is physical interface
    if [[ ! -e "/sys/class/net/${dev}/device" ]]; then
        log_info "device is not physical interface, skip. device=${dev}"
        continue
    fi
    log_info "start to close device tso. device=${dev}"

    ethtool -K ${dev} tso off

    log_info "close device tso success. device=${dev}"

    res=$(ethtool -k ${dev} 2> /dev/null | grep 'tcp-segmentation-offload')
    log_info "check device tso is closed. device=${dev} res=${res}"
done