SQL审核平台

119 阅读2分钟

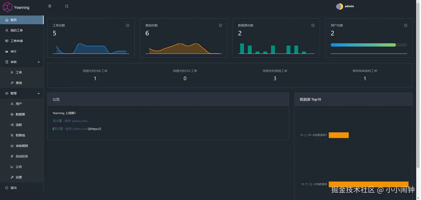
1.【首页】

  • 统计图:工单总数、查询总数、数据源总数、用户总数的

  • 统计值:我提交的DML工单、我提交的DDL工单、我提交的查询工单、等我审核的工单的统计值

  • 公告模块

  • 数据源Top10

2.【我的工单】

  • 我的DML/DDL工单查看的列表展示、查询、详情查看

3.【工单申请】

  • DML/DDL/查询 工单申请及提交

  • 选择数据源,然后提交需要执行的语句及环境,支持指定时间执行

4.【审计】

  • 数据源负责人查看提交审批统计图,及记录

5.【审核】

  • 子菜单:工单、查询

  • 【工单】:DML/DDL工单审批及执行(审批着)

  • 【查询】:可以查看用户在指定数据源查询执行的sql(【工单申请】->【查询】)

6.【管理】(admin)

正常操作是:1.创建流程-》2.创建数据源(数据源绑定流程)-》3.创建权限组(把数据源得DDL/DML/查询权限给到)-》4.创建用户(分配权限组)

  • 【用户】:注册用户、编辑基本信息、编辑审计人、修改密码、权限

  • 【数据源】:数据库连接、指定审核流程、指定负责人

  • 【流程】:创建一个流程,包括审核、执行一个或多个步骤

  • 【权限组】:创建和编辑权限组对每个数据源的DDL/DML/查询权限

  • 【审核规则】:45个sql的审核操作权限及验证规则

  • 【自动任务】:简单来说就是免审核。将指定数据源,指定库表得指定DML(insert/update/delete)提交审核后直接通过并执行

  • 【公告】:展示所有用户得通知公告(无法保存历史公告,只能展示一个内容),用户登录后首页是有个模块

  • 【设置】:webhook消息推送、邮件发送、LDAP、清除指定数据、进阶设置(查询最大Limit/数据源环境设置/查询审核、时长/用户自注册/查询结果是否允许导出)

7.[个人详情]

  • 在右上角登录用户下

  • 用户名,部门、真实姓名、邮箱、主题更改、语言、密码修改