Kubernetes Grafana看板更新啦!

189 阅读3分钟

K8S Dashboard CN 20240513 StarsL.cn Grafana官方地址:

grafana.com/grafana/das…

Grafana看板ID: 13105

kubernetes资源全面展示!包含K8S整体资源总览、微服务资源明细、Pod资源明细及K8S网络带宽,优化重要指标展示。

更新说明

v20240513
  1. 更新了看板的所有Panel支持最新样式,优化展示性能,已兼容Grafana10.X版本.
  2. 增加了K8S总体的状态条展示节点与微服务资源的统计.
  3. 增加了PVC的使用情况,各命名空间的CPU,内存使用曲线图.
  4. 优化了Pod与微服务资源明细表格的展示字段与视觉效果.
  5. 优化了Pod与微服务CPU与内存使用量的曲线图中可以直接展示出该资源的Limit值红线.
  6. 修复了Pod重启导致短时间内展示的Pod资源数据不准确的BUG.
  7. 调整了多个图表,曲线图的展示效果与描述,优化部分指标数据更加精准。
  8. 增加了各个版本的kube-state-metrics国内镜像.
  9. 增加了Prometheus on K8S的JOB配置说明.
v20211010
  1. 基于K8S总可用资源的维度,修改了各类资源总可用量的指标,指标更加精准。
  2. 支持kube-state-metrics_v2.x并兼容kube-state-metrics_v1.9.x
  3. 所有表格使用了新的表格样式,并且对各字段颜色做了处理。
  4. 根据节点、微服务、Pod维度调整了图表展示效果。
  5. 提供了kube-state-metrics_v1.9.8kube-state-metrics_v2.2.1的部署文件和国内源。参考【这里】
v20201209
  1. 使用Filter by name来优化了表格展示的字段。
  2. 增加了关于节点名称标签在不同指标中不一致的说明。
v20201208
  1. 调整了资源总览页的展示效果。
  2. 增加了更多命名空间维度的统计信息。
  3. 总览页的节点明细表格更新为grafana7的样式,增加了各节点资源的使用比例并标记颜色。
  4. 微服务和pod的表格数据与曲线图分开2个卡片展示,表格中可以直接查看微服务及对应Pod的明细。
  5. 曲线图使用独立的卡片展示,浏览所有微服务表格时,不会出现服务过多引起卡顿的情况,建议制定微服务后在查看曲线图。
  6. 优化了部分图表的描述。

截图


整体资源总览

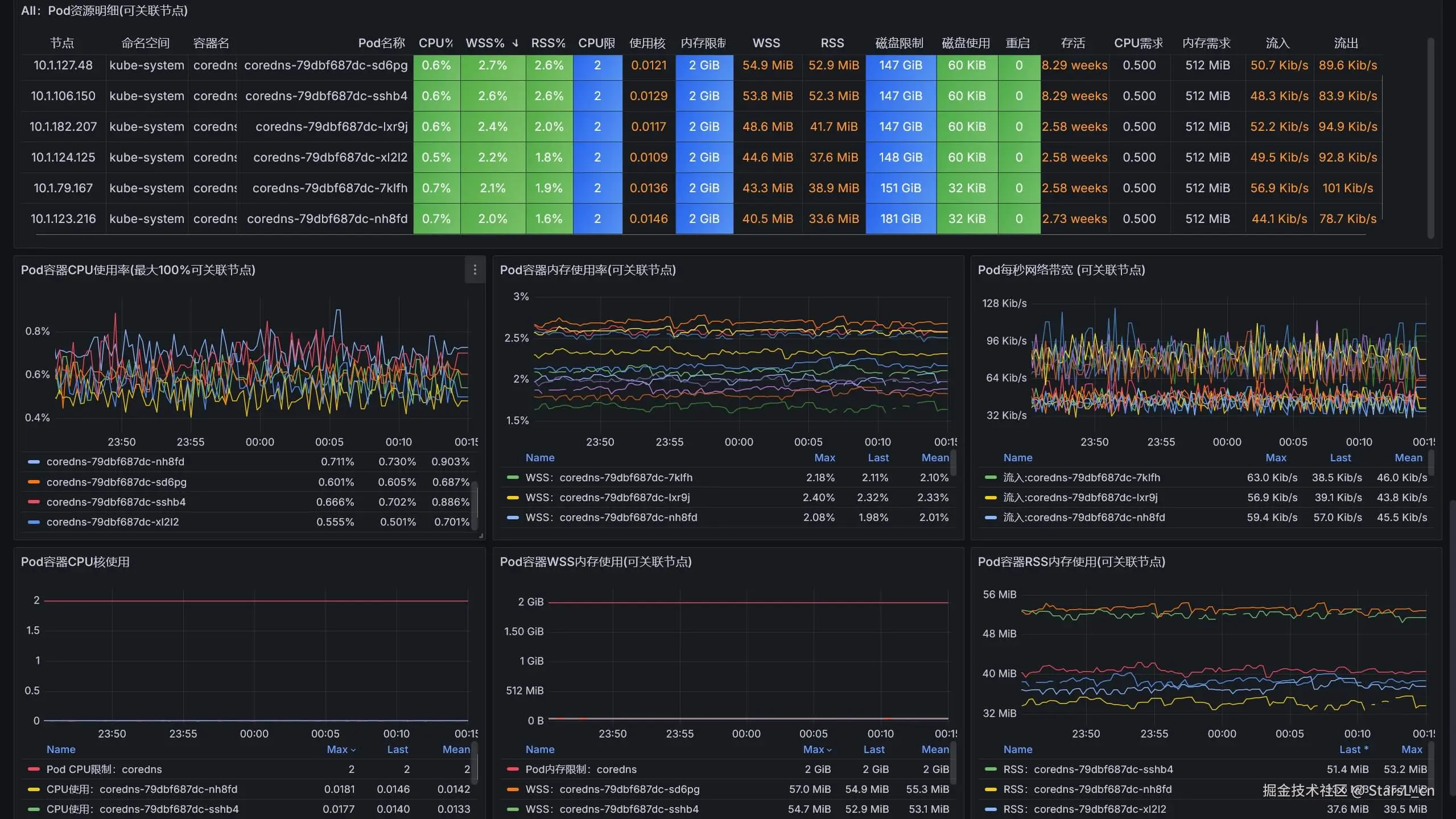
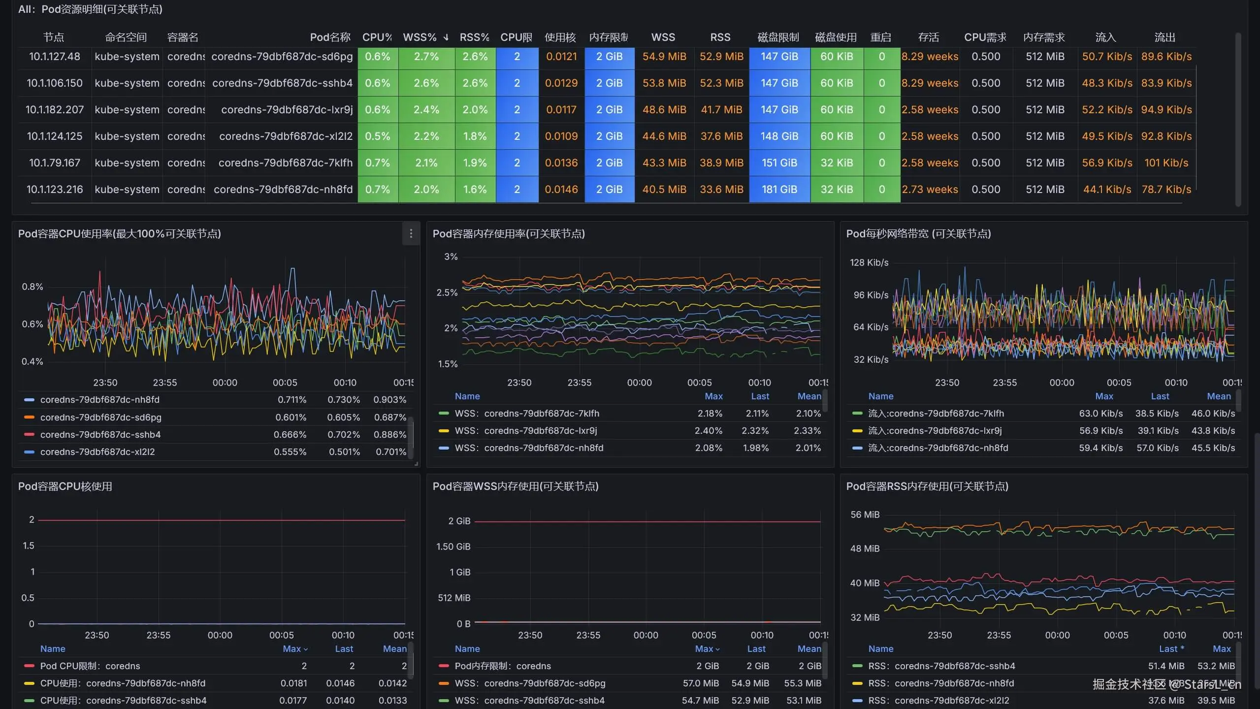
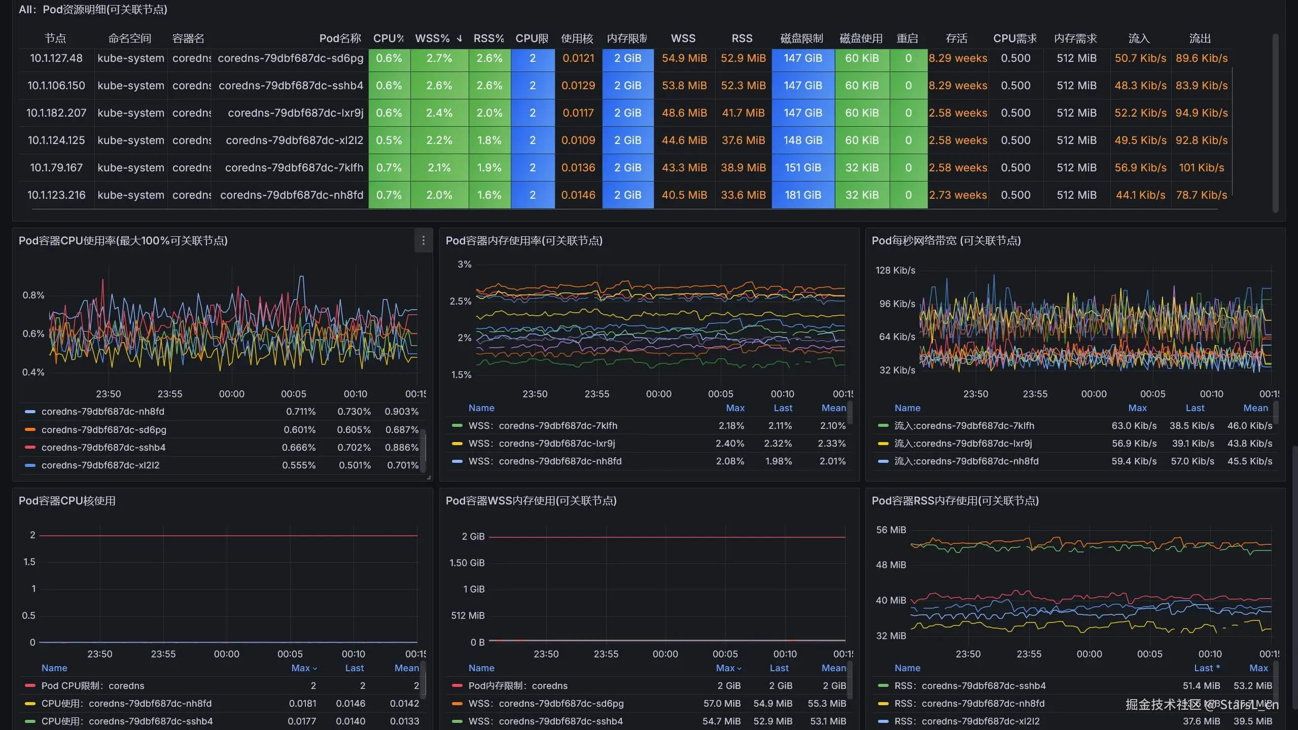
Pod资源明细

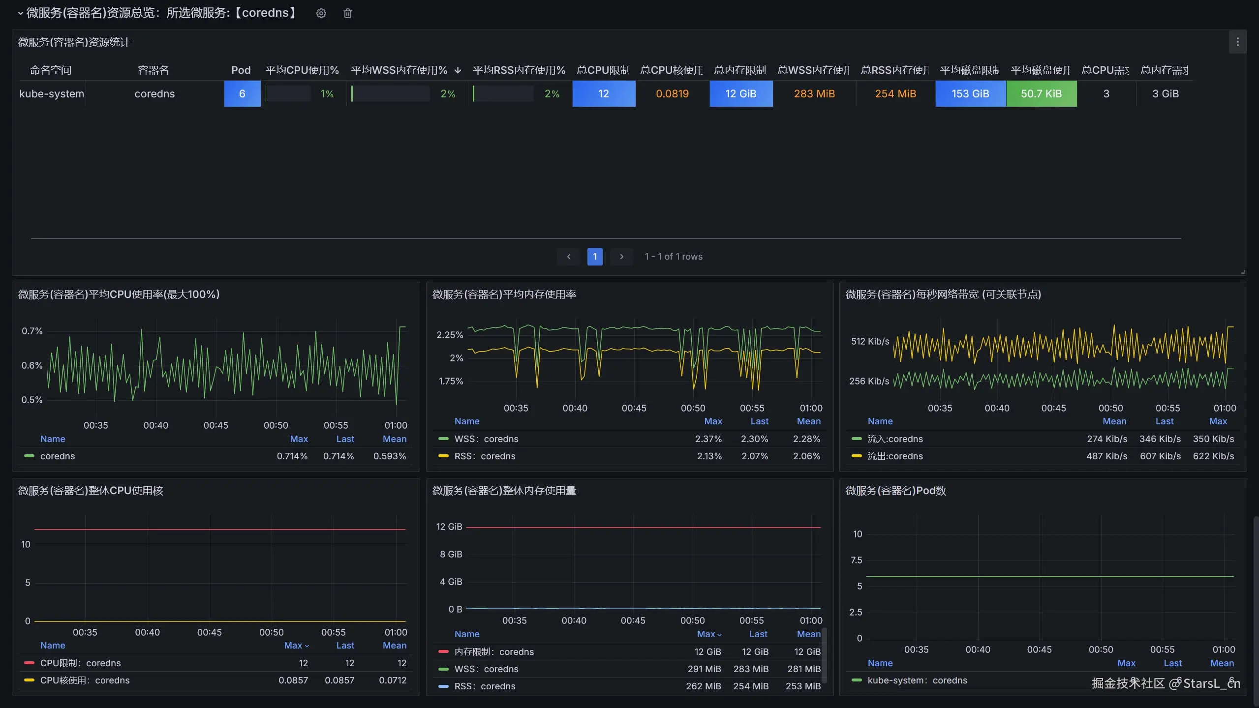
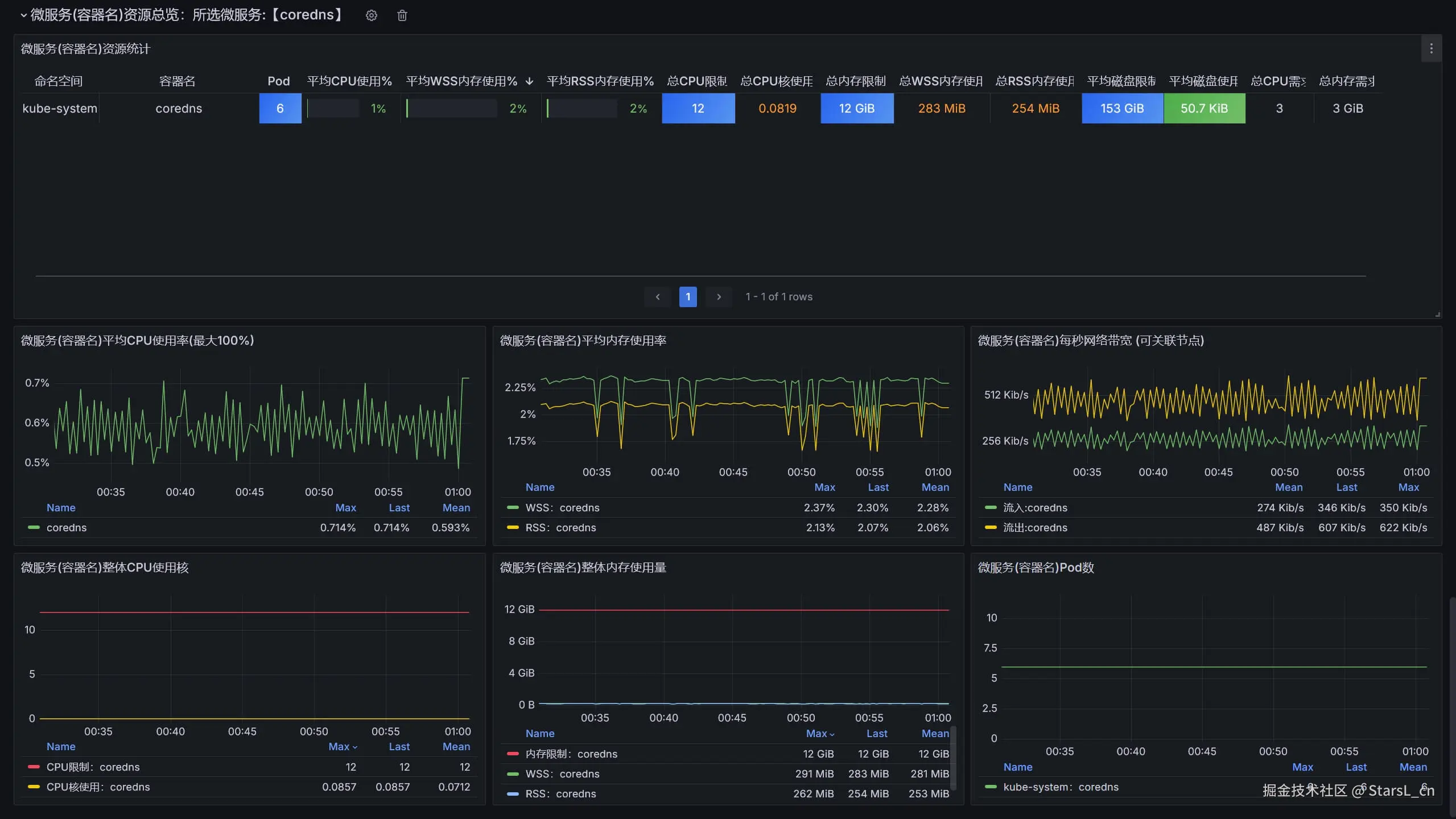
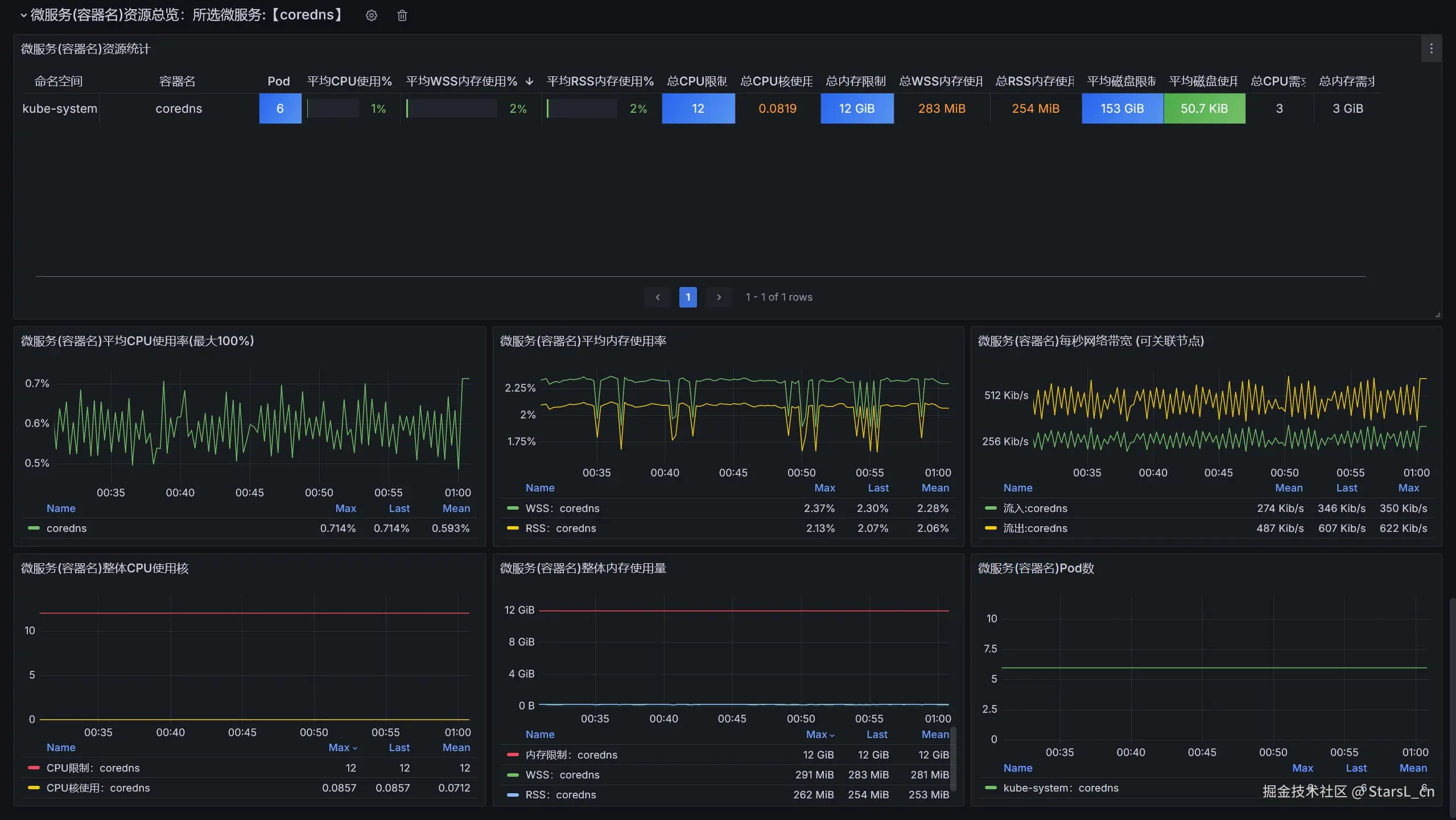
微服务资源明细

kube-state-metrics部署说明:

  • kube-state-metrics部署在ops-monit命名空间
  • 选择适合K8S版本的kube-state-metrics,本仓库的kube-state-metrics镜像已经存放在阿里云.
  • 1.24以下版本的K8S安装kube-state-metrics_v2.3.0的都没问题,版本较新的K8S可以安装新版的kube-state-metrics,参考官方说明.
kubectl create namespace ops-monit
cd kube-state-metrics_vXXX
kubectl apply -f .

适合本看板的Prometheus K8S JOB配置参考

  • 说明: 本配置适合于Prometheus部署在K8S内的场景.
  • 注意: 关于节点名称的标签,因为cadvisor是使用instance,而kube-state-metrics是使用node;这样会导致节点信息表格中,没有统一的字段来连接各个查询,所以cadvisor的job下需要复制一个node标签。
    metric_relabel_configs:
    - source_labels: [instance]
      separator: ;
      regex: (.+)
      target_label: node
      replacement: $1
      action: replace
  • 以下是本看板必须的3个JOB配置
  • k8s-kubeletk8s-cadvisor JOB都是各节点的kubelet自带的指标.
  • kube-state-metrics JOB是安装的kube-state-metrics的指标.
  - job_name: 'k8s-kubelet'
    scheme: https
    tls_config:
      ca_file: /var/run/secrets/kubernetes.io/serviceaccount/ca.crt
    bearer_token_file: /var/run/secrets/kubernetes.io/serviceaccount/token
    kubernetes_sd_configs:
    - role: node
    relabel_configs:
    - target_label: __address__
      replacement: kubernetes.default.svc:443
    - source_labels: [__meta_kubernetes_node_name]
      regex: (.+)
      target_label: __metrics_path__
      replacement: /api/v1/nodes/${1}/proxy/metrics

  - job_name: 'k8s-cadvisor'
    scheme: https
    tls_config:
      ca_file: /var/run/secrets/kubernetes.io/serviceaccount/ca.crt
    bearer_token_file: /var/run/secrets/kubernetes.io/serviceaccount/token
    kubernetes_sd_configs:
    - role: node
    relabel_configs:
    - target_label: __address__
      replacement: kubernetes.default.svc:443
    - source_labels: [__meta_kubernetes_node_name]
      regex: (.+)
      target_label: __metrics_path__
      replacement: /api/v1/nodes/${1}/proxy/metrics/cadvisor
    metric_relabel_configs:
    - source_labels: [instance]
      separator: ;
      regex: (.+)
      target_label: node
      replacement: $1
      action: replace

  - job_name: kube-state-metrics
    kubernetes_sd_configs:
    - role: endpoints
      namespaces:
        names:
        - ops-monit
    relabel_configs:
    - source_labels: [__meta_kubernetes_service_label_app_kubernetes_io_name]
      regex: kube-state-metrics
      replacement: $1
      action: keep