Nginx UI:一款开源的Nginx可视化管理界面,让你轻松管理nginx的配置

9,933 阅读5分钟

嗨,大家好,我是小华同学,关注我们获得“最新、最全、最优质”开源项目工作学习方法

Nginx UI是由0xJackyHintay共同开发的一款Nginx网络管理界面。它旨在为Nginx提供一个易于使用的图形界面,让用户可以在线查看服务器状态、编辑配置文件、管理网站和证书等。

想要一睹为快?访问

https://demo.nginxui.com/

使用以下凭据登录:

  • 用户名:admin
  • 密码:admin

特色功能

Nginx UI拥有以下亮点功能:

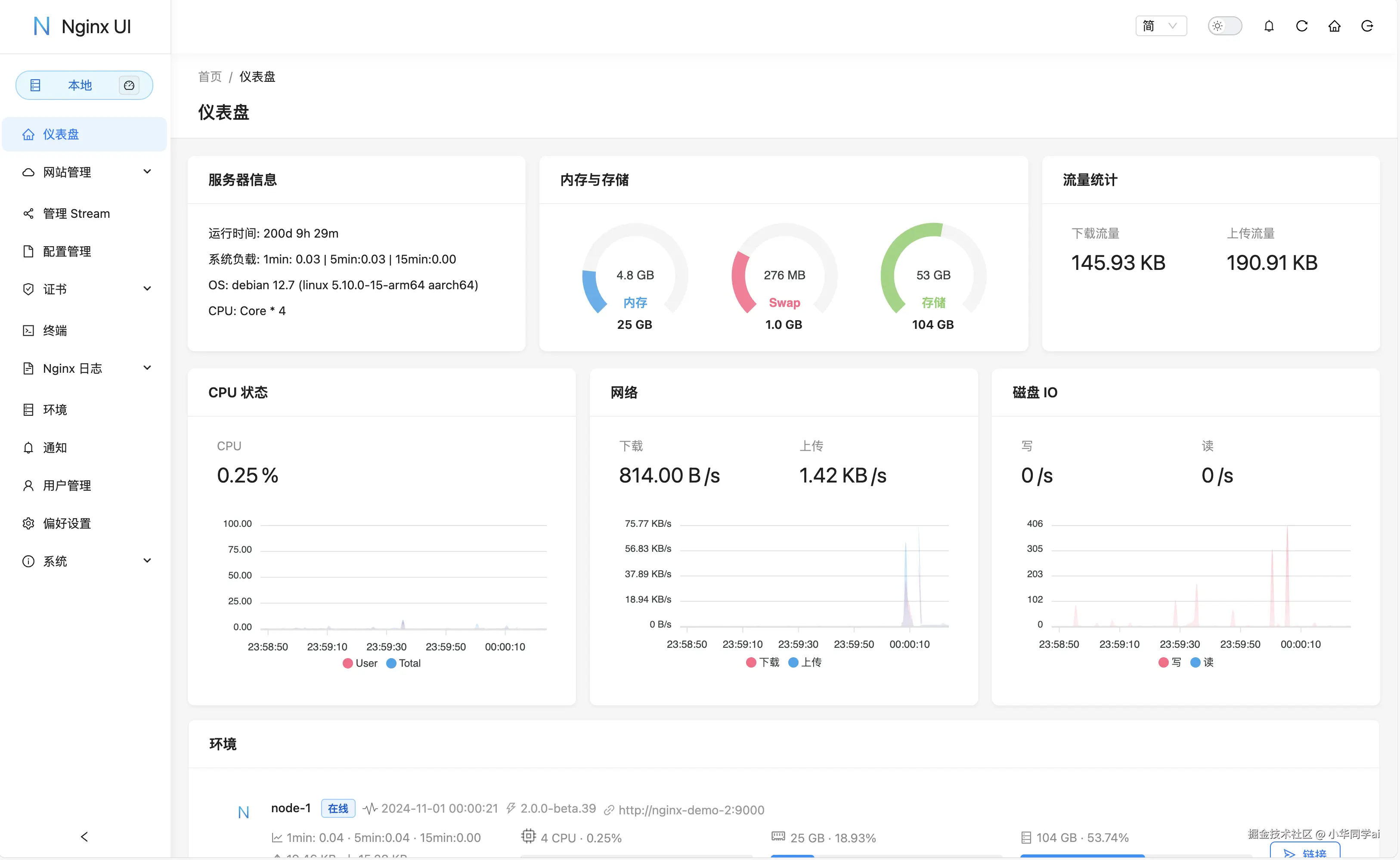
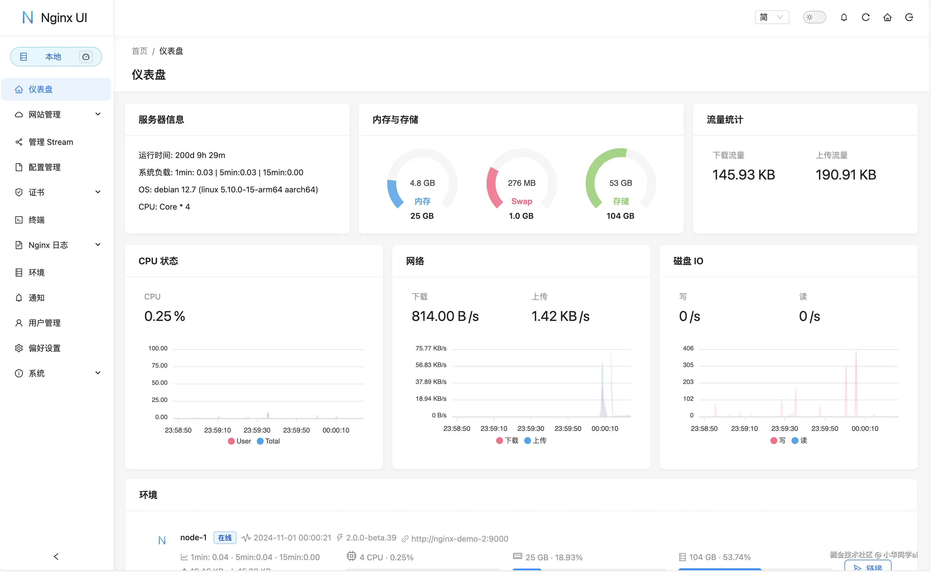
  • 在线监控服务器状态:实时查看服务器的CPU、内存、系统负载、磁盘使用率等关键指标。
  • 集成ChatGPT助手:直接在界面中与ChatGPT进行交互。
  • 一键申请和续签Let's Encrypt证书:简化SSL证书的管理流程。
  • 在线编辑Nginx配置文件:支持Nginx配置语法高亮,轻松管理和编辑配置文件。
  • 在线查看Nginx日志:方便地查看和分析Nginx的访问和错误日志。
  • 构建简单:使用Go和Vue开发,发行版本为单个可执行的二进制文件。
  • 自动测试和重载Nginx配置:保存配置后,自动测试配置文件的正确性并重载Nginx。
  • 高级命令行终端:基于网页浏览器的终端,支持执行系统命令。
  • 支持深色模式:界面风格适配深色模式,保护眼睛。
  • 自适应设计:无论在桌面还是移动设备上,都能提供良好的用户体验。

国际化

Nginx UI支持以下语言:

  • 英语
  • 简体中文
  • 繁体中文

我们欢迎您将项目翻译成任何语言。

构建基础

Nginx UI基于以下技术和框架构建:

入门指南

使用前注意

Nginx UI 遵循Debian的网页服务器配置文件标准。创建的网站配置文件将会放置于Nginx配置文件夹(自动检测)下的 sites-available 中,启用后的网站将会创建一份配置文件软连接到 sites-enabled 文件夹。如果您使用的是非Debian(及Ubuntu)系统,可能需要调整Nginx配置文件的组织方式。

安装

Nginx UI支持多种平台,包括但不限于macOS、Linux、FreeBSD、OpenBSD、Dragonfly BSD和Openwrt。您可以在最新发行版中下载预构建的二进制文件,或者使用Linux安装脚本

使用方法

第一次运行Nginx UI时,请在浏览器中访问 http://<your_server_ip>:<listen_port> 完成配置。

通过执行文件运行

在终端中运行Nginx UI:

./nginx-ui

或在后台运行:

nohup ./nginx-ui -config app.ini &

使用以下命令停止Nginx UI:

kill -9 $(ps -aux | grep nginx-ui | grep -v grep | awk '{print $2}')

使用Systemd

如果使用Linux安装脚本,Nginx UI将作为 nginx-ui 服务安装在systemd中。使用以下命令控制:

  • 启动:systemctl start nginx-ui
  • 停止:systemctl stop nginx-ui
  • 重启:systemctl restart nginx-ui

使用Docker

使用以下命令运行Nginx UI Docker镜像:

docker run -dit \
  --name=nginx-ui \
  --restart=always \
  -e TZ=Asia/Shanghai \
  -v /mnt/user/appdata/nginx:/etc/nginx \
  -v /mnt/user/appdata/nginx-ui:/etc/nginx-ui \
  -p 8080:80 -p 8443:443 \
  uozi/nginx-ui:latest

请注意,映射到 /etc/nginx 的目录必须为空文件夹。

手动构建

对于没有官方构建版本的平台,可以尝试手动构建。请确保安装了Make、Golang 1.23+和node.js 21+。

构建前端

app 目录中执行以下命令:

npm install
npm run build

构建后端

回到项目根目录,执行以下命令:

go build -tags=jsoniter -ldflags "$LD_FLAGS -X 'github.com/0xJacky/Nginx-UI/settings.buildTime=$(date +%s)'" -o nginx-ui -v main.go

Linux安装脚本

使用以下命令安装或升级Nginx UI:

bash <(curl -L -s https://mirror.ghproxy.com/https://raw.githubusercontent.com/0xJacky/nginx-ui/master/install.sh) install -r https://mirror.ghproxy.com/

默认监听端口为 9000,HTTP Challenge端口为 9180。如果需要修改,请编辑 /usr/local/etc/nginx-ui/app.ini 并重启服务。

使用以下命令卸载Nginx UI:

bash <(curl -L -s https://mirror.ghproxy.com/https://raw.githubusercontent.com/0xJacky/nginx-ui/master/install.sh) remove

Nginx反向代理配置示例

以下是一个Nginx反向代理配置的示例:

server {
    listen          80;
    listen          [::]:80;
    server_name     <your_server_name>;
    rewrite ^(.)$  https://$host$1 permanent;
}

map $http_upgrade $connection_upgrade {
    default upgrade;
    ''      close;
}

server {
    listen  443       ssl;
    listen  [::]:443  ssl;
    http2   on;
    server_name         <your_server_name>;
    ssl_certificate     /path/to/ssl_cert;
    ssl_certificate_key /path/to/ssl_cert_key;

    location / {
        proxy_set_header    Host                $host;
        proxy_set_header    X-Real-IP           $remote_addr;
        proxy_set_header    X-Forwarded-For     $proxy_add_x_forwarded_for;
        proxy_set_header    X-Forwarded-Proto   $scheme;
        proxy_http_version  1.1;
        proxy_set_header    Upgrade             $http_upgrade;
        proxy_set_header    Connection          $connection_upgrade;
        proxy_pass          http://127.0.0.1:9000/;
    }
}

界面效果

image.png

image.png

image.png

相似项目

Nginx Admin

Nginx Admin 是一个基于PHP的Nginx管理界面。它提供了基本的Nginx配置文件管理和服务器状态监控功能。

  • 优点:易于安装,界面简洁。
  • 缺点:功能相对有限,安全性较低。

Nginx Proxy Manager

Nginx Proxy Manager 是一个基于Python的Nginx代理管理工具。它允许用户通过Web界面管理Nginx代理服务器。

  • 优点:支持多用户访问,功能丰富。
  • 缺点:需要额外的Nginx配置,学习曲线较陡峭。

Nginx UI

Nginx UI 是一个现代化的Nginx管理界面,提供了丰富的功能和直观的操作体验。

  • 优点:功能全面,支持在线编辑配置文件,界面美观,易于使用。
  • 缺点:需要一定的系统资源,对新手友好度有待提高。

总结

在选择Nginx管理工具时,建议根据实际需求和项目大小进行选择。Nginx UI作为一个功能全面的解决方案,适合需要高级配置和管理的用户。

项目地址

https://github.com/0xJacky/nginx-ui