为pve搭建一套告警服务

1,502 阅读7分钟

fengmian

前言

前几天,我在我的pve服务器上新装了一台虚拟机,启动后,发现设备的总内存占用比平常高,检查了下进程列表,发现是跑网站的那台虚拟机内存泄露了,已经连续8天内存占用超过80%了。

这样下去可不行,为了防止类似问题再发生,我决定在 PVE 上实现一套告警服务,实时监控每台虚拟机的运行状况,一旦发现异常,就通过邮件提醒我。

本文就跟大家分享下我的解决方案,欢迎各位感兴趣的开发者阅读本文。

方案设计

pve本身只提供了一些基础的API,会返回一些数据。因此我们需要借助第三方的工具来实现,我调研到的方案为:

  • prometheus-pve-exporter 用于将PVE的性能和状态指标暴露出来。
  • Prometheus 用于采集和存储监控数据,它会采集prometheus-pve-exporter提供的数据进行监控。
  • Alertmanager 用于处理 Prometheus触发的告警并发送邮件通知。
  • Grafana 用于可视化监控数据,它会读取prometheus-pve-exporter返回的数据,以图表的形式展现出来。

环境信息

本章节,我将列举当前设备的环境信息。

  • pve 7.4
  • prometheus-pve-exporter 3.4.5
  • Prometheus 2.55.0
  • Alertmanager 0.25..0
  • Grafana 11.3.0

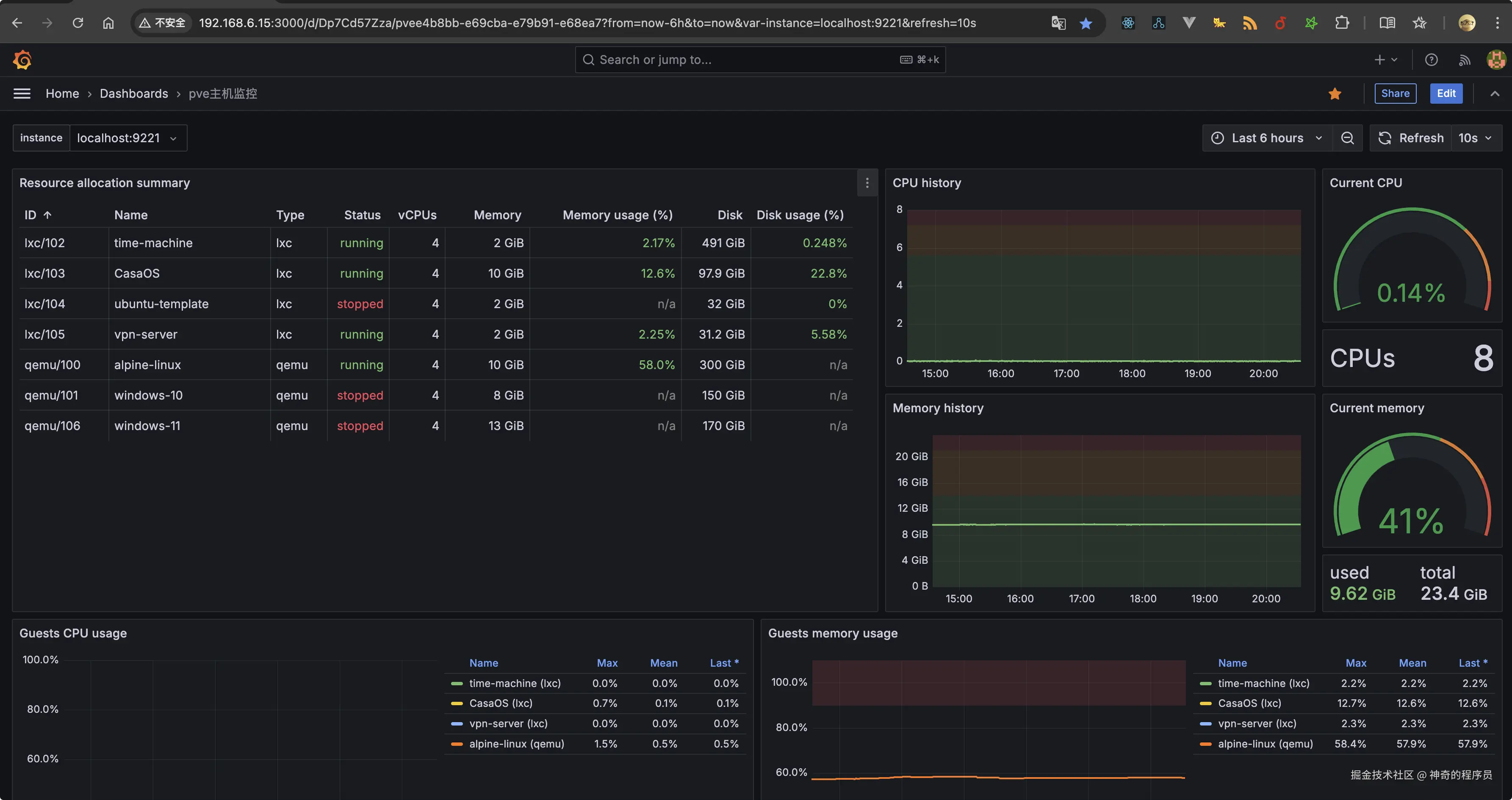
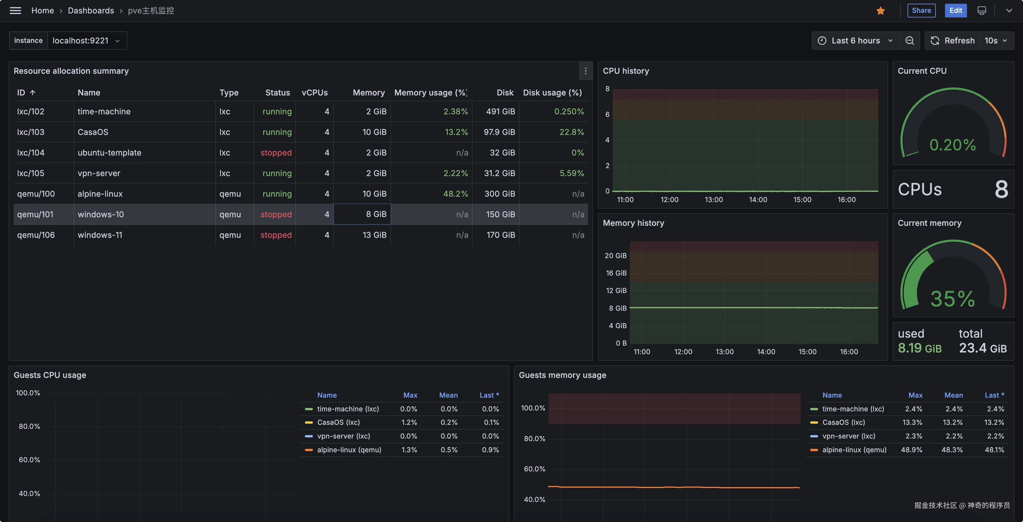
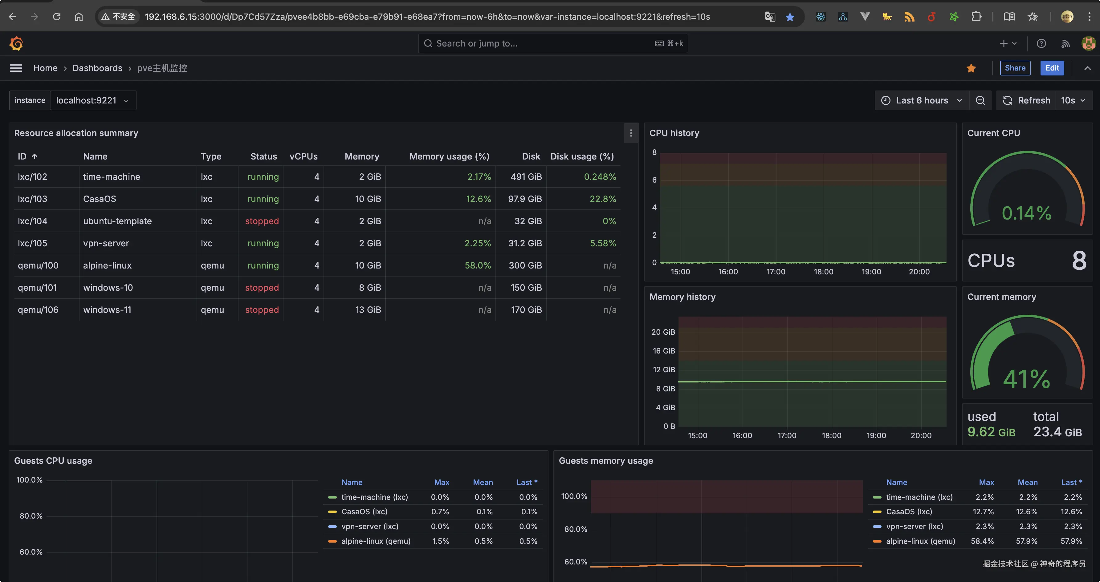
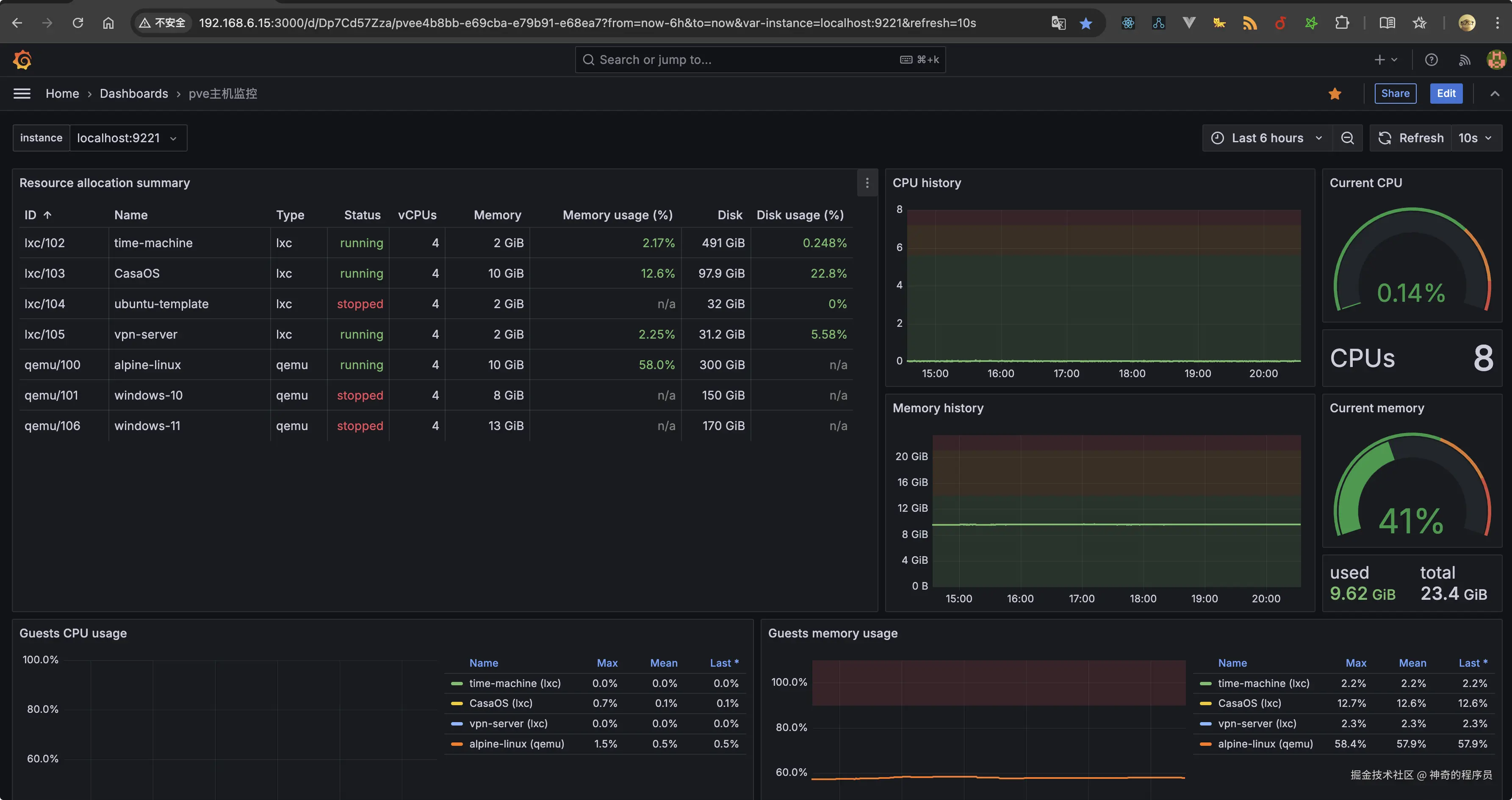
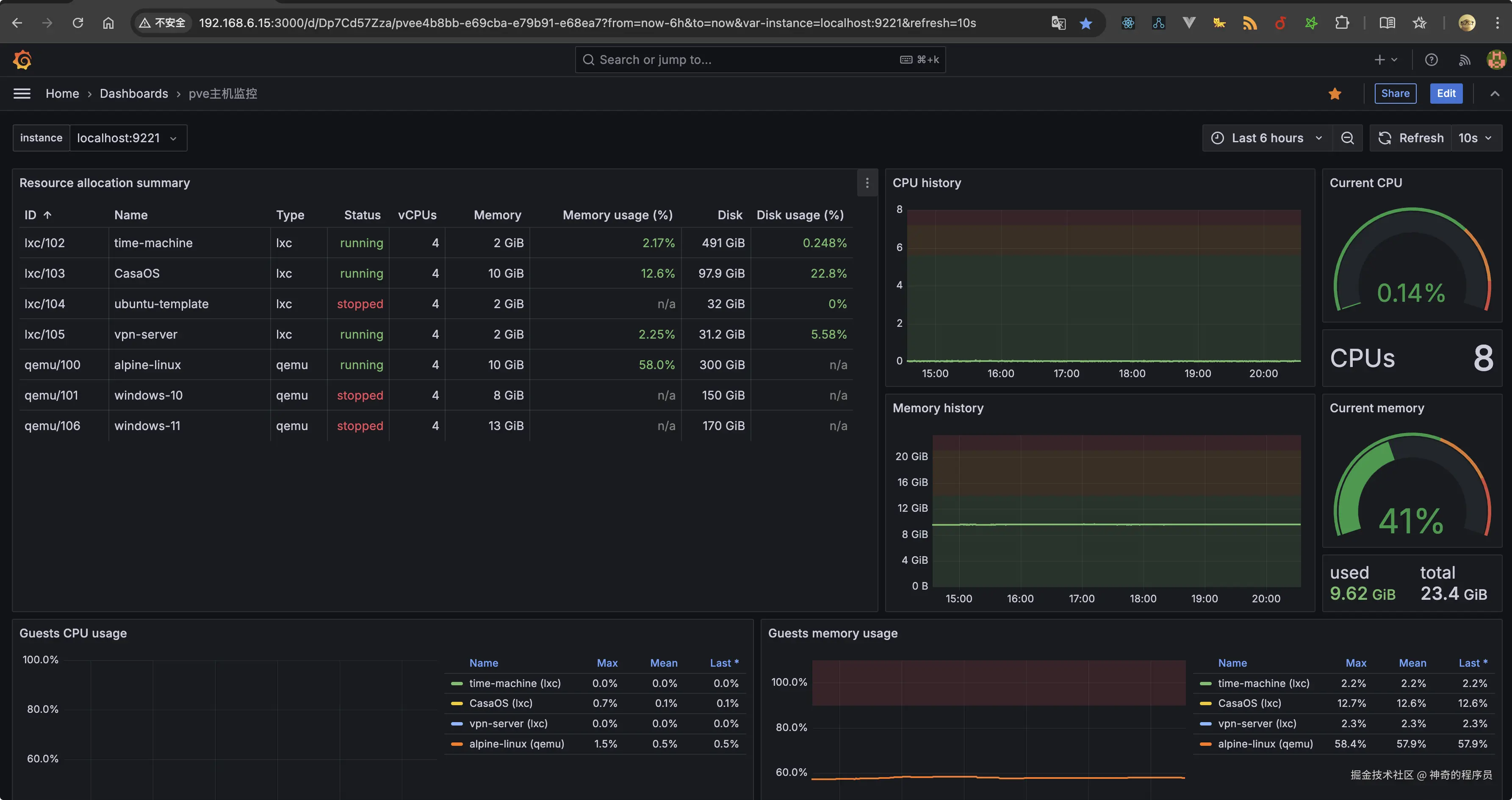
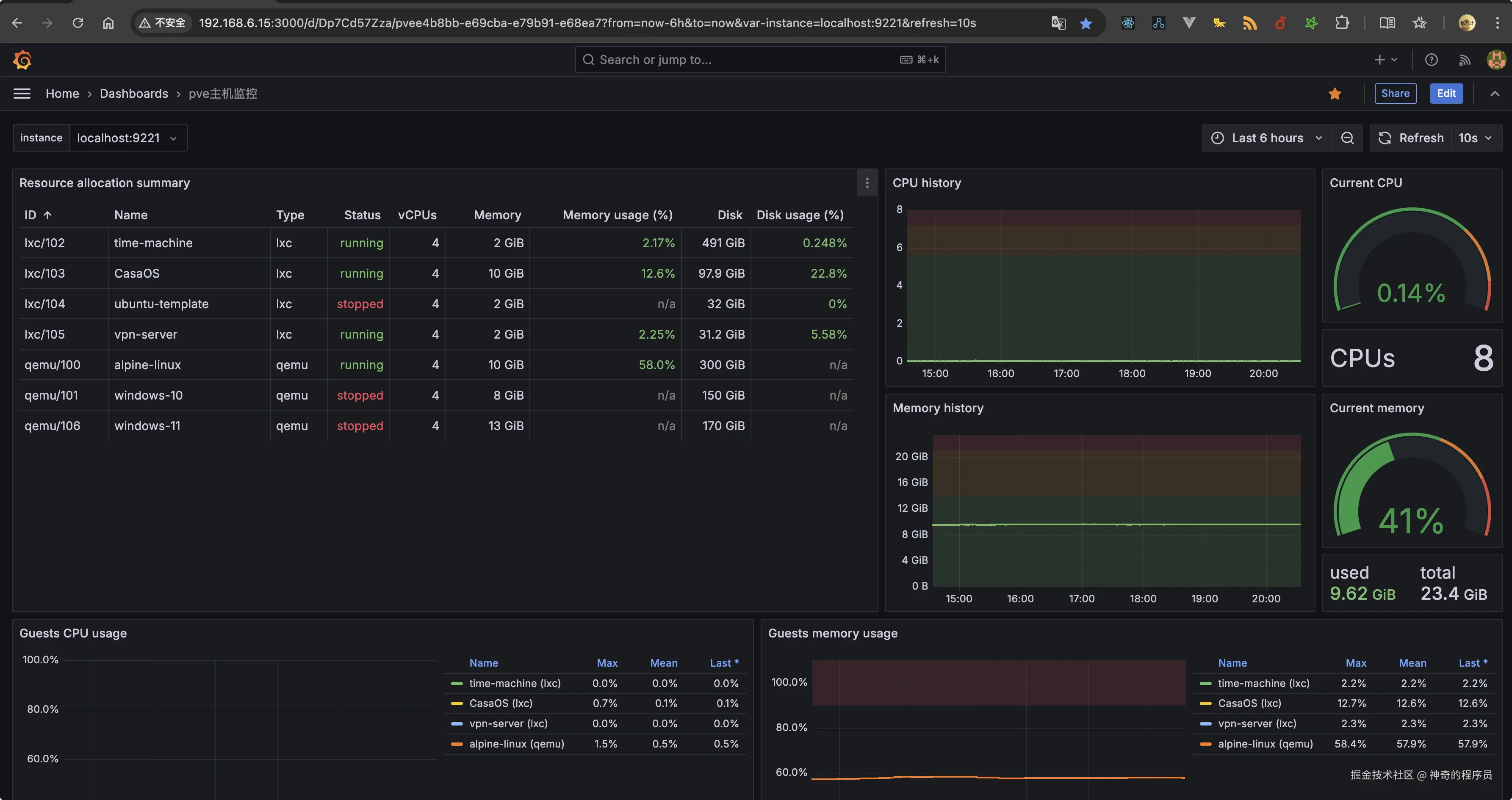
最终效果

给大家看一下我这套服务最终搭建好后的样子。

image-20241031203509192

image-20241031203852269

image-20241031204100424

image-20241031204407695

实现过程

本章节,我将分享此方案的具体实现过程。

配置prometheus-pve-exporter

该工具会将 PVE 的性能和状态指标暴露给 Prometheus 进行监控,通过ssh连接pve后台后,执行下述命令

  • 更新软件包,安装python3环境
apt update && apt upgrade -y
apt install python3 python3-pip -y
  • 安装 prometheus-pve-exporter
pip3 install prometheus-pve-exporter

安装成功后,文件会存储在/usr/local/bin/pve_exporter这个位置。

创建 PVE 监控用户

进入 PVE 的 Web 界面,创建一个用户专用于 Prometheus 监控:

  • 数据中心->用户->添加,用户名填写monitoring,领域选择:Proxmox VE authentication server,设置密码

image-20241031101606436

随后,为用户设置权限。

  • 数据中心 - 权限 - 添加 - 用户权限

image-20241031102727724

  • 路径选择/用户选择你刚才创建的,权限选择 PVEAuditor

image-20241031102823274

注意⚠️:此处的用户名你可以随意命名,这一步的用户名与密码会在后续的配置中用到。

创建配置文件

选择你熟悉的编辑器来创建,我这里使用的是nvim

nvim /etc/prometheus-pve-exporter/pve.yml

编辑文件,添加下述内容

default:
    user: monitoring@pve
    password: 你刚才设置的密码
    # Optional: set to false to skip SSL/TLS verification
    verify_ssl: false

注意⚠️:此处的user就是你刚才创建的那个用户名,但是要加上@pve,因为它隶属于pve群组下。

创建 Systemd 服务

prometheus-pve-exporter 创建一个 Systemd 服务,便于管理(启动、停止、重启、开机自启),同样的用你熟悉的编辑器来创建即可。

nvim /etc/systemd/system/prometheus-pve-exporter.service

添加下述内容:

[Unit]
Description=Proxmox Exporter
After=network.target

[Service]
ExecStart=/usr/local/bin/pve_exporter --config.file /etc/prometheus-pve-exporter/pve.yml --web.listen-address=:9221
Restart=always

[Install]
WantedBy=multi-user.target

保存并关闭文件,然后执行以下命令启动服务:

systemctl daemon-reload
systemctl start prometheus-pve-exporter
systemctl enable prometheus-pve-exporter

验证 Exporter 是否运行

通过systemctl status xxx来检查某个服务是否正常启动。

systemctl status prometheus-pve-exporter

如果正常运行,你能看到如下所示的输出,浏览器访问:http://<PVE_SERVER_IP>:9221/pve 就能看到数据了

image-20241031102427761

image-20241031212636153

配置Alertmanager

该工具用于发送邮件,执行以下命令来安装:

wget https://github.com/prometheus/alertmanager/releases/download/v0.25.0/alertmanager-0.25.0.linux-amd64.tar.gz
tar -xvzf alertmanager-0.25.0.linux-amd64.tar.gz
sudo mv alertmanager-0.25.0.linux-amd64/alertmanager /usr/local/bin/

创建 Alertmanager 配置文件:

nvim /etc/alertmanager/alertmanager.yml

添加下述内容:

  • smtp_smarthost 为邮箱的服务器地址
  • smtp_from 为发件人地址
  • smtp_auth_username 为发件人的登陆用户名
  • smtp_auth_password 为发件人的登陆授权码
  • smtp_require_tls qq邮箱用465端口的话,需要将其设置为false
global:
  smtp_smarthost: 'smtp.qq.com:465'
  smtp_from: 'xxx@qq.com'
  smtp_auth_username: 'xxx@qq.com'
  smtp_auth_password: 'xxxxx'
  smtp_require_tls: false
  # smtp_tls: true

route:
  receiver: 'email'

receivers:
  - name: 'email'
    email_configs:
      - to: '1195419506@qq.com'
        send_resolved: true

创建 systemd 服务文件

nvim /etc/systemd/system/alertmanager.service

添加下述内容:

[Unit]
Description=Alertmanager Service
After=network.target

[Service]
ExecStart=/usr/local/bin/alertmanager --config.file=/etc/alertmanager/alertmanager.yml
Restart=always

[Install]
WantedBy=multi-user.target

重载配置,启动服务,添加开机自启

systemctl daemon-reload
systemctl enable alertmanager
systemctl start alertmanager

最后,我们验证下Alertmanager 是否正常运行,访问 http://<你的PVE主机IP>:9093,你将看到 Alertmanager 的 Web 界面。

image-20241031213637466

创建告警规则

选择你熟悉的编辑器来创建,我这里使用的是nvim

nvim /etc/prometheus/alert.rules.yml

你可以按照你的需求去写相应的告警规则,此处以我的需求为例,我要监控ID为100的虚拟机,如果内存占用在80%以上且持续2分钟,就触发。

  • alert 邮件发送时的标题
  • expr 为要执行的PromQL表达式
  • for 为持续时间
  • annotations 为邮件的具体内容
groups:
  - name: node_alerts
    rules:
      - alert: "web服务器内存使用率过高"
        expr: 100 * (pve_memory_usage_bytes{id="qemu/100"} / pve_memory_size_bytes{id="qemu/100"}) > 80
        for: 2m
        labels:
          severity: critical
        annotations:
          summary: "alpine-linux虚拟机已使用 ({{ $value }}%的内存)"
          description: "虚拟机ID为100,内存使用率已超过 80%,请检查进程情况。"

注意⚠️:这里创建的告警规则会在Prometheus的配置文件里被引用。

配置Prometheus

该工具用于采集prometheus-pve-exporter提供的数据并进行监控。进入pve的后台,执行以下命令来安装 :

apt update && apt install prometheus -y

随后,编辑 Prometheus 的配置文件。

nvim /etc/prometheus/prometheus.yml

添加下述内容, Pve Exporter 作为数据来源:

global:
  scrape_interval: 15s     # 每 15 秒采集一次数据
  evaluation_interval: 15s # 每 15 秒评估一次规则

  external_labels:
    monitor: 'example'

# Alertmanager 配置
alerting:
  alertmanagers:
    - static_configs:
        - targets: ['localhost:9093']

# 加载告警规则文件
rule_files:
  - "/etc/prometheus/alert.rules.yml"

# 采集配置
scrape_configs:
  # Prometheus 自身的监控
  - job_name: 'prometheus'
    static_configs:
      - targets: ['localhost:9090']

  # 监控 PVE 主机
  - job_name: 'node'
    static_configs:
      - targets: ['localhost:9221']
    metrics_path: /pve
    params:
      module: [default]
      cluster: ['1']
      node: ['1']

重启 Prometheus 服务。

systemctl daemon-reload
systemctl reload prometheus
systemctl restart prometheus

最后,在浏览器访问:http://<PVE_SERVER_IP>:9090 就能看到它的web面板了。

image-20241031225918277

配置Grafana

进入pve后台,执行下述命令。

apt install -y software-properties-common
add-apt-repository "deb https://packages.grafana.com/oss/deb stable main"
wget -q -O - https://packages.grafana.com/gpg.key | apt-key add -
apt update && apt install grafana -y

安装成功后,执行下述命令来启动服务并添加到开机自启项里。

systemctl start grafana-server
systemctl enable grafana-server

通过浏览器访问http://<PVE主机IP>:3000,默认账号为 admin,密码为 admin

添加Prometheus 数据源

在 Grafana 的 Web 界面中,进入 Connections -> Data Sources,添加 Prometheus 数据源,URL 填写为 http://localhost:9090

image-20241031224616744

image-20241031224735702

image-20241031224639535

添加Dashboards

找到Home-Dashboards,点击new,选择Import

image-20241103164343422

在打开的界面中,填写下述链接:

https://grafana.com/api/dashboards/10347/revisions/5/download

image-20241103164525541

按照自己的需求填写配置名、选择数据源,最后导入即可。

image-20241103164814005

导入成功后,你将看到下述页面。

image-20241103165010535

测试和验证告警服务

通过stress工具可以模拟高内存占用,如果未安装的话,需执行下述命令来安装。

apt install stress

运行以下命令人为增加系统内存占用

  • 增加5G内存占用,持续130s
stress --vm 1 --vm-bytes 5G --timeout 130s

不出意外的话,你将会收到Alertmanager发出的邮件,在 Prometheus 的 Web 界面中,Alerts标签下也会收到告警消息。

服务地址

本章节我们来归纳下这4个服务的的访问地址:

  • prometheus-pve-exporter http://<PVE_SERVER_IP>:9221/pve
  • Alertmanager http://<你的PVE主机IP>:9093
  • Prometheus http://<你的PVE主机IP>:9090
  • Grafana http://<PVE主机IP>:3000

写在最后

至此,文章就分享完毕了。

我是神奇的程序员,一位前端开发工程师。

如果你对我感兴趣,请移步我的个人网站,进一步了解。

  • 文中如有错误,欢迎在评论区指正,如果这篇文章帮到了你,欢迎点赞和关注😊
  • 本文首发于神奇的程序员公众号,未经许可禁止转载💌