基于大数据 Python+Vue 智慧学生校舍宿舍公寓系统(源码+LW+部署讲解+数据库)

119 阅读3分钟

!!!!!!!!!

会持续一直更新下去 有问必答 一键收藏关注不迷路

源码 获取pan.baidu.com/s/1aRpOv3f2… 提取码: jf1d

!!!!!!!!!

项目介绍

在快速发展的社会中,教育领域也在不断进步。为了提高教学效率和学生的学习体验,越来越多的学校选择利用互联网进行线上管理各种事务,通过线上管理学习资源推送系统也就应运而生。他们不仅希望页面简单大方,还希望操作方便,可以快速锁定他们需要的学习资源推送方式。基于这种情况,我们需要这样一个界面简单大方、功能齐全的系统来解决用户问题,满足用户需求。

主要功能包括:

  1. 教师信息管理:添加、删除、更新教师信息。
  2. 学生信息管理:添加、删除、更新学生信息。
  3. 课程资源管理:上传、下载、更新课程资源。
  4. 学习进度跟踪:记录学生的学习进度和成绩。
  5. 在线测试与评估:提供在线测试和自动评估功能。
  6. 通知公告管理:发布和管理通知公告。
  7. 用户反馈收集:收集用户反馈并进行统计分析。
  8. 数据分析与报告生成:生成学习数据报告,帮助教师了解学生的学习情况。
  9. 权限管理:不同角色(如管理员、教师、学生)拥有不同的操作权限。

功能介绍:

学习资源推送管理系统分为六个部分,即管理员管理、教师管理、学生管理、课程资源管理、学习进度跟踪和在线测试与评估。该系统是根据用户的实际需求开发的,贴近生活。从管理员处获得的指定账号和密码可用于进入系统和使用相关的系统应用程序。管理员拥有最大的权限,其次是教师和学生。管理员一般负责整个系统的运行维护和总体协调。

技术栈

1.运行环境:python3.7/python3.7

2.IDE环境:pycharm+mysql8.0;

3.数据库工具:Navicat15

技术栈

后端:python+django

前端:vue+CSS+JavaScript+jQuery+elementui

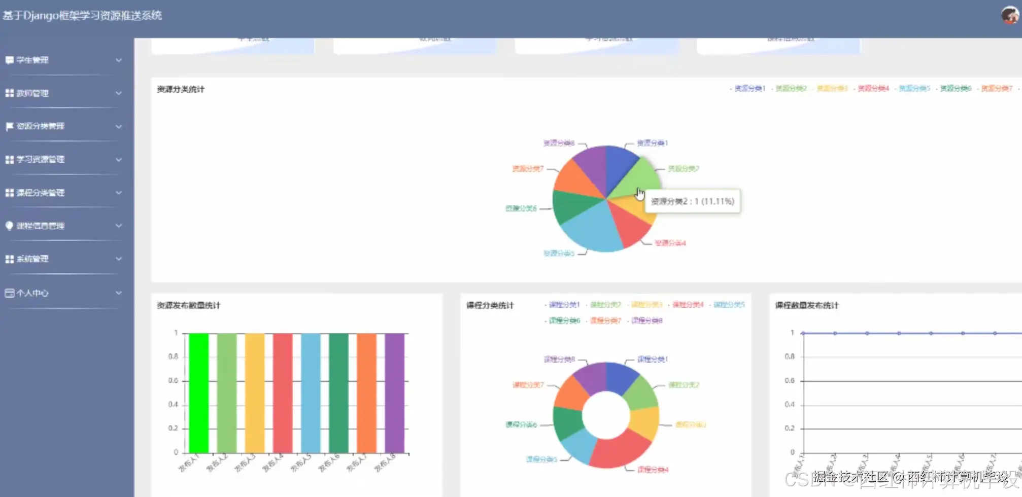
项目截图

编辑

编辑

编辑

编辑

编辑

核心代码

  • coding:utf-8author:ilaimport click,py_compile,os from configparser import ConfigParser from configs import configs from utils.mysqlinit import Create_Mysql from api import create_app from api.exts import db from api.models.user_model import * from api.models.config_model import * from api.models.brush_model import * @click.group()def sub():pass@click.command()@click.option("-v", default=0.1, type=float)def verr(v):VERSION = 0.1 click.echo("py sub system version:{}".format(v)) @click.command()def run(): app = create_app(configs) app.debug = configs['defaultConfig'].DEBUG app.run( host=configs['defaultConfig'].HOST, port=configs['defaultConfig'].PORT, threaded=configs['defaultConfig'].threaded, processes=configs['defaultConfig'].processes ) @click.command()def create_all(): app = create_app(configs)with app.app_context():print("creat_all") db.create_all() @click.command()@click.option("--ini", type=str)def initsql(ini): cp = ConfigParser() cp.read(ini) sqltype = cp.get("sql", "type") database= cp.get("sql", "db")if sqltype == 'mysql': cm = Create_Mysql(ini) cm.create_db("CREATE DATABASE IF NOT EXISTS {} /*!40100 DEFAULT CHARACTER SET utf8 */ ;".format(database))with open("./db/mysql.sql", encoding="utf8") as f: createsql = f.read() createsql = "DROP TABLE"createsql.split('DROP TABLE', 1)[-1] cm.create_tables(createsql.split(';')[:-1]) cm.conn_close()elif sqltype == 'mssql': cm = Create_Mysql(ini) cm.create_db("CREATE DATABASE IF NOT EXISTS {} DEFAULT CHARACTER SET utf8 COLLATE utf8_general_ci;".format(database))with open("./db/mssql.sql", encoding="utf8") as f: createsql = f.read() createsql = "DROP TABLE"createsql.split('DROP TABLE', 1)[-1] cm.create_tables(createsql.split(';')[:-1]) cm.conn_close()else:print('请修改当前面目录下的config.ini文件') @click.command()@click.option("--py_path", type=str)def compile(py_path):print("py_path====>",py_path) py_compile.compile(py_path) @click.command()def replace_admin(): filePath=os.path.join(os.getcwd(),"api/templates/front/index.html")if os.path.isfile(filePath):print(filePath)with open(filePath,"r",encoding="utf-8") as f: datas=f.read() datas=datas.replace('baseurl+"admin/dist/index.html#"','"``http://localhost:8080/admin``"') datas=datas.replace('baseurl+"admin/dist/index.html#/login"','"``http://localhost:8080/admin``"') with open(filePath,"w",encoding="utf-8") as f: f.write(datas) sub.add_command(verr) sub.add_command(run,"run") sub.add_command(create_all,"create_all") sub.add_command(initsql,"initsql") sub.add_command(replace_admin,"replace_admin") if name == "__main__": sub()

获取源码

!!!!!!!!!

源码 获取pan.baidu.com/s/1aRpOv3f2… 提取码: jf1d

!!!!!!!!!