node-export+prometheus+grafana可视化服务器监控

313 阅读1分钟

以下所有工具都通过docker-compose安装,docker、docker-compose请自行安装。

node-exporter安装

version: '3.1'
services:
  node_exporter:
    image: registry.cn-shanghai.aliyuncs.com/mamy-ns/node-exporter
    container_name: node_exporter
    command:
    - '--path.rootfs=/host'
    pid: host
    restart: unless-stopped
    environment:
    - TZ=Asia/Shanghai
    ports:
    - 9100:9100
    volumes:
    - '/:/host:ro,rslave'

启动node-exporter

docker-compose up -d

image.png

点击Metrics

image.png

prometheus安装

创建两个文件夹,分别存放prometheus数据和配置文件

mkdir -p /data/prometheus/data
mkdir -p /data/prometheus/config

创建prometheus配置文件prometheus.yml, 并将其放在/data/prometheus/config文件夹中

global:
  scrape_interval:     15s
  evaluation_interval: 15s

# Alertmanager configuration
# alerting:
#   alertmanagers:
#   - static_configs:
#     - targets: ['192.168.0.106:9093']
#       - alertmanager:9093

# Load rules once and periodically evaluate them according to the global 'evaluation_interval'.
# rule_files:
#   - "node_down.yml"
#   - "first_rules.yml"
#   - "second_rules.yml"

# A scrape configuration containing exactly one endpoint to scrape:
# Here it's Prometheus itself.
scrape_configs:
config.
  - job_name: 'prometheus'
    static_configs:
      - targets: ['192.168.101.10:9100'] # node-exporter地址

prometheus安装yml

version: '3.1'
services:
  prometheus:
    image: registry.cn-shanghai.aliyuncs.com/mamy-ns/prometheus
    container_name: prometheus
    hostname: prometheus
    restart: always
    command:
      - '--config.file=/etc/prometheus/prometheus.yml'
      - '--storage.tsdb.path=/prometheus'
    volumes:
      - /data/prometheus/config/prometheus.yml:/etc/prometheus/prometheus.yml
      - /data/prometheus/data:/prometheus
    ports:
      - '9090:9090'

启动prometheus

docker-compose up -d

image.png

grafana安装

version: '3.1'
services:
  grafana:
    image: registry.cn-shanghai.aliyuncs.com/mamy-ns/grafana
    container_name: grafana
    hostname: grafana
    restart: always
    ports:
      - '3000:3000'

访问默认密码admin/admin

配置数据源,填写prometheus访问地址

image.png

配置面板

image.png

官方模版地址

这里我们使用ID为8919的模版,导入后填写名称、选择数据源,点击import

image.png

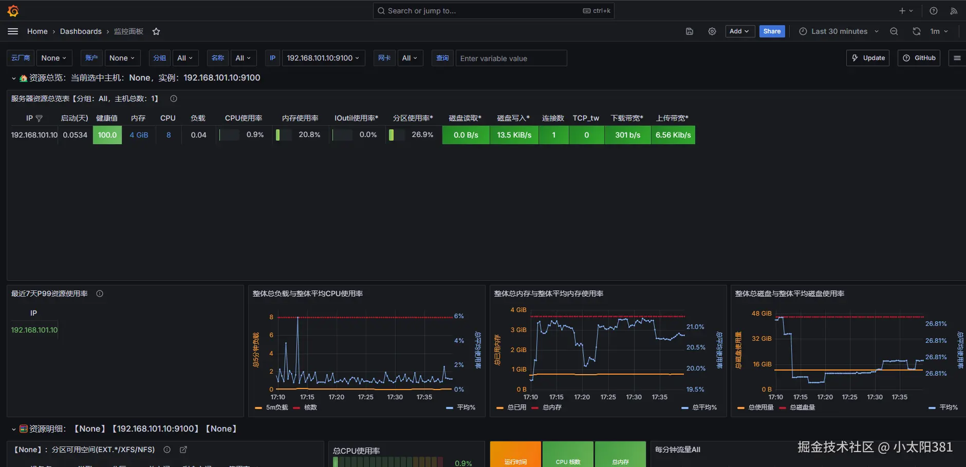
最后效果

image.png

image.png

创作不易,您的赏识是我前进的动力!

收款码.png