.NET 8.0 + Vue 3 新框架 注重用户体验

910 阅读3分钟

前言

互联网时代,用户体验已成为评价软件产品成功与否的重要标准之一。

为了应对这一趋势,给大家推荐一款专为提升用户体验而设计的Web开源框架。

本框架使用最新版本.NET 8的所有强大功能,还特别简化开发流程,增强系统性能,并确保用户能够享受到流畅且直观的使用体验。

项目介绍

Yi框架是一款.NET 8 设计的开源 Web 应用框架,其设计理念与SqlSugar一样,提供优质的用户体验。

不管是在学习.NET 8还是SqlSugar的过程中,或是进行项目的二次开发时,Yi框架都能成为我们的得力帮手。

作为集大成之作,Yi框架不仅吸收了现有优秀框架的优点,更在此基础上进行了创新与优化。

项目理念

谁说Abp复杂?谁说DDD难?打破常规,化繁为简,新人入门,项目二开,最佳方式之一

一百个人,就有一百种DDD,Yi框架不一定是极度严格的DDD,而是站在巨人的肩膀上,经过极多项目的提炼,摸索出一种最佳实践

优雅的进行快速开发,通常,简单程度与优雅程度不可兼得,Yi框架并不一昧的追求极致的解耦,会站在用户使用角度上,在使用难易度进行考虑衡量

一个面向用户的快速开发后端框架

在真正的使用过,你会明白这一点,极致的简单,也是优雅的一种体现。

项目特点

1、面向用户的后端框架

Yi框架简单易用,适用于小型、中型及企业级项目。

2、内置源码,方便二次开发

框架直接内置源码,不打包,非常适合二次开发和改造。

3、内置通用模块

内置大量通用场景模块,加速开发进程。

4、支持分布式及微服务

优雅支持分布式及微服务架构,确保灵活性和可扩展性。

项目技术

1、后端

使用 ASP.NET Core 8.0,集成ABP vNext(动态API、模块化、多租户、本地缓存、分布式缓存、事件总线),JWT鉴权,Serilog日志,Autofac依赖注入,Mapster对象映射,SqlSugarCore ORM,Quartz.NET后台任务;

2、前端

采用Vue 3框架,使用axios处理异步请求,ECharts图表展示,Element Plus UI组件库,Pinia状态管理,vue-router路由管理,Vite打包工具;

3、运维

使用Nginx部署,GitLab + Jenkins进行CI/CD,Harbor作为Docker registry。

业务模块

RABC权限管理系统(用户管理、角色管理、菜单管理、部门管理、岗位管理、字典管理、参数管理、用户在线、操作日志、登录日志、定时任务、缓存列表、服务监控,采用Ruoyi前端)

BBS社区论坛系统(文章功能、板块功能、主题功能、个人中心、授权中心、权限管理,采用Vue 3前端)

项目效果

1、Yi社区官网(Bbs社区正式) ccnetcore.com

2、Rbac后台:ccnetcore.com:1000

3、Pure后台:ccnetcore.com:1001 (用户cc、密码123456)

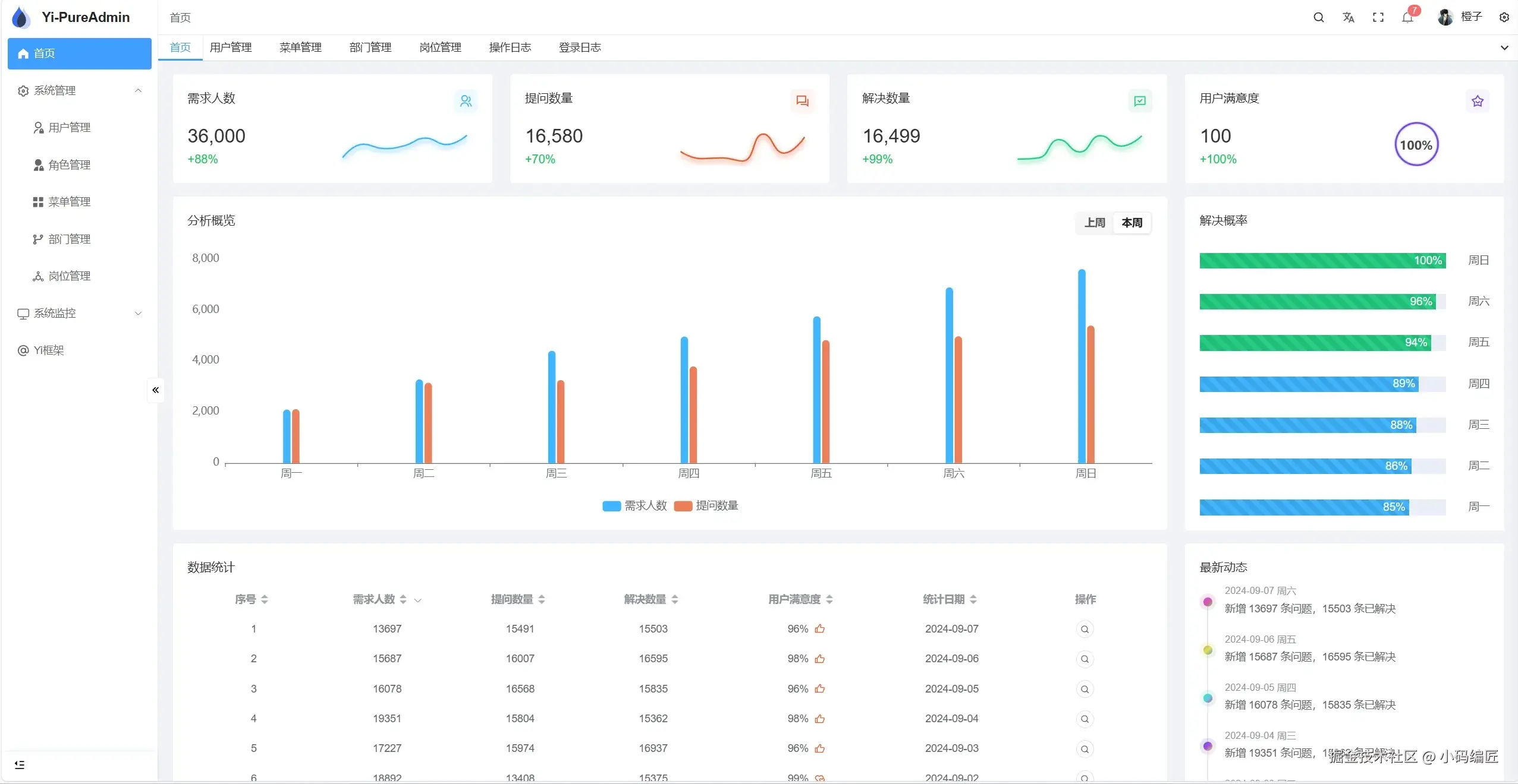
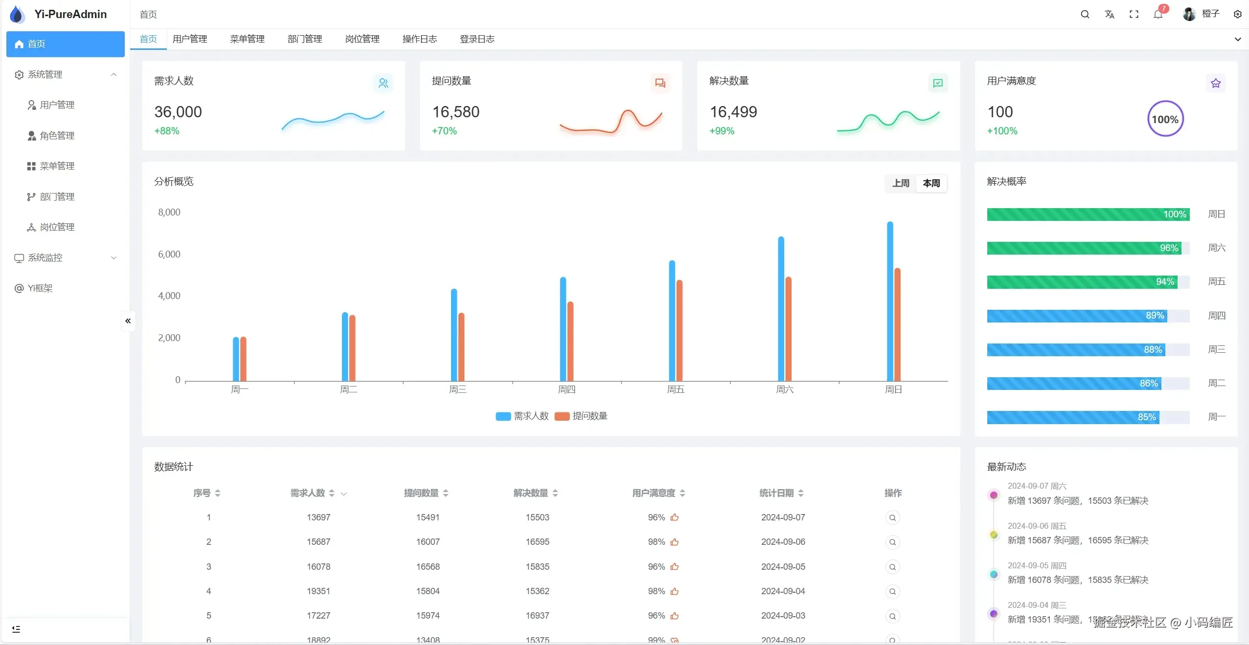
4、效果示例

首页

系统管理

系统监控

社区学习

项目地址

gitee.com/ccnetcore/Y…

最后

如果你觉得这篇文章对你有帮助,不妨点个赞支持一下!你的支持是我继续分享知识的动力。如果有任何疑问或需要进一步的帮助,欢迎随时留言。也可以加入微信公众号 [DotNet技术匠] 社区,与其他热爱技术的同行一起交流心得,共同成长!优秀是一种习惯,欢迎大家留言学习!