10 个 GitHub 上超火和超好看的管理后台模版,后台管理项目有着落了

801 阅读7分钟

最后

开源分享:docs.qq.com/doc/DSmRnRG…

--

今天给大家带来的是 GitHub 上 10 个超火和超好看管理后台模版,希望你在这里面找到写 省时省力的模版!

Web 开发中几乎的平台都需要一个后台管理,但是从零开发一套管理后台模版并不容易,幸运的是有很多开源免费的管理后台模版可以给开发者使用。

那么有哪些优秀的开源免费的管理后台模版呢?

我在 GitHub 上收集了一些优秀的管理后台模版,而且是还在不断更新和维护的项目,并总结得出 Top 10。

1. vue-Element-Admin


vue-element-admin 是一个后台前端解决方案,它基于 vue 和 element-ui 实现。

它使用了最新的前端技术栈,内置了 i18n 国际化解决方案,动态路由,权限验证,提炼了典型的业务模型,提供了丰富的功能组件,它可以帮助你快速搭建企业级中后台产品原型。

同时配套了系列教程文章,如何从零构建后一个完整的后台项目。

  • 手摸手,带你用 vue 撸后台 系列一(基础篇)

  • 手摸手,带你用 vue 撸后台 系列二(登录权限篇)

  • 手摸手,带你用 vue 撸后台 系列三 (实战篇)

  • 手摸手,带你用 vue 撸后台 系列四(vueAdmin 一个极简的后台基础模板)

  • 手摸手,带你用 vue 撸后台 系列五(v4.0新版本)

  • 手摸手,带你封装一个 vue component

  • 手摸手,带你优雅的使用 icon

  • 手摸手,带你用合理的姿势使用 webpack4(上)

  • 手摸手,带你用合理的姿势使用 webpack4(下)

该项目还在一直维护中。

而且也是配有使用文档的,很不错。

Github Star 数 62.2K, Github 地址:

github.com/PanJiaChen/…

2. iview-admin


iView Admin 是基于 Vue.js,形成的一套后台集成解决方案,由 TalkingData 前端可视化团队部分成员开发维护。

iView Admin 遵守 iView 设计和开发约定,风格统一,设计考究,并且更多功能在不停开发中。

不过该项目已经一年多没有更新维护了,估计是在等出了配合 Vue3 相关的 iView UI 库再更新了吧。

而且也是配有使用文档的,很不错。

Github Star 数 15.3K,Github 地址:

github.com/iview/iview…

3. vue-admin-template


这是一个极简的 vue admin 管理后台。它只包含了 Element UI & axios & iconfont & permission control & lint,这些搭建后台必要的东西。

目前版本为 v4.0+ 基于 vue-cli 进行构建,若你想使用旧版本,可以切换分支到 tag/3.11.0,它不依赖 vue-cli

极简版,就是 vue-Element-Admin 的简化版,功能简单一点,方便快速开发用的。

而且也是配有使用文档的,很不错。

Github Star 数 12K,Github 地址:

github.com/PanJiaChen/…

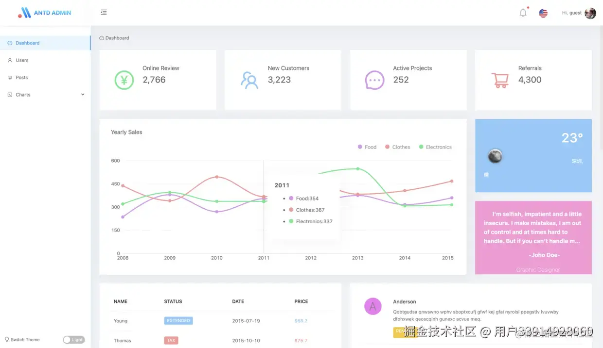
4. ant-design-pro


开箱即用的中台前端 / 设计解决方案。

Ant Design Pro 是基于 Ant Design 和 umi 的封装的一整套企业级中后台前端/设计解决方案,致力于在设计规范和基础组件的基础上,继续向上构建,提炼出典型模板/业务组件/配套设计资源,进一步提升企业级中后台产品设计研发过程中的『用户』和『设计者』的体验。

随着『设计者』的不断反馈,我们将持续迭代,逐步沉淀和总结出更多设计模式和相应的代码实现,阐述中后台产品模板/组件/业务场景的最佳实践,也十分期待你的参与和共建。

Ant Design Pro 在力求提供开箱即用的开发体验,为此我们提供完整的脚手架,涉及国际化,权限,mock,数据流,网络请求等各个方面。

为这些中后台中常见的方案提供了最佳实践来减少学习和开发成本。

而且也是配有使用文档的,很不错。

Github Star 数 27.2K,Github 地址:

github.com/ant-design/…

5. ngx-admin


基于Angular 10+ 的可定制管理仪表板模,还拥有 6 个惊人的视觉主题。

Github Star 数 21.7K,Github 地址:

github.com/akveo/ngx-a…

6. vue-admin-beautiful


vue-admin-beautiful 是一款基于 vue+element-ui 的绝佳的中后台前端开发管理框架(基于 vue/cli 4 最新版,同时支持电脑,手机,平板)。

vue-admin-beautiful-pro 拥有四种布局(画廊布局、综合布局、纵向布局、横向布局)四种主题(默认、海洋之心、绿茵草场,荣耀典藏),共计 16 布局主题种组合,满足所有项目场景。

已支持常规 bug 自动修复,前端代码自动规范,代码一键生成等众多功能,可以在完全不依赖后台的情况下独立开发完成项目,以及接口自动模拟生成,支持 JAVA、PHP、NODE、.NET、Django 等常用所有后台对接,甚至完全放弃 JAVA 等常规后端开发,内置 node 服务支持直接操作数据库进行增删改查,支持当前流行的 unicloud、serverless 云开发。

该项目还在不断更新和维护中,不错。

github.com/chuzhixin/v…

7. vuestic-admin


这是一个免费与美妙 Vue.js 管理模板,包括 38 以上个定制用户界面组件。

响应布局 | 图表(Charts.js) | 进度表 | 表格 | 选辑 | 日期选择器 | 复选框和单选框 | 静态表与数据表 | medium editor | 平滑设计字体 | 按钮 | 塌缩 | 颜色选择器 | 时间线 | 土司通知 | 工具提示 | 弹窗 | 图标 | 自旋体 | 模式 | 文件上传 | 厚切薯条通知 | 树 | 卡片 | 等级 | 滑动器 | 聊天系统 | 地图(Google, Yandex, Leaflet, amMap) | 登录/注册页模板 | 404页模板 | i18n

Github Star 数 7.6K,Github 地址:

github.com/epicmaxco/v…

8. antd-admin


一套优秀的中后台前端解决方案。

特性

  • 国际化,源码中抽离翻译字段,按需加载语言包

  • 动态权限,不同权限对应不同菜单

  • 优雅美观,Ant Design 设计体系

  • Mock 数据,本地数据调试

而且也是配有使用文档的,很不错。

github.com/zuiidea/ant…

9. eladmin

最后

今天的文章可谓是积蓄了我这几年来的应聘和面试经历总结出来的经验,干货满满呀!如果你能够一直坚持看到这儿,那么首先我还是十分佩服你的毅力的。不过光是看完而不去付出行动,或者直接进入你的收藏夹里吃灰,那么我写这篇文章就没多大意义了。所以看完之后,还是多多行动起来吧!

可以非常负责地说,如果你能够坚持把我上面列举的内容都一个不拉地看完并且全部消化为自己的知识的话,那么你就至少已经达到了中级开发工程师以上的水平,进入大厂技术这块是基本没有什么问题的了。

开源分享:【大厂前端面试题解析+核心总结学习笔记+真实项目实战+最新讲解视频】