计算机毕设-基于Python的新闻采集与订阅平台|个性化新闻聚合与推荐系统的设计与实现(附源码、lw、ppt)

165 阅读6分钟

博主介绍:✌十余年IT大项目实战经验、在某机构培训学员上千名、专注于本行业领域✌ 技术范围:Java实战项目、Python实战项目、微信小程序/安卓实战项目、爬虫+大数据实战项目、Nodejs实战项目、PHP实战项目、.NET实战项目、Golang实战项目。

主要内容:系统功能设计、开题报告、任务书、系统功能实现、功能代码讲解、答辩PPT、文档编写、文档修改、文档降重、一对一辅导答辩。

🍅🍅获取源码可以联系交流学习🍅🍅

👇🏻👇🏻 实战项目专栏推荐👇🏻 👇🏻

Java毕设实战项目

Python毕设实战项目

微信小程序/安卓毕设实战项目

爬虫+大数据毕设实战项目

Golang毕设实战项目

.NET毕设实战项目

PHP毕设实战项目

Nodejs毕设实战项目

新闻采集与订阅平台-选题背景

在信息爆炸的时代,人们面临着海量新闻信息的冲击,如何高效地获取和筛选感兴趣的新闻内容成为一个普遍的挑战。同时,随着互联网技术的发展和用户需求的多样化,传统的新闻获取方式已经无法满足现代读者的需求。因此,开发一个基于Python的新闻采集与订阅平台变得尤为必要,以帮助用户更便捷、精准地获取所需的新闻信息。

目前,许多新闻平台和聚合网站在新闻采集和个性化推荐方面仍存在诸多问题。例如,新闻源的覆盖范围有限,更新不够及时;内容分类不够精细,难以满足用户的细分需求;个性化推荐算法不够智能,无法准确捕捉用户兴趣变化;用户交互体验欠佳,难以吸引用户长期使用。此外,现有平台在新闻真实性验证和内容版权保护方面也面临挑战。本课题旨在设计和实现一个基于Python的新闻采集与订阅平台,以解决上述问题,提供一个全面、智能、用户友好的新闻服务解决方案。

本课题的研究具有重要的理论和实际意义。在理论方面,它将探索如何将自然语言处理、机器学习、分布式爬虫等先进技术应用于新闻采集和推荐领域,为智能新闻平台的设计和实现提供新的思路和方法。同时,研究还将涉及信息检索、用户行为分析、内容推荐等方面,推动这些技术在新闻服务中的创新应用。在实际应用方面,该平台将为用户提供一个高效、个性化的新闻获取工具,帮助他们在信息海洋中快速找到有价值的内容,提高信息获取的效率和质量。对于新闻机构和内容创作者而言,平台可以帮助他们更好地触达目标受众,提高内容的传播效果。此外,本项目的设计理念和技术实现可为其他类型的内容聚合和推荐系统提供参考,推动整个新闻媒体行业的数字化转型和创新发展。

新闻采集与订阅平台-技术选型

开发语言:Python

数据库:MySQL

系统架构:B/S

后端框架:Django

前端:Vue+ElementUI

开发工具:PyCharm

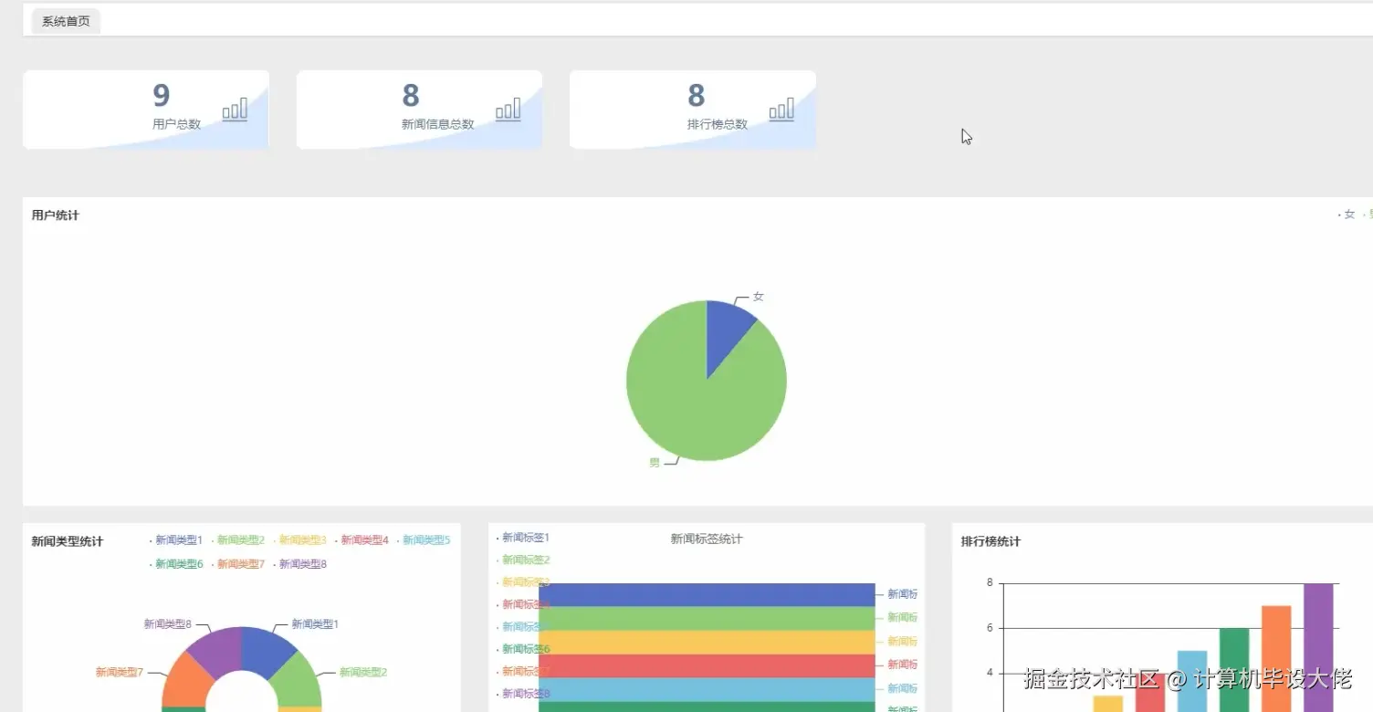
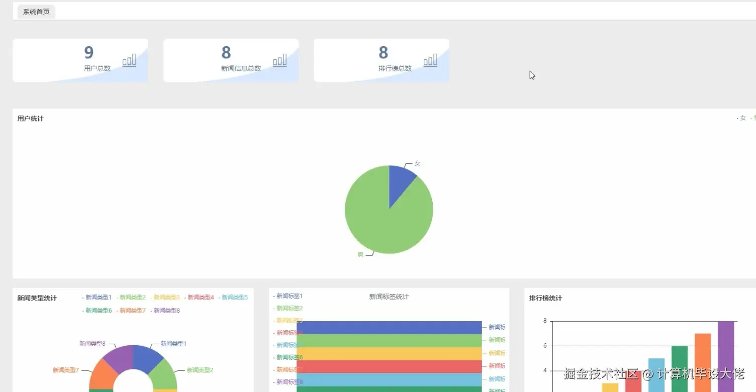
新闻采集与订阅平台-图片展示

一:前端页面

  • 查看新闻信息页面

查看新闻信息.png

  • 查看新闻排行榜页面

查看新闻排行榜.png

  • 个人中心页面

个人中心.png

二:后端页面

  • 新闻信息管理页面

新闻信息管理.png

  • 排行榜管理页面

排行榜管理.png

  • 可视化数据页面

可视化数据.png

新闻采集与订阅平台-视频展示

新闻采集与订阅平台-视频展示

新闻采集与订阅平台-代码展示

新闻采集与订阅平台-代码
from flask import Flask, request, jsonify
from flask_sqlalchemy import SQLAlchemy
from datetime import datetime
from sqlalchemy.exc import IntegrityError
import requests
from bs4 import BeautifulSoup

app = Flask(__name__)
app.config['SQLALCHEMY_DATABASE_URI'] = 'sqlite:///news_platform.db'
db = SQLAlchemy(app)

class News(db.Model):
    id = db.Column(db.Integer, primary_key=True)
    title = db.Column(db.String(200), nullable=False)
    content = db.Column(db.Text, nullable=False)
    source = db.Column(db.String(100), nullable=False)
    url = db.Column(db.String(500), unique=True, nullable=False)
    category = db.Column(db.String(50), nullable=False)
    published_at = db.Column(db.DateTime, nullable=False)
    created_at = db.Column(db.DateTime, default=datetime.utcnow)

    def to_dict(self):
        return {
            'id': self.id,
            'title': self.title,
            'content': self.content,
            'source': self.source,
            'url': self.url,
            'category': self.category,
            'published_at': self.published_at.isoformat(),
            'created_at': self.created_at.isoformat()
        }

@app.route('/api/news', methods=['POST'])
def create_news():
    data = request.json
    new_news = News(
        title=data['title'],
        content=data['content'],
        source=data['source'],
        url=data['url'],
        category=data['category'],
        published_at=datetime.fromisoformat(data['published_at'])
    )
    try:
        db.session.add(new_news)
        db.session.commit()
        return jsonify(new_news.to_dict()), 201
    except IntegrityError:
        db.session.rollback()
        return jsonify({'error': 'News with this URL already exists'}), 400

@app.route('/api/news', methods=['GET'])
def get_news():
    category = request.args.get('category')
    source = request.args.get('source')
    query = News.query
    if category:
        query = query.filter_by(category=category)
    if source:
        query = query.filter_by(source=source)
    news_list = query.order_by(News.published_at.desc()).limit(50).all()
    return jsonify([news.to_dict() for news in news_list])

@app.route('/api/news/<int:news_id>', methods=['GET'])
def get_news_by_id(news_id):
    news = News.query.get_or_404(news_id)
    return jsonify(news.to_dict())

@app.route('/api/news/<int:news_id>', methods=['PUT'])
def update_news(news_id):
    news = News.query.get_or_404(news_id)
    data = request.json
    news.title = data.get('title', news.title)
    news.content = data.get('content', news.content)
    news.category = data.get('category', news.category)
    db.session.commit()
    return jsonify(news.to_dict())

@app.route('/api/news/<int:news_id>', methods=['DELETE'])
def delete_news(news_id):
    news = News.query.get_or_404(news_id)
    db.session.delete(news)
    db.session.commit()
    return '', 204

@app.route('/api/news/crawl', methods=['POST'])
def crawl_news():
    url = request.json['url']
    response = requests.get(url)
    soup = BeautifulSoup(response.text, 'html.parser')
    title = soup.find('h1').text.strip()
    content = soup.find('article').text.strip()
    source = 'Example News Source'
    category = 'General'
    published_at = datetime.utcnow()

    new_news = News(
        title=title,
        content=content,
        source=source,
        url=url,
        category=category,
        published_at=published_at
    )
    db.session.add(new_news)
    db.session.commit()
    return jsonify(new_news.to_dict()), 201

@app.route('/api/news/search', methods=['GET'])
def search_news():
    query = request.args.get('q', '')
    news_list = News.query.filter(News.title.ilike(f'%{query}%') | News.content.ilike(f'%{query}%')).order_by(News.published_at.desc()).limit(20).all()
    return jsonify([news.to_dict() for news in news_list])

if __name__ == '__main__':
    db.create_all()
    app.run(debug=True)

新闻采集与订阅平台-文档展示

文档.png

新闻采集与订阅平台-项目总结

本文详细介绍了基于Python的新闻采集与订阅平台的设计与实现过程。从选题背景出发,我们深入分析了当前新闻获取和分发面临的挑战,阐述了开发该平台的必要性和意义。在技术选型方面,我们选择了Python作为核心开发语言,结合自然语言处理、机器学习等先进技术,构建了一个全面、智能的新闻服务系统。文章中展示了平台的核心功能模块,包括新闻爬虫、内容分类、个性化推荐、用户订阅等,并通过图表和界面截图直观地呈现了系统的运行效果。此外,我们还提供了关键代码片段和详细的技术文档,以便读者更好地理解系统的实现细节。

希望本文的内容能为从事新闻技术和内容聚合平台开发的同行提供有价值的参考。如果您觉得本文对您有所帮助,欢迎点赞、收藏和转发。同时,我们也非常期待您在评论区分享您的想法和建议,让我们一起探讨如何进一步优化和改进新闻采集与订阅平台,推动新闻传播技术的创新与应用。您的每一个想法都可能成为推动行业发展的重要力量!

获取源码-结语

👇🏻👇🏻 精彩实战项目专栏推荐👇🏻 👇🏻

Java毕设实战项目

Python毕设实战项目

微信小程序/安卓毕设实战项目

爬虫+大数据毕设实战项目

Golang毕设实战项目

.NET毕设实战项目

PHP毕设实战项目

Nodejs毕设实战项目

🍅🍅获取源码可以联系交流学习🍅🍅