VMware Aria Operations for Networks 6.13 发布,新增功能概览

94 阅读3分钟

VMware Aria Operations for Networks 6.13 发布,新增功能概览

VMware Aria Operations for Networks 6.13 - 网络和应用监控工具

请访问原文链接:sysin.org/blog/vmware…,查看最新版。原创作品,转载请保留出处。

作者主页:sysin.org


VMware Aria Operations for Networks

(以前称为 vRealize Network Insight)

通过监控、发现和分析,构建一个经过优化、高度可用且安全的、跨云网络基础架构。

VMware Aria

新增功能

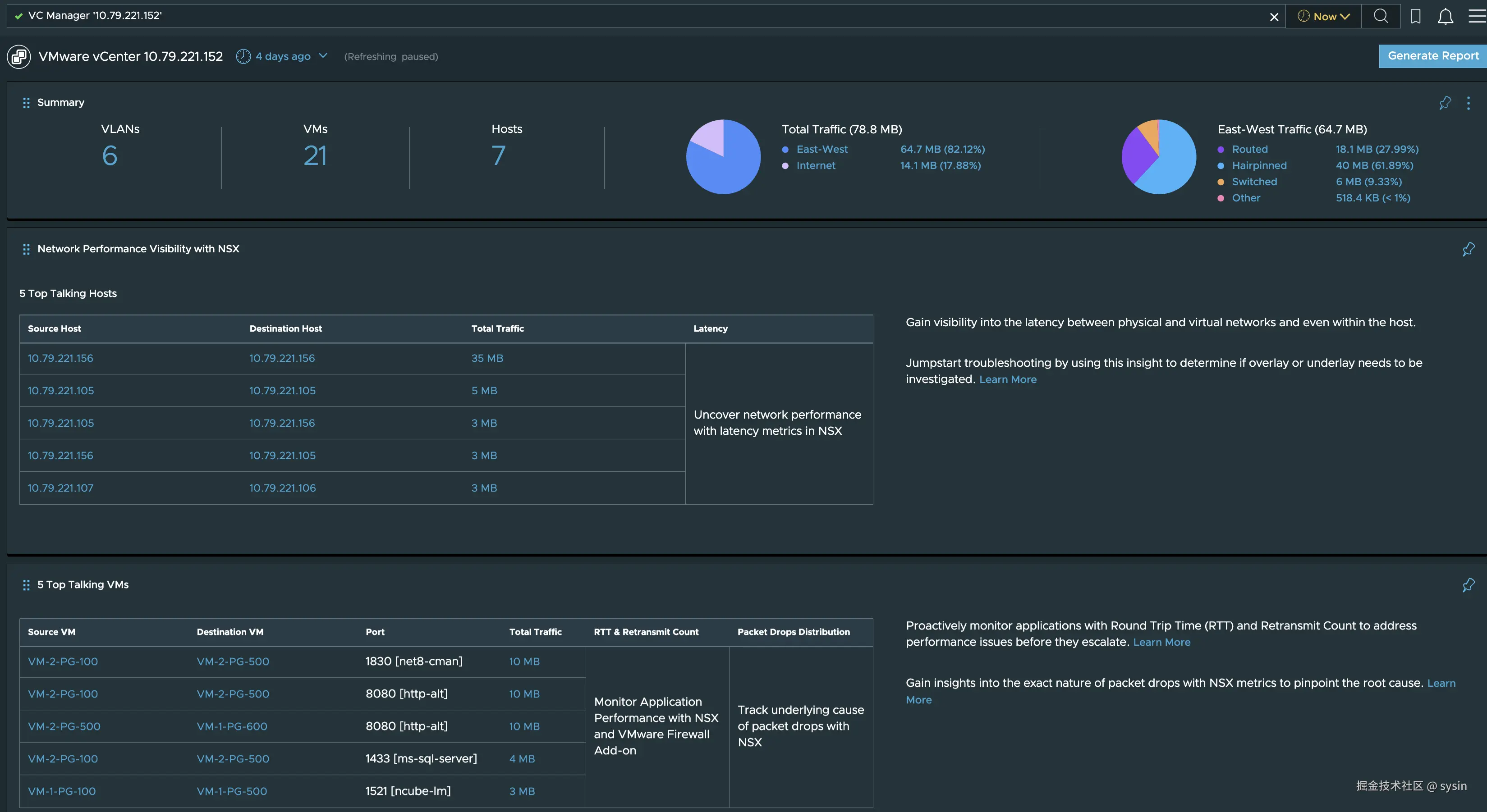
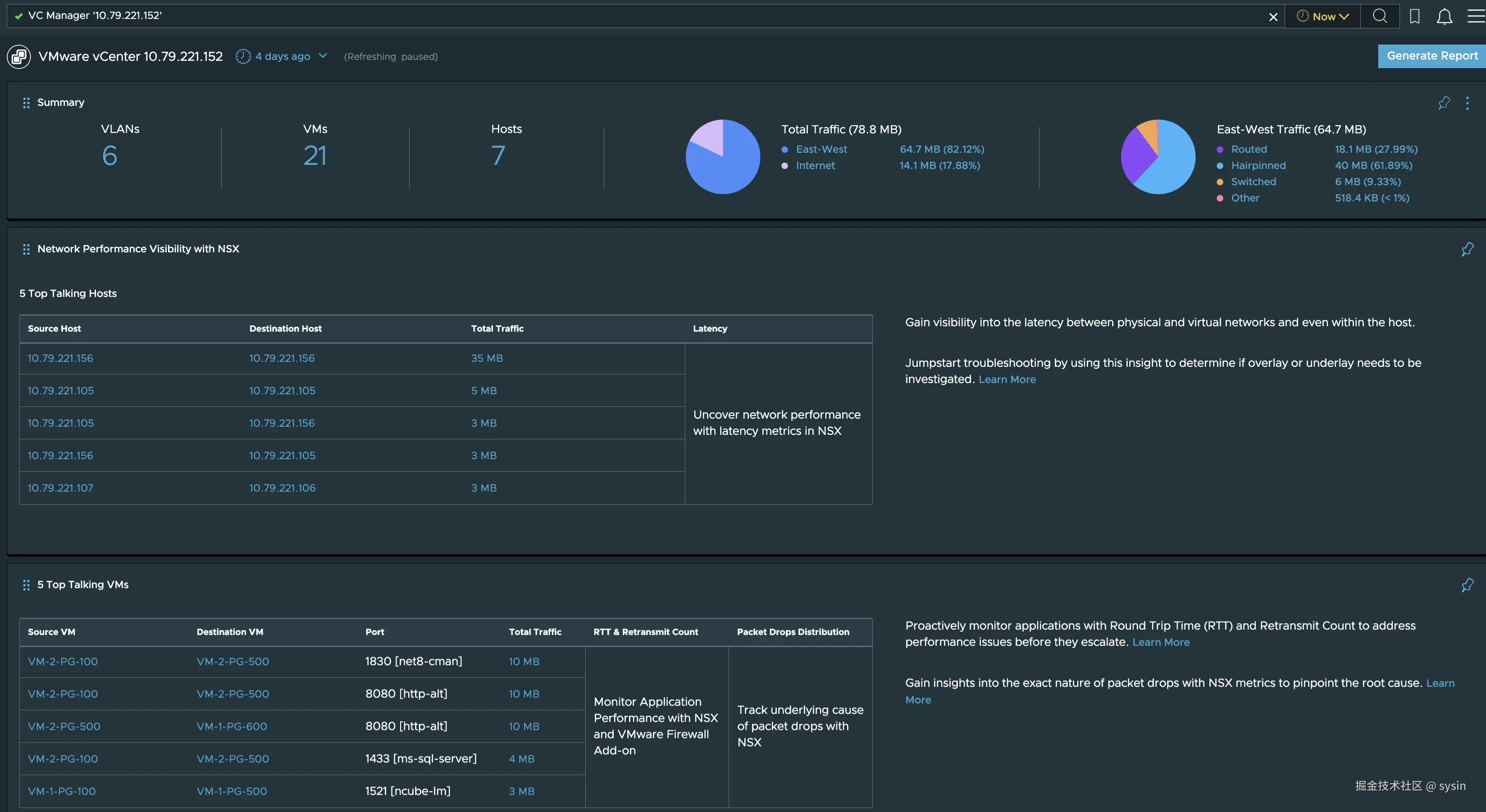
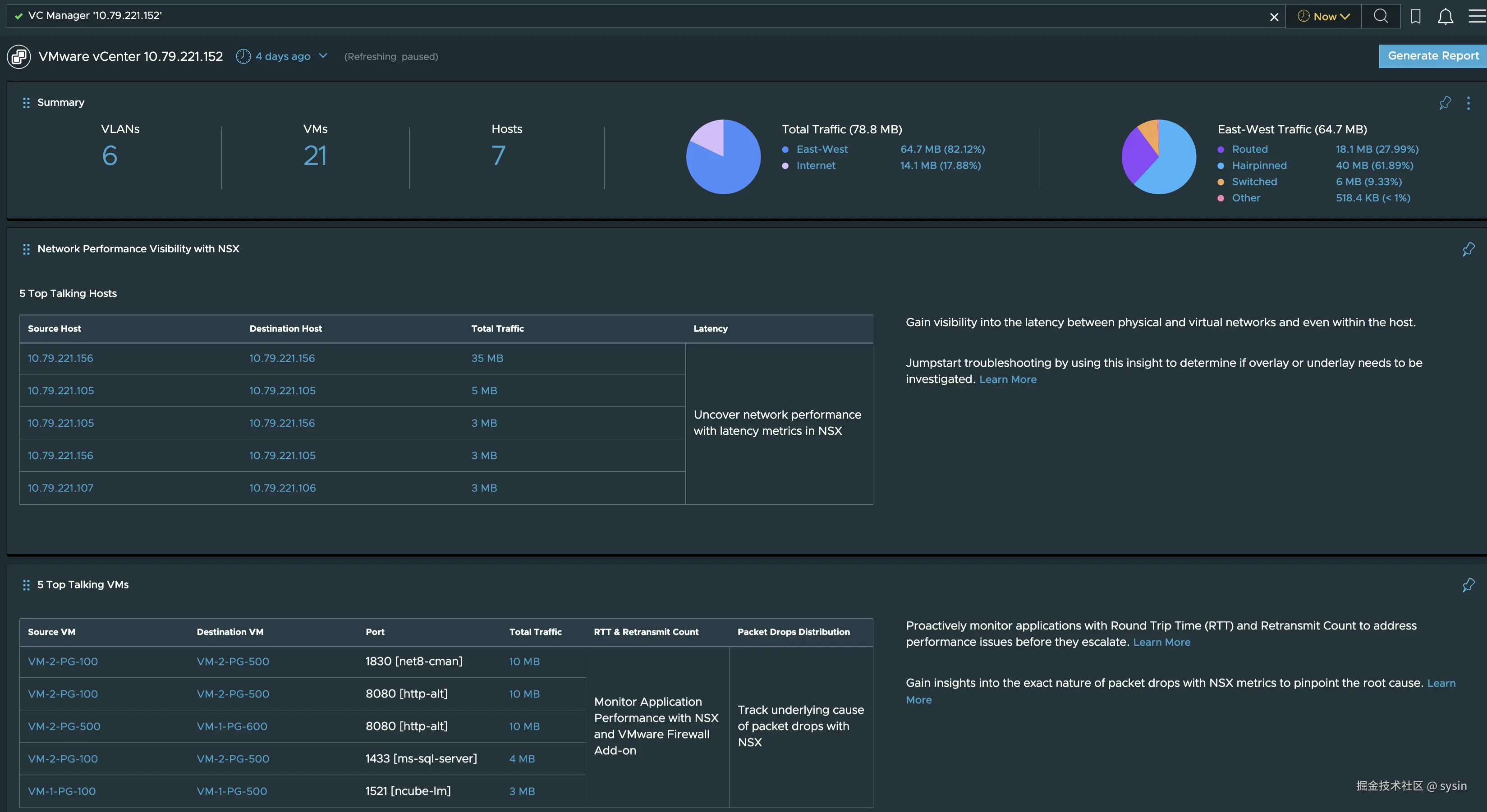
VMware NSX

引入了全新的 vCenter 评估功能,可帮助您了解软件定义的网络的优势。通过此功能,您可以探索网络优化、以应用程序为中心的网络和性能提升的机会,从而加速业务发展。

img

VMware SD-WAN

弃用通知

VMware SD-WAN 评估和数据源支持将在未来的版本中弃用。

受影响的服务:

  • 将停止对现有 VMware SD-WAN 数据源进行数据收集,并且数据源将保持禁用状态。
  • 不支持将 VMware SD-WAN 作为数据源,并且将根据保留期删除所有关联的衡量指标和流。

所需的操作:使用 VMware Edge Intelligence 或其他选择的工具进行查看和故障排除。

[img](docs.vmware.com/cn/VMware-A… Deprication 1.png)

网络保证和验证

增加了以下功能,增强了可用性和易用性:

  • 增强了自动布局功能,现在可根据所选择的网络映射范围自动调整布局。

  • 提供了一系列范围界定功能供您选择,包括按实体或组划分的范围。

    img

  • 通过选择组轻松创建网络映射范围。

    img

  • 通过 API 请求调用在网络映射中创建所有类型的范围。

应用程序

将不同的应用程序发现和手动添加整合到了一个页面中,提高了易用性。

img

将使用虚拟机名称、标记、安全标记和安全组进行的应用程序发现整合到了一个虚拟机属性发现方法下,从而简化了工作流。

许可

改进了激活机制,提升了单一许可体验。单击此处可了解更多信息。

下载地址

想要开始学习和研究,请访问:sysin.org/blog/vmware…

更多:VMware 产品下载汇总