数据中台系统产品原型RP原型Axure高保真交互原型 源文件分享

286 阅读2分钟

在数字化时代,数据已经成为企业最宝贵的资产之一。为了更好地管理和利用这些数据,这边为大家整理了一套数据中台Axure高保真原型。这套原型致力于为企业提供全方位的数据服务,助力企业实现数据驱动的创新发展。

下载及预览地址:4d8afi.axshare.com

一、应用领域广泛,满足多样需求

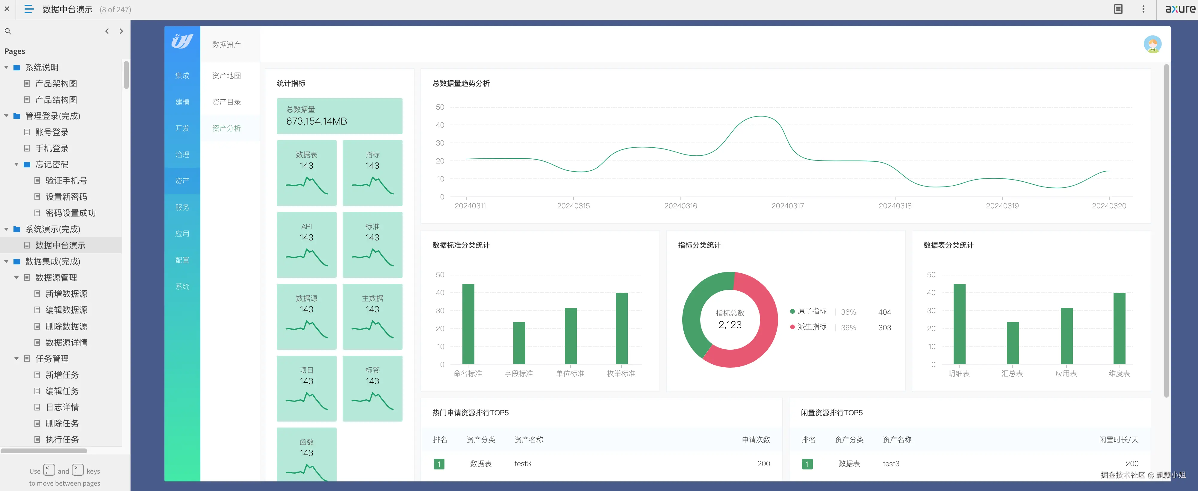
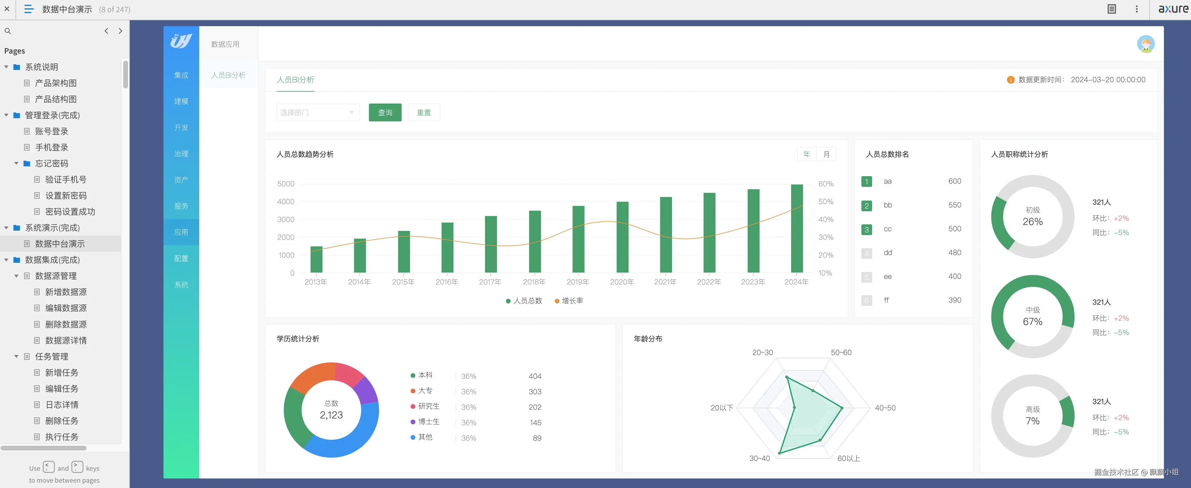
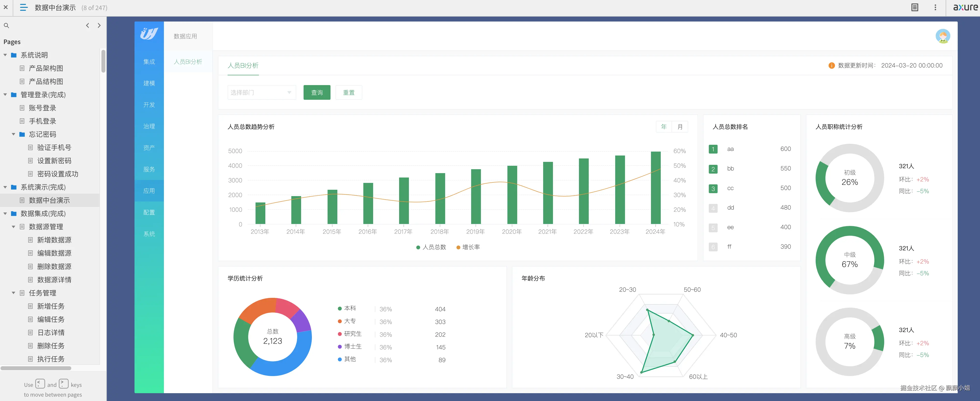
本数据中台系统产品原型涵盖了数据治理、数据资产、数据集成、数据建模、数据开发、数据服务、数据应用以及基础配置等多个领域。具体包括元数据管理、数据质量监控、数据安全保障、主数据管理、资产地图展示、资产目录梳理、数据源接入、任务调度优化、监控告警设置、数仓设计、数据标准制定、模型设计、数据指标定义、数据开发与运维、API管理、API调用、BI分析等功能。这些功能共同构建了一个完整的数据生态体系,满足企业在不同场景下的数据需求。

二、作品特色鲜明,实战型设计

全方位数据采集:系统支持全面的数据采集功能。 数据模型设计:提供数据模型设计的工具和方法。 数据开发:支持数据开发过程中的各种任务和管理。 数据治理:实现数据治理的全面功能,确保数据质量和安全。 数据资产管理:提供资产地图和资产目录的管理功能。 数据服务:支持API管理和调用,方便数据服务的开发和应用。 业务应用:适用于各种业务场景,提供一站式智能服务。 三、通用性与实用性并重,助力企业成长

本数据中台系统产品原型具有高度的通用性,涵盖了数据中台的通用功能,如采集、模型、开发、治理、资产、服务、应用等。同时,产品原型注重实用性,采用实战型设计,确保企业能够迅速上手并应用于实际业务场景中。

总之,本数据中台系统产品原型是一款功能强大、设计精良、实战型强的数据服务工具。它将助力企业更好地管理和利用数据,实现数据驱动的创新发展,为企业创造更大的价值。

Screenshot 2024-09-21 at 20.10.03.png

Screenshot 2024-09-21 at 20.10.24.png

Screenshot 2024-09-21 at 20.10.30.png

Screenshot 2024-09-21 at 20.10.38.png

Screenshot 2024-09-21 at 20.10.55.png

Screenshot 2024-09-21 at 20.10.59.png

Screenshot 2024-09-21 at 20.11.08.png

Screenshot 2024-09-21 at 20.11.34.png

Screenshot 2024-09-21 at 20.12.00.png

Screenshot 2024-09-21 at 20.12.32.png

Screenshot 2024-09-21 at 20.12.43.png

Screenshot 2024-09-21 at 20.13.03.png

Screenshot 2024-09-21 at 20.13.13.png

Screenshot 2024-09-21 at 20.13.29.png

Screenshot 2024-09-21 at 20.13.42.png

Screenshot 2024-09-21 at 20.13.51.png

Screenshot 2024-09-21 at 20.14.07.png

Screenshot 2024-09-21 at 20.14.17.png

Screenshot 2024-09-21 at 20.14.24.png

Screenshot 2024-09-21 at 20.14.30.png

Screenshot 2024-09-21 at 20.14.49.png

Screenshot 2024-09-21 at 20.15.03.png

Screenshot 2024-09-21 at 20.15.11.png

Screenshot 2024-09-21 at 20.15.20.png

Screenshot 2024-09-21 at 20.15.49.png