驭势科技借助 Zadig:实现自动驾驶服务的持续交付与运维优化

155 阅读6分钟

cover.png

驭势科技 UISEE 成立于 2016 年 2 月,是一家专注于自动驾驶的科技型企业,致力于为全行业、全场景提供 AI 驾驶服务,做赋能出行和物流新生态的 AI 驾驶员。驭势科技坚持立足本土研发,根植全球市场。总部和研发中心设立在北京,在上海嘉定和浙江嘉善分别设有研发中心、研发试制和应用创新中心。此外,在新加坡、香港、深圳、武汉、重庆等地均设有分支机构。驭势科技依托自主研发的 U-Drive(®) 智能驾驶平台,在业务上已经形成可规模化部署的 L3-L4 级智能驾驶系统,可以满足多场景、高级别的自动驾驶需求。2019 年, 驭势科技在机场和厂区领域实现了“去安全员” 无人驾驶常态化运营的重大突破,落地“全场景、真无人、全天候”的自动驾驶技术,并由此迈向大规模商用。于 2021 年 9 月荣膺国家专精特新“小巨人”企业殊荣。2024 年 6 月,驭势科技累计真无人自动驾驶里程超 40 0 万公里

随着业务扩展和公司成长,我们认识到采用先进工具优化开发和运维流程的重要性。在这一背景下,我们探索了新一代的发布和持续交付工具。Zadig 以其创新理念和强大功能,满足了我们对高效、稳定、灵活的持续交付平台的需求。与 Zadig 的合作,标志着驭势科技在自动化和智能化道路上迈出了重要步伐,开启了提升研发效能、优化运维管理、推动业务创新和技术突破的新征程。

面临的场景和挑战

在早期发展阶段,由于资源有限,我们采用了本地化管理配置,但随着公司迅速成长,这种方法逐渐暴露出局限性:

01.png

  • 服务和环境的快速增长:随着服务数量的激增,原本依赖的本地部署工具 helmfile 开始显得力不从心,难以有效维护日益复杂的部署需求。
  • 本地化管理的局限性:当关键运维人员因请假或其他原因缺席时,其他同事难以获取最新的配置文件(values 文件),导致发布配置错误。尽管后来我们转而使用 git 进行发布文件的管理,但新的问题也随之出现,如发布后忘记推送最新配置,造成发布出现问题。
  • 缺乏可视化管理:随着服务和环境的复杂性增加,现有工具无法提供足够的可视化支持,使得管理和监控现有运行环境变得困难,这直接影响了运维效率和服务质量。

面对这些挑战,我们意识到需要一个更加强大和灵活的解决方案,以支持公司的持续发展和技术创新。

选型过程

在寻找合适的发布和持续交付工具时,我们的团队进行了广泛的市场调研和试用,Zadig 之前,我们评估了包括 ArgoCD 在内的几个平台。虽然 ArgoCD 在新部署环境中表现出色,但在将现有服务集成到平台上时,我们遇到了重大挑战。这限制了我们对现有环境的管理和维护能力。

在 Zadig 的发布会上,我们首次了解到了这个平台。它展示了解决我们痛点的潜力,因此我们决定进行试用。公司其他部门的同事之前也尝试过 Zadig,但由于当时功能尚未完全满足我们的需求,因此没有采用。然而,随着 Zadig 的不断迭代和功能增强,我们认为现在是重新评估它的时候了。我们的主要痛点是现有环境的维护和管理,Zadig 以其对现有服务的集成能力和对私有云部署的支持,显示出了它在解决这些问题方面的优势。

Zadig 不仅能够满足我们当前的需求,还能够适应我们未来的发展。Zadig 团队对新需求的快速响应和持续的产品改进,也是我们做出这一决策的重要因素。

Zadig 解决方案

Zadig 的解决方案帮助我们有效应对挑战:

  1. 无缝服务集成: 在 Zadig 上为现有服务配置自定义的 releaseName,实现了与 Zadig 平台的无缝集成。这一策略简化了迁移过程,确保了现有服务能够平滑过渡到新的管理环境中,无需重新部署服务造成中断。

02.png

  1. 配置集中化管理:通过 Zadig 平台,实现部署配置的统一管理,有效地解决了之前依赖本地化管理所带来的配置分散和不一致问题,还显著提高了管理流程的透明度和操作效率,确保了配置的一致性和可追踪性。

03.png

  1. 客户集群可视化管理: 通过部署 Zadig Agent 方式对客户集群进行统一管理,借助环境管理模块,我们能够直观地查看客户环境服务的状态,从而加强了对客户服务的检测和响应能力。

04.png

  1. 自动化测试集成:Zadig 的流水线功能非常全面,支持部署流程中轻松集成自动化测试。在发布周期的早期捕获潜在缺陷,极大提高产品交付的效率和可靠性。

05.png

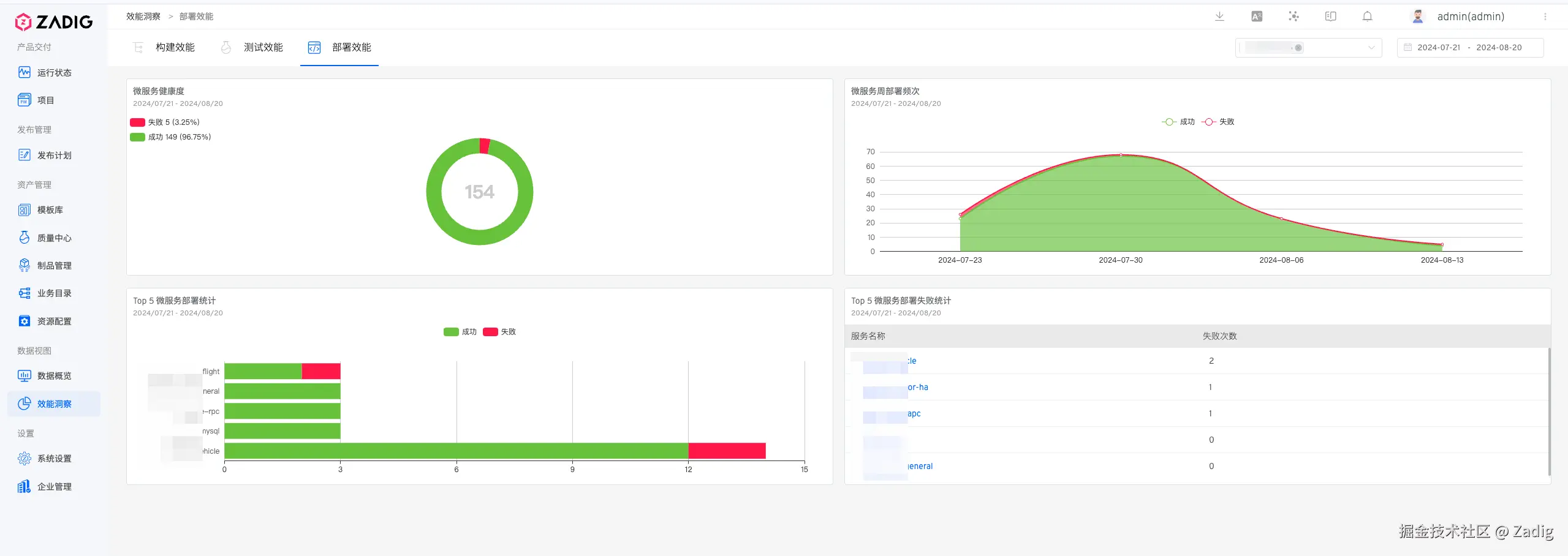
实践成果

目前已经接入 39 个项目,18 个集群,实现 55 个环境和 953 个服务的自动化运维和客户部署。

06.png

07.png

相比过去,客户实施和管理效率得到极大的提升:

08.png

  • 通过发布流程的优化,人力投入降低约 35%
  • 通过编排自动化测试和发布的自动化,提升整体实施效率 55%
  • 配置集中化管理,大幅降低因本地化部署配置错误,导致发布故障
  • 改善交付流程,提升客户满意度和对外服务体验稳步提升

总结与展望

Zadig 的引入极大地改善了我们的持续交付流程。它不仅解决了我们之前面临的发布和持续部署(CD)的痛点,还以其高效稳定的性能赢得了我们团队的信赖。Zadig 团队对新需求的快速响应,进一步增强了我们对其技术的信心。未来我们将进一步扩展 Zadig 的应用范围。目前,我们正着手将现有的持续集成(CI)功能集成到 Zadig 平台,以期取代或整合现有的 Jenkins 实例。这一举措将使我们能够将 CI/CD 的全部功能统一在 Zadig 上,从而实现更加流畅和高效的开发与部署流程。

尾版.png

推荐阅读