如何打造高校实验室预约系统?Java SpringBoot助力高效管理,MySQL存储数据,Vue前端展现,四步实现学生轻松预约!

107 阅读3分钟

🍊作者:计算机毕设匠心工作室

🍊简介:毕业后就一直专业从事计算机软件程序开发,至今也有8年工作经验。擅长Java、Python、微信小程序、安卓、大数据、PHP、.NET|C#、Golang等。

擅长:按照需求定制化开发项目、 源码、对代码进行完整讲解、文档撰写、ppt制作。

🍊心愿:点赞 👍 收藏 ⭐评论 📝

👇🏻 精彩专栏推荐订阅 👇🏻 不然下次找不到哟~

Java实战项目

Python实战项目

微信小程序|安卓实战项目

大数据实战项目

PHP|C#.NET|Golang实战项目

🍅 ↓↓文末获取源码联系↓↓🍅

高校实验室预约系统-选题背景

随着高校教育科研的不断发展,实验室作为教学和科研的重要场所,其资源的合理分配和高效利用显得尤为重要。然而,传统的实验室预约方式往往存在效率低下、管理混乱等问题,严重影响了教学质量和科研进度。在此背景下,研究并设计一套高校实验室预约系统,实现实验室资源的在线预约与管理,显得尤为必要。

目前,虽然部分高校已经尝试使用实验室预约系统,但这些系统普遍存在操作复杂、用户体验差、数据安全性不足等问题。为了解决这些问题,本课题旨在利用Java SpringBoot、MySQL和Vue等先进技术,设计并实现一套操作简便、用户体验良好、数据安全的高校实验室预约系统,以提高实验室资源的管理效率和利用率。

本课题的研究具有重要的理论和实际意义。理论上,本课题将为高校实验室预约系统的研究提供新的视角和方法,丰富相关领域的理论体系。实际意义上,本课题的研究成果将有助于优化实验室资源分配,提高实验室使用效率,降低管理成本,为广大师生提供便捷的预约服务,从而促进高校教育科研事业的发展。

高校实验室预约系统-技术选型

开发语言:Java

数据库:MySQL

系统架构:B/S

后端框架:Spring Boot/SSM(Spring+Spring MVC+Mybatis)

前端:Vue+ElementUI

开发工具:IDEA

高校实验室预约系统-视频展示

高校实验室预约系统-视频

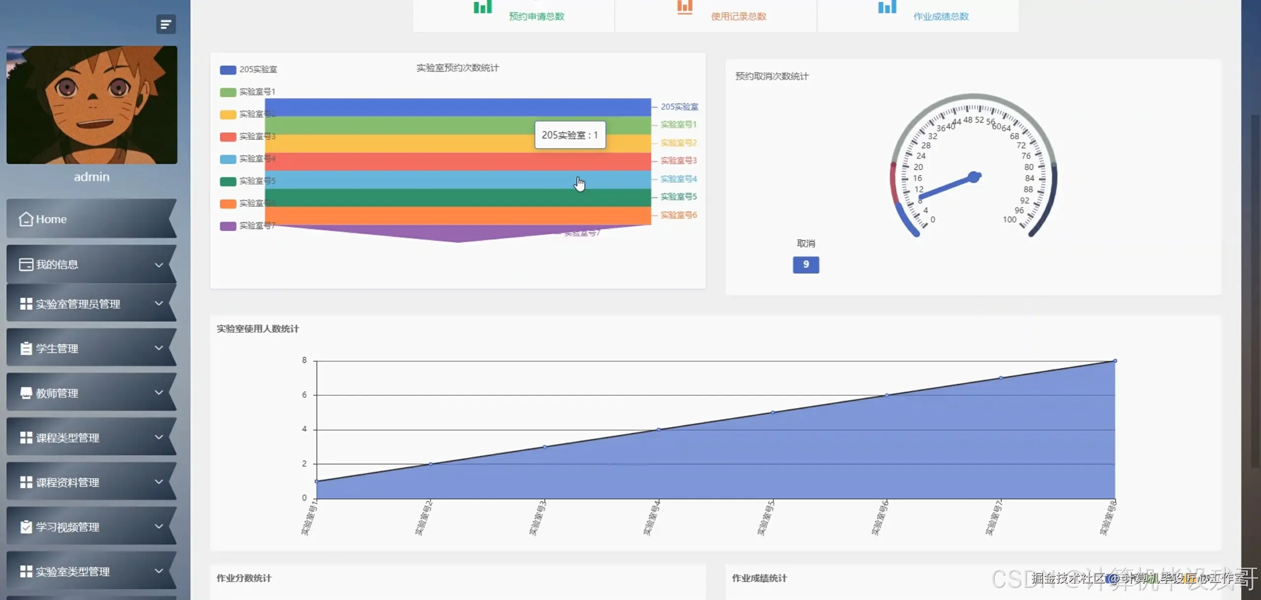
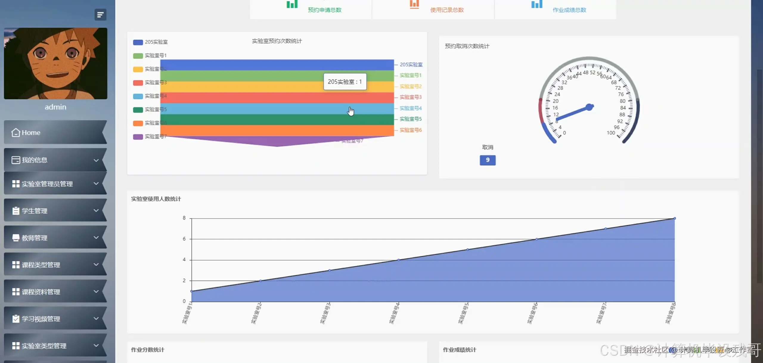
高校实验室预约系统-图片展示

在这里插入图片描述 在这里插入图片描述 在这里插入图片描述 在这里插入图片描述 在这里插入图片描述 在这里插入图片描述 在这里插入图片描述 在这里插入图片描述 在这里插入图片描述

高校实验室预约系统-代码展示

package com.example.labreservation.service;

import com.example.labreservation.entity.LabReservation;
import com.example.labreservation.entity.User;
import com.example.labreservation.repository.LabReservationRepository;
import com.example.labreservation.repository.UserRepository;
import org.springframework.beans.factory.annotation.Autowired;
import org.springframework.stereotype.Service;
import org.springframework.transaction.annotation.Transactional;

import java.util.Date;
import java.util.List;
import java.util.Optional;

@Service
public class LabReservationService {

    @Autowired
    private LabReservationRepository reservationRepository;

    @Autowired
    private UserRepository userRepository;

    /**
     * 预约实验室的核心业务方法
     *
     * @param userId        用户ID
     * @param labId         实验室ID
     * @param reservationDate 预约日期
     * @param startTime     开始时间
     * @param endTime       结束时间
     * @return 预约成功的实体
     */
    @Transactional
    public LabReservation createReservation(Long userId, Long labId, Date reservationDate, Date startTime, Date endTime) {
        // 检查用户是否存在
        Optional<User> userOptional = userRepository.findById(userId);
        if (!userOptional.isPresent()) {
            throw new IllegalArgumentException("用户不存在");
        }

        // 检查预约时间是否冲突
        List<LabReservation> existingReservations = reservationRepository.findByLabIdAndReservationDate(labId, reservationDate);
        for (LabReservation reservation : existingReservations) {
            if ((startTime.before(reservation.getEndTime()) && endTime.after(reservation.getStartTime()))) {
                throw new IllegalArgumentException("预约时间冲突");
            }
        }

        // 创建新的预约记录
        LabReservation newReservation = new LabReservation();
        newReservation.setUser(userOptional.get());
        newReservation.setLabId(labId);
        newReservation.setReservationDate(reservationDate);
        newReservation.setStartTime(startTime);
        newReservation.setEndTime(endTime);
        newReservation.setStatus("PENDING"); // 预约状态设为待审核

        // 保存预约记录
        return reservationRepository.save(newReservation);
    }
}

高校实验室预约系统-文档展示

在这里插入图片描述

高校实验室预约系统-结语

亲爱的同学们,感谢大家观看我们的项目介绍。如果你对我们的高校实验室预约系统设计与实现感兴趣,或者有任何疑问和建议,欢迎在评论区留言交流。同时,不要忘记一键三连(点赞、关注、收藏)支持我们,你们的关注和反馈是我们前进的动力!让我们一起探讨,共同进步,为我国高校实验室管理事业贡献一份力量!期待与大家在评论区相遇!

👇🏻 精彩专栏推荐订阅 👇🏻 不然下次找不到哟~

Java实战项目

Python实战项目

微信小程序|安卓实战项目

大数据实战项目

PHP|C#.NET|Golang实战项目

🍅 主页获取源码联系🍅