Springboot集成Prometheus 和 Grafana 以及Loki+Promtail的使用

666 阅读3分钟

spring-boot-actuator 模块通过 HTTP endpoints 来获取 SpringBoot 项目中的审计、健康状况以及一些配置项、容器注册 bean 以及heapdump 等信息,

actuator 通过开放 http 接口方式来表示各个指标详情,但这种方式并不直观,并且针对一些指标阈值并没有提供一些报警规则,因此需要引入另外一个服务Prometheus ,专用于事件监视以及报警的开源工具。

Prometheus 指标是基于事件戳方式进行记录的,通过 key、value 方式存储,记录指标在时间维度方面颗粒度更小;除了Prometheus 外,针对指标可视化还需要一个工具Grafana,专用于数据查询、以及指标可视化。

image.png

具体使用如下:

1,引入 spring-boot-starter-actuator 以及 micrometer-registry-prometheus 依赖

<!-- spring-boot-actuator依赖 -->
<dependency>
    <groupId>org.springframework.boot</groupId>
    <artifactId>spring-boot-starter-actuator</artifactId>
</dependency>
<!-- prometheus依赖 -->
<dependency>
    <groupId>io.micrometer</groupId>
    <artifactId>micrometer-registry-prometheus</artifactId>
</dependency>

2,SpringBoot启动入口,将服务名注册到 micrometer 中的 application,用于prometheus 数据抓取

public class Application {
    public static void main(String[] args) {
        SpringApplication.run(Application.class, args);
    }
    @Bean
    public MeterRegistryCustomizer<MeterRegistry> configure(
            @Value("${spring.application.name}") String applicationName){
        return (registry) -> registry.config().commonTags("application",applicationName);
    }
}

3,配置yaml

management:
    server:
        port: 9002
    #  开启 actuator 服务
    endpoints:
        web:
            exposure:
             #  暴露信息
                include: '*'
    # 暴露 metrics 端口
    endpoint:
        metrics:
            enabled: true
        #    配置 prometheus 服务
        prometheus:
            enabled: true
    metrics:
        export:
            prometheus:
                enabled: true
        tags:
            application: ${spring.application.name}

4,启动项目,访问 http://localhost:9002/actuator/prometheus

5,配置Prometheus

下载安装Prometheus prometheus.io/download/

修改prometheus.yml文件

scrape_configs:

  - job_name: 'exporter' #服务信息(cpu、内存、磁盘、网络等)
    metrics_path: '/metrics' #指定抓取的路径
    static_configs:
      - targets: ['localhost:9182']
        labels:
          nodename: 'exporter-node'
          
  - job_name: 'pv_warning-1'
    metrics_path: '/actuator/prometheus' #指定抓取的路径
    static_configs:
      - targets: ['localhost:9003']
        labels:
          nodename: 'pv_warning-1'
          
  - job_name: 'pv_warning-2'
    metrics_path: '/actuator/prometheus' #指定抓取的路径
    static_configs:
      - targets: ['localhost:9002']
        labels:
          nodename: 'pv_warning-2'
         

启动prometheus 访问http://localhost:9090 即可看到监控的项目

image.png 6,安装 Grafana

下载地址 grafana.com/grafana/dow…

下载安装后 浏览器打开 http://localhost:3000/ 账号密码 默认都是admin

image.png 7,配置数据源

image.png 这里选择的是prometheus数据源,如果需要查看springboot项目相关的信息,如api调用情况,需要配置配置Promtail 和 Loki

Promtail 和 Loki 下载地址:github.com/grafana/lok… 选择最新的版本下载这两个文件,解压文件

github.com/grafana/lok… 页面分别找到 loki-local-config.yaml 和 promtail-local-config.yaml

然后修改配置文件里面的路径为本机的路径即可

uth_enabled: false

server:
  http_listen_port: 3100
  grpc_listen_port: 9096 # 监听grpc端口
  log_level: debug
  grpc_server_max_concurrent_streams: 1000

common:
  instance_addr: 127.0.0.1
  path_prefix: /tmp/loki
  storage:
    filesystem:
      chunks_directory: /tmp/loki/chunks
      rules_directory: /tmp/loki/rules
  replication_factor: 1
  ring:
    kvstore:
      store: inmemory

ingester_rf1:
  enabled: false

query_range:
  results_cache:
    cache:
      embedded_cache:
        enabled: true
        max_size_mb: 100

schema_config:
  configs:
    - from: 2020-10-24
      store: tsdb
      object_store: filesystem
      schema: v13
      index:
        prefix: index_
        period: 24h

pattern_ingester:
  enabled: true
  metric_aggregation:
    enabled: true
    log_push_observations: true

ruler:
  alertmanager_url: http://localhost:9093  # 预警地址

frontend:
  encoding: protobuf

image.png 然后使用配置文件分别启动loki和promtail

./loki-linux-amd64.sh--config.file=config/loki-config.yaml

./promtail-linux-amd64.sh--config.file=config/promtail-local-config.yaml

8,导入模板

可以从官网找到需要的dashboard模板 导入 到项目中,以springboot项目指标为例,官网搜索springboot的模板,

image.png 复制ID

image.png 导入模板

image.png 输入id

image.png 选择对应的数据源即可

image.png 最终效果:

服务相关(CPU。磁盘、网络等)

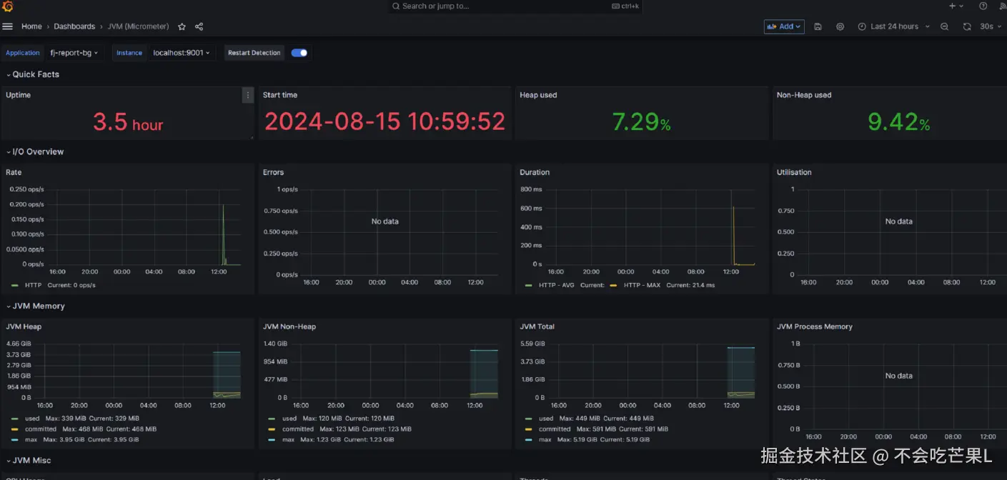
image.png JVM相关:

image.png

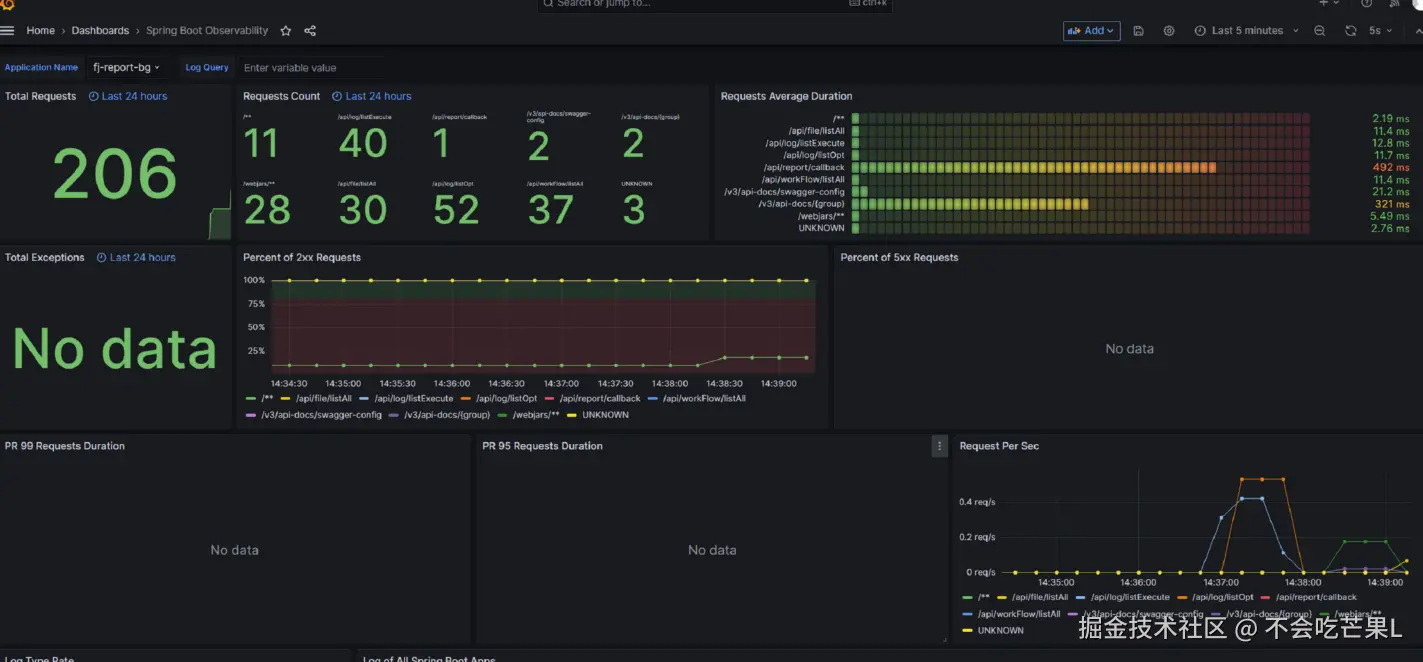
spring boot相关:

image.png