更好用系统性能监控工具——bottom

355 阅读1分钟

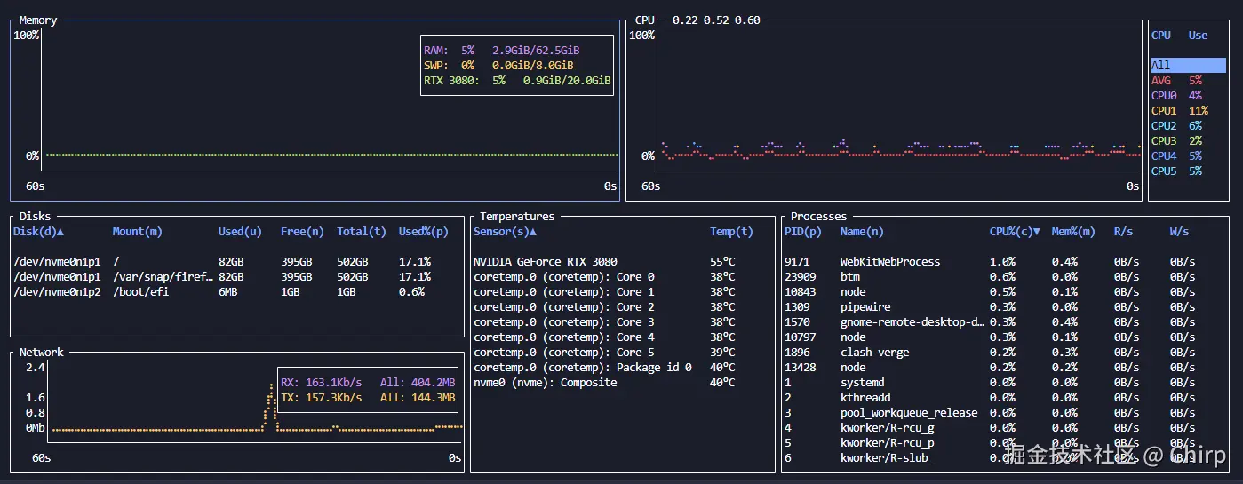
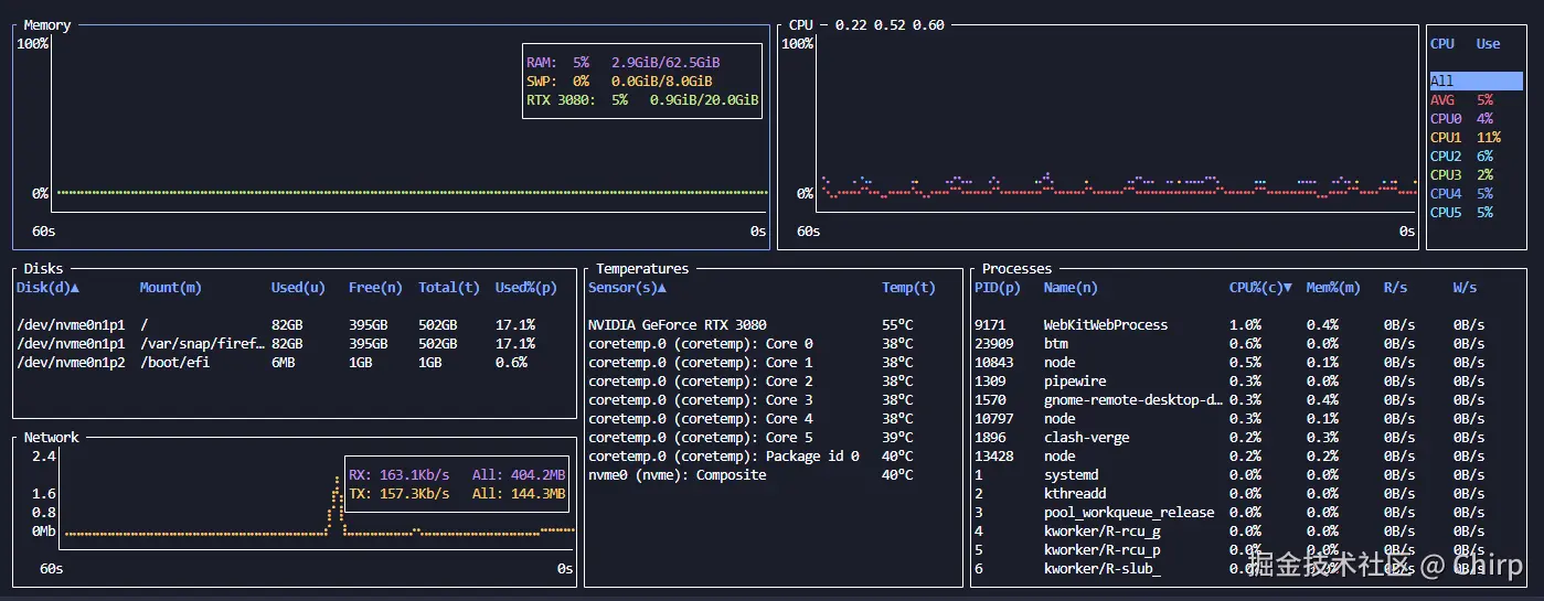
好看好用自定义程度高,Mac OS、Windows 和 Linux 跨平台兼容。CPU、内存、温度、网络等等等等一目了然,布局可自定义,用起来非常舒服。从官方仓库那边拿张动图感受一下。

demo.gif

安装

官方仓库 README 有详实的安装方法。我选择的是从 deb 包安装。

curl -LO https://github.com/ClementTsang/bottom/releases/download/0.10.2/bottom_0.10.2-1_amd64.deb
sudo dpkg -i bottom_0.10.2-1_amd64.deb

安装完成后可以直接通过 btm 开启。尝试放大缩小终端窗口有惊喜。

面板各个分块能点击选中,能对鼠标点击和滚轮做出响应。按下 e 键可以放大对应分块。

配置

建议在 bottom 文档 中查看如何配置。Linux 下的配置文件位于 ~/.config/bottom/bottom.toml,在启动过 bottom 后会自动创建。接下来说几个我觉得挺重要的设置。

enable_gpu = true,启用 GPU 支持。如此可以看到 GPU 的温度和显存占用。

network_use_bytes = true,网速单位换为像是 MB/s。

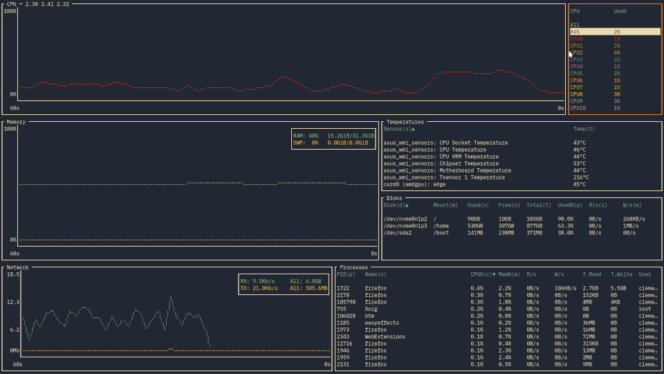
自定义 Layout 布局。晒一晒我的配置:

[[row]]
  ratio=2
  [[row.child]]
    ratio=2
    type="mem"
  [[row.child]]
    ratio=2
    type="cpu"
[[row]]
  ratio=3
  [[row.child]]
    ratio=3
    [[row.child.child]]
      type="disk"
    [[row.child.child]]
      type="network"
  [[row.child]]
    ratio=2
    type="temp"
  [[row.child]]
    ratio=3
    type="process"

image.png