工单管理系统 WGCAT v1.2 全新发布

215 阅读1分钟

WGCAT 是 WGCLOUD 团队近期新推出的一款运维工单系统,设计一如既往的的简单实用,具有部署方便,上手容易,性能优秀,界面友好等特点。 

 WGCAT 工单系统中,每个人都可以新建工单,每个账号都具有新建工单的权限,而且还有对外提供的工单提交接口,当工单在流转过程中,你也可以评论工单,工单每次流转都会给经办人,也就是受理人发送通知,这个通知方式可以是邮件,也可以是微信或者钉钉等其他方式。

WGCAT-v1.2 更新说明,2024-08-07发布 

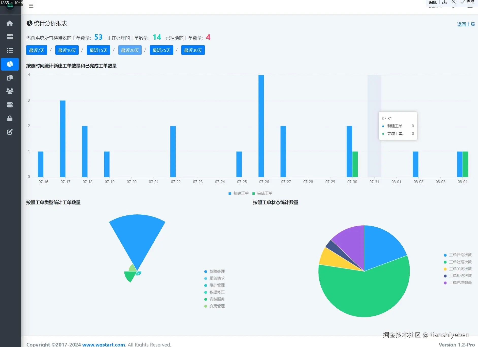
1. 新增,统计分析报告 
2. 新增,已拒绝状态的工单,系统会在30天后自动关闭工单 
3. 新增,登录页面可以输入验证码,但是默认不显示验证码不用输入,我们可以根据自己的使用场景,配置登录页面是否需要输入验证码 
4. 优化,工单详情页面显示工单类型 
5. 优化,选择受理人时候,增加显示部门名称 
6. 优化,当拒绝和完成工单时,给创建人发送提醒 
7. 一些已知的bug修复 
8. 优化UI,代码结构优化