COS 客户端 SDK 日志上报+分析

122 阅读7分钟

方案背景

在客户端开发中,COS是一种常用的云存储解决方案。然而,对于大规模的客户端应用,如何有效地上报和分析COS 客户端 SDK的日志数据成为一项重要的任务。本方案旨在提供一种可靠的日志上报与分析方案,帮助开发者更好地了解和优化客户端COS SDK的使用情况。

方案介绍

  1. 通过 对象存储控制台-客户端日志分析 快速接入日志上报并进行日志数据分析。

  2. 日志将被上报至日志服务 CLS进行存储,以及自定义检索和监控告警配置。

  3. 按照接入指南操作后,APP中的COS客户端 SDK会自动进行日志上报。

通过该系统,您可以在COS控制台上自行查看COS客户端 SDK请求成功率、任务次数、错误码以及存储桶、地域等各维度数据,从而持续分析和了解业务的运行情况。

使用场景

一、实时了解应用的性能和稳定性

通过分析COS SDK的调用情况,您可以实时了解各个维度中上传、下载等操作的成功率和失败原因。这将帮助您及时发现潜在的问题,并采取相应的措施解决,确保应用的性能和稳定性。

二、灵活自主的数据分析和优化

您可以随时自行登录控制台进行数据查看、统计分析,甚至自行检索具体的日志,提高数据统计和问题排查的效率和自由度。通过提供自主分析的能力,您可以根据自身需求灵活地进行数据分析和挖掘,深入了解COS SDK的使用情况,并根据分析结果进行相应的优化和改进。

三、端侧独有场景

COS SDK在端侧具有许多独特的场景,仅依靠服务端日志进行排查或统计分析是不够完善的。这些场景包括用户感知的成功率、网络性能、客户本地网络异常等。通过在客户端上报COS SDK的日志数据,可以更全面地了解和分析这些端侧独有的情况,从而更好地优化客户端应用的性能和用户体验。

四、自主配置监控告警(实现中...)

您可以根据业务自行配置告警,包括设置阈值、选择告警方式等。例如,在不同的业务场景或不同的业务地区,成功率可能会有较大差异。通过自行配置监控告警,您可以根据实际需求灵活地设置告警规则,以便及时发现和解决潜在的问题。这种自主配置的灵活性使得您能够更好地适应不同的业务需求和变化。

五、性能分析(实现中...)

通过分析COS SDK的性能指标,如网络性能、上传下载速度等,您可以深入了解COS SDK在不同场景下的性能表现。这将帮助您找出性能瓶颈并进行优化,从而提升应用的响应速度和用户体验。

举个例子:

  1. 假设一个在线图片编辑应用,用户可以上传、编辑和下载图片。通过上报COS SDK的日志数据,开发团队可以实时分析监控用户的图片上传和下载操作,及时发现潜在的问题。例如,他们可以通过日志数据发现某个地区的上传成功率偏低,进而优化该地区的COS节点配置,提升用户体验。

2.假设一个音乐播放器应用,用户可以从COS存储中下载音乐文件。通过分析COS SDK的性能指标,如请求响应时间和错误率,开发团队可以了解不同地区、不同网络环境下的下载性能情况。例如,他们可以通过日志数据发现某个地区的下载请求响应时间。

操作指南

一、如何把日志上报上来?

  1. 登录 对象存储控制台-客户端日志分析。

  1. 选择日志上报和存储的地域。关于 CLS 支持的地域,请参见 日志地域说明

  1. 点击应用列表的新建按钮。

  1. 填写要接入的应用名称,创建对应的日志相关资源。

应用名称:填写需要接入的应用名称

SDK 类型:目前仅支持 COS SDK

日志主题标签:选择创建的日志主题对应的标签

所属日志集:创建的日志主题所属的日志集(固定为 qcloud_track)

日志主题名称:根据应用名称和 SDK 类型生成 CLS 的日志主题名称

  1. 创建成功后,点击应用名称或者配置详情,在左侧点击接入方式,进入该应用的接入方式页面。

按照步骤接入 COS Android SDK 或 COS iOS SDK,详情请参见 Android接入指南 、iOS接入指南。

  1. 完成相关配置后,如想查看有关信息,可以点击想要查看信息的应用名称或配置详情,进入详情页面,查看基本信息。

注意:请勿修改日志主题的基础配置和索引配置,否则可能会导致仪表盘的数据丟失或错乱。

二、分析日志数据

  1. 登录 对象存储控制台-客户端日志分析。

  1. 从应用列表页面点击查看数据,进入数据详情页面,查看具体的数据。

  1. 用户可根据核心指标、基础分布、其它等维度进行有关日志分析。

支持字段筛选

支持任务类型、操作系统、网络类型、运营商、省份、国家、存储桶、Region、COS SDK版本的筛选。

图表介绍-核心指标

失败率:整体失败率。该指标反映了 COS 操作的失败率。

任务次数:指定时间段的任务次数。您可指定制定段,查询您所需要了解的时间范围内的任务次数。

客户端错误码分布:客户端 top 错误码。例如:网络超时、签名认证错误等。了解更多,请参见 客户端错误码说明(cloud.tencent.com/document/pr…

服务端错误码分布:服务端 top 错误码。了解更多,请参见 服务端错误码说明(cloud.tencent.com/document/pr…

失败率-运营商分布:运营商维度的失败率分布,便于了解由运营商网络导致的失败。

失败率-省份分布:省份维度的失败率分布,便于了解各个省份的失败率。

失败率-国家分布:国家维度的失败率分布,便于了解各个国家的失败率。推荐海外业务重点关注该指标,因为不同国家的网络等情况差异较大。

失败率-region 分布:region 维度的失败率分布,用于观察各个 region 的失败率。您可根据该指标调整存储桶的 region 分布。

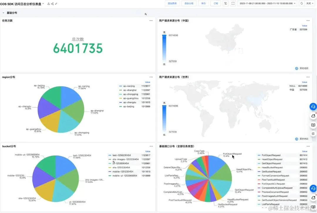
图表介绍-基础分布

任务次数:所选时间段内整体的 COS 任务次数,包括上传、下载、传输任务以及具体的 COS 请求任务。

用户请求来源分布(中国):通过地图的方式直观的展示省份的任务次数分布。

region分布:统计出各个 region 对应的任务次数。

用户请求来源分布(世界):通过地图的方式直观的展示国家的任务次数分布。

bucket分布:统计出各个存储桶对应的任务次数。

基础接口分布(全部任务类型):具体的 COS 请求任务次数分布(上传、下载、传输任务是由具体的 COS 请求组成的)。

图表介绍-其他

错误详情:查看一条具体的错误信息,包括错误类型、错误码、错误名称、错误描述以及 HTTP 响应码,主要用来结合错误码分布进行错误分析。

结语

总之,通过业务场景的分析、监控和优化,您将获得更好的应用性能、稳定性和用户体验。您可以更好地了解和改进COS客户端 SDK的使用情况,提高数据分析和问题排查的效率和自由度。这将帮助你提供更好的服务,满足用户对高效、可靠的云存储解决方案的需求。