国思RDIF-Wms仓储管理系统助力企业高效数字化(源码交付)

130 阅读8分钟

1. 产品介绍

不论是传统制造业,还是新型工业,但凡涉及生产,企业的仓储管理始终起着至关重要的作用。仓储数据庞大、货物存放跟踪困难、仓储货物周转灵活率低、仓储管理人力成本逐渐增高、管理数据准确精度较低以及管理手段落后等是目前传统行业普遍存在的问题。

wms

仓库是企业运营中不可或缺的一环,其管理效率直接影响到企业的整体运营效率和成本控制。如何准确高效的管理仓库,是不少企业头疼的问题。

RDIF-Wms是一款基于“国思RDIF低代码快速开发框架”下的仓库管理系统,不仅涵盖了仓库/库区/货架管理,出入库管理,客户/供应商/承运商,库存看板、库存记录、库存预警与到期提醒、基础数据报表展示等功能,更整合了增值业务、多租户支持、用户权限管理以及各基础数据的维护。从而进一步提升业务执行效率,实现仓储的智能化管理 。同时还全源码提供,方便企业扩展,加速落地应用,方便满足不同特性仓库的管理需求。

wms

前往体验:点击在线体验国思RDIF-Wms仓储管理系统

1.1 Wms主要功能

  • 库存预警与到期提醒、基础数据报表展示。
  • 仓库/库区:管理维护仓库基础数据。
  • 物料:管理维护物料基础数据。
  • 客户/供应商/承运商:管理维护联系人基础数据。
  • 入库:创建入库单后包括如下几个状态:未发货、在途(已发货未入库)、部分入库、作废、入库完成,入库类型包括:采购入库、外协入库、退货入库,入库单支持网页打印。
  • 出库:创建出库单后包括如下几个状态:未发货、部分发货、已发货、作废,入库类型包括:销售出库、外协出库、调拨出库,出库单支持网页打印。
  • 移库:创建移库单后包括如下几个状态:未操作、部分移动、操作完毕、作废。
  • 库存看板:查看当前物料库存数量。
  • 库存记录:查看当前物料库存操作记录。
  • 库存盘点:定期或不定期进行库存盘点,确保库存数据的准确性。
  • 订单管理:处理和管理订单,包括接收订单、分配库存、拣货和打包、以及发货和跟踪订单状态。
  • 货物跟踪:实时追踪货物的位置和状态,以便及时响应客户查询和提供准确的货物信息。
  • 仓库布局优化:通过优化仓库布局和存储策略,最大限度地提高仓库空间利用率和工作效率。
  • 报告和分析:生成各种报告和分析,帮助管理者了解仓库运营情况,发现问题并制定改进计划。

wms系统

1.2 状态流转

出库状态流转入库状态流转

2. 核心功能展示

2.1 库存看板

库存看板(Inventory Kanban)用于帮助团队和企业有效控制库存、生产和供应链流程。它借鉴了精益生产(Lean Production)中的看板概念,通过图表、标识和信息板等方式,以直观的方式传达库存状态、需求和操作指导,以便实现更高效的库存管理。

通过库存看板,企业可以更好地管理库存,避免过多或不足的库存,提高生产和供应链的效率,同时也促进了团队协作和信息共享。

库存看板如下图所示,可以按仓库、库区、物料等不同类型查看库存情况。

  • 仓库

仓库

  • 库区

库区

  • 物料

物料

2.2 库存预警

库存预警用于对物料所在仓库库存的提醒,以及到期提醒。

  • 预警:

预警

  • 过期物料:

过期物料

2.3 仓库/库区

仓库/库区用于管理与维护仓库的基础数据。

仓库

单击仓库名称,可以对仓库对应库区进行维护。

库区

2.4 库存盘点

库存盘点用于对仓库或库存中的物品数量和状态进行周期性的检查和核实,以确保实际库存与记录的库存数量相符。库存盘点是管理库存的关键环节,有助于发现潜在的问题、减少错误和损失,以及维护良好的库存管理体系。

库存盘点

2.5 物料

2.5.1 物料类型

物料类型

2.5.2 物料

物料

  • 维护物料

维护物料

2.6 客户/供应商/承运商

管理维护联系人基础数据。

2.6.1 客户

客户

可以处理应收、结款、查看客户往来流水。

查看往来流水

2.6.2 供应商

供应商

可以处理应付、结款、查看供应商流水。

2.6.3 承运商

承运商

2.7 出入库

出入库包含入库、出库、移库。

2.7.1 入库

入库操作分为:采购入库、外协入库、退货入库。

入库状态流转

采购入库:是指在企业进行采购活动后,将所采购的物品或商品从供应商处接收并存放到仓库或库存中的过程。这个过程将采购流程和库存管理结合起来,是供应链管理中的重要环节之一。

外协入库:是指企业委托外部供应商对部分生产物料进行加工,然后将加工好的物料入库。

退货入库:是指将已售出或分发的货物退还到仓库的过程。这种情况通常发生在客户退货、产品召回或分销过程中的问题货物需要重新回到仓库的情况下。

入库

创建入库单后包括如下几个状态:未发货、在途(已发货未入库)、部分入库、作废、入库完成,入库类型包括:采购入库、外协入库、退货入库

创建入库单

  • 打印入库单。

打印入库单

  • 批量入库

批量入库

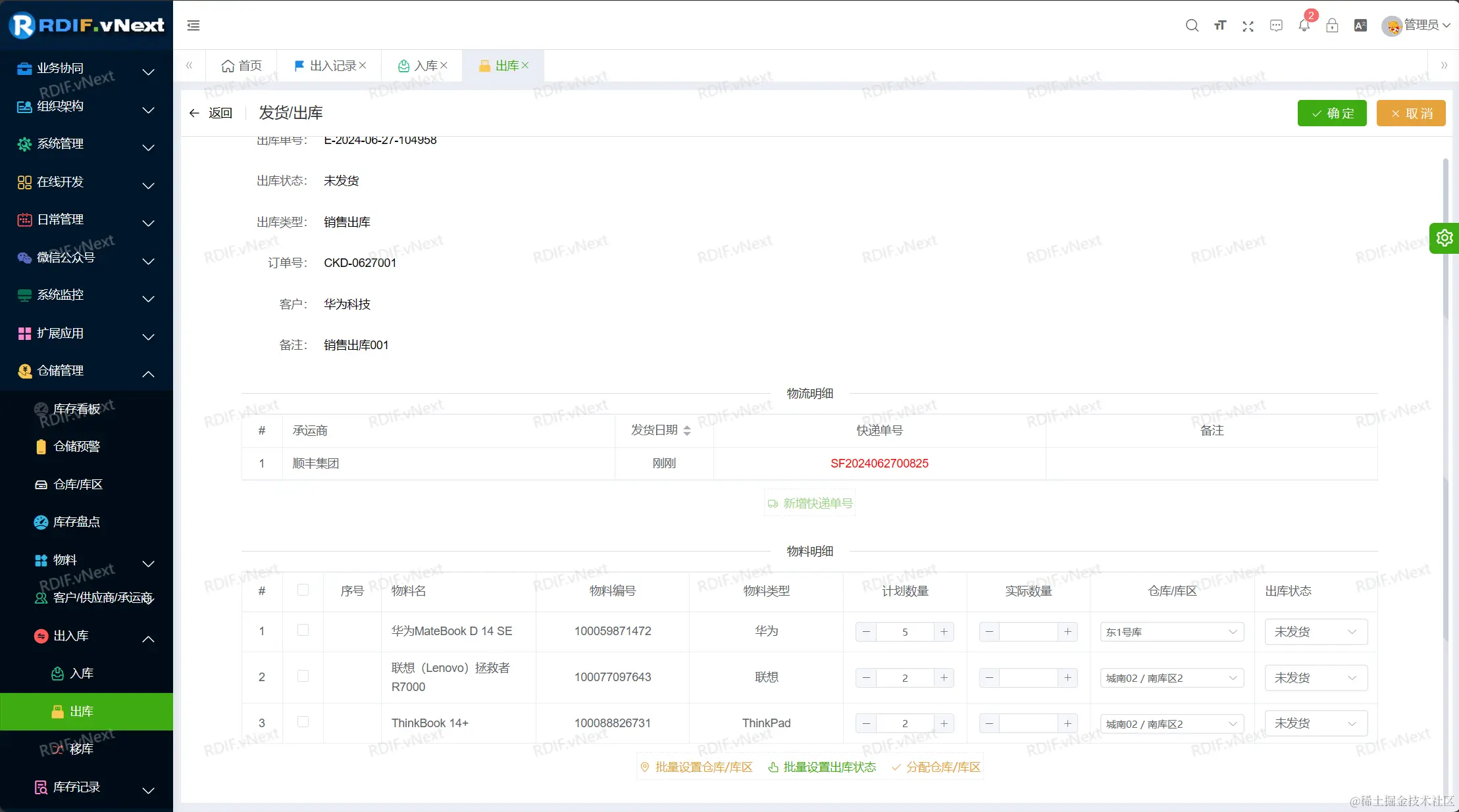
2.7.2 出库

出库操作分为:销售出库、外协出库。

img

销售出库:是用来处理和管理客户销售订单的关键流程。其主要目的是有效地履行客户订单,确保订单中的商品被准确、及时地拣选、包装、装运和交付给客户。

外协出库:外协出库是指企业委托第三方物流公司或其他企业进行出库处理的场景。

出库管理

新增出库

发货处理

发货

打印出库单

打印出库单

2.7.3 移库

移库是一项关键操作,用于有效管理和控制库存。是为了优化库存的位置和布局,平衡库存量,提高拣货效率,确保库存的质量和可访问性,以支持仓库运营的各个方面,并提高客户满意度。这有助于降低库存成本,减少错误,并提高仓库管理的效率。

移库管理

创建移库单后包括如下几个状态:未操作、部分移动、操作完毕、作废

创建移库单

2.8 库存记录

库存记录用于查看当前物料库存操作记录,包含出入记录、发货记录等。

2.8.1 出入记录

出入记录

2.8.2 发货记录

发货记录

2.9 库存结算

库存结算是指在每个月或每年结束时,对仓库中的库存数据进行核对、整理和调整的过程。这个过程旨在确保库存账面数量与实际物理库存相符,同时也是供应链和财务管理中的一个重要环节。

库存结算主要目的包括

  • 核对准确性: 通过库存月结,可以核对账面库存数量与实际物理库存数量之间的差异。这有助于及时发现可能的错误、丢失或损坏情况。
  • 调整记录: 如果在核对过程中发现库存数量差异,可以进行相应的库存记录调整,使账面库存与实际库存相符。
  • 财务报告准确性:正确的库存数据对于财务报告至关重要。月结可以确保财务报表中的库存数据是准确的,反映了企业真实的库存状况。
  • 预测和计划:通过库存月结,可以更好地了解库存的变化趋势,帮助企业进行未来的库存预测和采购计划。
  • 库存管理优化:月结过程中可以分析库存的动态情况,有助于优化库存管理策略,避免过多的滞销库存,减少库存成本。

2.9.1 库存月结

库存月结

开始结算

2.9.2 库存年结

库存年结

查看结算单

3、Wms主要实现价值

  • 规范管理:优化岗位职责,实现优胜略汰采购业务整合统一,数据准确。
  • 提效降错:使用Wms,差错率降到1%,流水线分包,效率提升10倍。
  • 提升积极性:操作简单,快速上手,员工绩效考核,公平公正。
  • 仓储规划更科学:提升仓库空间利用率,缩短了仓库作业路径。

主要价值

4、相关参考

企业数字化转型如何做?看过来:www.guosisoft.com/article/det…

Vue2.x 组件通信方式:www.guosisoft.com/article/det…

【干货】Vue3 组件通信方式详解:www.guosisoft.com/article/det…

【保姆级教程】Vue项目调试技巧:www.guosisoft.com/article/det…

Vue 前端开发团队风格指南(史上最全):www.guosisoft.com/article/det…

国思RDIF低代码快速开发平台(支持vue2、vue3):www.guosisoft.com/article/det…

5、结语

如果本文对你有一点点帮助,点个赞支持一下吧,你的每一个【赞】都是我创作的最大动力 ^_^

更多技术文章请往:

www.guosisoft.com/article

www.rdiframework.net/article

大家一起共同交流和进步呀!!


一路走来数个年头,感谢RDIF框架的支持者与使用者,大家可以通过下面的地址了解详情。

官方网站:www.guosisoft.com/ www.rdiframework.net/

特别说明,框架相关的技术文章请以官方网站为准,欢迎大家收藏!

RDIF.vNext低代码快速开发框架由海南国思软件科技有限公司专业团队长期打造、一直在更新、一直在升级,请放心使用!

欢迎关注RDIF.vNext低代码快速开发框架官方公众微信(微信号:guosisoft),及时了解最新动态。