面试官 :你好 ,对 JVM 垃圾回收参数有没有深入的理解 ?

11,764 阅读9分钟

👈👈👈 欢迎点赞收藏关注哟

首先分享之前的所有文章 >>>> 😜😜😜
文章合集 : 🎁 juejin.cn/post/694164…
Github : 👉 github.com/black-ant
CASE 备份 : 👉 gitee.com/antblack/ca…

一. 前言

上一篇 # 深刻体验不同对象下 G1 回收器的内存变化 , 了解完了对象对垃圾回收的影响 ,这一篇来看一下 JVM 参数对垃圾回收的影响

二. 常见的参数汇总

image.png

image.png

三. 我们有哪些可用的垃圾回收

这一块也是老生常谈的点了, 就不详细来说了, 只是列出来, 便于后文的理解 :

以下是包括 ParNew、Parallel Scavenge 和 Parallel Old 在内的完整表格:

收集器串行、并行or并发新生代/老年代算法目标适用场景
Serial串行新生代复制算法响应速度优先单CPU环境下的Client模式
Serial Old串行老年代标记-整理响应速度优先单CPU环境下的Client模式、CMS的后备预案
ParNew并行新生代复制算法响应速度优先多CPU环境时在Server模式下与CMS配合
Parallel Scavenge并行新生代复制算法最大化吞吐量在后台运算而不需要太多交互的任务
Parallel Old并行老年代标记-整理吞吐量优先在后台运算而不需要太多交互的任务
CMS并发老年代标记-清除降低暂停时间集中在互联网站或B/S系统服务端上的Java应用
G1并发新生代 / 老年代标记-整理+复制算法可预测的暂停时间控制面向服务端应用,将来替换CMS
Shenandoah并发整个堆标记-复制-压缩极低的暂停时间适合大内存低延迟应用
ZGC并发整个堆标记-复制-重定位极低的暂停时间适合大内存低延迟应用

我这里主要以 G1 为例 , 其中会涉及到一些通用的属性

四. 初始流程

在上一篇中我们尽量模拟实际的场景,基于软引用模拟可被回收的对象,同时基于一定的几率模拟始终不会被回收的对象。

初始参数

-XX:+UseG1GC
-XX:+UnlockExperimentalVMOptions
-Xms512m
-Xmx2048m

验证代码

private void add() {
    // 创建一个存储软引用的列表
    List<SoftReference<byte[]>> softReferenceList = new ArrayList<>();
    List<WeakReference<byte[]>> weakReferenceList = new ArrayList<>();
    ArrayList<byte[]> retainedObjects = new ArrayList<>();
    Random random = new Random();

    // 分配内存并使用软引用引用这些内存块
    try {
        while (true) {
            int i = atomicInteger.addAndGet(1);
            if (i % 10 < 1) {
                // 弱引用每次 GC 都会被回收
                byte[] largeArray = buildArray(); // 64K - 0.64M
                WeakReference<byte[]> weakReference = new WeakReference<>(largeArray);
                weakReferenceList.add(weakReference);
            } else if (i % 10 < 3) {
                //以一定概率保留对象引用,防止它们被回收
                byte[] largeArray = buildArray();
                if (random.nextInt(10) < 5) {
                    retainedObjects.add(largeArray);
                }
                // 模拟被回收的常见
                if (random.nextInt(1000) < 10) {
                    retainedObjects = new ArrayList<>();
                }
            } else {
                // 软引用内存不足时被回收
                SoftReference<byte[]> softReference = new SoftReference<>(buildArray());
                softReferenceList.add(softReference);
            }
        }
    } catch (Exception e) {
    }
}

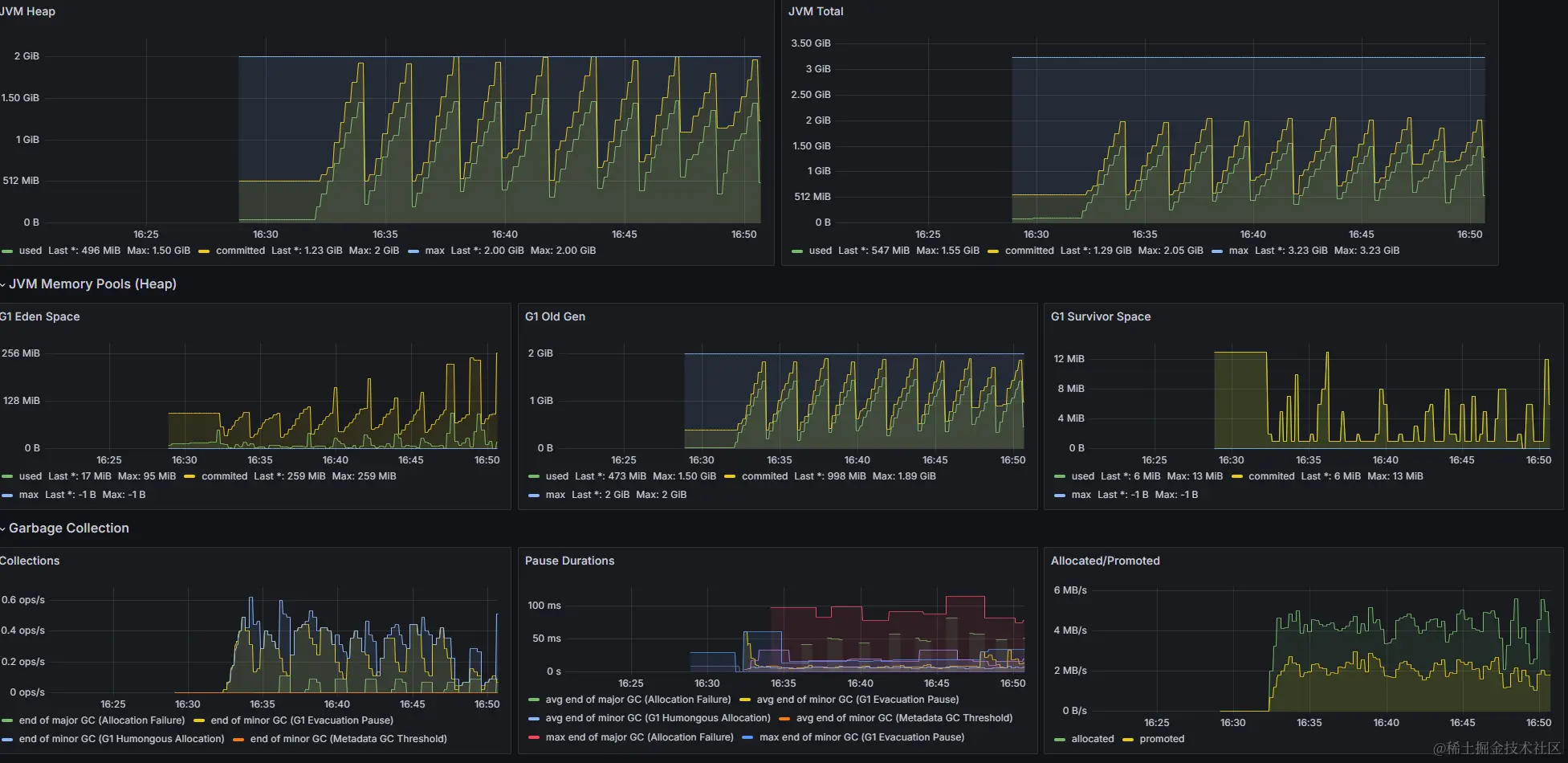
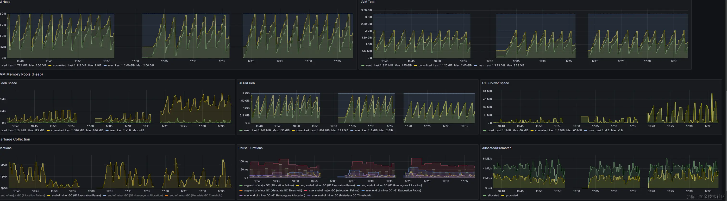
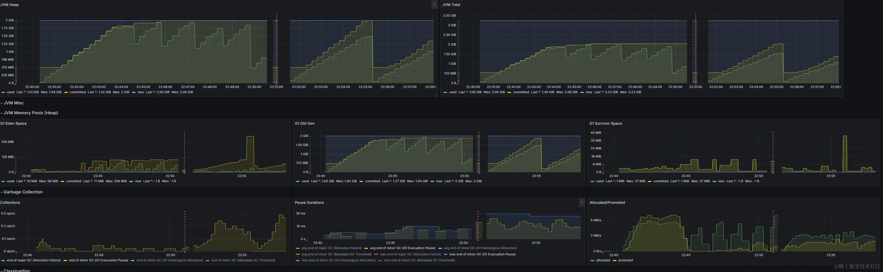
基于这个模型,我们可以跑出一个初版数据 :

  • 由于有无法清除的对象 ,老年代最小占用量在逐步上升
  • 由于年轻代远远没有达到年轻代的阈值 ,所以年轻代每次都是被 FullGC 回收走了
    • 这里可以看左下角那张图的黄线部分 , 后半段基本上没有了 Minor GC
  • 除了 S1 区域的老问题 ,基本上符合常见的场景

image.png

五. 进行配置调整

  • 为了更快的验证 ,下面的所有操作都会加快对象产生的速度

5.1 通用配置

在初始化一个新应用的时候 ,有些配置是需要我们默认要加上的 :

  • 设置内存的各项作用指标 , 基于服务器的配置进行设计
    • -Xms512m -Xmx2048m -Xmn512m
  • 选择对应的垃圾回收器 :既可以选择单一的 ,也可以进行组合使用
    • -XX:+UseParallelGC -XX:+UseParallelOldGC
    • -XX:+UseG1GC
  • 除此之外还有一些日志的配置,这些平时一般不配,配了就是有问题了
    • -XX:+PrintGCDetails -XX:+PrintGCDateStamps -Xloggc:gc.log
    • -XX:+HeapDumpOnOutOfMemoryError -XX:HeapDumpPath=/path/to/dumps

在这里我们垃圾回收器选择使用 G1 , 不使用其他的回收器, 以下是核心的测试流程 :

5.2 设置最大晋升年龄阈值

// - 通过10次垃圾回收才会来到老年代
-XX:+UseG1GC
-XX:+UnlockExperimentalVMOptions
-Xms512m
-Xmx2048m
-XX:MaxTenuringThreshold=10
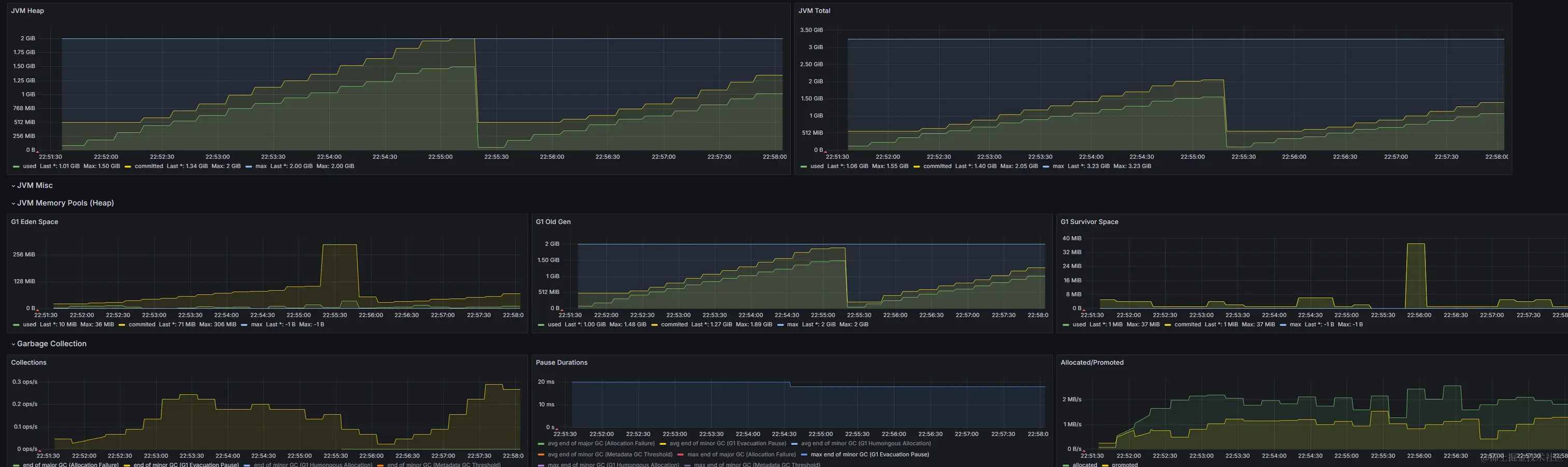
  • 预期 : 年轻代占用的空间应该明显变多 ,S1 区域会有比较大的增加 ,且一直保持活跃
  • 结果 : 基本符合预期
      1. Survivor 区间并没有像之前一样缩减到最小值后不再变化
      1. 年轻代变化较小 ,主要是 Eden 区给的过大 ,不容易触发 YoungGC

image.png

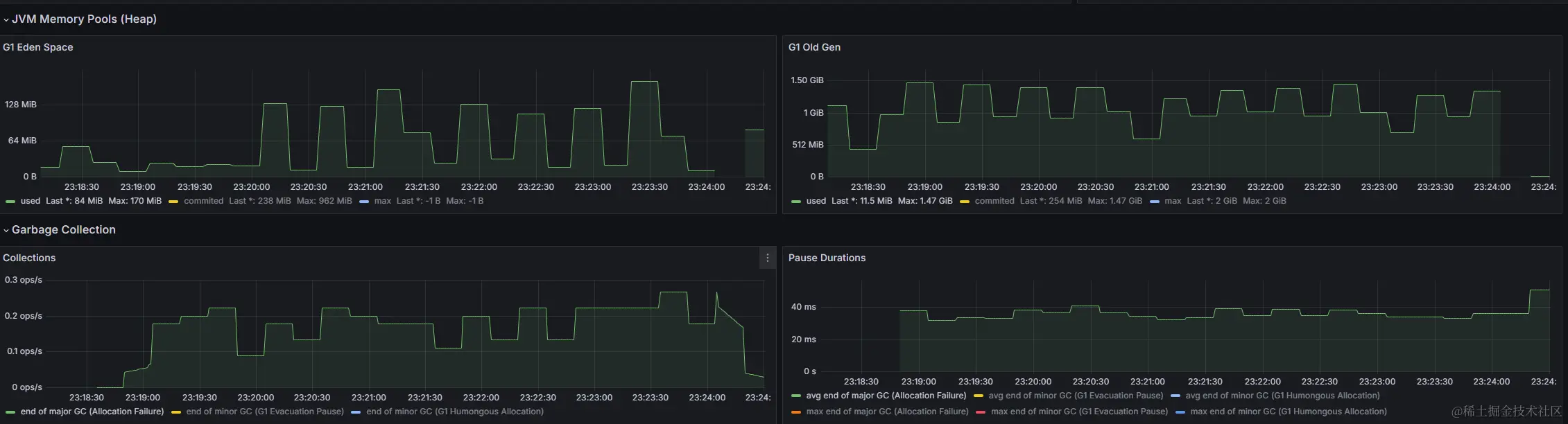
5.3 设置年轻代的可用大小

// - 通过10次垃圾回收才会来到老年代
-XX:+UseG1GC
-XX:+UnlockExperimentalVMOptions
-Xms512m
-Xmx2048m
-XX:MaxTenuringThreshold=10
-XX:G1NewSizePercent=5
-XX:G1MaxNewSizePercent=20
  • 备注 : 这里很奇怪 ,按理说我的 JDK 应该没有这个参数的 ,但是确实是生效了
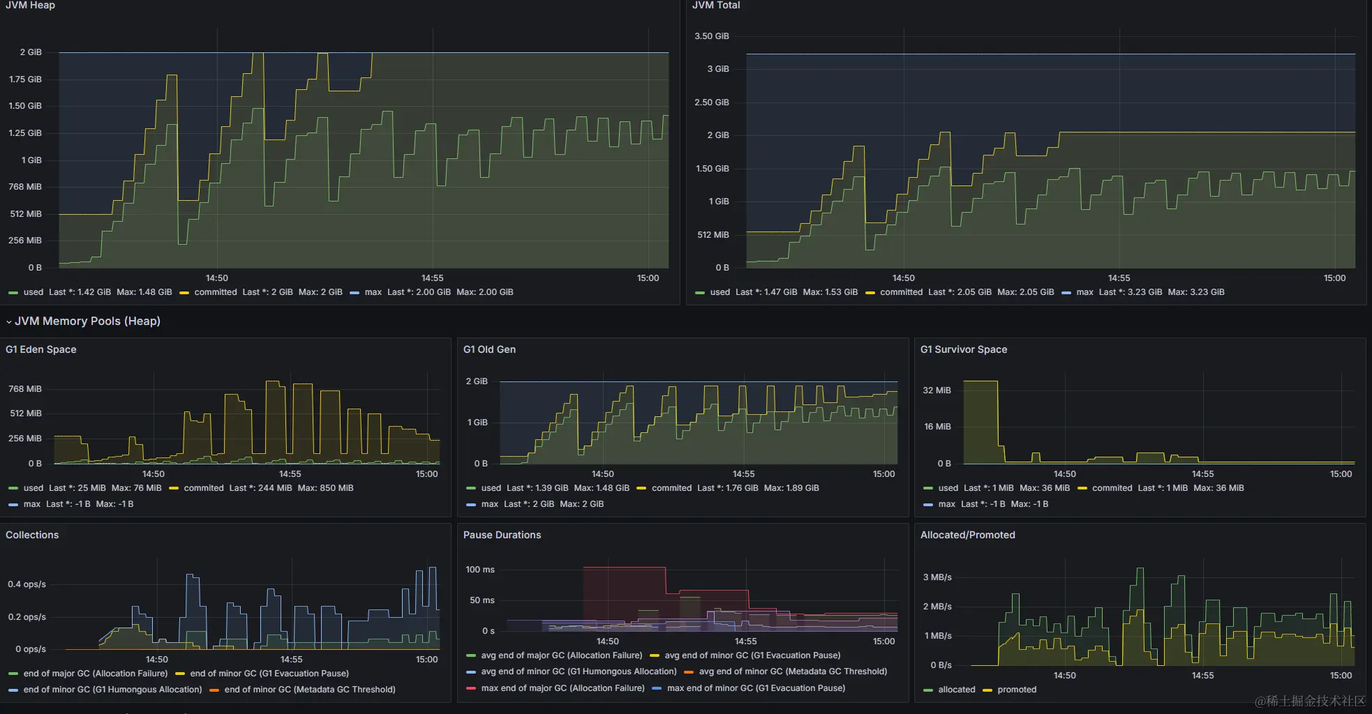
  • 预期 : 我们设置了G1年轻代最大为20% (等同于 Xmn), 那么年轻代最大应该为 409M
  • 结果 : 基本符合预期
    • 相比之前 Eden 区动不到动到 700 M ,修改后的内存要小得多 (图一
    • 由于年轻代分配的空间更小了 ,年轻代垃圾回收的频率明显变多了 (图三
    • 可以看出 ,不同的场景下 ,年轻代合理配置能让整个回收更加健康 (图二
  • 问题可以看出来 ,申请的空间和使用的空间差距有点大

image.png

image.png

image.png

如果把这个参数调大后

-XX:G1NewSizePercent=30
-XX:G1MaxNewSizePercent=50
  • 可以明确看到 ,确实生效了

image.png

5.4 配置停顿时间

❗❗❗特别注意 ,停顿时间是个很玄学的概念 ,没有特殊原因 ,不要设置它。(官方建议)

// - 为了凸显效果 ,我们把这个值设置得离谱点
-XX:+UseG1GC
-XX:+UnlockExperimentalVMOptions
-Xms512m
-Xmx2048m
-XX:MaxTenuringThreshold=10
-XX:G1NewSizePercent=5
-XX:G1MaxNewSizePercent=20

// 会尝试两种修改的方式, 一种是往大了离谱点 , 一种是往小了改
-XX:MaxGCPauseMillis=1000
-XX:MaxGCPauseMillis=3
  • 预期 : 设置后我也猜不到预期,直接看结果吧
  • 结果 : 完全不符合预期
    • 当将这个值调的非常离谱的时候 ,其实是不会生效的
    • 在 JVM 里面 ,MaxGCPauseMillis 是预期目标 ,这是一个软目标,JVM 将尽最大努力实现它
    • 既然是预期值 ,也就意味着可能无法达到这个目标 ,也就没有太明显的作用

设置一个较低值的效果

  • 虽然没有明确控制数值在某个区间内 ,但是能看到对比没有设置 ,还是由很大区别的

image.png

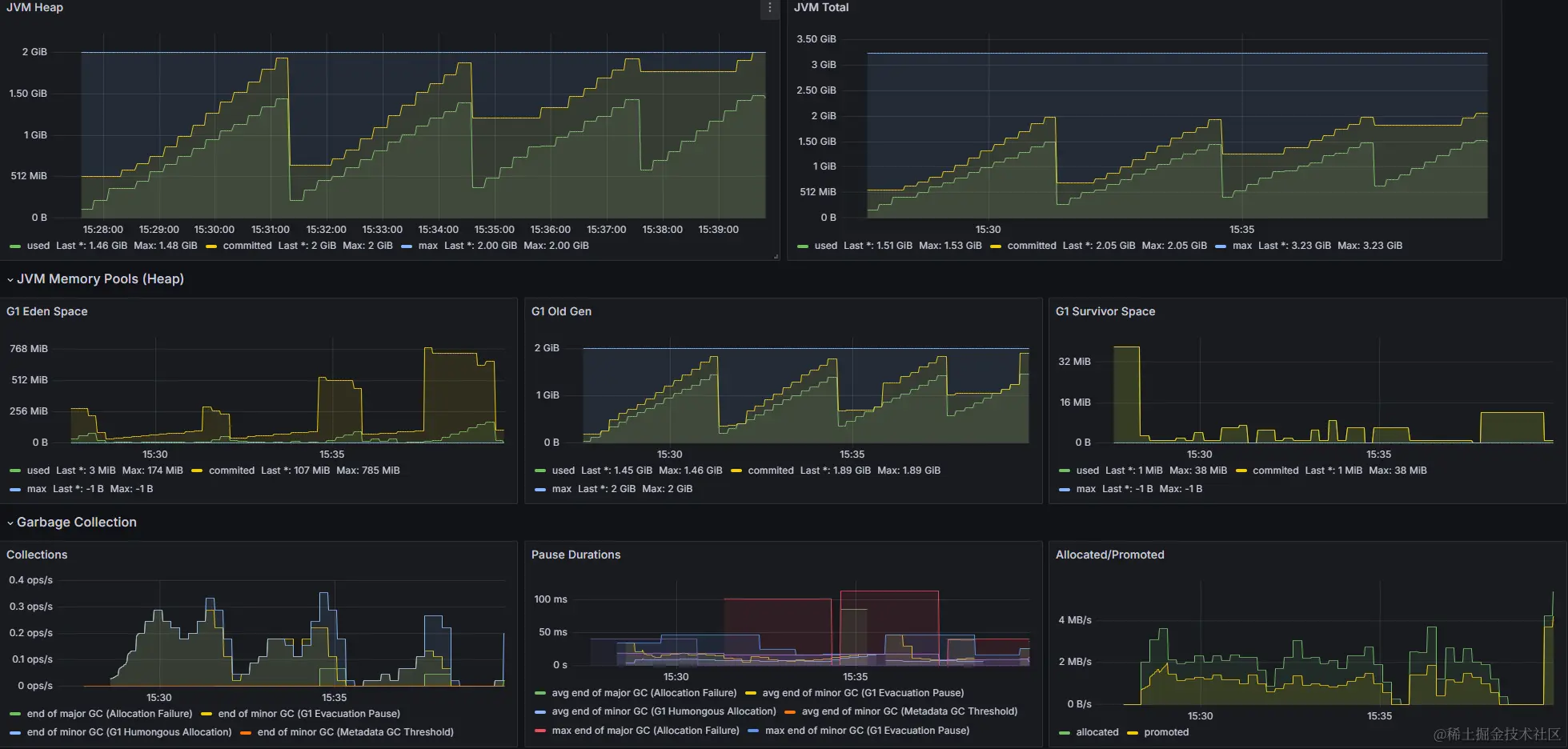
5.5 设置垃圾回收的间隔

如果并发不太高 ,我不期望回收得特别频繁,可以通过垃圾回收间隔来实现 :

-XX:+UseG1GC
-XX:+UnlockExperimentalVMOptions
-Xms512m
-Xmx2048m
-XX:MaxGCPauseMillis=200
// 这里由 500 改成 2000 ,来看一下效果
-XX:GCPauseIntervalMillis=2000

image.png

  • 预期 : 当修改垃圾回收间隔后 ,回收得频率应该要变低
  • 结果 : 符合预取 ,回收频率明显降了很多 ,
    • 主要的差别可以从左下角那张图看到 ,回收的频率由 1次/秒 变成了 0.25次/秒
    • 相当于 4 秒才发生一次 ,和我们预期的 4 倍相当

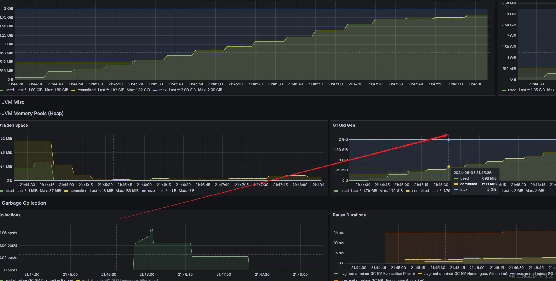
5.6 设置老年代回收阈值

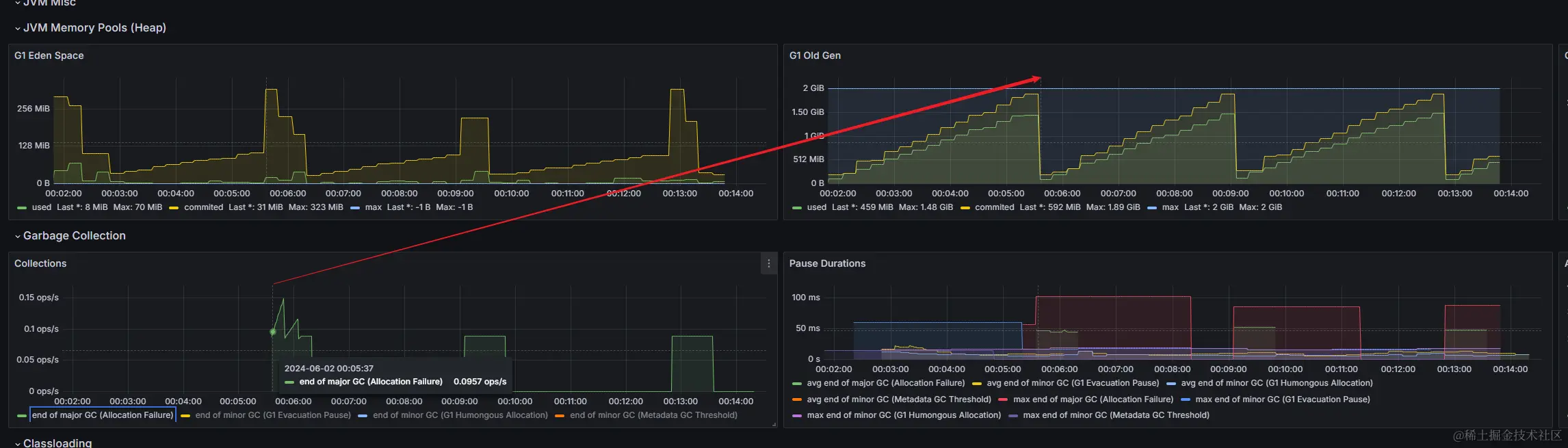
我们知道老年代内存不够时就会触发垃圾回收 ,对于一些场景需要修改这个触发时机则可以通过 InitiatingHeapOccupancyPercent :

-XX:+UseG1GC
-XX:+UnlockExperimentalVMOptions
-Xms512m
-Xmx2048m
-XX:MaxTenuringThreshold=10
// 此处由 30 -> 70
-XX:InitiatingHeapOccupancyPercent=30
  • 期望 : 首次触发垃圾回收的时机变动,符合 30% 和 70% 的现象
  • 实际 : 几乎无效 ,后面查询各项资料后发现 ,JDK8 早期版本存在很多问题 ,对于这个配置没有很好的兼容
    • 首次 major GC 实际上还是在老年代无法申请到内存时触发
    • 考虑 JDK 版本问题 ,尝试了 JDK11 后再次验证

image.png

JDK 11 结果复现

  • 结果 :可以看到 ,第一次 major GC 确实是在 30% 左右进行触发

image.png

  • 那么把这个值进行调整 ,设置为 70% 后的表现如何 ?
    • 这里要注意 ,这个到底是针对总的堆内存的 70% 还是 老年代的 70% 我是不太确定的,不同版本不一样
    • 可以参考这篇文章 ,时间有限 ,我就没测试了 @ heapdump.cn/article/271…
    • 70% 的效果不明显和 JDK的处理机制有关 ,动态的处理方式并不能保证完全和数值一致

需要注意 : 如果一开始内存就超过这个值了 ,那么其实设置也没有很好的效果

  • 这里内存在启动的时候就快速跑到了 50% 以上 ,也不存在触发 FullGC 的阈值了

image.png

六. 不同版本对垃圾回收的影响

image.png

  • 基于简单看到 ,相同的代码 ,相同的运行环节下面 ,JDK 8 和 JDK 11 使用 G1 的差距很大
  • 甚至于在同一个大版本下 ,不同 JDK8 的小版本里面对于 Region 的各项数据计算都会有不同的差异

总结

  • 不同的参数 一定要 注意 JDK 版本号 ,版本不一样对应的实现和方案都不一样
  • 虽然采用一样的环境和代码 ,但是这种不可能完全体现出配置的作用,毕竟没读过源码,里面有些机制还不清楚
  • 修改配置要谨慎 , 首先是可能会失效 , 同时不同版本的效果又不一样 ❗❗❗
  • 关于核心配置每经过压测和测试环境测试别直接上生产, 尤其是早期的 JDK 版本 ,可能有 BUG

附录 : 如何查看支持的 JVM 参数及默认参数

这是我这个 JDK 版本支持的参数 ,这里列出来了

@ www.oracle.com/java/techno…

> java -XX:+PrintFlagsFinal
   double G1ConcMarkStepDurationMillis             = 10.000000                                 {product} {default}
     uint G1ConcRefinementThreads                  = 23                                        {product} {ergonomic}
    uintx G1ConfidencePercent                      = 50                                        {product} {default}
   size_t G1HeapRegionSize                         = 4194304                                   {product} {ergonomic}
    uintx G1HeapWastePercent                       = 5                                         {product} {default}
    uintx G1MixedGCCountTarget                     = 8                                         {product} {default}
    uintx G1PeriodicGCInterval                     = 0                                      {manageable} {default}
     bool G1PeriodicGCInvokesConcurrent            = true                                      {product} {default}
   double G1PeriodicGCSystemLoadThreshold          = 0.000000                               {manageable} {default}
     intx G1RSetUpdatingPauseTimePercent           = 10                                        {product} {default}
     uint G1RefProcDrainInterval                   = 1000                                      {product} {default}
    uintx G1ReservePercent                         = 10                                        {product} {default}
    uintx G1SATBBufferEnqueueingThresholdPercent   = 60                                        {product} {default}
   size_t G1SATBBufferSize                         = 1024                                      {product} {default}
   size_t G1UpdateBufferSize                       = 256                                       {product} {default}
     bool G1UseAdaptiveIHOP                        = true                                      {product} {default}
    uintx MaxGCMinorPauseMillis                    = 18446744073709551615                      {product} {default}
    uintx MaxGCPauseMillis                         = 200                                       {product} {default}
      int ParGCArrayScanChunk                      = 50                                        {product} {default}
    uintx ParallelGCBufferWastePct                 = 10                                        {product} {default}
     uint ParallelGCThreads                        = 23                                        {product} {default}


// .................