监控系统系列一:网络拓扑自发现与数据分析

233 阅读2分钟

在之前的系列文章中提到过关于网络拓扑自动发现的一些方法,这里主要从产品的角度介绍我们在做网络设备监控方面的一些功能,主要包括网络设备拓扑图构造,网络设备监控指标的采集、数据分析等。

一.网络拓扑图构造

我们网络拓扑图的生成分成两个方面,一个是网络拓扑图的自动发现,另一个是自定义网络拓扑图,采用了两者结合的方式。

首先是网络拓扑的自动生成,自动生成的拓扑图主要是结合文章介绍的自发现方法进行网络设备的发现、网络拓扑的自动发现、同时结合LLDP、CDP进行网络拓扑图的补充和完善。

其次是自定义网路拓扑,很多时候自动发现并不能完全准确地描述出整个网络的拓扑情况,因此支持手动配置和修改网络拓扑图也尤为重要,我们支持手动添加网络节点、节点连接配置、通过拖拽的方式调整布局等。

二.拓扑连接阈值管理

可以配置网络设备连接的阈值,进行预警

三.网络指标分析

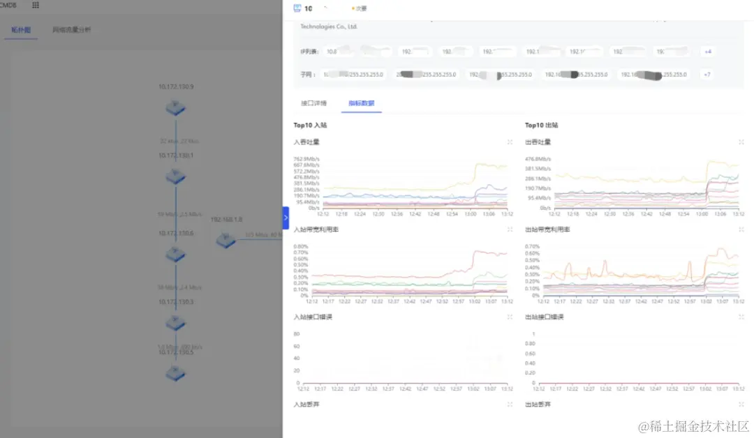
1.网络节点维度分析

当网络流量、丢包、广播数等出现异常时可迅速定位问题,如对拓扑图中出现警示的连接或者节点进行信息追踪查看。

2.设备接口维度分析

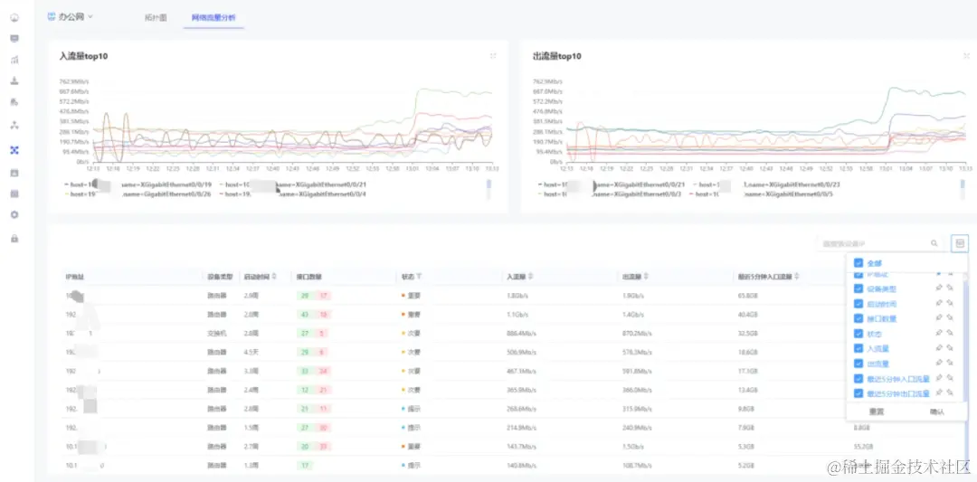
直接查看整个网络拓扑中所有网口的流量top值、所有网口的状态等信息。

3.数据的历史对比分析

对流量、丢包、广播数、错误数等数据数据进行横向,纵向对比。

总结

在网络设备监控中,从拓扑图整体出发,深入单个网络设备节点查看各种管理信息,包括接口节点的详细介绍、统计信息、IP配置信息,子网、接口详情,以及各种实时和历史指标数据,在关联设备上可进一步下钻分析,可进一步得出影响流量的具体进程(这一步骤将在下一篇文章讲到)。

以上为维易监控关于网络设备监控的大致介绍,下篇将介绍流量的进一步下钻以及主机性能分析,如果对我们的产品有兴趣,欢迎与我们联系讨论。