Django+Vue+Aansible+Mysql前后端分离运维管理系统

297 阅读2分钟

Django+Vue+Aansible+Mysql前后端分离运维管理系统

2023年当时开发出来了自己的第一版运维管理系统,当时就受到了很多朋友的喜欢,也有很多朋友想把这个项目当做毕业设计,2024年对原来的系统升级,把bootstrap换成了vue,更加的符合现在企业开发,前后端分离模式,非常适合大家用来做毕业设计,这个项目从技术栈到难度到功能点到实用性都适合大家学习,为了开发这个系统,花费了大量时间

联系方式:

python_kk(需要代码加我)

技术栈:

前端:Vue3

后端:Django3,Restfulapi,drf,mysql

API:ansible

项目亮点:

1、后端采用Django开发,简单高效,用的人较少

2、多表关联,外键,多对多

3、echarts可视化

4、ansible

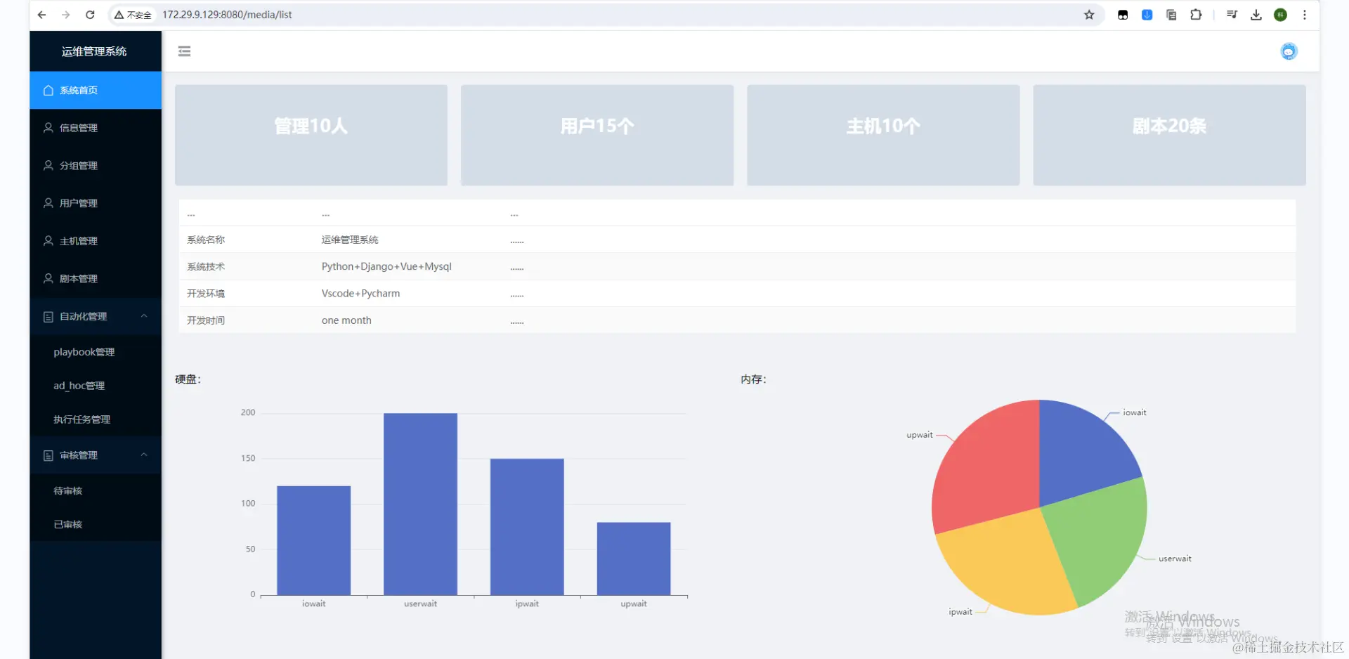
运行截图

首页

用户信息,管理员和普通用户可以修改密码

分组管理,可以创建对应项目组

用户增删改查,可以分配组

主机增删改查

ansible playbook 管理

playbook任务创建

adhoc创建

任务执行管理

点详情可以看到当前 playbook 和 adhoc 结果

用户可以在这里申请工单

管理员审核

一、前端安装

1、node安装

也可以用压缩包里的 node-v16.18.1-linux-x64.tar.xz

wget -c https://nodejs.org/dist/v16.18.1/node-v16.18.1-linux-x64.tar.xz
xz -d node-v16.18.1-linux-x64.tar.xz
tar -xf node-v16.18.1-linux-x64.tar
mv node-v16.18.1-linux-x64 /usr/local/nodejs

2、创建软连接

ln -s /usr/local/nodejs/bin/node /usr/local/bin/node
ln -s /usr/local/nodejs/bin/npm /usr/local/bin/npm

3、编辑环境变量

vim /etc/profile

export NODE_HOME=/usr/local/nodejs/
export PATH=$NODE_HOME/bin:$PATH

4、测试

node -v
npm -v

5、设置源

npm set registry registry.npmmirror.com

6、安装cnpm

npm install -g cnpm

如果是我的项目

cd dvyunwei_front

npm run dev

如果用我的项目,下面不用操作

7、安装vue-cli

cnpm install -g @vue/cli

8、建立软连接

ln -s /usr/local/nodejs/bin/vue /usr/local/bin/vue

9、创建项目

vue create test_demo

10、运行项目

npm run serve

二、后端安装

yum -y install zlib-devel bzip2-devel openssl-devel ncurses-devel sqlite-devel readline-devel tk-devel gcc make libffi-devel lrzsz unzip python3-devel

systemctl stop firewalld
systemctl disable firewalld

1、安装Python
https://www.python.org/
tar xvf Python-3.7.3.tar.xz
cd Python-3.7.3
./configure --prefix=/usr/python37 && make && make install

ln -s /usr/python37/bin/python3.7 /usr/bin/python37
ln -s /usr/python37/bin/pip3.7 /usr/bin/pip37

三、mysql安装

步骤一:首先下载mysql的yum源配置
wget http://dev.mysql.com/get/mysql57-community-release-el7-11.noarch.rpm

步骤二:安装mysql的yum源
yum -y install mysql57-community-release-el7-11.noarch.rpm

步骤三:yum方式安装mysql
yum -y install mysql-server  --nogpgcheck
--nogpgcheck  (不校验数字签名)

步骤四:使用mysql
systemctl start mysqld.service
systemctl status mysql.service

cat /var/log/mysqld.log| grep password
ALTER USER USER() IDENTIFIED BY '123456Admin@123';
grant all privileges on *.* to 'root'@'%' identified by '123456Admin@123' with grant option;
flush privileges;

四、安装依赖

pip install -r requirement.txt -i pypi.tuna.tsinghua.edu.cn/simple

python manage.py runserver 0.0.0.0:8000