Gin+WebSocket实战——在线聊天室WebSocketDemo详细使用教程

582 阅读1分钟

WebSocketDemo

仓库地址

Github:github.com/palp1tate/W…

欢迎star!😎

项目简介

利用 Gin+WebSocket 实现的在线聊天室Demo项目,支持加入/离开聊天室广播、给其他用户发送消息等。

如何使用

进入项目根目录,执行命令go run .命令,结果如下:

image-20240425142642036

可以看到们的HTTP服务已经启动成功并运行在了8080端口上。

接下来打开接口调试软件Apifox,也可以使用在线的 WebSocket 接口调试网站

进入Apifox,新建WebSocket接口:

image-20240425143032300

输入query参数user,这个参数为必选,表示是谁加入了聊天室。

image-20240425144233434

输入接口地址ws://127.0.0.1:8080/chat,点击连接:

image-20240425144429944

结果如下:

image-20240425144844987

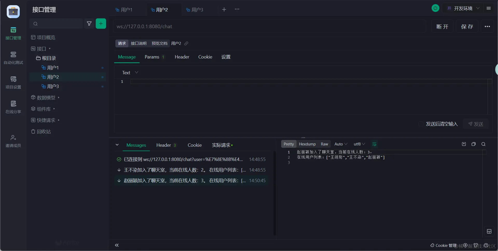
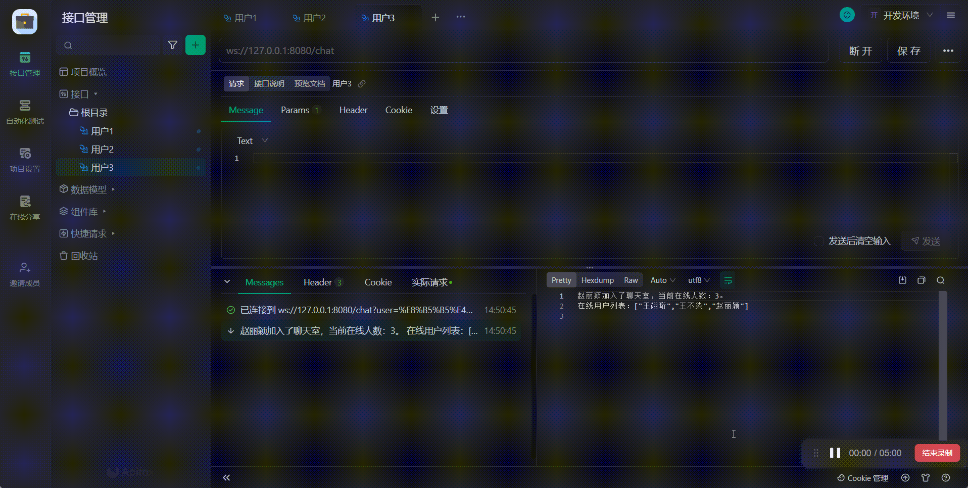
新建多个WebSocket接口,可以看到一有新成员加入,其他成员都会收到广播通知:

image-20240425144942473

image-20240425145118970

image-20240425145139218

当有人离开聊天室时,其他人也会受到下线通知:

20240425145248_rec_-convert

接下来我们将该用户重新上线,同时演示如何给其他成员发消息,需要将发送的消息格式设置为json

image-20240425145621983

消息的正确格式如下:

{
    "toUser": "赵丽颖",
    "content": "你真棒"
}

toUser代表给谁发消息,content代表发消息的内容。这两者有任何一者为空,均会收到提示内容缺失的消息。

image-20240425145916418

点击发送,可以看到收信人成功收到消息:

20240425150210_rec_-convert

如果该接收人不在线,发信人也会收到相应的提示信息:

image-20240425150453002

WebSocketDemo算是一个比较经典的用于学习WebSocket的实战项目了吧,所有的介绍就到这里,欢迎 star!