Calico 异常重启问题复盘

395 阅读4分钟

Calico 异常重启问题复盘

集群内网络架构为,基于Calico BGP 的路由模式,直接与交互机建联。

影响范围和故障时间线

影响范围

线下环境 node-xx 物理机上 Pod 网络不可用

影响时间线(2023-07-23 22:09 ~ 22:14)

[22:13] 收到网工反馈 Peer Down

[22:14] Calico 故障自愈(自动重启)

故障发生原因

故障现象

1)查看 calico 事件信息:kubectl -n kube-system describe pod calico-node-xx

ok , 从上面事件日志可得找到以下关键信息:

Readiness probe failed、Liveness probe failed 就绪探针、存活探针 探测失败 → 查看探测方式,是使用 exec 进行探测(fork 新命令方式)→ 具体错误信息 Resource temporarily unavailable

2)查看 kubelet 系统日志 journalctl -u kubelet.service --since "2023-07-23 22:00:00"

从上面日志可以得到以下关键信息: runtime: failed to create new OS thread (have 5 already; errno=11) runtime: may need to increase max user processes (ulimit -u) fatal error: newosproc

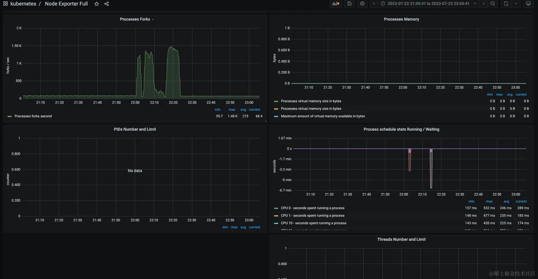
3)查看 Node-exporter 监控大盘,Processes 相关监控

从监控大盘可以分析出来:

从22点开始出现了大量的 Processes Forks, 没收集到 PIDs Number 和 Threads Number

4)有没有可能是 PID 跑满了,由于没有收集到 PIDs Number 和 Threads Number,所以换个思路,看看容器 cadvisor 是否有收集 Processes 相关信息,是不是容器捣的鬼,使用 promql 查询 node-xx 容器线程趋势 sum(container_threads{node="node-xx"})

查询到 22点多 容器总线程量达到 46k

根因分析

总结一下,上述现象的有用信息

  • calico-node 使用 exec 进行监控探测,探测失败,Resource temporarily unavailable
  • kubelet 无法初始化线程,需要增加所处运行用户的进程限制,大致意思就是需要调整ulimit -u
  • 22 点有大量的 process forks,node-xx 容器总线程 突增到 46k,无法确定当时宿主机的总线程数,可以通过 如下命令实时计算 ps -eLf | wc -l

继续分析,登录服务查看 ulimit -u 的限制数 204k ,46k 比 204k 还差得远

因为ulimit是针对于每用户而言的,具体还要验证每个用户的limit的配置,如下

根据以下配置判断,并没有超出设定的范围,最后的取值是会取 /etc/security/limits.d/20-nofile.conf 里面的值(优先级高) ,还是 204k image-20240327203056629

image-20240327203152448

-→ 继续找 Google Resource temporarily unavailable 错误,翻阅linux内核文档,搜索PID相关字段,其中找到如下相关的PID参数 kernel.pid_max

www.kernel.org/doc/html/la…

参数大致意思是,kernel允许当前系统分配的最大PID identify,如果kernel 在fork时hit到这个值时,kernel会wrap back到内核定义的minimum PID identify,意思就是不能分配大于该参数设定的值+1,该参数边界范围是全局的,属于系统全局边界

同理,还有threads-max 参数

OK,安排,确认当前的 PID 限制,检查全局 PID 最大限制: cat /proc/sys/kernel/pid_max 49k,没错,应该就是它了,49k = 46k(容器总线程) + 非容器线程数

也检查下线程数限制:cat /proc/sys/kernel/threads-max 1545k

image-20240327203325829

image-20240327203403343

结论:全局 PID(/proc/sys/kernel/pid_max ) 达到上限,导入 calico 无法 fork 进程,进而监控检查失败,存活探针自动重启

等等,还没完,到底是谁把 PID 耗尽了呢,还要找出真凶,容器总线程 突增,说明是某个容器造成的,安排promql 查,container_threads{node="node-xx"} image-20240327203548494

至此,结案了,联系开发改代码,有线程泄露。

Why 分析

1)导致问题的直接原因是什么?

Xxx 应用线程泄露,导致全局 PID 耗尽,进而导致 calico 监控检查失败,自动重启。

2)K8s Pod 中没有限制 PID 数吗?

默认 K8s Pod 是不对 PID 数进行限制的。

3)为何排查问题耗时较长?

未收集物理机 Processes 的相关监控指标,也未设置 PID 使用百分比触发器

4)全局PID限制,为何比用户PID限制要小?

参数设置不合理,未进行调优

后续 TODO

1)调整 pid_max 参数

2)开启 Node-exporter Process 监控并补全告警

​ node-exporter 启动参数中新增 --collector.processes,并添加告警规则 (node_processes_threads / on(instance) min by(instance) (node_processes_max_processes or node_processes_max_threads) > 0.8)

3)评估业务是否需要开始 Pod PID 限制:kubernetes.io/zh-cn/docs/…

我是 Clay,下期见 👋


  • 欢迎订阅我的公众号「SRE运维进阶之路」或关注我的 Github github.com/clay-wangzh… 查看最新文章

  • 欢迎加我微信sre-k8s-ai,与我讨论云原生、稳定性相关内容