你的mongodb客户端是哪个呢?

1,762 阅读5分钟

MongoDB 是一种流行的文档数据库,它可以支持多种场景和应用。有很多客户端工具可以用来管理和操作 MongoDB,以下是一些常用的工具,以及它们的介绍:

一、MongoDB Shell

MongoDB Shell 是连接(和使用)MongoDB 的最快方式。使用这个现代的、可扩展的命令行界面轻松查询数据、配置设置和执行其他操作 - 充满语法突出显示、智能自动完成、上下文帮助和错误消息。

官方提供了Linux、Windows及Mac等多个版本下载。

二、MongoDB Compass

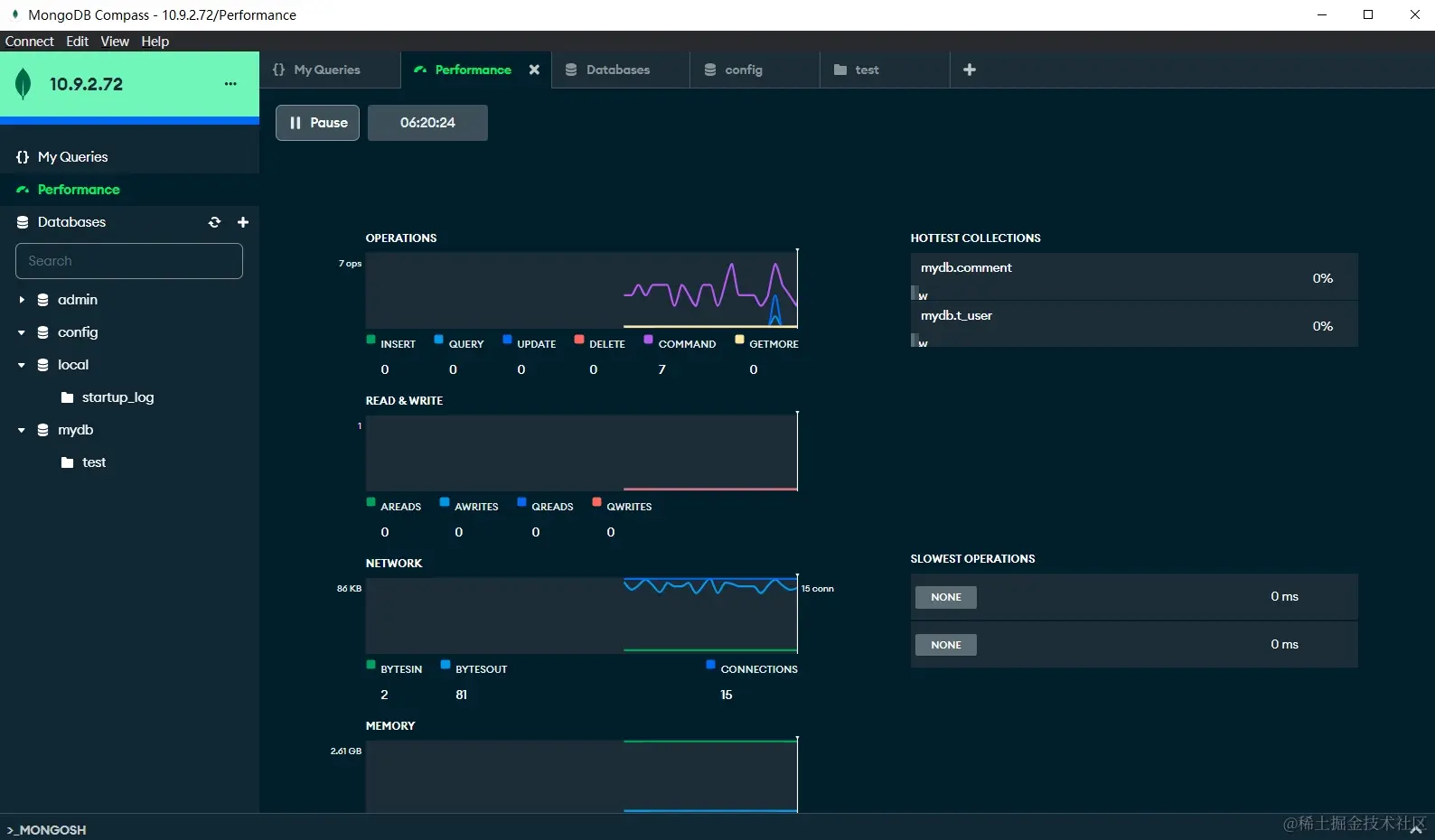
MongoDB Compass作为一个功能强大的图形用户界面(GUI),为用户提供了在可视化环境中查询、聚合和分析MongoDB数据的便捷方式。以下是有关MongoDB Compass的更多丰富信息:

  1. 可视化查询: MongoDB Compass使用户能够使用图形化界面执行查询操作,通过简单直观的方式构建和执行查询语句,无需深入了解MongoDB查询语言。
  2. 聚合框架: Compass支持MongoDB的聚合框架,用户可以通过简单的拖放操作创建复杂的聚合管道,实现高级数据分析和处理,而无需手动编写复杂的聚合查询。
  3. 多平台支持: MongoDB Compass可在多个操作系统上运行,包括macOS、Windows和Linux,使用户能够在其首选的操作系统上轻松访问和使用这个功能强大的工具。
  4. 开源: MongoDB Compass提供免费使用并开源其源代码,这为用户提供了更大的自由度。
  5. 详细的架构可视化: Compass以直观的方式展示MongoDB数据库的架构,让用户能够清晰地了解数据库的结构,包括集合、索引和模式等,从而更好地规划和优化数据库设计。
  6. 实时性能指标: Compass提供实时的性能指标,用户可以监控数据库的性能和查询执行情况,从而更好地进行性能优化和故障排除。
  7. 用户友好的界面: Compass的用户界面设计直观、灵活,使得用户能够轻松地探索和操作数据库,无论是对于初学者还是有经验的开发者都提供了良好的用户体验。
  8. 复杂查询功能: 除了基本的查询,Compass还提供了丰富的复杂查询功能,包括范围查询、正则表达式查询、文本搜索等,帮助用户更灵活地获取所需数据。

三、Studio 3T

Studio 3T是一款强大而全面的付费企业级工具,适用于Windows、macOS和Linux系统。除了基本的MongoDB管理功能之外,它还提供了许多高级功能和企业级支持,为用户提供更灵活和高效的数据库操作体验:

  1. SQL查询: Studio 3T支持SQL查询,使用户能够使用熟悉的SQL语句进行数据库查询,这对于那些习惯于关系型数据库的开发者而言是一个便利之处。
  2. 代码生成: 工具内置代码生成功能,允许用户通过可视化界面生成MongoDB的查询代码,这加速了开发过程,特别是对于初学者或不熟悉MongoDB查询语言的开发者而言。
  3. 数据导入和导出: Studio 3T提供了更丰富的数据导入和导出选项,用户可以方便地将数据从不同格式导入到MongoDB中,也可以将MongoDB数据导出到其他格式,以满足不同的数据交互需求。
  4. 安全性功能: 作为企业级工具,Studio 3T注重安全性,提供了强大的访问控制和认证机制,确保数据库的安全性和隐私保护。
  5. 跨平台支持: Studio 3T在Windows、macOS和Linux系统上均有良好的支持,使得用户可以在不同的操作系统上无缝切换使用,提高了工作的灵活性。
  6. 直观的用户界面: 工具设计了直观友好的用户界面,使用户能够轻松上手,并能够高效地使用其丰富的功能,无论其经验水平如何。

p.s.也有网上可以搜索到Robo 3T工具, 也就是现在的Studio 3T

Robo 3T 就是现在的Studio 3T

四、Navicat for MongoDB

Navicat是一款老牌的数据库管理工具,支持多种数据库的集成,包括 MongoDB。它提供了数据可视化,数据迁移,数据同步,备份还原等功能。

Navicat for MongoDB 的高效图形用户界面,用于管理和开发 MongoDB 数据库。它能连接本地或远程的 MongoDB 服务器,以及与 MongoDB Atlas、阿里云、腾讯云和华为云兼容。为管理、监控、查询和可视化数据提供了卓越的功能,轻松提高日常 MongoDB 操作的效率。

主要功能

系统支持

五、IDE插件

IntelliJ IDEA Database Tools and SQL 插件

  • 功能概述: IDEA的 Database Tools 是一个内置的数据库管理工具,提供了连接、查看和操作多种数据库的功能。
  • 数据库支持: 它支持各种主流的关系型数据库,如MongoDB、MySQL、PostgreSQL、SQLite、Oracle等。
  • 连接管理: 允许用户通过简单的配置连接到数据库,管理多个数据库连接,并在一个集成环境中执行操作。
  • 表结构查看: 提供表结构的可视化查看,包括表和字段的详细信息。
  • 数据编辑: 允许直接在IDEA中编辑和查看数据库中的数据,支持数据的增、删、改操作。