使用 Apache SkyWalking 监控 ActiveMQ

1,938 阅读5分钟

本文将演示 ActiveMQ 监控面板的使用。

By 陈子妍 | Friday, April 19, 2024

icon

引言

Apache ActiveMQ Classic 是一个流行且功能强大的开源消息传递和集成模式服务器。始于2004年,逐渐发展成为了一个成熟且广泛使用的开源消息中间件,符合Java消息服务(JMS)规范。 发展至今,凭借其稳定性和广泛的特性支持,仍然拥有一定数量的中小型企业的使用者。其高性能版本 Apache Artemis 目前处于快速发展阶段,也受到了 ActiveMQ 现有使用者的关注。

ActiveMQ 对 JMX(Java Management Extensions) 有广泛的支持,允许通过 JMX MBean 监视和控制代理的行为。 开启JMX之后,就可以使用 JAVA 自带的 jconsole 工具或者 VisualVM 等工具直观查看指标。此外也可以通过一些 Collector 组件,将 JMX 风格的数据转换为 prometheus 风格的数据,适配更多查询与展示工具。

OpenTelemetry 作为业界公认的标准化解决方案,可为分布式系统提供一致且可互操作的遥测数据收集、传输和分析能力,这里也主要借助它实现数据的采集和传输。 它虽然可以直接接受 JMX 类型的数据,但是关于采集 ActiveMQ 的 JMX 指标并不在标准库,存在部分版本不兼容,因此本文采用两步:将 JMX 数据转换为 Prometheus 风格的指标数据,再使用 OpenTelemetry 传递。

SkyWalking 作为一站式的分布式系统监控解决方案,接纳来自 ActiveMQ 的指标数据,并提供基础的指标监控面板。

服务部署

请准备以下服务

  1. SkyWalking OAP, v10.0+
  2. ActiveMQ v6.0.X+
  3. JMX Exporter v0.20.0。如果你使用docker,参考使用 bitnami/jmx-exporter
  4. OpenTelmetry-Collector v0.92.0

服务准备

以下通过 SkyWalking OAP 单节点、ActiveMQ 2个单节点服务的部署方式介绍。JMX Exporter 采用推荐的 agent 方式启动。

配置流程

  1. 在 ActiveMQ 中开启JMX,其中 JMX 远程端口默认1616,如需修改可通过 ACTIVEMQ_SUNJMX_START 参数调整。

  2. 设置 Exporter:

    1. 如果采用推荐的 Agent 方式启动,需要追加启动参数 -DACTIVEMQ_OPTS=-javaagent:{activemqPath}/bin/jmx_prometheus_javaagent-0.20.0.jar=2345:{activemqPath}/conf/config.yaml
    2. 如果采用单独服务的方式启动,可以参考这里独立部署 Exporter 服务。
    3. 其中 2345 为开放的 HTTP 端口可自定义。最终可通过访问 http://localhost:2345/metrics 查询到 JMX 的指标数据。

采用 Agent Exporter 方式的 docker-compose.yml 配置样例:

version: '3.8'
services: 
  amq1:
    image: apache/activemq-classic:latest
    container_name: amq1
    hostname: amq1
    volumes:
      - ~/activemq1/conf/activemq.xml:/opt/apache-activemq/conf/activemq.xml
      - ~/activemq1/bin/jmx_prometheus_javaagent-0.20.0.jar:/opt/apache-activemq/bin/jmx_prometheus_javaagent-0.20.0.jar
      - ~/activemq1/conf/config.yaml:/opt/apache-activemq/conf/config.yaml
    ports:
      - "61616:61616"
      - "8161:8161"
      - "2345:2345"
    environment:
      ACTIVEMQ_OPTS: "-javaagent:/opt/apache-activemq/bin/jmx_prometheus_javaagent-0.20.0.jar=2345:/opt/apache-activemq/conf/config.yaml"
      ACTIVEMQ_BROKER_NAME: broker-1
    networks:
      - amqtest    
  amq2:
    image: apache/activemq-classic:latest
    container_name: amq2
    hostname: amq2
    volumes:
      - ~/activemq2/conf/activemq.xml:/opt/apache-activemq/conf/activemq.xml
      - ~/activemq2/bin/jmx_prometheus_javaagent-0.20.0.jar:/opt/apache-activemq/bin/jmx_prometheus_javaagent-0.20.0.jar
      - ~/activemq2/conf/config.yaml:/opt/apache-activemq/conf/config.yaml      
    ports:
      - "61617:61616" 
      - "8162:8161"
      - "2346:2346"      
    environment:
      ACTIVEMQ_OPTS: "-javaagent:/opt/apache-activemq/bin/jmx_prometheus_javaagent-0.20.0.jar=2346:/opt/apache-activemq/conf/config.yaml"
      ACTIVEMQ_BROKER_NAME: broker-2 
    networks:
      - amqtest
  otel-collector1:
    image: otel/opentelemetry-collector:latest
    container_name: otel-collector1
    command: [ "--config=/etc/otel-collector-config.yaml" ]
    volumes:
      - ./otel-collector-config1.yaml:/etc/otel-collector-config.yaml
    depends_on:
      - amq1
    networks:
      - amqtest 
  otel-collector2:
    image: otel/opentelemetry-collector:latest
    container_name: otel-collector2
    command: [ "--config=/etc/otel-collector-config.yaml" ]
    volumes:
      - ./otel-collector-config2.yaml:/etc/otel-collector-config.yaml
    depends_on:
      - amq2
    networks:
      - amqtest            
networks:
  amqtest:

OpenTelemetry otel-collector-config.yaml 配置样例:

receivers:
  prometheus:
    config:
     scrape_configs:
       - job_name: 'activemq-monitoring'
         scrape_interval: 30s
         static_configs:
           - targets: ['amq1:2345']
             labels:
               cluster: activemq-broker1

processors:
  batch:
 
exporters:
  otlp:
    endpoint: oap:11800
    tls:
      insecure: true
service:
  pipelines:
    metrics:
      receivers:
      - prometheus
      processors:
      - batch
      exporters:
      - otlp

ActiveMQ Exporter config.yaml 配置样例:

---
startDelaySeconds: 10
username: admin
password: activemq
ssl: false
lowercaseOutputName: false
lowercaseOutputLabelNames: false
includeObjectNames: ["org.apache.activemq:*","java.lang:type=OperatingSystem","java.lang:type=GarbageCollector,*","java.lang:type=Threading","java.lang:type=Runtime","java.lang:type=Memory","java.lang:name=*"]
excludeObjectNames: ["org.apache.activemq:type=ColumnFamily,*"]
autoExcludeObjectNameAttributes: true
excludeObjectNameAttributes:
  "java.lang:type=OperatingSystem":
    - "ObjectName"
  "java.lang:type=Runtime":
    - "ClassPath"
    - "SystemProperties"
rules:
- pattern: ".*"    

启动步骤

  1. 启动 ActiveMQ,Exporter 和服务同时启动。
  2. 启动 SkyWalking OAP 和 SkyWalking UI
  3. 启动 OpenTelmetry-Collector

以上步骤执行完成后,节点指标就会定时抓取后推送到 SkyWalking,经过分组聚合后前端页面可查看到 ActiveMQ 的面板数据。

监控指标

监控指标主要分为3类:Cluster 指标、Broker 指标、Destination 指标

  • Cluster 指标:主要关注集群的内存使用情况、数据写入与读取速率平均情况、平均与最大的写入时长等。
  • Broker 指标:主要关注 Broker 下节点状态、连接数、生产者消费者数量、写入读取速率等。根据集群形式不同,一个Cluster可能包括一个或多个Broker。
  • Destination 指标:主要关注 Queue/Topic 下的生产者消费者数量、不同状态消息数量、队列数量、入队时长等。

Cluster 指标

activemq_cluster_panel

  • System Load:[0, 100]的值来反馈系统负载。
  • Thread Count:JVM 当前使用的线程数。
  • Heap Memory:堆内存的容量一定程度反映服务的处理性能。
  • GC:ActiveMQ 在 JVM 中运行,其内存由 Java 的垃圾回收 (GC) 进程管理,GC能直接反映服务的状态。
  • Enqueue/Dequeue/Dispatch/Expired Rate:不同状态信息的增长速率能直接反映生产活动。
  • Average/Max Enqueue Time:入队的耗时能一定程度影响生产者。

Broker 指标

activemq_broker_panel

  • Uptime:节点存活时长。
  • State:是否为从节点,1=从节点,0=主节点。
  • Current Connentions:目前的连接数。
  • Current Producer/Consumer Count:目前生产者消费者数量。
  • Increased Producer/Consumer Count:增长的生产者消费者数量。
  • Enqueue/Dequeue Count: 入队出队数量。
  • Enqueue/Dequeue Rate: 入队出队速率。
  • Memory Percent Usage:未送达消息使用的内存空间。
  • Store Percent Usage: 挂起的持久性消息占用的空间。
  • Temp Percent Usage:非持久化消息占用的空间。
  • Average/Max Message Size:消息量。
  • Queue Size:队列中消息量。

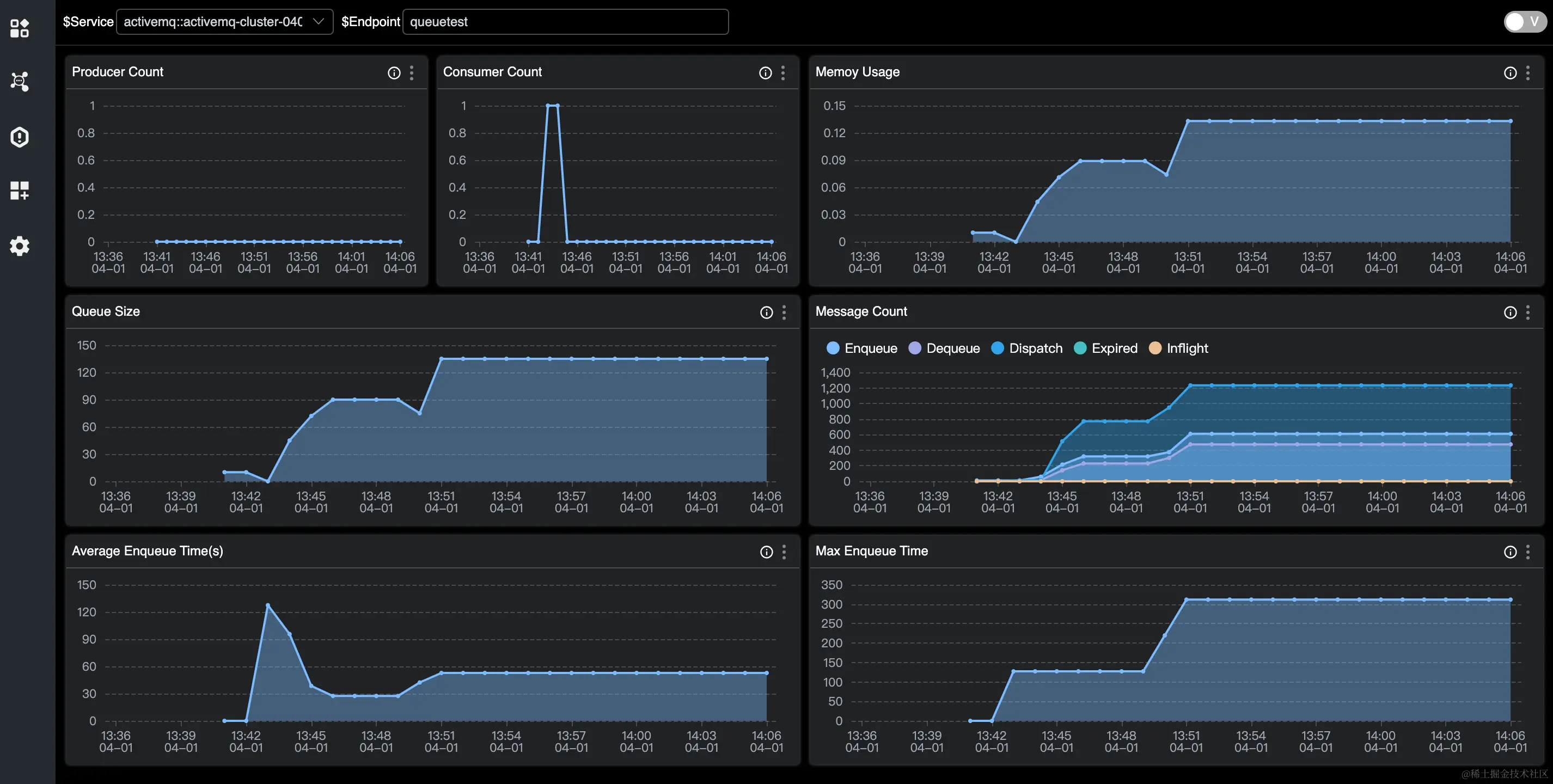
Destination 指标

activemq_destination_panel

  • Producer/Consumer Count:生产者/消费者数量。
  • Queue Size:队列的未消费数量。
  • Memory Usage:内存的使用。
  • Enqueue/Dequeue/Dispatch/Expired/Inflight Count:不同状态消息数。
  • Average/Max Enqueue Time:入队的耗时。
  • Average/Max Message Size:消息量。

参考文档