简单好用高效的视频补帧软件:Squirrel-RIFE

2,039 阅读6分钟

Squirrel-RIFE,轻松实现高效补帧,让您的视频画面瞬间流畅升级!- 精选真开源,释放新价值。

image.png

概览

在观看视频内容的过程中,尤其是面对复杂多变的动画场景或高速运动镜头时,观众时常会遭遇视频帧率不足所引发的视觉不适,表现为画面过渡不自然、动作衔接生硬,甚至出现明显的卡顿现象。这种现象不仅严重干扰了观众对视频内容的沉浸式体验,降低了欣赏乐趣,也可能导致关键信息传递的失真,影响到观众对视频主题的理解与接受。对于专业视频编辑师而言,优化此类问题,提升视频流畅度与整体质量,是其工作中不可或缺的一环。

传统上,应对帧率不足或提升视频流畅度的主要手段之一便是采用帧间补帧技术。该技术通过智能分析相邻帧之间的运动信息和图像特征,生成中间帧插入原有帧序列中,从而有效提升视频帧率,使动态画面过渡更为平滑。然而,传统的帧间补帧算法在实际应用中往往存在若干局限性:首先,其计算效率相对较低,尤其是在处理高分辨率或复杂运动场景的视频时,可能会耗费大量的计算资源,包括显存和CPU/GPU运算时间;其次,部分算法在处理快速运动物体、复杂纹理变化或模糊边界等特殊情形时,生成的中间帧可能存在失真、混淆等问题,反而降低视频观感。

正因如此,业界亟需一种高效、精准且适用于广泛场景的帧间补帧解决方案。在此背景下,Squirrel-RIFE 应运而生,它凭借先进的 RIFE(Recursive Implicit Function-based Interpolation)算法,为改善视频流畅度、提升观影体验提供了强有力的技术支撑。以下是 Squirrel-RIFE 的几个显著特点:

  1. 卓越的补帧效果:Squirrel-RIFE 基于深度学习的 RIFE 算法,能够精确捕捉并理解视频中复杂的运动轨迹和纹理变化,生成高质量的中间帧。无论是快速移动的物体、细腻的纹理细节还是模糊边界的处理,Squirrel-RIFE 都能确保生成帧与原始帧之间的无缝融合,极大程度地减少运动伪影和画面失真,使视频呈现如丝般顺滑的视觉效果。
  2. 高效的计算性能:相较于传统帧间补帧算法,Squirrel-RIFE 采用了递归隐函数框架,能够在保证补帧质量的同时显著提升计算效率。它能够有效地利用硬件资源,减少对显存的需求,并能在较短的时间内完成补帧任务,尤其适用于处理高分辨率、大容量的视频素材,极大地提升了视频编辑师的工作效率。
  3. 广泛的适用性:Squirrel-RIFE 不仅适用于常见的动画及高速运动镜头补帧,还能灵活适应各种类型的视频内容,包括但不限于电影片段、体育赛事、游戏录屏、监控录像等。无论视频源的帧率如何,Squirrel-RIFE 都能根据用户需求,自适应地进行帧率提升,确保最终输出的视频在各种播放设备和环境下都能展现出出色的流畅度。
  4. 易用性与集成性:Squirrel-RIFE 提供了用户友好的界面与清晰的操作指南,使得无论是专业视频编辑人员还是普通用户,都能轻松上手,快速实现帧率提升。同时,它还支持与主流视频编辑软件的无缝集成,方便编辑师将其纳入工作流程,无需额外学习新的操作环境,大大简化了补帧工作的复杂性。
  5. 显存占用更小:Squirrel-RIFE 在提供更好的视频流畅度的同时,显存占用非常小,比传统算法效率高,速度更快,是 DAIN 速度的 20 倍。
  6. 高精度转场识别:它具有高精度的转场识别能力,可以在大多数视频中达到 95% 以上的精确度,而不会破坏视频的流畅效果。这意味着在视频中进行剪辑和编辑时,你可以保持高质量的画面。
  7. 包含抽帧处理:Squirrel-RIFE 还包括抽帧处理功能,可以去除动画中的卡顿感,让观看更加流畅。

截至发稿概况如下:

语言占比
Python68.7%
C#29.7%
CSS1.4%
C++0.2%
  • 收藏数量:2.9K

效果预览

【𝟖𝐊/𝟔𝟎𝐅𝐏𝐒】《原神》剧情CM短片 8K60帧 SVFI补帧超分 全站最高画质www.bilibili.com/video/BV1FS…
【𝟖𝐊/𝟔𝟎𝐅𝐏𝐒】赛马娘 Pretty Derby 第二季 NCOP 8K60帧 全站最高画质www.bilibili.com/video/BV1QY…
【𝟖𝐊/𝟔𝟎𝐅𝐏𝐒】Re:从零开始的异世界生活 第二季后半 NCED Believe in you 全站最高画质 8K60帧www.bilibili.com/video/BV1kF…

使用

你可以下载体验:github.com/Justin62628…

image.png

image.png

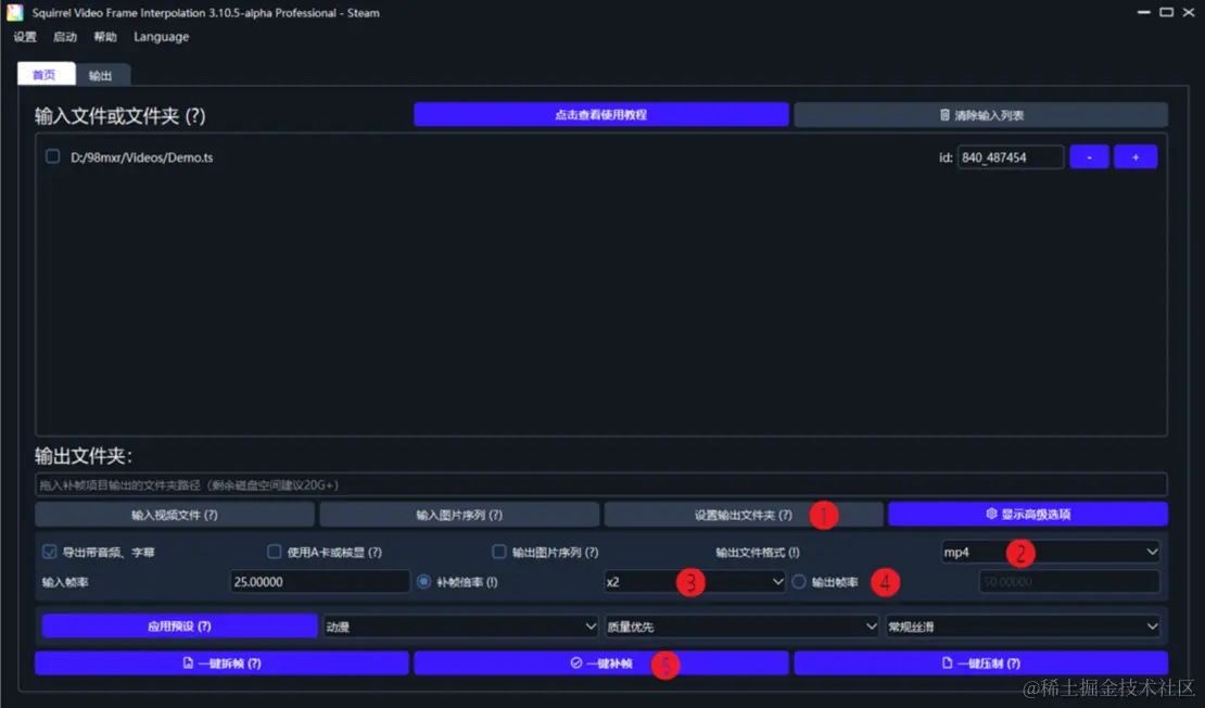
输入一个视频后,我们需要进行一些基础设置:

  • 从选项❶“设置输出文件夹”选择补完帧的视频的位置,即输出文件夹。如果不指定,补完帧的输出视频会在输入视频所在文件夹。
  • 设置选项❷“输出文件格式”以确定补完帧的视频格式为.mp4、 .mkv或.mov,mp4文件通用性较好,mkv支持更多种类的音频,mov使用的场景很少。请尽可能与输入视频保持一致,若输入视频的格式不在上述三者中,使用mp4。
  • 您会发现选项❸左边已经显示了输入视频的帧率。您可以直接在选项❸“补帧倍率”中选择补帧的帧率倍数,或者在❹“输出帧率”中手动填写帧率。填多少都可以,60、120都行,SVFI会帮你处理一切。

image.png

设置完成后,点击一键补帧,即可等待结果。


遐想

综上所述,Squirrel-RIFE 凭借其先进的 RIFE 算法、卓越的补帧效果、高效的计算性能、广泛的适用性和优秀的易用性,为解决视频帧率不足、提升视频流畅度提供了理想的解决方案。无论是对于提升观众观影体验,还是助力视频编辑师高效完成高质量作品,Squirrel-RIFE 都展现出了无可比拟的优势,无疑是视频制作与后期处理领域的一大利器。

各位在使用 Squirrel-RIFE 的过程中是否遇见了什么问题?热烈欢迎各位在评论区分享交流心得与见解!!!


声明:本文为辣码甄源原创,转载请标注"辣码甄源原创首发"并附带原文链接。