Doris Cluster Manager 安装部署及使用

2,013 阅读4分钟

一、什么是Doris Manager?

Cluster Manager for Apache Doris(简称 Doris Manager)是 Doris开发团队推出的管理运维 Apache Doris集群的工具,完全兼容Doris,可实时监控各项指标。

二、安装步骤

1.下载安装包

下载地址:www.selectdb.com/download/en…

wget https://selectdb-doris-1308700295.cos.ap-beijing.myqcloud.com/doris-manager/release/23.11.2/doris-manager-23.11.2-x64-bin.tar.gz

2.解压

tar -zxvf doris-manager-23.11.2-x64-bin/ -C /opt/module
mv /opt/module/doris-manager-23.11.2-x64-bin /opt/module/doris-manager

目录结构:
doris-manager
    webserver // Doris Manager Web 服务组件,这是网页入口服务,需要手工启动
       bin  // 启停脚本
       conf  // 配置文件
       lib  // 服务二进制
       static  // 前端静态文件
       config-tool  // Doris Manager 服务管理工具
       inspection  // 巡检脚本
    dorisctrl // Doris Manager 管控组件
       bin  // 启停脚本
       conf // 配置文件
       lib  // 服务二进制
    deps // Doris Manager 管控依赖组件
       alertmanager // 告警工具
       jdk // jdk 依赖包
       prometheus // 监控指标存储工具
       grafana // 监控看板工具
       Doris-Dashboard.json // 默认仪表盘 json 文件,名称以实际为主

3.修改配置文件

cd /opt/module/doris-manager
vim conf/manager.conf

# Doris Manager Web 服务组件监听的端口
MANAGER_PORT=8004
# 服务依赖的数据库类型: mysql、h2 或者 postgresql 。
DB_TYPE=mysql
# 如果数据库类型为 h2,默认的数据存储路径为 webserver 目录下的 data 路径
# 用户也可以指定自定义的绝对路径
DATA_PATH=
# 如果数据库类型为mysql,配置mysql数据库的访问地址
DB_HOST=
# 配置 mysql/postgresql 数据库的访问端口
DB_PORT=
# 配置 mysql/postgresql 数据库的访问用户
DB_USER=
# 配置 mysql/postgresql 数据库的访问用户密码
DB_PASS=
# 配置 mysql/postgresql 数据库的访问 Database 名称
DB_DBNAME=


4.启动web服务

$ bin/start.sh

5.访问web服务

ip:8004

6.部署组件

初始化manager管理员账户

初次访问Web 服务,进入初始化用户页面,创建第一个 Doris Manager 管理员用户。请添加图片描述

配置组件信息

创建 Doris Manager 管理员用户后,点击下一步进入服务组件配置页面,填写配置信息。请添加图片描述 请添加图片描述 点击 启动 Doris Manager ,成功后进入Doris Manager。


三、使用

主要功能如下:

部署集群 :通过 Doris Manager 在物理机、虚拟机部署 Apache Doris 或 SelectDB Doris 集群。
接管集群 :将现有的 Apache Doris 或 SelectDB Doris 集群接管到 Doris Manager 进行运维、监控。
集群详情 :查看集群的运行状态、详情、连接信息。
集群扩缩 :对 FE、BE 节点进行扩容、缩容。
集群升级 :对集群版本进行升级,提供全量停服升级和在线滚动升级,可根据业务场景选择适合的升级方式。
集群重启 :对整个集群、FE、BE 以及节点进行重启操作,重启集群支持滚动和全量重启。
节点详情 :查看节点的实时状态以及机器信息。
参数配置 :支持节点自定义编辑配置文件,单个节点支持查看所有的运行参数。
监控告警 :查看监控指标、设置告警规则,并支持通过邮件、聊天软件、Webhook 等方式进行告警通知。
日志查看 :支持查看、查询 FE、BE 各节点的日志,方便离线排查集群问题。
集群巡检 :一键检查机器状况、集群运行状态,及时发现并定位性能瓶颈,并提供修复建议。
WebUI :支持查看数据库中的数据以及其信息,还可以进行 SQL 查询、数据导入、权限管理等操作。
其他 :修改集群 root 用户、admin 用户的密码,停止接管集群等。

以下主要介绍常用的集群接管以及运维功能

集群接管

在新建集群配置页中,输入集群名,并在新建方式中选择 接管现有集群 。 请添加图片描述 连接集群 请添加图片描述 点击 接管集群 以完成接管,Doris Manager 会自动完成集群接管,这个阶段大概需要 10-15 分钟。 请添加图片描述 接管成功后即可实时监控集群 在这里插入图片描述

集群运维

集群总览

在集群总览,可以查看当前集群的运行状态,以及 FE(Frontend)和 BE(Backend)节点的存活状态以及数据库与数据量等信息,也可以对整个集群或者全部 FE、BE 节点进行重启、扩缩容。 在这里插入图片描述

节点详情

查看 FE(Frontend)、 BE(Backend)以及 WebUI 节点的状态、端口及版本等信息。 在这里插入图片描述

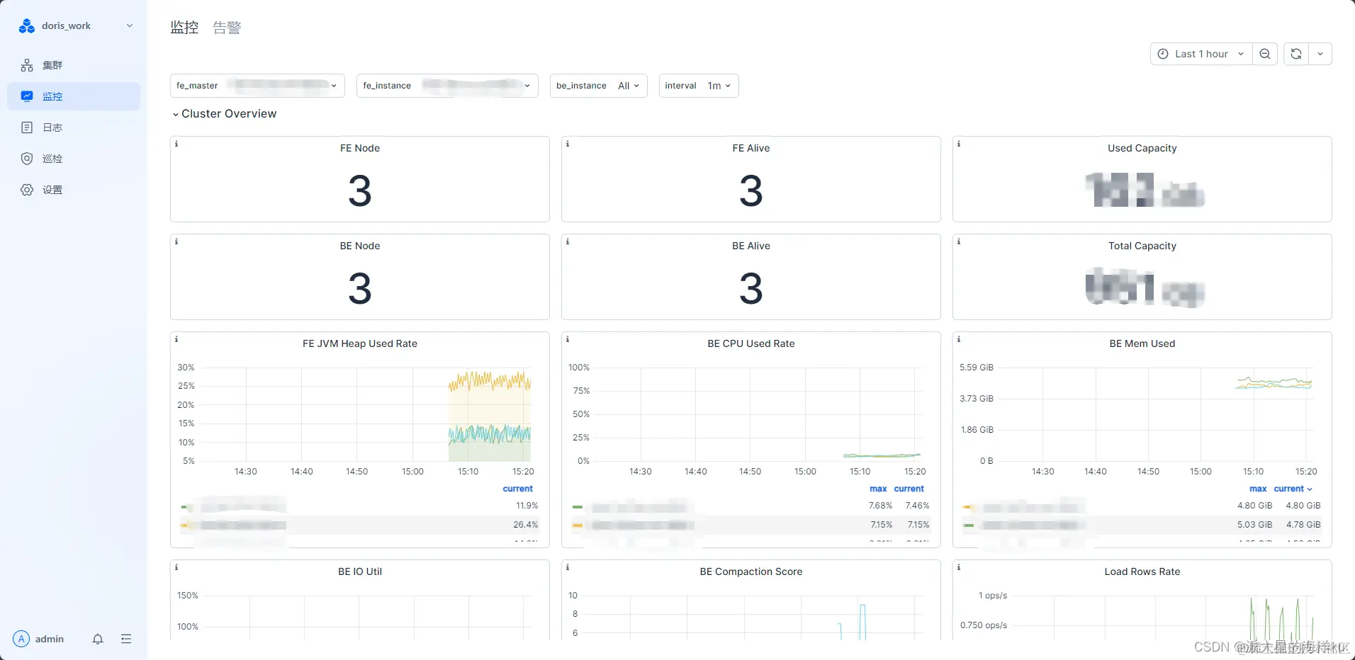
集群监控指标

在监控页可查看集群各种指标监控详情 在这里插入图片描述

集群日志

在日志页,可查询集群各个节点的fe、be的日志 在这里插入图片描述

四、总结

Doris Manager作为一个专门针对Doris的运维监控软件,对Doris百分百兼容,功能多多,版本稳定且迭代较快,各种功能还得自己上手实践才能熟练运用