RDS for MariaDB“智能DBA助手”,让运维效率嗖嗖地!

284 阅读5分钟

本文分享自华为云社区《RDS for MariaDB“智能DBA助手”,让运维效率嗖嗖地!》,作者:GaussDB 数据库。

技术背景

无论是日常运维还是紧急场景下的问题定位,DBA都需要对数据库实例的运行情况有全面的感知。客户购买数据库实例后,想要判断其运行状态,往往需要在监控、告警、实例管理等多个页面之间跳转才能获取完整的实例状态信息,运维过程繁重且效率低下。

RDS for MariaDB的实例状态概览功能,可以实现上述关键运维信息的智能聚合展示,帮助客户快速感知数据库实例的整体健康度,并迅速定位异常,极大简化了运维操作。

RDS for MariaDB 实例功能概览

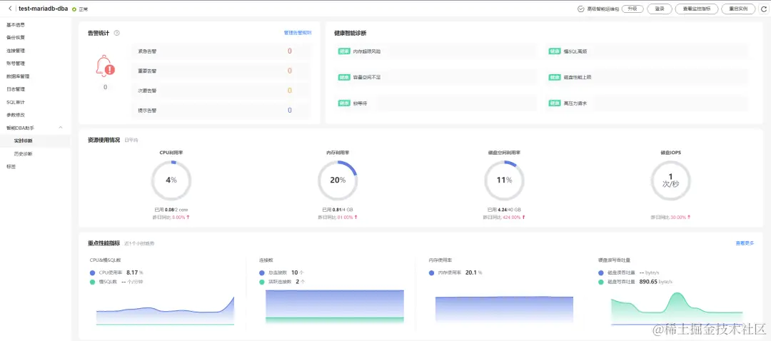
RDS for MariaDB实例概览功能分为多个模块,包括告警统计、资源使用情况、重点性能指标和健康智能诊断模块:

  • 告警统计模块:查看实例运行中最近七天,所有等级的告警条数。

  • 资源使用情况模块:查看实例的CPU利用率、内存利用率和磁盘利用率等资源相关指标。

  • 重点性能指标模块:查看实例最近一小时的重点性能指标。

  • 健康智能诊断模块:查看基于运行数据的实例健康情况自动诊断结果。

通过“实例详情”->“智能DBA助手”进入“实例概览”页签,其功能界面如下图所示:

1.png

RDS for MariaDB实例概览功能中告警统计、资源使用情况和重点性能指标模块,可全面展示数据库实例的运行状态,DBA可快速获取完整的实例状态信息,减少判断时间,提升运维效率。同时,基于运维信息的智能聚合展示运行数据,结合智能算法,对数据库实例进行健康诊断,对异常项提供解决方法,让日常运维省时省心。

RDS for MariaDB 模块功能详解

告警统计模块

对于大部分用户而言,实际上是无法全天候进行系统监控,而且在配置告警信息后,告警较为分散,难以进行统一运维。RDS for MariaDB“告警统计”模块解决了这一难题。

RDS for MariaDB“告警统计”模块,提供整体预览当前实例所有的告警信息,其数据来自华为云CES服务,客户可以根据自身业务需要,配置自定义的告警指标,通过点击“管理告警规则”,快速跳转到CES服务进行告警规则管理,轻松配置最优的告警指标。

该模块会展示所有告警级别的告警数量信息。当实例出现告警时,可以点击“告警数字”查看详细的告警列表,帮助运维快速处理告警事务。

2.png

健康智能诊断模块

数据库运维是一个复杂且具有挑战性的事务。首先,数据库的维护需要丰富的技术知识和经验积累,才有可能确保数据的安全性、完整性和可靠性。其次,数据库的运维需要实时监控和管理,并及时地处理突发状况,才能确保系统正常运行。

RDS for MariaDB“健康智能诊断”模块,实时监控数据库各项指标,从多维度为客户提供数据库的健康状态信息。

“健康智能诊断”模块,使用智能算法对实例状态进行诊断,涉及多个诊断项,包含空间,内存,磁盘,慢SQL等。当存在异常项目时,点击“详情与优化”,可查看具体的异常信息和优化建议,客户根据诊断信息即可进行运维决策。

3.png

资源使用情况模块

在数据库长时间的运行过程中,难免会出现系统运行卡顿、查询缓慢等情况,除了业务突发状况外,资源的配置和使用情况也是需要排查的因素之一。

针对于数据库整体的资源使用情况,RDS for MariaDB“资源使用情况”模块,可提供一个可视化展示,更加直观地为客户展示数据库各类资源的使用情况。通过与之前的数据对比,可快速分析出是否有异常突增突降等,帮助DBA更快捷地掌握业务的运行情况。

该模块提供4个关键资源使用指标,包括“CPU使用率”、“内存使用率”、“磁盘空间使用率”和“磁盘IOPS”。这4个关键资源达到瓶颈时,可能会引发严重的性能劣化。因此,在日常运维时,DBA需要特别关注这些指标,一旦发现资源到达瓶颈,要及时进行问题定位或资源扩容 。

4.png

重点性能指标模块

随着业务规模不断扩张,业务场景极大丰富,数据量与日剧增,客户对数据库的性能提出了更高的要求。因此,性能指标也成了衡量数据库系统在处理数据和执行操作时,效率和表现的重要指标。

RDS for MariaDB“重点性能指标”模块提供4类关键性能指标,包括“CPU&慢SQL数”、“连接数”、“内存使用率”和“磁盘读写吞吐量”,这些指标是DBA进行实例性能判断的重要依据。除此以外,通过“查看更多”跳转到“实时性能”页面,查看实例的其他指标进行问题的辅助定位,满足应用需要的性能要求。

5.png

总结

RDS for MariaDB的“智能DBA”功能强大,实例概览功能模块多,涵盖丰富的使用场景,实实在在地帮助DBA减轻运维“体力活”,节省运维时间的同时,帮助客户降低运维成本,提高业务效率。

更多详细的功能规格介绍,可以访问RDS for MariaDB“智能DBA助手”官方文档:

support.huaweicloud.com/usermanual-…

点击关注,第一时间了解华为云新鲜技术~