【ChatGPT】JeecgBoot v3.6.3 AI版本发布,企业级低代码平台

218 阅读10分钟

项目介绍

JeecgBoot是一款企业级的低代码平台!前后端分离架构 SpringBoot2.x,SpringCloud,Ant Design&Vue3,Mybatis-plus,Shiro,JWT 支持微服务。强大的代码生成器让前后端代码一键生成! JeecgBoot引领低代码开发模式(OnlineCoding-> 代码生成-> 手工MERGE), 帮助解决Java项目70%的重复工作,让开发更多关注业务。既能快速提高效率,节省成本,同时又不失灵活性!

当前版本:v3.6.3 | 2024-03-11

源码下载

github地址
gitee地址

升级日志

低代码平台与ChatGPT完美结合版本,推出AI助手对话功能、升级前后端依赖、新增5套仪表盘模板、优化登录和首屏性能、首页自定义更加简便等等

主升级内容

  • 新增ChatGPT AI助手对话功能
  • 新增5套仪表盘模板
  • 登录和首屏性能优化
  • 首页支持自定义
  • 导出excel接口时间限制延长
  • nacos新增springboot3命名空间,存放springboot3分支的个性配置文件
  • 升级spring-boot-starter到最新版2.7.18
  • 提供hutool到5.8.25
  • 新增AI依赖starter, jeecg-boot-starter-chatgpt
  • 【UI】下拉组件支持颜色
  • 【UI】新增JPopupDict组件对接online报表,以下拉字典方式展示
  • 【UI】内部组件也支持外部链接方式打开
  • 【UI】升级前端项目package.json底层依赖
  • 注解免token · Issue #5601
  • 是否考虑继承openapi · Issue #3659
  • vue代码不加入逻辑删除字段
  • 修复用户选择组件在生成代码后变成部门用户选择组件
  • 我这个控件是哪里设置没对吗,为什么打开已有的记录,会触发提示“请输入”验证?
  • #1022 fix 带条件字典存在单引号导致js编译错误
  • antd4不兼容vue3.4.0严重问题 issues/977
  • 部署到生产环境登录成功后找不到页面,Welcome to nginx!,登录后跳转路径中没有发布路径。 · Issue #949
  • SSO登录强制用http · Issue #957
  • autoPoi 模板导出Excel $fe遍历合并单元格bug · Issue #5167
  • spring3分支,api调用接口错误 · Issue #5757
  • 角色管理--角色权限配置页面取消按钮无法关闭角色权限配置页面 · Issue #979
  • 前端在登录时加载了两次数据字典,建议优化下,避免数据字典太多时可能产生的性能问题 · Issue #956
  • 3.6.2版本online代码生成有分类字典树控件时出错 · Issue #5787
  • 列表复选框选中后,行的样式不改变 · Issue #980
  • 建议代码中硬编码的"首页"改成动态的,避免国际化的时候报错 · Issue #5693
  • spring3版本,mq队列报错 · Issue #5778
  • 删除记录时按钮显示错位,提供复现问题的方法 · Issue #951
  • 希望vue代码生成时表单和列表不要加入逻辑删除字段 · Issue #5755
  • 表格列设置组件 宽度过长 · Issue #988
  • 在【角色管理】中可以手动删除 admin 角色,应该禁止删除 admin 角色 · Issue #1007
  • 英文语言下锁屏弹框表单的label内容被遮住了 · Issue #1004
  • popConfirm确认框待端后端返回过程中(处理中)样式错乱 · Issue #1019
  • 高级查询, 还原历史查询时不显示中文的字段名 · Issue #962
  • 仪表盘设计中json数据源href配置了,但是不生效,点击没反应 · Issue #1024
  • 登录失败5次后锁定10分钟有误,实际只锁定了10S · Issue #5833
  • 三方登录获取手机验证码失败,无法再次获取 · Issue #1014
  • ApiSelect组件的下拉远程搜索 · Issue #1027
  • 编辑表单中,校验必填时,如果组件是ApiSelect,打开编辑页面时,即使该字段有值,也会提示请选择 · Issue #1038
  • a-progress组件直接在页面中使用,页面上无法显示进度条; · Issue #5842
  • 原生表单新增携带 createTime 等系统字段 · Issue #1033
  • 最新微服务版本登录报Invalid bound statement (not found): org.jeecg.modules.system.mapper.SysUserTenantMapper.getTenantNoCancel · Issue #5892
  • 表字典转换问题,数据查询传ds=“”造成的异常 · Issue #5879
  • 连续登录失败,导致失败提醒累加 · Issue #1013
  • 原生表单新增携带 createTime 等系统字段 · Issue #1033
  • 连续登录失败,导致失败提醒累加 · Issue #1013
  • 3.6.2版角色首页配置中的组件地址格式发生变化 · Issue #1023
  • 按照文档仪表盘配置不出来呢 · Issue #5867
  • 官方演示平台系统角色中问题 · Issue #1064
  • JVxeInputCell小数输入有问题小数点后第一位是非0第二位是0就不能输入了 例如输入100.102会变成100.12 · Issue #1065
  • BasicTable表格合计,可编辑单元格编辑完以后不更新合计值,删除表格最后一行计算合计函数不执行 · Issue #982
  • 【菜单管理】、【角色管理】功能未翻译本地化 key · Issue #1072
  • 【数据字典】回收站查找软删除记录时,没有判断是否启用多租户,造成可以查找并回收其他租户的数据 · Issue #5907
  • ApiTreeSelect组件入参变化时,不及时刷新数据 · Issue #1054
  • 企业微信集成,同步用户信息时,特殊字符导致失败的问题 · Issue #5887
  • 批量删除记录后,【批量操作】按钮未隐藏,已选中记录也未清空 · Issue #1066
  • 最新版多选框选择无法勾中 · Issue #977
  • 点击退出系统,弹出的温馨提示无法关闭 · Issue #976

springboot3分支升级

  • springboot3 生成的代码 注解有问题 @Schema(value= "主键") 这是错误的 应该是 @Schema(description = "主键") · Issue #5742
  • 升级到springboot3 新建菜单 授权无用依然说没有权限 · Issue #5741
  • 同步数据库失败,Unable to build hbm.xml JAXBContext · Issue #5723
  • Shiro能否换成spring security?现在主流的都是用这个框架 · Issue #2925
  • springboot3分支,application-prod.yml文件中redis的配置不对 · Issue #5884
  • 配置完oss后,直接报错 · Issue #5925
  • spring3微服务版本只能使用本机的redis · Issue #5902
  • springboot3 版本swagger无法使用 · Issue #5908

技术交流

为什么选择 JeecgBoot?

开源界“小普元”超越传统商业平台。引领低代码开发模式(OnlineCoding-> 代码生成器 -> 手工MERGE),低代码开发同时又支持灵活编码, 可以帮助解决Java项目70%的重复工作,让开发更多关注业务。既能快速提高开发效率,节省成本,同时又不失灵活性。

  • 采用最新主流前后分离框架(SpringBoot+Mybatis-plus+Ant-Design+Vue),容易上手; 代码生成器依赖性低,灵活的扩展能力,可灵活实现二次开发;
  • 开发效率很高,采用代码生成器,单表数据模型和一对多(父子表)、树列表等数据模型,增删改查功能自动生成,菜单配置直接使用(前端代码和后端代码都一键生成);
  • 代码生成器提供强大模板机制,支持自定义模板风格。目前提供四套风格模板(单表两套、一对多两套)
  • 封装完善的用户、角色、菜单、组织机构、数据字典、在线定时任务等基础功能。强大的权限机制,支持访问授权、按钮权限、数据权限、表单权限等
  • 零代码在线开发能力,在线配置表单、在线配置报表、在线配置图表、在线设计表单
  • 常用共通封装,各种工具类(定时任务,短信接口,邮件发送,Excel导入导出等),基本满足80%项目需求
  • 简易Excel导入导出,支持单表导出和一对多表模式导出,生成的代码自带导入导出功能
  • 集成简易报表工具,图像报表和数据导出非常方便,可极其方便的生成图形报表、pdf、excel、word等报表;
  • 采用前后分离技术,页面UI精美,针对常用组件做了封装:时间、行表格控件、截取显示控件、报表组件,编辑器等等
  • 查询过滤器:查询功能自动生成,后台动态拼SQL追加查询条件;支持多种匹配方式(全匹配/模糊查询/包含查询/不匹配查询);
  • 数据权限(精细化数据权限控制,控制到行级,列表级,表单字段级,实现不同人看不同数据,不同人对同一个页面操作不同字段
  • 在线配置报表(无需编码,通过在线配置方式,实现曲线图,柱状图,数据等报表)
  • 页面校验自动生成(必须输入、数字校验、金额校验、时间空间等);
  • 提供单点登录CAS集成方案,项目中已经提供完善的对接代码
  • 表单设计器,支持用户自定义表单布局,支持单表,一对多表单、支持select、radio、checkbox、textarea、date、popup、列表、宏等控件
  • 专业接口对接机制,统一采用restful接口方式,集成swagger-ui在线接口文档,Jwt token安全验证,方便客户端对接
  • 接口安全机制,可细化控制接口授权,非常简便实现不同客户端只看自己数据等控制
  • 高级组合查询功能,在线配置支持主子表关联查询,可保存查询历史
  • 提供各种系统监控,实时跟踪系统运行情况(监控 Redis、Tomcat、jvm、服务器信息、请求追踪、SQL监控)
  • 消息中心(支持短信、邮件、微信推送等等)
  • 集成Websocket消息通知机制
  • 提供APP发布方案:
  • 支持多语言,提供国际化方案;
  • 数据变更记录日志,可记录数据每次变更内容,通过版本对比功能查看历史变化
  • 平台UI强大,实现了移动自适应
  • 平台首页风格,提供多种组合模式,支持自定义风格
  • 提供简单易用的打印插件,支持谷歌、IE浏览器等各种浏览器
  • 示例代码丰富,提供很多案例参考
  • 采用maven分模块开发方式
  • 支持菜单动态路由
  • 权限控制采用 RBAC(Role-Based Access Control,基于角色的访问控制)

开源版界面

ChatGPT AI交互

PC端

系统交互

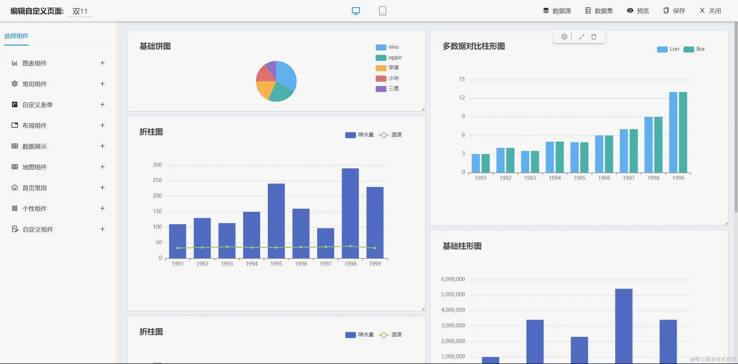
仪表盘设计器

图表示例

报表设计器

UNIAPP效果

手机端

PAD端

在线接口文档

商业功能介绍

流程设计器

简版流程设计器

表单设计器

大屏设计器

零代码应用

欢迎吐槽,欢迎star~