Vue保姆级项目教程:十万字零基础开发信贷管理系统!

3,515 阅读31分钟

项目简介与搭建过程

项目简介

需求背景

信贷管理系统是一种用于银行、金融机构或其他借贷组织用于管理信贷流程的软件系统。它可以帮助机构管理贷款申请、贷款审批、合同管理等相关流程,提高信贷业务的效率和准确性。

需求描述

本需求文档旨在定义信贷管理系统的功能和特性,以满足机构对于信贷业务管理的需求。 信贷管理系统项目基于vue2实现,鉴于vue2的语法已经停止维护,后期会考虑使用vue3重写本项目

搭建过程

新建项目命令

vue create credit-management-system

项目配置语言选择

项目配置.png

项目启动

npm run serve

登录页面初始化及其vue-router路由编写

配置路由

  1. 先把app.vue的默认代码删除,留下一个router-view路由出口 App.vue
<template>
  <div id="app">
    <router-view/>
  </div>
</template>

  1. 打开router文件夹下的index.js,删除掉默认的路由配置
Vue.use(VueRouter)

const routes = [

]

const router = new VueRouter({
  routes
})

export default router

  1. 在main.js里引入公共样式文件,导入和使用elementui组件
    引入elementui组件
cnpm i element-ui -S

导入使用

import App from './App.vue'
import ElementUI from 'element-ui'
import 'element-ui/lib/theme-chalk/index.css'

Vue.use(ElementUI)

4. 先在router文件夹下index.js添加一个登录页面的路由和重定向 组件是使用的懒加载,可以减少页面加载时间

const routes = [
    {
    path:'/',
    redirect:'/login'
  },
  {
    path: '/login',
    name: 'Login',
    component: () => import('../views/Login.vue')
  },
]

LoginView.vue写css之后报错不能解析sass-loader 在命令行执行如下命令

npm install sass-loader -D
cnpm install node-sass -D

引入公共样式normalize.css文件之后出现错误 错误信息:

error2.png 解决方案:ctrl+shift+p,在setting.json中添加如下 "javascript.validate.enable": false

编写登录页面

第一步

<div class="login-box">
    <div class="login-input-box center">
      <h1>信贷管理系统</h1>
    
    </div>
  </div>

第二步

先定义表单内容放到--上面的h1标签下面

<el-form :model="ruleForm" :rules="rules" status-icon ref="ruleForm" class="demo-ruleForm">
    
        <el-form-item prop="username">
          <el-input prefix-icon="el-icon-user-solid" v-model="ruleForm.username"></el-input>
        </el-form-item>
    
        <el-form-item prop="pass">
          <el-input prefix-icon="el-icon-s-order" type="password" v-model="ruleForm.pass" autocomplete="off"></el-input>
        </el-form-item>

        <el-button type="primary" @click="submitForm">提交</el-button>
      </el-form>

第三步

1.data中定义一个ruleForm,接收用户名和密码

2.再定义一个rules,限制输入格式

3.在methods中添加一个submitForm表单提交方法和密码限制的validatePass方法

data中:

ruleForm: {
            username: "",
            pass: ""
          }
rules: {
        pass: [
          {
            validator: this.validatePass,
            trigger: "blur"
          }
        ],
        username: [{ required: true, trigger: "blur", message: "请输入用户名" }]
      }

methods中:

validatePass(rule, value, callback) {
      if (value === "") {
        callback(new Error("请输入密码"));
      } else if (value.length < 6) {
        callback(new Error("密码不能小于6位数"));
      } else {
        callback();
      }
    },
 submitForm(){
 this.$refs.ruleForm.validate(valid => {
        if (valid) {
          // 如果验证通过,
         //调用login方法,传入登录信息,下面会定义
         this.login(this.ruleForm)
        } else {
         
          return false;
        }
      });
  }

4.创建login登录方法

async login(form){
    //成功后跳转到首页
     this.$router.replace("/home");
}

5.样式的引入

在main.js中引入样式

 import '@/assets/normalize.css';

6.在登录界面中引入下面样式

!!!注意语言是scss

<style lang="scss" scoped>
.login-input-box {
  width: 650px;
  height: 320px;
  background: #fff;
  text-align: center;
  padding: 40px 40px 12px 12px;
}

.login-box {
  height: 100%;
  background: url(../assets/bg2.jpg);
  background-size: cover;
}

.el-button {
  width: 600px;
}

.el-input {
  width: 600px;
  margin-bottom: 16px;
}

::v-deep .el-input__inner {
  background: #e5e5e5;
}
</style>

编写首页

添加路由规则

打开router文件夹下的index.js

其中的Layout为布局页面

//为routes添加
{
    path: '/',
    redirect:'/home',
        //下面这两个页面按照层级自行创建
    component:()=>  import('@/layout/layout.vue'),
    children:[
      {
      meta:{
       title:'首页'
        },
        path:'/home',
        component:()=> import('@/views/home.vue')
      }
    ]
  }

layout布局和编写首页及其vue-router路由跳转

layout布局包括侧边栏,导航栏和内容部分

 <div>
    <el-container>
     <el-aside width="240px">
        <el-menu   class="el-menu-vertical-demo" background-color="#545c64"
            text-color="#fff" active-text-color="#ffd04b">
            <!--//没有二级导航的 -->
             <el-menu-item index="1">
                <span slot="title"> 首页</span>
             </el-menu-item>
        
    	 <!--	//有二级导航的 -->
            <el-submenu index="2">
                    <template slot="title">
                    <span>贷款管理</span>
                    </template>
                  <el-menu-item index="2-1">
                     贷款申请
                  </el-menu-item>
            </el-submenu>   
        </el-menu>
    </el-aside>
        <el-container>
            <el-header>
               <!--//左侧面包屑-->
               <div class="left">
                   首页
                </div>
         		<!--//右侧用户名-->
                <div class="right">
                   <!--// //下拉菜单-->
                   <el-dropdown >
                   
                    <span class="el-dropdown-link"> admin </span>
                   
                    <el-dropdown-menu slot="dropdown">
                         <el-dropdown-item >退出登录</el-dropdown-item>
                    </el-dropdown-menu>
                   
                  </el-dropdown>
                </div>
            </el-header>
            <el-main>
                <!-- //放置一个路由出口 -->
                <router-view />
            </el-main>
        </el-container>
    </el-container>
  </div>

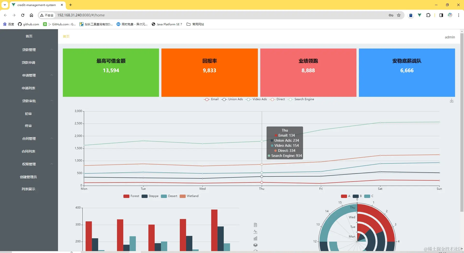
侧边栏包含二级菜单,导航栏最右侧有一个退出登录选择,内容包括了数字滚动和echarts图表

数字滚动组件vue-count-to

官网:www.npmjs.com/package/vue… 安装插件的命令如下

npm i -S vue-count-to@1.0.13

引入后插入页面使用,在使用命令安装过程中出现如下报错信息

error3.png 解决方案:
根据提示检查网络情况,更换手机热点(我开发过程中更换热点仍然报错,应该不是网络原因了) 修改npm的网络设置 npm config list

1.png 图中设置用到的命令如下

npm config set proxy null
npm config set https-proxy null
npm config set registry https://registry.npmjs.org/

最初查阅文档之类的设置了很多次,最后有点懵懵哒,npm init了
稍过一会,再次下载就ok了(也许是设置原因或者最初网络不佳,不是非常确定)
最后一次成功使用的命令是

cnpm i -S vue-count-to@1.0.13 

( npm是node官方的包管理器。 cnpm是个中国版的npm,是淘宝定制的 cnpm (gzip 压缩支持) 命令行工具代替默认的 npm)

2.png

首先设置3个栅格布局,其中属性作用,查看element-ui官网的layout布局

 <div class="home">
    <el-row :gutter="10">
            <el-col :xl="6" :lg="6" :md="12" :sm="24" :xs="24" >
            <div>1</div>
            </el-col>
            <el-col :xl="6" :lg="6" :md="12" :sm="24" :xs="24" >
            <div>2</div>
            </el-col>
            <el-col :xl="6" :lg="6" :md="12" :sm="24" :xs="24" >
            <div>3</div>
        </el-col>
    </el-row>
</div>

把栅格布局的内容使用数组遍历来显示

<el-row :gutter="10">
        <el-col :xl="6" :lg="6" :md="12" :sm="24" :xs="24" v-for="(item, index) in list"          :key="index">
          
          <div class="dashboard-item" :style="{ background: item.color }">
            <p>{{ item.title }}</p>
            
          </div>
        </el-col>
</el-row>

data中定义一个数组

 data(){
        return {
            list: [
                { val: 13594, title: '最高可借金额', color: '#67ca3a', },
                { val: 9833, title: '回报率', color: '#ff6600' },
                { val: 8888, title: '业绩领跑', color: '#f56c6c' },
                { val: 6666, title: '安稳底薪战队', color: '#409eff' }
             ]
        }
    }

echarts图表

介绍echart

官网echarts.apache.org/zh/index.ht…

下载echarts并使用

  1. 下载
cnpm i -S echarts@4.9.0

2. HomeViews页面引入

import echarts from 'echarts';

编写第一个图表

  1. 定义图表位置
<template>
    <div class="home">
     <el-row :gutter="10">
          <el-col :xl="6" :lg="6" :md="12" :sm="24" :xs="24" v-for="(item, index) in             list"  :key="index">
              
            <div class="dashboard-item" :style="{ background: item.color }">
              <p>{{ item.title }}</p>
              <CountTo :startVal="0" :endVal="item.val" :duration="3000" />
            </div>
          </el-col>
        </el-row>
        
		<!-- 所有图表位置,一共3个 -->
    <div class="echarts-box">
        <!-- 第一个图表位置-->
      <div class="chart1"></div>

    </div>


    </div>
  </template>

2. 配置图表

添加一个initCharts方法

 initCharts() {
     //初始化图表实例,为什么要添加到this上面,因为后面要检测页面大小改变,更新图表大小
      this.chart1 = echarts.init(document.querySelector('.chart1'));
     //图表配置
     let option1 = {
        title: {
   
        },
        tooltip: {
          trigger: 'axis'
        },
        legend: {
          data: ['Email', 'Union Ads', 'Video Ads', 'Direct', 'Search Engine']
        },
        grid: {
          left: '3%',
          right: '4%',
          bottom: '3%',
          containLabel: true
        },
        toolbox: {
          feature: {
            saveAsImage: {}
          }
        },
        xAxis: {
          type: 'category',
          boundaryGap: false,
          data: ['Mon', 'Tue', 'Wed', 'Thu', 'Fri', 'Sat', 'Sun']
        },
        yAxis: {
          type: 'value'
        },
        series: [
          {
            name: 'Email',
            type: 'line',
            stack: 'Total',
            data: [120, 132, 101, 134, 90, 230, 210]
          },
          {
            name: 'Union Ads',
            type: 'line',
            stack: 'Total',
            data: [220, 182, 191, 234, 290, 330, 310]
          },
          {
            name: 'Video Ads',
            type: 'line',
            stack: 'Total',
            data: [150, 232, 201, 154, 190, 330, 410]
          },
          {
            name: 'Direct',
            type: 'line',
            stack: 'Total',
            data: [320, 332, 301, 334, 390, 330, 320]
          },
          {
            name: 'Search Engine',
            type: 'line',
            stack: 'Total',
            data: [820, 932, 901, 934, 1290, 1330, 1320]
          }
        ]
      }
     
     //应用配置生成图表
      this.chart1.setOption(option1)
 }

3. 在mounted生命周期里执行initCharts方法

mounted() {
    this.initCharts()
 }

4. 图表没有显示

需要设置容器大小

 .chart1 {
    width: 100%;
    height: 400px;
  }

编写第二个图表

	<!-- 放在第一个图表下面     --> 
<div class="chart2"></div>

2. 在initCharts方法中编写第二个图表数据

     this.chart2 = echarts.init(document.querySelector('.chart2'));
		//下面都是图表的配置,顺序不能错
    
      let posList = [
        'left',
        'right',
        'top',
        'bottom',
        'inside',
        'insideTop',
        'insideLeft',
        'insideRight',
        'insideBottom',
        'insideTopLeft',
        'insideTopRight',
        'insideBottomLeft',
        'insideBottomRight'
      ];
      let app = {};

      app.configParameters = {
        rotate: {
          min: -90,
          max: 90
        },
        align: {
          options: {
            left: 'left',
            center: 'center',
            right: 'right'
          }
        },
        verticalAlign: {
          options: {
            top: 'top',
            middle: 'middle',
            bottom: 'bottom'
          }
        },
        position: {
          options: posList.reduce(function (map, pos) {
            map[pos] = pos;
            return map;
          }, {})
        },
        distance: {
          min: 0,
          max: 100
        }
      };
      app.config = {
        rotate: 90,
        align: 'left',
        verticalAlign: 'middle',
        position: 'insideBottom',
        distance: 15,
        onChange: function () {
          const labelOption = {
            rotate: app.config.rotate,
            align: app.config.align,
            verticalAlign: app.config.verticalAlign,
            position: app.config.position,
            distance: app.config.distance
          };
          this.chart2.setOption({
            series: [
              {
                label: labelOption
              },
              {
                label: labelOption
              },
              {
                label: labelOption
              },
              {
                label: labelOption
              }
            ]
          });
        }
      };
      const labelOption = {
        show: true,
        position: app.config.position,
        distance: app.config.distance,
        align: app.config.align,
        verticalAlign: app.config.verticalAlign,
        rotate: app.config.rotate,
        formatter: '{c}  {name|{a}}',
        fontSize: 16,
        rich: {
          name: {}
        }
      };
      let option2 = {
        tooltip: {
          trigger: 'axis',
          axisPointer: {
            type: 'shadow'
          }
        },
        legend: {
          data: ['Forest', 'Steppe', 'Desert', 'Wetland']
        },
        toolbox: {
          show: true,
          orient: 'vertical',
          left: 'right',
          top: 'center',
          feature: {
            mark: { show: true },
            dataView: { show: true, readOnly: false },
            magicType: { show: true, type: ['line', 'bar', 'stack'] },
            restore: { show: true },
            saveAsImage: { show: true }
          }
        },
        xAxis: [
          {
            type: 'category',
            axisTick: { show: false },
            data: ['2012', '2013', '2014', '2015', '2016']
          }
        ],
        yAxis: [
          {
            type: 'value'
          }
        ],
        series: [
          {
            name: 'Forest',
            type: 'bar',
            barGap: 0,
            label: labelOption,
            emphasis: {
              focus: 'series'
            },
            data: [320, 332, 301, 334, 390]
          },
          {
            name: 'Steppe',
            type: 'bar',
            label: labelOption,
            emphasis: {
              focus: 'series'
            },
            data: [220, 182, 191, 234, 290]
          },
          {
            name: 'Desert',
            type: 'bar',
            label: labelOption,
            emphasis: {
              focus: 'series'
            },
            data: [150, 232, 201, 154, 190]
          },
          {
            name: 'Wetland',
            type: 'bar',
            label: labelOption,
            emphasis: {
              focus: 'series'
            },
            data: [98, 77, 101, 99, 40]
          }
        ]
      };
      
      this.chart2.setOption(option2);
  1. 设置第二个图表的容器大小
.chart2 {
    height: 400px;
    width: 50%;
  }

编写第三个图表

      <!--放到第二个图表下面 -->
<div class="chart3"></div>
  1. 配置第三个图表信息
      this.chart3 = echarts.init(document.querySelector('.chart3'));
    let option3  = {
        angleAxis: {},
        radiusAxis: {
          type: 'category',
          data: ['Mon', 'Tue', 'Wed', 'Thu'],
          z: 10
        },
        polar: {},
        series: [
          {
            type: 'bar',
            data: [1, 2, 3, 4],
            coordinateSystem: 'polar',
            name: 'A',
            stack: 'a',
            emphasis: {
              focus: 'series'
            }
          },
          {
            type: 'bar',
            data: [2, 4, 6, 8],
            coordinateSystem: 'polar',
            name: 'B',
            stack: 'a',
            emphasis: {
              focus: 'series'
            }
          },
          {
            type: 'bar',
            data: [1, 2, 3, 4],
            coordinateSystem: 'polar',
            name: 'C',
            stack: 'a',
            emphasis: {
              focus: 'series'
            }
          }
        ],
        legend: {
          show: true,
          data: ['A', 'B', 'C']
        }
      }
      this.chart3.setOption(option3); 

  1. 设置css样式
 .chart3 {
    height: 400px;
    width: 50%;
  }

贷款申请

页面跳转

在layout布局页面写贷款申请的相关内容,首先用router-link设置跳转页面

 <router-link to="/loan-input/index">贷款申请</router-link>

在index.js里面编写路由

  {
    path: '/loan',
    redirect: '/loan-input/index',
    component: () => import('@/layout/layout.vue'),
    children: [
      {
        meta: {
          title: '贷款申请'
        },
        path: '/loan-input/index',
        name: '/loan-input',
        component: () => import('@/views/loan/IndexView.vue')
      }
    ]
  }

编写之后可以跳转到贷款申请页面,但是在贷款申请页面点击首页无法跳转,这个时候可以给首页添加router-link,后续可能有最佳实践(欲知后事如何,请听下回分解)
下面是修改后的代码

      <el-menu-item index="1">
        <span slot="title"> 
          <router-link to="/home">首页</router-link>
        </span>
      </el-menu-item>

信息表内容IndexView.vue

信息表的内容以卡片的形式呈现,使用elementui中的卡片card,注意将卡片布局写入el-form中 信息表的信息分行显示,采用栅格布局

 <el-form :model="form" ref="form" label-width="80px">
        <el-card class="box-card">
          <div slot="header" class="clearfix">
            <span>个人基本信息</span>
          </div>
        </el-card>
    </el-form>

!()[4.png] 观察span标签的个人基本信息四个字的dom结构,尝试将文字居左。

.card-box{
   >div{
        >div{
            text-align: left;
        }
   }
}

贷款申请的样式会颜色,如果想重置,添加下面的样式

a:link {
  text-decoration: none;
  color: #fff;

}

/* 状态二: 已经访问过的链接 */
a:visited {
  text-decoration: none;
  color: #fff;
}

/* 状态三: 鼠标划过(停留)的链接(默认红色) */
a:hover {
  text-decoration: none;
  color: #fff;

}
/* 状态四: 被点击的链接 */
a:active {
  text-decoration: none;
  color: #fff;
}

第一个card个人基本信息

个人基本信息具体内容使用栅格布局


<el-card class="box-card">
        <div slot="header">
            <span>个人基本信息</span>
        </div>
    	
        <el-row> 
               <el-col
                    :xl='8' :lg='8'
                    :md="12" :sm="24" :xs="24" >
                						<!-- prop的值是下面form后面的属性名也就是name -->
                    <el-form-item label="姓名" prop="name">
                                            <!-- 等所有表单写完统一设置属性接收-->
                        <el-input  type='input' v-model="form.name" ></el-input>
                    </el-form-item>
                </el-col>  
            
            
        </el-row>      
    
    
    </el-card> 

下面三个el-col都是放到el-row里面的

<el-col
        :xl='8' :lg='8'
        :md="12" :sm="24" :xs="24">
    <el-form-item label="出生日期" prop="birthday">
        <!-- 宽度会有点小,后面复制样式后会改变 -->
        <el-date-picker
                        v-model="form.birthday"
                        type="date"
                        placeholder="选择日期">
        </el-date-picker>
    </el-form-item>
</el-col>  

<el-col
        :xl='8' :lg='8'
        :md="12" :sm="24" :xs="24">
    <el-form-item label="性别" prop="sex">
        <el-select  v-model="form.sex" >
            <el-option
                       key="man"
                       label="男"
                       value="man">
            </el-option>
            <el-option
                       key="woman"
                       label="女"
                       value="woman">
            </el-option>
        </el-select>
    </el-form-item>
</el-col>   

<el-col
        :xl='8' :lg='8'
        :md="12" :sm="24" :xs="24">
    <el-form-item label="身份证" prop="identity_card">
        <el-input  type='input' v-model="form.identity_card" ></el-input>
    </el-form-item>
</el-col>

添加第二个el-row

在第一个el-row下面添加

 <el-row>
            <el-col
                    :xl='8' :lg='8'
                    :md="12" :sm="24" :xs="24">
                    <el-form-item label="婚姻状态" prop="marriage">
                        <el-select  v-model="form.marriage" >
                       <el-option
                                key="married"
                                label="已婚"
                                value="married">
                        </el-option>
                        <el-option
                                key="unmarried"
                                label="未婚"
                                value="unmarried">
                        </el-option>
                    </el-select>
                    </el-form-item>
                </el-col>   
        </el-row>   

添加在第二个el-row里面


  <el-col
          :xl='8' :lg='8'
          :md="12" :sm="24" :xs="24">
      <el-form-item label="教育程度" prop="education">
          <el-select  v-model="form.education" >
              <el-option
                         key="college"
                         label="大学"
                         value="college">
              </el-option>
              <el-option
                         key="highschool"
                         label="高中"
                         value="highschool">
              </el-option>
          </el-select>
      </el-form-item>
</el-col> 
<el-col
        :xl='8' :lg='8'
        :md="12" :sm="24" :xs="24" >
    <el-form-item label="居住地址" prop="address1">
        <el-input  type='input' v-model="form.address1" ></el-input>
    </el-form-item>
</el-col>  

添加第三个el-row

  <el-row>
             <el-col
                    :xl='8' :lg='8'
                    :md="12" :sm="24" :xs="24" >
                    <el-form-item label="户籍地址" prop="address2">
                        <el-input  type='input' v-model="form.address2" ></el-input>
                    </el-form-item>
                </el-col>  
                <el-col
                    :xl='8' :lg='8'
                    :md="12" :sm="24" :xs="24" >
                    <el-form-item label="居住电话" prop="phone">
                        <el-input  type='input' v-model="form.phone" ></el-input>
                    </el-form-item>
                </el-col>  
                <el-col
                    :xl='8' :lg='8'
                    :md="12" :sm="24" :xs="24" >
                    <el-form-item label="手机号" prop="mobile_phone">
                        <el-input  type='input' v-model="form.mobile_phone" ></el-input>
                    </el-form-item>
                </el-col>  
        </el-row> 

第二个card,职业信息

1.添加第二个card

<el-card class="box-card">
        <div slot="header">
            <span>职业信息</span>
        </div>
        <el-row> 
            <el-col
                    :xl='8' :lg='6'
                    :md="12" :sm="24" :xs="24" >
                    <el-form-item label="现职公司" prop="company">
                        <el-input  type='input' v-model="form.company" ></el-input>
                    </el-form-item>
            </el-col>

                <el-col
                    :xl='8' :lg='6'
                    :md="12" :sm="24" :xs="24" >
                    <el-form-item label="所属行业" prop="trade">
                        <el-select  placeholder='请选择Green'  v-model="form.trade" >
                       <el-option
                                key="education"
                                label="教育"
                                value="education">
                        </el-option>
                        <el-option
                                key="finance"
                                label="金融"
                                value="finance">
                        </el-option>
                    </el-select>
                    </el-form-item>
             </el-col> 
             <el-col
                    :xl='8' :lg='6'
                    :md="12" :sm="24" :xs="24" >
                    <el-form-item label="职位" prop="position">
                        <el-input  type='input' v-model="form.position" ></el-input>
                    </el-form-item>
                </el-col>   
             <el-col
                    :xl='8' :lg='6'
                    :md="12" :sm="24" :xs="24" >
                    <el-form-item label="公司地址" prop="address3">
                        <el-input  type='input' v-model="form.address3" ></el-input>
                    </el-form-item>
                </el-col>   
        </el-row>   
        
        <el-row>
            <el-col
                    :xl='8' :lg='8'
                    :md="12" :sm="24" :xs="24" >
                    <el-form-item label="公司类型" prop="company_type">
                        <el-input  type='input' v-model="form.company_type" ></el-input>
                    </el-form-item>
            </el-col>
            <el-col
                    :xl='8' :lg='8'
                    :md="12" :sm="24" :xs="24" >
                    <el-form-item label="公司邮箱" prop="company_email">
                        <el-input  type='input' v-model="form.company_email" ></el-input>
                    </el-form-item>
            </el-col>
            <el-col
                    :xl='8' :lg='8'
                    :md="12" :sm="24" :xs="24">
                    <el-form-item label="公司电话" prop="company_phone">
                        <el-input  type='input' v-model="form.company_phone" ></el-input>
                    </el-form-item>
            </el-col>
        </el-row>
    </el-card>

第三个card,收支情况

<el-card class="box-card">
        <div slot="header">
            <span>收支情况</span>
        </div>
        <el-row> 
            <el-col
                    :xl='8' :lg='12'
                    :md="12" :sm="24" :xs="24" >
                    <el-form-item label="收支情况" prop="income">
                        <el-input  type='input' v-model="form.income" ></el-input>
                    </el-form-item>
            </el-col>

        </el-row>   
    </el-card>

第四个card,家庭联系人

<el-card class="box-card">
        <div slot="header">
            <span>家庭联系人</span>
        </div>
        <el-row> 
            <el-col
                    :xl='12' :lg='12'
                    :md="12" :sm="24" :xs="24" >
                    <el-form-item label="关系1" prop="contact">
                        <el-input  type='input' v-model="form.contact" ></el-input>
                    </el-form-item>
            </el-col>
            <el-col
                    :xl='12' :lg='12'
                    :md="12" :sm="24" :xs="24" >
                    <el-form-item label="姓名" prop="contact_name">
                        <el-input  type='input' v-model="form.contact_name" ></el-input>
                    </el-form-item>
            </el-col>
        </el-row>   
        <el-row>
            <el-col
                    :xl='12' :lg='12'
                    :md="12" :sm="24" :xs="24" >
                    <el-form-item label="手机" prop="contact_phone">
                        <el-input  type='input' v-model="form.contact_phone" ></el-input>
                    </el-form-item>
            </el-col>
        </el-row>
    </el-card>

第五个card,工作证明人

<el-card class="box-card">
        <div slot="header">
            <span>工作证明人</span>
        </div>
        <el-row> 
            <el-col
                    :xl='12' :lg='12'
                    :md="12" :sm="24" :xs="24" >
                    <el-form-item label="关系2" prop="contact2">
                        <el-input  type='input' v-model="form.contact2" ></el-input>
                    </el-form-item>
            </el-col>
            <el-col
                    :xl='12' :lg='12'
                    :md="12" :sm="24" :xs="24" >
                    <el-form-item label="姓名" prop="contact2_name">
                        <el-input  type='input' v-model="form.contact2_name" ></el-input>
                    </el-form-item>
            </el-col>

            <el-col
                    :xl='12' :lg='12'
                    :md="12" :sm="24" :xs="24" >
                    <el-form-item label="手机" prop="contact2_phone">
                        <el-input  type='input' v-model="form.contact2_phone" ></el-input>
                    </el-form-item>
            </el-col>
        </el-row>   
        <el-row> 
            <el-col
                    :xl='12' :lg='12'
                    :md="12" :sm="24" :xs="24" >
                    <el-form-item label="部门" prop="contact2_dep">
                        <el-input  type='input' v-model="form.contact2_dep" ></el-input>
                    </el-form-item>
            </el-col>
            <el-col
                    :xl='12' :lg='12'
                    :md="12" :sm="24" :xs="24" >
                    <el-form-item label="职位" prop="contact2_pos">
                        <el-input  type='input' v-model="form.contact2_pos" ></el-input>
                    </el-form-item>
            </el-col>
        </el-row>  
        <el-row> 
            <el-col
                    :xl='12' :lg='12'
                    :md="12" :sm="24" :xs="24" >
                    <el-form-item label="备注" prop="remark">
                        <el-input  type='textarea' v-model="form.remark" ></el-input>
                    </el-form-item>
            </el-col>
        </el-row>  
    </el-card>

提交按钮和重置,放到最后一个card下面

<el-button @click="createUser" type="primary">立即创建</el-button>
<el-button @click="reset">重置</el-button>

引入css样式

<style lang="scss" scoped>
.el-select,.el-input {
    width: 100%;
}
.btns {
    text-align: center;
}

.box-card {
    margin-bottom: 10px;
    >div {
        >div {
            text-align: left;
        }
    }
}
</style>

定义form的属性,接收数据

form:{
            name:'' ,
            birthday:'',
            sex:'',
            identity_card:'',
            marriage:'',
            education:'',
            address1:'',
            address2:'',
            phone:'',
            mobile_phone:'',
            company:'',
            trade:'',
            position:'',
            address3:'',
            company_type:'',
            company_email:'',
            company_phone:'',
            income:'',
            contact:'',
            contact_name:'',
            contact_phone:'',
            contact2:'',
            contact2_name:'',
            contact2_phone:'',
            contact2_dep:'',
            contact2_pos:'',
            remark:''
        }

为form添加rules规则校验

  1. 为el-form上设置rules
    <el-form ref="form" :model="form" :rules="rules"  label-width="80px">
  1. data中定义rules required: true必填校验

rules: {
        name: [
            { required: true, message: "请输入姓名", trigger: "blur" },
            {
                min: 2,
                max: 5,
                message: "长度在 2 到 5 个字符",
                trigger: "blur"
            }
        ],
        identity_card: [
            { required: true, message: "请输入身份证", trigger: "change" }
        ],
        birthday: [
            {
                type: "date",
                required: true,
                message: "请选择日期",
                trigger: "change"
            }
        ],
        sex: [{ required: true, message: "请选择性别", trigger: "change" }],
        marriage: [
            { required: true, message: "请选择婚姻状态", trigger: "change" }
        ],
        education: [
            { required: true, message: "请选择教育程度", trigger: "change" }
        ],
        trade: [
            { required: true, message: "请选择所属行业", trigger: "change" }
        ],

        address1: [
            { required: true, message: "请输入居住地址", trigger: "blur" }
        ],
        address2: [
            { required: true, message: "请输入户籍地址", trigger: "blur" }
        ],
        phone: [{ required: true, message: "请输入居住电话", trigger: "blur" }],
        mobile_phone: [
            { required: true, message: "请输入手机号", trigger: "blur" }
        ],
        company: [
            { required: true, message: "请输入现职公司全称", trigger: "blur" }
        ],
        position: [{ required: true, message: "请输入职位", trigger: "blur" }],
        address3: [
            { required: true, message: "请输入公司地址", trigger: "blur" }
        ],
        company_type: [
            { required: true, message: "请输入公司类型", trigger: "blur" }
        ],
        company_email: [
            { required: true, message: "请输入公司邮箱", trigger: "blur" }
        ],
        company_phone: [
            { required: true, message: "请输入公司电话", trigger: "blur" }
        ],
        income: [
            { required: true, message: "请输入收支情况", trigger: "blur" }
        ],
        contact: [{ required: true, message: "请输入关系1", trigger: "blur" }],
        contact_name: [
            { required: true, message: "请输入姓名", trigger: "blur" }
        ],
        contact_phone: [
            { required: true, message: "请输入手机", trigger: "blur" }
        ],
        contact2: [{ required: true, message: "请输入关系2", trigger: "blur" }],
        contact2_name: [
            { required: true, message: "请输入姓名", trigger: "blur" }
        ],
        contact2_phone: [
            { required: true, message: "请输入手机", trigger: "blur" }
        ],
        contact2_dep: [
            { required: true, message: "请输入部门", trigger: "blur" }
        ],
        contact2_pos: [
            { required: true, message: "请输入职位", trigger: "blur" }
        ]
    }

提交方法和重置方法

 createUser() {
            this.$refs.form.validate(async (data) => {
                if (!data) return this.$message('表单验证不通过');

            })
              },
reset() {
           this.$refs.form.resetFields()
        }

为form添加rules规则校验

  1. 为el-form上设置rules
    <el-form ref="form" :model="form" :rules="rules"  label-width="80px">
  1. data中定义rules

rules: {
        name: [
            { required: true, message: "请输入姓名", trigger: "blur" },
            {
                min: 2,
                max: 5,
                message: "长度在 2 到 5 个字符",
                trigger: "blur"
            }
        ],
        identity_card: [
            { required: true, message: "请输入身份证", trigger: "change" }
        ],
        birthday: [
            {
                type: "date",
                required: true,
                message: "请选择日期",
                trigger: "change"
            }
        ],
        sex: [{ required: true, message: "请选择性别", trigger: "change" }],
        marriage: [
            { required: true, message: "请选择婚姻状态", trigger: "change" }
        ],
        education: [
            { required: true, message: "请选择教育程度", trigger: "change" }
        ],
        trade: [
            { required: true, message: "请选择所属行业", trigger: "change" }
        ],

        address1: [
            { required: true, message: "请输入居住地址", trigger: "blur" }
        ],
        address2: [
            { required: true, message: "请输入户籍地址", trigger: "blur" }
        ],
        phone: [{ required: true, message: "请输入居住电话", trigger: "blur" }],
        mobile_phone: [
            { required: true, message: "请输入手机号", trigger: "blur" }
        ],
        company: [
            { required: true, message: "请输入现职公司全称", trigger: "blur" }
        ],
        position: [{ required: true, message: "请输入职位", trigger: "blur" }],
        address3: [
            { required: true, message: "请输入公司地址", trigger: "blur" }
        ],
        company_type: [
            { required: true, message: "请输入公司类型", trigger: "blur" }
        ],
        company_email: [
            { required: true, message: "请输入公司邮箱", trigger: "blur" }
        ],
        company_phone: [
            { required: true, message: "请输入公司电话", trigger: "blur" }
        ],
        income: [
            { required: true, message: "请输入收支情况", trigger: "blur" }
        ],
        contact: [{ required: true, message: "请输入关系1", trigger: "blur" }],
        contact_name: [
            { required: true, message: "请输入姓名", trigger: "blur" }
        ],
        contact_phone: [
            { required: true, message: "请输入手机", trigger: "blur" }
        ],
        contact2: [{ required: true, message: "请输入关系2", trigger: "blur" }],
        contact2_name: [
            { required: true, message: "请输入姓名", trigger: "blur" }
        ],
        contact2_phone: [
            { required: true, message: "请输入手机", trigger: "blur" }
        ],
        contact2_dep: [
            { required: true, message: "请输入部门", trigger: "blur" }
        ],
        contact2_pos: [
            { required: true, message: "请输入职位", trigger: "blur" }
        ]
    }

提交和重置方法

提交按钮绑定了提交方法,重置按钮有重置方法,在methods里定义。

 createUser() {
            this.$refs.form.validate(async (data) => {
                if (!data) return this.$message('表单验证不通过');

            })
        },
reset() {
           this.$refs.form.resetFields()
            }

axios的二次封装

首先进入文件根目录,安装axios的依赖

cnpm i axios

在src目录下新建utils文件夹request.js引入组件
request.js即对axios的二次封装

import axios from 'axios'
import router from '@/router'
import { Notification, Message } from 'element-ui'

Notification关于错误的提醒

创建axios的实例

const axios = axios.create(
    {
        // 关于公共地址的基本配置,请求路径会在vueconfig里面配置
        // 添加api前缀
        baseURL: '/api',
        // 请求过期时间
        timeout: 5000
    }
)

这里有一个小小的失误:
Module build failed (from ./node_modules/babel-loader/lib/index.js): SyntaxError:\request.js: Identifier 'axios' has already been declared. (5:6)
就是创建实例,名称不能是axios,修改名称后出现了新的错误:
ReferenceError: request is not defined 真是糊涂了,请求拦截器使用的axios实例就是request,所以这里命名就是request。

请求拦截器

request.interceptors.request.use(config => {

    return config
})

响应拦截器

request.interceptors.response.use(
    response => {
        
        
        //20000代表成功
        if (response?.data?.code === 20000) {
            // 由于历史遗留问题, 后端响应的结构不能一次性做到统一,兼容处理一下
            if (typeof response?.data?.data === 'string')
                Message.success(response?.data?.data);
            if ( typeof response?.data?.data?.info === 'string') 
                Message.success(response?.data?.data?.info);
            return response;
            
            // 603 代表token失效, 处理跳转到登录
        } else if (response?.data?.code === 603) { 
            Notification.error({
                title: '错误',
                message: 'token失效,请重新登录'
            });
            // 替换到登录页面,但是如果是login页面那就不重复跳转
            let url=window.location.href.split('/')
            if(url[url.length-1]!=='login'){
                router.replace('/login')
            }
            
        } else {
            //如果原始的请求状态不等于200表示响应错误
             if(response.status!==200){
                Notification.error({
                    title: '错误',
                    message: '响应错误'
                })
            }
        }
                return response
    }
)


export default request

添加代理服务器

打开vue.config.js设置代理服务器,配置完成后项目需要重新启动。

const { defineConfig } = require('@vue/cli-service')
module.exports = defineConfig({
  transpileDependencies: true,
  // 打包配置
  configureWebpack: {
    devServer: {
      proxy: {
        '/api': {
          target: 'http://124.223.69.156:6300/',
          changeOrigin: true,
          //后端请求并没有api所以要去掉
          pathRewrite: { '^/api': '' }
        }
      }
    }
  }
})const { defineConfig } = require('@vue/cli-service')
module.exports = defineConfig({
  transpileDependencies: true,
  // 打包配置
  configureWebpack: {
    // 开发服务器
    devServer: {
      // 设置代理服务器,解决跨域问题
      proxy: {
        '/api': {
          target: 'http://124.223.69.156:6300/',
          changeOrigin: true,
          //后端请求并没有api所以要去掉
          pathRewrite: { '^/api': '' }
        }
      }
    }
  }
})

登录接口api联调

封装请求方法

在src的apis目录下新建文件user.js,引入二次封装的axios文件即request.js

import request from '@/utils/request' 

export const doLogin = (user)=>{
    return request.post("/user/login", {
        //这里是后端需要account字符,也就是用户名
        account: user.username,
        password: user.password
    })
}

在登录页引入doLogin方法

import { doLogin } from "@/apis/user"

测试登录

用户名:admin 密码:approve123456.

!!!该请求会返回token

登录页面,继续编写login方法,并保存token

 async login(form){
	const res = await doLogin(form)
    	
    //如果是20000,说明是成功
   if (res.data.code === 20000) {
          //保存token
        if (res?.data?.data?.token) {
            localStorage.setItem('token',res?.data?.data?.token)
            
            // 跳转到首页
             this.$router.replace("/home");
        }
        
      } else {
        this.$message.error('登录失败!!!');
      }
},

login(form) {
    const res =  doLogin(form)
}

这一小段代码打印结果是

5.png 因为axios是基于promise的,所以打印结果res是promise

向请求拦截器中加内容

把token放到请求头中(因为后续的接口都需要带着token)

打开utils下的request.js

request.interceptors.request.use(config=>{
    
      const token = localStorage.getItem("token");
        if (token) {
            config.headers.token = token;
        }
    
    return config
})

打开登陆页面观察控制台,输入账号密码测试登录查看返回的token信息,报错,请求超时,将request.js文件中的请求超时时间改为50000,错误代码500,清空所有cookies,重新启动项目,依然不能访问,接口地址失效,有点无语.第二天接口正常运行显示token失效,清除应用程序中本地cookies(虽然本来就没有)使用超级管理员账号admin,密码approve123456.登录成功,真不容易

  async login(form) {
      const res = await doLogin(form)
      console.log(form)
      console.log(res)
  }

看一下控制台

6.png

贷款申请接口api编写联调

在apis文件下新建loan.js

在IndexView中引用调用loan.js

import { createLoan } from '@/apis/loan';

    createUser() {
      this.$refs.form.validate((valid) => {
        if (!valid) {
          this.$message('表单验证不通过');
          return false;
        } else {
          createLoan(this.form);
        }
      });
    },

记得别忘了给按钮绑定事件(createUser方法里面调用了createLoan事件)

<el-button @click="createUser" type="primary">立即创建</el-button>

点击创建表单报错:ReferenceError: createLoan is not defined 检查代码发现忘记在IndexView.vue引入loan.js了、 引入之后报错:Error in v-on handler: "TypeError: Cannot read properties of undefined (reading 'code')" 修改代码如图所示

7.png

  if (res?.data?.code === 20000) {
            this.$message("表单创建成功")
  }      

面包屑组件封装

Breadcrumb 面包屑 显示当前页面的路径,快速返回之前的任意页面。 在components里面新建面包屑组件Breadcrumb.vue 使用elementui的面包屑组件 面包屑的路径子路径需要自动获取不能写死,所以使用计算属性computed获取

<template>
  <el-breadcrumb separator="/">
           <!--第一个面包屑默认首页-->
            <el-breadcrumb-item>
                <router-link to="/home" style="color: black;">首页</router-link>
            </el-breadcrumb-item>
            <!--第二个取路由route的页面栈matched的最后一个-->
            <el-breadcrumb-item v-if="route">
                {{ route }}
            </el-breadcrumb-item>
        </el-breadcrumb>
</template>
export default {
    computed: {
        route() {
            let matched = this.$route.matched;
            return matched[matched.length - 1].meta.title !== "首页" ? matched[matched.length - 1].meta.title : "";
        }
    }
}

这段代码的作用是根据当前路由的最后一个路由记录的 meta.title 值来动态计算并返回一个新的值给计算属性 route, 用于在页面中展示当前路由的标题。 如果最后一个路由记录的标题是 "首页",则返回空字符串,以避免显示标题为 "首页" 的情况。 在layout.vue引入注册使用面包屑组件

import BreadCrumb from "@/components/Breadcrumb.vue"
export default {
  components: {
  BreadCrumb
},
}
   <!--//左侧面包屑-->
   <div class="left">
      <BreadCrumb/>
    </div>

退出登录接口联调

接口地址:http://124.223.69.156:6300/user/logout 请求方式:post 参数名token,从header中传入,必须的 在utils的request.js中请求拦截器的代码下给headers添加了token所以不需要再次添加token了 查看element文档,dropdown如何绑定事件 layout.vue

<!--//右侧用户名-->
  <div class="right">
     <!--// //下拉菜单-->
     <el-dropdown @command="logout">
      <span class="el-dropdown-link"> admin </span>
      <el-dropdown-menu slot="dropdown">
           <el-dropdown-item command="login-exit">退出登录</el-dropdown-item>
      </el-dropdown-menu>
    </el-dropdown>
   </div>

在user.js里写退出登录的接口

export const logout = () => {
    return request.post('/user/logout');
}

在layout.vue里面调接口

import { logout } from '@/apis/user';

  methods: {
    async logout(command) {
      // console.log(command);
      if (command === "login-exit") {
        // 退出登录业务逻辑
        let res = await logout();
      //  清楚token
        if (res.data.code === 603)
          // localStorage.removeItem("token");
          localStorage.clear();
      }
    }
  }

res后台打印结果截图

8.png 为了保证信息安全,在退出登录的时候清除token。

申请列表

申请列表的菜单路由及表格页面编写

编写页面布局

layout.vue里面

  	 <!--	//有二级导航的 -->
              <el-submenu index="3">
                      <template slot="title">
                      <span>申请管理</span>
                      </template>
                    <el-menu-item index="3-1">
                     <router-link to="/application-manage/index">申请列表</router-link>
                    </el-menu-item>
              </el-submenu>   

router-link的跳转路径复制index.js的路由配置的路径即可

配置路由

申请管理及其二级菜单申请列表在index.js

{
    path: 'application-manage',
    meta: {
      title: '申请管理'
    },
    component: () => import('@/layout/layout.vue'),
    children: [
      {
        path:'/application-manage',
        redirect: '/application-manage/index',
        name: 'application-manage',
        meta: {
          title: '申请列表'
        },
        component: () => import('@/views/application-manage/IndexView.vue')
      },
    ]
  }

编写页面内容

表格页面最上面是一个搜索栏,内容为一行两列在element上查找一行两列的layout布局,申请列表页面是views/application-manage目录下新建的 IndexView.vue

<template>
  <div>
    <el-row>
      <el-col :span="22">
        <el-input type="text" placeholder="请输入名称" v-model="query">
        </el-input>
        <div class="grid-content bg-purple"></div>
      </el-col>
      <el-col :span="2">
        <el-button type="primary" click="queryName">搜索</el-button>
     </el-col>
    </el-row>
  <!--tableData是表格数据-->   
  <el-table :data="tableData"  stripe style="width:100%">
    <el-table-column type="index" label="序号" width="70"></el-table-column>
    <el-table-column 
      v-for="(item,index) in columns"
      :key="index"
      :label="item.label"
      :prop="item.prop"
      :width="item.width"
    >
      
    </el-table-column>  
  </el-table>
  </div>
</template>

接下来在页面中添加表格 在element搜索table组件
使用带斑马纹的表格,可以更容易区分出不同行的数据。
stripe属性可以创建带斑马纹的表格。它接受一个Boolean,默认为false,设置为true即为启用。
关于上面表格使用到的一些属性的介绍
v-for="(item, index) in columns": 这里使用 v-for 指令来遍历 columns 数组中的每个元素,item 表示当前遍历到的元素,index 表示当前元素的索引。
:key="index": 这是 Vue.js 中用于标识每个节点的唯一性的属性。在使用 v-for 进行循环渲染时,需要为每个生成的元素指定一个唯一的 key。
:label="item.label": 这个属性用于设置 组件的标签文本,即列的标题。
:prop="item.prop": 这个属性用于设置 组件绑定的数据字段,即列与数据源中的字段对应。
:width="item.width": 这个属性用于设置 组件的宽度,可以指定固定的宽度值或者使用百分比。

开发中遇到的表格失效问题

在这里遇到的问题是el-table表格失效,查阅资料降低elementUI的依赖 操作步骤如下

  1. 在package.json文件中手动把element-ui版本改为一个较低版本,如2.9.2
  2. 把原来创建的Vue项目中的node_modules文件夹删掉,重新执行cnpm install,重新安装

申请列表接口联调

编写和调用申请列表数据请求接口

首先在apis文件目录下新建loan.js定义获取申请列表的接口

export const getLoanList = (params) => {
    return request({
        url: '/loan/list',
        method: 'get',
        params
    })
}

在IndexView中调用loan.js

import { getLoanList } from '@/apis/loan.js'

申请列表数据的获取方法(调用申请数据接口)

页面加载数据就存在的方法写在mounted里面,在mounted中调用接口获取数据

  methods: {
     async getLoanList(params) {
       let res = await getLoanList(params);
       console.log(res);
    },
  },
  //页面加载就请求表格数据(异步获取数据)
 mounted() {
   this.getLoanList();
  }

转存失败,建议直接上传图片文件 图为res打印的数据结果

在methods中设置方法

async getLoanList(){
    let res = await getLoanList(this.pageOptions)
    //20000代表成功,rows是后端返回的总条数
    if(res.data.code===20000){
        this.tableData=res.data.data.data.data
        this.rows=res.data.data.rows
    }
}

开发中遇到的err

转存失败,建议直接上传图片文件 原因是没有接受params参数

methods: {
     async getLoanList(params) {
       let res = await getLoanList(params);
       console.log(res);
    },
  },

接收数据内容并调整数据格式

   async getLoanList() {
      let pageOptions = {
        pageNo: 1,
        pageSize: 10,
      };
      let res = await getLoanList(pageOptions);
      // 表格获取数据并调整数据格式
      this.tableData = res.data.data.data.data.map((item)=>{
        item.birthday = this.getBirthday(item.birthday);
        item.sex = this.getSex(item.sex);
        item.education = this.getEducation(item.education);
        return item;
      });
    },

接口需要参数pageNo:页码,pageSize:条数 遍历数据并通过调用方法调整数据格式

 getBirthday(date) {
      let dateNow = new Date(date);
      function convert(data) {
        return data < 10 ? "0" + data : data;
      }
      let year = dateNow.getFullYear();
      let month = convert(dateNow.getMonth()+1);
      let day = dateNow.getDate();

      let hours = convert(dateNow.getHours());
      let minutes = convert(dateNow.getMinutes());
      let secounds = convert(dateNow.getSeconds());
      let data = year + "-" + month + "-" + day + " " + hours + ":" + minutes + ":" + secounds;
      // console.log(data);
      return data;

     },
    // 转换性别格式
    getSex(str) { 
      return str === "man" ? "男" : "女";
    },
    // 转换教育程度格式
   getEducation(educationLevel) {
      switch (educationLevel) {
        case 'highschool':
          return '高中毕业';
        case 'college':
          return '专科毕业';
        case 'university':
          return '大学毕业';
        default:
          return '其他';
      }
   }

为了提升观感,添加样式使数据居中显示,给每一列添加样式 align="center" 如图所示

10.png 这里补充一点,要状态码为20000的时候才可以返回数据 所以

if (res?.data?.code = 20000) {
         this.tableData = res.data.data.data.data.map((item)=>{
        item.birthday = this.getBirthday(item.birthday);
        item.sex = this.getSex(item.sex);
        item.education = this.getEducation(item.education);
           return item;
         });
      }

此处报错信息SyntaxError:IndexView.vue: Support for the experimental syntax 'optionalChainingAssign' isn't currently enabled (95:11) 原因是不应该使用赋值等号,应该严格的使用===

申请状态的编写

使用vue的slot插槽完成

  <!-- 默认插槽  column是所有列信息,row是当前行信息-->
    <template v-slot="{ column,row}">
        <!-- 如果列的prop的值为status-->
        <div  v-if="column.property==='status'">
            <!-- 使用两个过滤器来格式化方法,因为后端返回的申请状态是0到7 -->
            <el-tag :type="row[column.property] | statusColor">{{ row[column.property] | status }}   
            </el-tag>
        </div>

        <div v-else>
            {{ row[column.property] }}
        </div>
    </template>

定义过滤器

filters:{
    statusColor(status){
        switch (status) {
            case 0:
                return 'success'
                break
            case 1:
                return ''
                break
            case 2:
                return 'success'
                break
            case 3:
                return 'danger'
                break
            case 4:
                return 'warning'
                break
            case 5:
                return 'success'
                break
            case 6:
                return 'danger'
                break
            case 7:
                return 'success'
                break
            default:
              return 'danger'

        }
    },
    status(status){
        switch (status) {
            case 0:
                return '进件'
                break
            case 1:
                return '提交初审'
                break
            case 2:
                return '初审通过'
                break
            case 3:
                return '初审拒绝'
                break
            case 4:
                return '提交终审'
                break
            case 5:
                return '终审通过'
                break
            case 6:
                return '终审拒绝'
                break
            case 7:
                return '生成合同'
                break
            default:
                return '出错了'
    }
}
           
}

删除提交和编辑

三个按钮的功能及其绑定的点击事件

          <div  v-else-if="column.property === 'opts'">
              <el-button @click="editApplication(row)"   type="primary">编辑</el-button>
              <el-button @click="deliteApplication(row.id)"  type="danger">删除</el-button>
              <el-button @click="submitApplication(row.id)"   type="success">提交审核</el-button>
          </div>
          <div v-else>
              {{ row[column.property] }}
          </div>

根据 column.property 的值来决定显示不同的内容:如果 column.property 等于 'opts',则显示三个按钮(编辑、删除、提交审核),否则显示 row[column.property] 的值

methods方法里面写三个按钮的点击事件,先查看

 //编辑
    editApplication(row) {
      console.log(row);
    },
    // 删除
    deliteApplication(id) {
      console.log('删除',id)
    },
    // 提交审核
    submitApplication(id) {
      console.log('审核',id)
    },

编辑需要所在行row的数据,而删除和提交只需要知道所在行的id值就可以。

稍后完善按钮的点击事件。

添加接口请求方法

data:id 是用于访问对象属性的方式,而 data:{id} 是用于从对象中提取属性值并赋给变量的对象解构语法。

//编辑提交接口
export const updateLoan = (data) => {
    return request({
        url: '/loan/update',
        method: 'put',
        data
    })
}
//删除申请接口
export const deleteLoan = (id) => {
    return request({
        url: '/loan/delete/'+id,
        method: 'delete',
    })
}
// 提交审核接口
export const submitApprove = (id) => {
    return request({
        url: '/loan/submitToApprove',
        method: 'post',
        data:{
            id
        }
    })
}

引入到IndexView.vue里面

import {getLoanList,updateLoan,deleteLoan,submitApprove} from '@/apis/loan.js'

删除单击事件

 async deliteApplication(id) {
      let res = await deleteLoan(id);
      if (res.data.code === 20000) {
        //删除成功就重新调用一下申请列表的数据
        this.getLoanList();
       }
       console.log("删除", id);
    },

完善提交审核按钮点击事件

后端接口会判断这个申请的状态,如果是状态已经提交审核则返回错误

  async submitApplication(id) {
       let res = await submitApprove(id); 
       if (res.data.code === 20000) {
         this.getLoanList();
       }
      console.log('审核', id);
    },

调用提交审核的接口,如果请求接口成功就重新调用请求页面,刷新数据。

编辑弹框加接口联调

使用elementui的dialog对话框组件实现弹窗。
updateForm 是保存编辑的申请信息,rules是校验规则,dialogVisible是控制对话框是否显示,dialogVisible默认是false,如果要调试可以先改成true.

      updateForm: {
        id: 0,
        name: "",
        sex: "",
        mobile_phone:"",
      },
      rules: {
        name: [{ required: true, message: "必须写用户名" }],
        sex:[{required:true,message:"必须写性别"}],
      },
      dialogVisible: true ,

编辑对话框和el-table同级。

  <el-dialog title="申请管理-编辑" :visible="dialogVisible"  @close="dialogVisible = false"  width="30%">
      <div class="form-box">
          <el-form ref="updateForm" :model="updateForm" :rules="rules" label-width="80px">
              <el-row>
                  <el-col
                          :xl=20 :lg=20
                          :md=12 :sm=24 :xs=24>
                      <el-form-item label="姓名" prop="name">
                          <el-input  type='input' v-model="updateForm.name" ></el-input>
                      </el-form-item>
                  </el-col>
                  <el-col
                          :xl=20 :lg=20
                          :md=12 :sm=24 :xs=24>
                      <el-form-item label="性别" prop="sex">
                          <el-select  v-model="updateForm.sex" >
                              <el-option
                                         key="man"
                                         label="男"
                                         value="man">
                              </el-option>
                              <el-option
                                         key="woman"
                                         label="女"
                                         value="woman">
                              </el-option>
                          </el-select>
                      </el-form-item>
                  </el-col> 
                  <el-col
                            :xl=20 :lg=20
                            :md=12 :sm=24 :xs=24>
                        <el-form-item label="手机号" prop="mobile_phone">
                            <el-input  type='input' v-model="updateForm.mobile_phone" ></el-input>
                        </el-form-item>
                    </el-col>

              </el-row>
          </el-form>

          <div class="btns clear-fix">
              <div>
                  <el-button type="primary" @click="submitUpdate">提交</el-button>
                  <el-button @click="cleanFrom" >重置</el-button>
              </div>
          </div>

      </div>
  </el-dialog>

将提交按钮的单击事件写在methods里面

    async submitUpdate(){
      let res = await updateLoan(this.updateForm);
      if (res.data.code === 20000) {
        this.dialogVisible = false;//若成功,更新对话框
        this.getLoanList();//更新数据
      }
    }

重置按钮单击事件

    cleanFrom() {
      this.$refs.updateForm.resetFields();
    },

设置按钮是否可用

status

  • 0-默认值进件状态
  • 1-提交初审状态
  • 2-初审通过状态
  • 3-初审拒绝状态
  • 4-提交终审状态
  • 5-终审通过状态
  • 6-终审拒绝状态
  • 7-生成合同状态 将编辑和提交审核按钮设置 0,2,3,6状态时可以使用。通过动态设置disabled属性。
<el-button :disabled="[0,2,3,6].indexOf(row['status'])===-1" @click="showEdit(row)" type="primary">编辑</el-button>
<el-button  @click="delLoan(row.id)"  type="danger">删除</el-button>
<el-button :disabled="[0,2,3,6].indexOf(row['status'])===-1" @click="submit(row.id)"   type="success">提交审核</el-button>

申请列表分页组件编写及数据联动

编写分页组件

通过elementui的分页组件Pagination实现数据分页;组件使用了size-change和current-change事件来处理页码大小和当前页变动时候触发的事件。page-sizes接受一个整型数组,数组元素为展示的选择每页显示个数的选项,[10, 20, 30, 40]表示四个选项,每页显示 10 个,20个,30个或者40个。

<el-pagination
        @size-change="handleSizeChange"
        @current-change="handleCurrentChange"
        :page-sizes="[10, 20, 30, 40]"
        :page-size="pageOptions.pageSize"
        layout="total, sizes, prev, pager, next, jumper"
        :total="rows">
</el-pagination>

分页数据联动

data里面定义一下rows:0,在getLoanList里面看一下有多少数据,并将数据总数赋给rows

      // console.log(res)
      this.rows = res.data.data.rows;

下面两个图是查看rows数据量的操作和结果

11.png

12.png

total就是总数据量,即tatal对应的是rows,前两个事件对应的方法从官网直接copy,修改如下,实现了点击页码就进入当前页,并刷新数据。

    handleSizeChange(val) {
      this.pageOptions.pageSize = val;
      this.getLoanList();
      console.log(`每页 ${val} 条`);
    },
    handleCurrentChange(val) {
      this.pageOptions.pageNo = val;
      this.getLoanList();
      console.log(`当前页: ${val}`);
    },

补充一点,就是当总数据小于等于当前页可展示数据时,数据可以在一页展示,隐藏分页; 这里按照这个思路实现,而是直接采取了官网的做法

<!-- 分页组件定义 -->
:hide-on-single-page="value"
<!-- data里面定义 -->
value:false,//数据只有一页隐藏分页

模糊查询

根据接口文档可知查询条件的参数是name,由于上面的getLoanList 中的params中没有定义name,所以现在补充定义,分页也会用到params所以封装params

 queryName() {
      this.pageOptions.name = this.query;
      let res = this.getLoanList();
      this.pageOptions.name = null;
      console.log(res);
     },

输入框的内容使用了双向数据绑定query,将输入框的内容query赋给name,重新获取数据,将输入框置空就ok。

贷款审批

贷款审批路由

配置贷款审批及其子集初审和终审的路由

{
    path: '/loan-approve',
    redirect: '/loan-approve/first',
    meta: {
      title: '贷款审批'
    },
    component: () => import('@/layout/layout.vue'),
    children: [
      {
        path: '/loan-approve/first',
        name: 'loan-approve-first',
        meta: {
          title: '初审'
        },
        component: () => import('@/views/loan-approve/FirstView.vue')
      },
      {
        path: '/loan-approve/end',
        name: 'loan-approve-end',
        meta: {
          title: '终审'
        },
        component: () => import('@/views/loan-approve/EndView.vue')
      },
    ]
  }

记得创建对应目录下的文件,否则会因为找不到文件而报错

贷款审批页面布局

layout.vue

                <el-submenu index="4">
                      <template slot="title">
                      <span>贷款审批</span>
                      </template>
                      <el-menu-item index="4-1">
                       <router-link to="/loan-approve/first">初审</router-link>
                      </el-menu-item>
                       <el-menu-item index="4-2">
                         <router-link to="/loan-approve/end">终审</router-link>
                        </el-menu-item>
                </el-submenu>  

添加左侧菜单当前页显示样式

目前当前页在左侧菜单中没有体现,我们需要给左侧菜单添加样式,使其当前菜单字体颜色变成黄色
layout.vue

.router-link-active{
  color:rgb(255,208,75) !important;
}

添加样式之后的效果如图所示

13.png

贷款审批-初审

内容区域最上方是一行两列布局和申请列表的一样。

<template>
  <div>
    <el-row>
      <el-col :span="22"><el-input placeholder="请输入名称" type="text" v-model="query"></el-input></el-col>
      <el-col :span="2"><el-button type="primary" @click="setQueryName">搜索</el-button></el-col>
    </el-row>
    <el-table :data="tableData" id="gbox"  :useIndex="true"
              :stripe="true" :border="true" :fit="true" :useMultiSelect="false"
              >
        <el-table-column
                         type="index"
                         label="序号"
                         width="55"
                         align="center"
                         >
        </el-table-column>
        <el-table-column
                         v-for="(col, index) in columns"
                         :key="index"
                         :label="col.label"
                         :prop="col.prop"
                         :width="col.width"
                         align="center"
                         >
        </el-table-column>
    </el-table>
  </div>
</template>

在data的返回数据中定义query,tableData,columns

            query: "",
            tableData: [],
            columns: [
                {
                    label: "姓名",
                    prop: "name",
                    width: "80",
                },
                {
                    label: "出生日期",
                    prop: "birthday",
                    width: "160",
                },
                {
                    label: "身份证",
                    prop: "identity_card",
                    width: "260",
                },
                {
                    label: "操作",
                    // width: "280",
                    prop: "opts",
                },
            ],
             pageOptions: {
                pageNo: 1,
                pageSize:10,
            },
            rows:0,

与申请列表同理PageOptions封装PageNo和pageSize,定义rows,下面在事件方法里面调用。

async getFirstList() {
        let res = await queryList(this.pageOptions);
        if (res.data.code === 20000) {
            this.tableData = res.data.data.data.data;
            this.rows = res.data.data.rows;
        }
}
    mounted() {
        this.getFirstList();
    }

在getFirstList事件方法里面调用初审的查询接口,参数为pageOptions,如果成功,就把数据赋给tableData,数据总数赋给rows。在mouted里调用getFirstList方法。 之后调整出生日期的格式

 convertBirthday(date) {
        function convertTime(n) {
            return n < 10 ? '0' + n : n
        }
        let d2 = new Date(date)
        return d2.getFullYear() + '-'
            + convertTime(d2.getMonth() + 1) + '-'
            + convertTime(d2.getDate()) + ' '
            + convertTime(d2.getHours()) + ':'
            + convertTime(d2.getSeconds()) + ':'
            + convertTime(d2.getMinutes())
    },

但是出生日期格式依旧不对,最后发现是获取列表方法的原因 初始版本

 async getFirstList() {
            let res = await queryList(this.pageOptions);
            if (res.data.code === 20000) {
                this.tableData = res.data.data.data.data;
                this.rows = res.data.data.rows;
            }
            //初审列表数据类型
            console.log(res.data.data.data.data);
        }

修改后

async getFirstList() {
      let res = await queryList(this.pageOptions);
      if (res.data.code === 20000) {
        this.tableData = res.data.data.data.data.map((item) => {
          item.birthday = this.convertBirthday(item.birthday);
          return item;
        });
        this.rows = res.data.data.rows;
      }
},

原始版本草率了

样式

关于本小结涉及到的样式,一开始表格的标题及其内容不居中,在遍历表头的那部分加上一个居中对齐的样式,前面的代码有写到,很简单这里不在重述。 写在初审页面的style

.btns {
    text-align: center;
}
.el-row {
    margin-bottom: 10px;
}
//当具有水平滚动条的表格组件的主体包装器元素出现水平溢出时,将水平溢出的部分隐藏,以避免页面出现水平滚动条。
::v-deep .el-table--scrollable-x .el-table__body-wrapper {
  overflow-x: hidden;
}

最后一个样式解释一下:
::v-deep伪元素,用于穿透子组件的作用域样式。 .el-table--scrollable-x是一个类选择器,代表具有水平滚动条的表格组件。 .el-table__body-wrapper是一个类选择器,代表表格主体的包装器元素,在需要时提供滚动功能。

初审-插槽展示操作对应的按钮

          <!--插槽,如果当前列是操作,添加三个按钮-->
        <template v-slot="{ column, row }">
            <div   v-if="column.property === 'opts'">
                <el-button  @click="showInfo(row)" type="primary">查看</el-button>
                <!-- 传入pass和reject代表调用通过或者拒绝接口-->
                <el-button  @click="submit(row.id, 'pass')"  type="success">通过</el-button>
                <el-button  @click="submit(row.id, 'reject')"   type="danger">拒绝</el-button>
            </div>
            <div v-else>
                {{ row[column.property] }}
            </div>
        </template>

下面还有对应的方法

        //查看按钮绑定的单击事件
        showInfo(row) { },
        //通过初审
        submit(id, flag) { },

初审-查看详情的编写

定义对话框,点击查看是显示申请信息

<el-dialog title="贷款审批-查看详情" :visible="dialogVisible"  @close="dialogVisible=false"  width="30%">
    <div class="form-box" v-if="dialogVisible">
        <el-form ref="form" :model="form"  label-width="80px">
            <el-row>
                <el-col
                        :xl=24 :lg=24
                        :md=12 :sm=24 :xs=24>
                    <el-form-item label="id" prop="id">
                        <el-input  type='input' v-model="form.id" disabled ></el-input>
                    </el-form-item>
                </el-col>
                <el-col
                        :xl=24 :lg=24
                        :md=12 :sm=24 :xs=24>
                    <el-form-item label="姓名" prop="name">
                        <el-input  type='input' v-model="form.name" disabled></el-input>
                    </el-form-item>
                </el-col>
                <el-col
                        :xl=24 :lg=24
                        :md=12 :sm=24 :xs=24>
                    <el-form-item label="出生日期" prop="birthday">
                        <el-input  type='input' v-model="form.birthday" disabled></el-input>
                    </el-form-item>
                </el-col>
                <el-col
                        :xl=24 :lg=24
                        :md=12 :sm=24 :xs=24>
                    <el-form-item label="性别" prop="sex">
                        <el-input  type='input' v-model="form.sex" disabled></el-input>
                    </el-form-item>
                </el-col>
                <el-col
                        :xl=24 :lg=24
                        :md=12 :sm=24 :xs=24>
                    <el-form-item label="教育程度" prop="education">
                        <el-input  type='input' v-model="form.education" disabled></el-input>
                    </el-form-item>
                </el-col>
                <el-col
                        :xl=24 :lg=24
                        :md=12 :sm=24 :xs=24>
                    <el-form-item label="地址" prop="address1">
                        <el-input  type='input' v-model="form.address1" disabled></el-input>
                    </el-form-item>
                </el-col>
                <el-col
                        :xl=24 :lg=24
                        :md=12 :sm=24 :xs=24>
                    <el-form-item label="手机号" prop="phone">
                        <el-input  type='input' v-model="form.phone" disabled></el-input>
                    </el-form-item>
                </el-col>
                <el-col
                        :xl=24 :lg=24
                        :md=12 :sm=24 :xs=24>
                    <el-form-item label="身份证" prop="identity_card">
                        <el-input  type='input' v-model="form.identity_card" disabled></el-input>
                    </el-form-item>
                </el-col>
            </el-row>
        </el-form>

        <div class="btns clear-fix">
            <div>
                <el-button type="primary" @click="dialogVisible=!dialogVisible">取消</el-button>
            </div>
        </div>

    </div>
</el-dialog>

在close事件触发时,将一个标识控制对话框显示与隐藏的数据属性设置为false,以达到关闭对话框的效果。

showInfo(row){
    this.form=row
    this.dialogVisible=true
}

初审-审批(通过/拒绝)接口联调

export const approveFirst = (id, flag) => {
    return request({
        url: '/approve/first/' + flag,
        method: 'post',
        data: {
            appId: id,
            loanId: id
        }
    })
}

然后通过单击事件submit调用接口,如果成功就刷新页面数据(调用getFirstList重新获取页面数据)

       async submit(id, flag) { 
           let res = await approveFirst(id, flag);
           if (res.data.data.code === 20000) {
                this.getFirstList()
            }
        },

初审-分页查询

在对话框组件下面添加分页器

<el-pagination 
               @current-change="handleCurrentChange"
               @size-change="updateSize"
               :page-sizes="[10,20,30,40]"
               :page-size="pageOptions.pageSize"
               layout="total, sizes, prev, pager, next, jumper"
               :total="rows"
               >
</el-pagination >

分页器用到的方法

handleCurrentChange(pageNo){
    this.pageOptions.pageNo=pageNo
    this.getFirstList()
},
updateSize(pageSize){
    this.pageOptions.pageSize=pageSize
    this.getFirstList()
}

初审-搜索查询接口联调

精确查询

将数据双向绑定的query数据传给pageOptions的name,然后调用展示初审列表数据的方法(参数为pageOptions),然后将pageOptions.name变成null。

async setQueryName(){
    this.pageOptions.name=this.query
    await this.getFirstList(this.pageOptions)
    this.pageOptions.name=null
}

开发实践发现后端没有做模糊查询,所以这里改精确查询

14.png 如上图初审数据一共有9条

15.png 如上图查询姓张的初审信息,无数据,判断出后端这里没有写模糊查询。

16.png 输入张三进行精确查询可以查询到具体的用户数据。

一个疑问

此处萌生一个疑问,为什么调用getFirstList,参数是pageOptions(只有三个数据定义),在初审列表中还能返回身份证的数据。 因为getFirstList方法中遍历了所有数据

终审

内容与初审基本相同直接拷贝,修改一下接口名,使其与初审分别。

合同管理

合同列表

layout.vue页面布局

                <!-- 合同管理 -->
                  <el-submenu index="5">
                      <template slot="title">
                      <span>合同管理</span>
                      </template>
                      <el-menu-item index="5-1">
                       <router-link to="/loan-approve/first">合同列表</router-link>
                      </el-menu-item>
                </el-submenu>  

index.js设置路由,layout.vue中的router-link设置成合同列表的path

{
    path: '/contract-manage',
    redirect: '/contract-manage/index',
    meta: {
      title: '合同管理'
    },
    component: () => import('@/layout/layout.vue'),

    children: [
      {
        path: '/contract-manage/index',
        name: 'contract-manage',
        meta: {
          title: '合同列表'
        },
        component: () => import('@/views/contract-manage/IndexView.vue')
      },
    ]
  },

写查询申请列表的接口

export const contractList = (params) => {
    return request({
        url: '/contract/list',
        method: 'get',
        params
    })
}

合同列表的内容页和初审页面很像,所以可以在初审页面的基础上修改。删除对话提示el-diloag,删除方法中的对话提示显示, 更改列表表头数据

columns: [
    {
        label: "姓名",
        prop: "name",
        width: "100",
    },
    {
        label: "身份证",
        prop: "identity_card",
        width: "260",
    },
    {
        label: "合同状态",
        prop: "status",
        width: "160",
    },
    {
        label: "操作",
        prop: "opts",
    },
],

通过替换插槽修改按钮

<template v-slot="{ column,row}">
    <div   v-if="column.property==='opts'">
        <!--5代表终审通过,大于5就代表已经生成合同了,需要禁用-->
        <el-button :disabled="row['status']>5" @click="createContract(row.id)"  type="primary">生成合同</el-button>
        <!--7代表生成合同,不等于7需要禁用-->
        <el-button :disabled="row['status']!==7" @click="downContract(row.id)"   type="success">下载合同</el-button>
    </div>
    <div   v-else-if="column.property==='status'">
        <el-tag :type="row[column.property]===7?'success':''">{{ row[column.property]===7?'生成合同':'未生成合同' }}</el-tag>

    </div>
    <div v-else>
        {{ row[column.property] }}
    </div>
</template>

之后再在方法methods里面写两个按钮绑定的单击事件
实际上,浏览器的下载操作通常是异步的,因为下载文件可能需要一定的时间。如果以同步的方式来进行下载,代码会一直等待下载完成,期间用户可能会感觉页面无响应,而且无法进行其他操作,给用户体验带来了不便。

 // 下载合同
        async downloadContract(id) {
            let res = await downloadContract(id);
            console.log(res);
            if (res.data.code === 20000) {
                let fileName = '贷款合同-' + id + ".docx";
                let url = res.data.data.url.replace("/api", "");
                console.log(url);
                let resblob = await request({
                    url,
                    responseType: "blob",
                });
                // 内存中的临时指向
                let link = window.URL.createObjectURL(resblob.data);
                //创建a标签
                let tagA = document.createElement('a');
                tagA.href = link;
                tagA.document = fileName;
                //隐藏a标签
                tagA.style.display = 'none'
                //向body中添加a标签
                document.body.appendChild(tagA);
                //点击a标签
                tagA.click();
                //释放资源
                document.body.removeChild(tagA);
                //释放临时url
                window.URL.revokeObjectURL(url);
            }
        },
        //生成合同
        async createContract(id) {
            let res = await generateContract(id);
            console.log(res);
            if (res.data.code === 20000) {
                this.getContractList();
            }
        },

内存指向临时的地址存在window下,将内存的临时指向赋给a标签的链接。 点击下载合同,看一下打印的数据是否是服务器上的下载地址。

17.png 使用空格代替url中的api,使其成为服务器上的文件下载地址。引入request (axios的二次封装)来对url路径转化为blob对象

Blob(binary large object),二进制类文件大对象,是一个可以存储二进制文件的“容器”

生成合同和下载合同接口联调及内容编写

// 合同管理- 生成合同接口
export const generateContract = (id) => {
    return requset({
        url: '/contract/createFile',
        method: 'post',
        data: {
            id
        }
    })
}

// 合同管理- 下载合同接口
export const downloadContract = (id) => {
    return requset({
        url: '/contract/download',
        method: 'get',
        params: {
            id
        }
    })
}

权限管理

页面布局

layout.vue

                <el-submenu index="6">
                      <template slot="title">
                      <span>权限管理</span>
                      </template>
                      <el-menu-item index="6-1">
                       <router-link to="/promission/create">创建管理员</router-link>
                      </el-menu-item>
                       <el-menu-item index="6-2">
                         <router-link to="/promission/index">列表显示</router-link>
                        </el-menu-item>
                </el-submenu>  

路由配置

index.js

 {
    path: '/promission',
    redirect: '/promission/index',
    meta: {
      title: '权限管理'
    },
    component: () => import('@/layout/layout.vue'),
    children: [
      {
        path: '/promission/create',
        name: 'promission-create',
        meta: {
          title: '创建管理员'
        },
        component: () => import('@/views/promission/CreateView.vue')
      },
      {
        path: '/promission/index',
        name: 'promission-index',
        meta: {
          title: '列表展示'
        },
        component: () => import('@/views/promission/IndexView.vue')
      },
    ]
  },

创建管理员

创建管理员页面

<template>
    <div class="form-box">
        <el-form ref="form" :model="form" :rules="rules" label-width="80px">
            <el-row>
                <el-col :xl=12 :lg=12 :md=12 :sm=24 :xs=24>
                    <el-form-item label="用户名" prop="username">
                        <el-input type='input' v-model="form.username"></el-input>
                    </el-form-item>
                </el-col>
            </el-row>
            <el-row>
                <el-col :xl=12 :lg=12 :md=12 :sm=24 :xs=24>
                    <el-form-item label="密码" prop="password">
                        <el-input type='password' v-model="form.password"></el-input>
                    </el-form-item>
                </el-col>
            </el-row>
            <el-row>
                <el-col :xl=12 :lg=12 :md=12 :sm=24 :xs=24>
                    <el-form-item label="确认密码" prop="confirmPwd">
                        <el-input type='password' v-model="form.confirmPwd"></el-input>
                    </el-form-item>
                </el-col>
            </el-row>
            <el-row>
                <el-col :xl=8 :lg=8 :md=12 :sm=24 :xs=24>
                    <el-form-item label="权限分配" prop="permission">
                        <el-radio v-model="form.permission" label='2'>销售人员</el-radio>
                        <el-radio v-model="form.permission" label='1'>初审人员</el-radio>
                    </el-form-item>
                </el-col>
            </el-row>

        </el-form>
        <div class="left">
            <el-button @click="doCreate" type="primary">创建管理员</el-button>
            <el-button @click="doReset">重置</el-button>
        </div>

    </div>

</template>

创建管理员页面声明变量

data

 form:{
     username:'',
     password:'',
     confirmPwd:'',
     permission:'2'
 },
 rules: {
        username: [{ required: true ,message:'必须输入用户名' }],
        password: [{ required: true ,message:'必须输入密码'}],
            //validatePass2方法检测两次密码是否一致
        confirmPwd:[{required: true , validator: this.validatePass2, trigger: 'blur' }],
        permission:[{ required: true  }]
 }

创建管理员事件编写

methods: {
        validatePass2(rule, value, callback) {
            if (value === '') {
                callback(new Error('请再次输入密码'));
            } else if (value !== this.form.password) {
                callback(new Error('两次输入密码不一致!'));
            } else {
                callback();
            }
        },
        // 创建管理员单击事件
        async doCreate() {
            this.$refs['form'].validate(async (data) => {
                if (!data) return this.$message('表单验证不通过')

                let res = await createUser(this.form)
                if (res.data.code === 20000) {
                    this.doReset()
                }
            })

        },
        // 重置
        doReset() {
            this.$refs['form'].resetFields()
        }
    }

创建管理员接口

apis/user.js

import { createUser } from '@/apis/user'
//创建用户接口
export const createUser = ({ username, password, permission }) => {
    return request.post('/permission/createUser', {
        account: username,
        password,
        role_id: permission
    })
}

进入创建管理员页面和点击左侧菜单之后的样式稍有改变,列表有缩小的现象,所以加上如下样式

.form-box {
    margin-top: 50px;
}

用户列表

用户列表页面编写

用户列表展示使用斑马纹表格,设置第一个表格列时

<template>
    <div>
        <el-table :data="tableData" stripe style="width: 100%">
            <el-table-column type="index" label="序号" width="80" align="center">
            </el-table-column>
            <el-table-column v-for="(item, index) in columns" :key="index" :prop="item.prop" :label="item.label"
                :width="item.width" align="center">
            </el-table-column>
        </el-table>
        <!-- 分页器 -->
        <el-pagination @current-change="handleCurrentChange" @size-change="updateSize" :page-sizes="[10, 20, 30, 40]"
            :page-size="pageOptions.pageSize" layout="total, sizes, prev, pager, next, jumper" :total="rows">
        </el-pagination>
    </div>
</template>

获取用户列表的接口

获取用户列表的接口user.js,别忘记导入IndexView.vue

//获取用户接口
export const userList = () => {
    return request({
        url: '/user/list?type=new',
        method: 'get'
    })
}

data

  data() {
        return {
            rows: 0,//用于接收总条数
            pageOptions: {
                pageNo: 1,
                pageSize: 10
            },

            tableData: [],
            columns: [
                {
                    label: "用户名",
                    prop: "account",
                },
                {
                    label: "密码",
                    prop: "password",
                },
                {
                    label: '创建时间',
                    prop: 'reg_time',
                },
                {
                    label: '创建者',
                    prop: 'creator'
                },
                {
                    label: '权限分配',
                    prop: 'role_name',
                }

            ]
        }
    }

methods

 methods: {
        async getUserList() {
            let res = await userList()
            if (res.data.code === 20000) {
                this.tableData = res.data.data
            }
        },
        handleCurrentChange(pageNo) {
            this.pageOptions.pageNo = pageNo
            this.getUserList()
        },
        updateSize(pageSize) {
            this.pageOptions.pageSize = pageSize
            this.getUserList()
        },
        //格式化时间
        getTime(date) {

            function convertTime(n) {
                return n < 10 ? '0' + n : n
            }
            let d2 = new Date(date)
            return d2.getFullYear() + '-'
                + convertTime(d2.getMonth() + 1) + '-'
                + convertTime(d2.getDate()) + ' '
                + convertTime(d2.getHours()) + ':'
                + convertTime(d2.getSeconds()) + ':'
                + convertTime(d2.getMinutes())
        },
        // 格式化角色
        getRole(s) {
            switch (s) {
                case 'input':
                    return '销售专员'
                case 'approve':
                    return '初审专员'
                case 'administrator':
                    return '超级管理员'
            }
        },
        // 获取列表展示
        async getUserList() {
            let res = await userList();
            if (res.data.code === 20000) {
                let { pageNo, pageSize } = this.pageOptions;
                this.rows = res.data.data.length;
                let tableDataNew = res.data.data;
                tableDataNew = tableDataNew.slice(
                    (pageNo - 1) * pageSize,
                    pageNo * pageSize
                );
                tableDataNew = tableDataNew.map((item) => {
                    item.reg_time = this.getTime(item.reg_time);
                    item.role_name = this.getRole(item.role_name);
                    return item;
                });
                this.tableData = tableDataNew;
            }
        },
    },
    mounted() {
        this.getUserList()
    }

首先,从this.pageOptions对象中获取当前页码pageNo和每页显示数量pageSize。 接着,将获取到的用户列表数据赋值给tableDataNew变量。 根据当前页码和每页显示数量,使用slice()方法对tableDataNew进行切割,以获取当前页需要显示的数据。 对切割后的数据进行遍历处理,使用map()方法将其中的每个元素进行转换。在这里,item.reg_time通过this.getTime(item.reg_time)方法进行处理,将注册时间转换为需要的格式;item.role_name通过this.getRole(item.role_name)方法进行处理,将角色名转换为需要的格式。

Vuex状态管理用户名

store/index.js用户名信息

state: {
    userName: localStorage.getItem('userName') || '',//有就显示,没有就空
  },
  mutations: {
    NAMEUPDATE(state, userName) {
      state.userName = userName
      localStorage.setItem('userName', userName)
    }
  },

之后在LoginView.vue登录成功的方法里面调用,实现跳转到首页前把成功登录的用户名保存

 this.$store.commit("NAMEUPDATE", this.ruleForm.username)

在layout.vue里面修改用户名状态

18.png 使用computed(不需要触发,直接获取)

computed:{
    userName(){
        return this.$store.state.userName
    }
},

用户鉴权

在store/index.js的state里面声明一个菜单数组,开始从本地存储中读取,使用JSON.parse是因为存的时候转成JSON,如果没有给你个空数组

 menuList: JSON.parse(localStorage.getItem('menuList')) || []

mutations里面的第二个方法,用于改变菜单数组的值,顺便持久化存储

 GETMENULIST(state, menuList) {
      state.menuList = menuList
      //转成JSON对象
      localStorage.setItem('menuList', JSON.stringify(menuList))
    }

用户鉴权写在actions里面

 async getMenuList({ commit }) {
      //使用这个请求方法,获取用户角色,需要请求头中有token
      let res = await userInfo()
      //如果返回不等于20000代表token失效了
      if (res.data.code !== 20000) return
      let role = res.data.data.roles[0].name
      //请求菜单列表
      let res2 = await axios.get('/menus.json')
      //用list保存菜单列表
      let list = res2.data
      let menuList = []
      let routes = []
      //用户判断
      if (role === "administrator") {
        //如果是管理员则获得所有权限
        routes = list
      } else if (role === "input") {
        //如果是销售人员则获得销售权限
        routes = list.filter(item =>
          item.meta && item.meta.roles && item.meta.roles.indexOf(role) != -1 || item.meta.title === '首页'
        )
      } else if (role === "approve") {
        //如果是审核人员则获得审批管理的初审权限
        routes = list.filter(item =>
          item.meta && item.meta.roles && item.meta.roles.indexOf(role) != -1 || item.meta.title === '首页'
        )
        //过滤掉审批管理的终审
        routes = routes.map(item => {
          if (item.children) {
            item.children.forEach((it, index) => {
              if (it.meta.title === '终审') {
                delete item.children[index]
              }
            })
          }
          return item
        })
      }
      //接收格式化的菜单
      menuList = routes.map(item => {
        //如果菜单有childeren
        if (item.children) {
          item.children.map(it => {
            let path = it.path1
            it.component = () => import(`@/views${path}View.vue`)
          })
        }
        //如果菜单没有childeren
        let url = item.component
        item.component = () => import(`@/layout/${url}.vue`)
        //把路由添加到路由器中
        router.addRoute(item)

        //格式化菜单,把path和meta拿出来
        let { path, meta } = item
        if (item.children) {
          //如果有children把他也格式化
          item.children = item.children.map(it => {
            let { meta, path } = it
            return { path, title: meta.title }
          })
          return { path, title: meta.title, children: item.children }
        }
        //没有children就直接格式化
        return { path, title: meta.title }
      })
      //调用mutations的方法
      commit("GETMENULIST", menuList)
    }

在index.js里面引入router和axios,userInfo,axios用于获取menus的数据

import router from '@/router'
import axios from 'axios'
import {userInfo} from '@/apis/user.js'

user.js获取用户详情,通过token来判断用户角色,所以必须要在登录之后调用

// 获取用户详情接口
export const usereInfo = () => {
    return request({
        url: '/user/info',
        method: 'get'
    })
}



接收格式化的菜单如果菜单中有子菜单,

if (item.children) {
          item.children.map(it => {
            let path = it.path1
            it.component = () => import(`@/views${path}View.vue`)
          })
        }

那么通过遍历item.children数组,给每个元素动态添加一个component属性,这个属性指向一个异步加载的组件。在实际渲染使用这个组件的时候,会根据path1属性值来动态加载对应的视图组件。


路由删除

!!!路由删除,除了下面这三个路由,其他的全删了

 {
    path: '/login',
    name: 'Login',
    component: () => import('../views/Login.vue')
  },
  {
    path:'/',
    redirect:'/login'
  },
  {
    path: '/',
    redirect:'/home',
    component:()=> import('@/layout/layout.vue'),
    children:[
      {
        meta:{
          title:'首页'
        },
        path:'home',
        component:()=>  import('@/views/home.vue')
      }
    ]
  },

为了防止页面刷新时路由消失

在router文件中需要执行动态路由方法

引入store

import store from '@/store'

在router文件中添加代码

if(localStorage.getItem('token')){
  store.dispatch('getMenuList')
}

由于这个方法需要token才行所以必须要在login后才能执行

login.vue页面中

 async login(form){
        const res = await doLogin(form)
     if (res.data.code === 20000) {
          if (res?.data?.data?.token) {
              localStorage.setItem('token',res?.data?.data?.token)
              //在这里成功后执行这个方法,await确保成功到菜单和路由
              await this.$store.dispatch('getMenuList')
              
                this.$router.push("/home");
          }
         
        
        } else {
          this.$message.error('登录失败!!!');
        }
    
   
},

3.右上角用户名,由于后端没有返回用户名的接口

store中

 state: {
   userName:localStorage.getItem('userName')||''
  },
 mutations: {
    NAMEUPDATE(state,userName){
      state.userName=userName
      localStorage.setItem('userName',userName)
    }
  }

login.vue中login方法,看下面注释

 async login(form){
       const res = await doLogin(form)  
      if (res.data.code === 20000) {
          if (res?.data?.data?.token) {
              localStorage.setItem('token',res?.data?.data?.token)
            await  this.$store.dispatch('getMenuList')
                // 跳转到首页前把成功登录的用户名保存
      	    this.$store.commit("NAMEUPDATE",this.ruleForm.username)
      
          this.$router.push("/home");
          }
        
        } else {
          this.$message.error('登录失败!!!');
        }
  }

layout页面中

注意互相匹配的两个跳转页面

20.png

21.png

退出登录方法

!!!清除存储和跳转后刷新页面

async  doCommand(e){
    if(e==="logout"){
        let res =   await logout()
        if(res.data.code===20000){
            //这里需要await阻塞一下,避免下面刷新先执行
            await this.$router.replace("/login")

            //退出成功时清掉所有的存储信息
            localStorage.clear()
            //跳转后刷新下页面,清除掉路由信息
            window.location.reload()
        }

    }
}

报错信息如图

error4.png 这种情况通常发生在导入的模块中,导入的模块可能不是一个函数,而是一个对象或其他类型的值。 检查发现user里面的接口名字多了一个s,无语,该死的键盘。

动态菜单组件封装

在layout.vue中引入注册组件 ,并添加在el-menu底部。

 components:{
       asideMenu
    }

在components文件夹下新建Asidemenu.vue

<template>
    <div>
        <!-- 如果菜单没有children--> <!-- index需要接收跳转路由的地址-->
        <el-menu-item v-if="!menu.children" :index="menu.path">
            <template slot="title">
                <span>{{ menu.title }}</span>
            </template>
        </el-menu-item>

        <!-- 如果菜单有children-->
        <el-submenu v-else :index="menu.path">
            <template slot="title">
                <span>{{ menu.title }}</span>
            </template>
            <!-- 递归调用本组件-->
            <asideMenu v-for="(item, index) in menu.children" :key="index" :menu="item" />
        </el-submenu>
    </div>
</template>

关于递归调用组件,遍历 menuList中的item,将item 传递给menu 报错信息截图

error5.png 引入的文件与组件名大小写不完全一致导致的,认真修改后错误仍然存在,关闭项目重新启动,bug消失。

发布到github

发布项目到 GitHub 上需要按照以下步骤进行:

在 GitHub 上创建一个新的空白仓库。

git1.png

git11.png

在本地计算机上打开终端或者命令行界面,导航到你的项目目录。(或者直接打开文件目录下)

通过 git init 命令将该目录初始化为 Git 仓库。

git2.png 如果电脑已经安装git,在目录下右键点击git bash here;没有安装自行安装

使用 git add . 命令将项目的所有文件添加到本地 Git 仓库中。如果你只想添加某些文件,可以使用 git add <文件名> 来添加指定文件。

git3.png

使用 git commit -m "Initial commit" 命令提交你的改动到本地 Git 仓库。你可以修改 "Initial commit" 为适合你项目的注释信息。

在 GitHub 上创建的仓库页面中,复制仓库的 URL。

通过 git remote add origin <仓库 URL> 命令将本地仓库与远程仓库关联起来。使用刚刚复制的仓库 URL 替换 <仓库 URL>

git4.png

使用 git push -u origin master 命令将本地代码推送到远程仓库。这样做会将当前分支(通常是 master 分支)的提交推送到 GitHub 上的远程仓库。

或者是计划将项目提交到main分支下,最初进入页面先看到的是main分支。 先切换分支git branch -M main,之后git push -u origin main

git5.png

在 GitHub 上刷新仓库页面,你将看到你的项目代码已经成功发布到了GitHub 上。

现在你的项目就已经成功发布到了 GitHub 上,其他人可以通过克隆仓库或者访问仓库 URL 来获取代码。 附加一张页面截图

home1.png

image.png


theme: juejin