【轻快图片管理系统】- 新老版本差异

90 阅读3分钟

轻快图片管理系统

在线体验

如果你觉得项目不错,还望动动你的手指给点点star,让更多人看到优秀的项目!!!

为了便于大家在线体验,本系统提供了演示地址,可以通过下面的演示地址和账号进行登录体验系统功能。

新版本

演示地址: v2.picture.itchenliang.club/#/ 演示账号:

账号: guest@163.com
密码: 000000

老版本

演示地址: picture.itchenliang.club/#/ 演示账号:

账号: guest@163.com
密码: 000000

代码仓库

代码仓库地址: 如果你觉得项目不错,还望动动你的手指给点点star,让更多人看到优秀的项目!!!

差异对比

上传区

老版本的图片上传只支持拖拽上传、剪切板上传以及网络图url上传,而新版本中则在此基础上新增了Base64图片上传,同时还支持上传预览和拖拽排序功能。 而且新版本的图片上传到指定存储桶的操作交给了后端来进行,这样可以避免老版本中上传图片出现跨域问题。 在这里插入图片描述 在这里插入图片描述

图片管理

新版本在老版本基础上新增了拖拽排序功能、图片重命名以及移入相册功能。 在这里插入图片描述 在这里插入图片描述

存储桶管理

存储桶的差异主要在于,创建存储桶时需要先安装指定的对象存储上传插件,同时也支持了存储桶拖拽排序功能。而且为了便于使用,在创建存储桶时新增了插件使用介绍功能,用户可以查看文档中的配置教程来创建存储桶。 在这里插入图片描述 在这里插入图片描述 在这里插入图片描述

我的相册

新版本相册管理在老版本基础上去除了创建相册时上传相册封面功能,而是改用直接将相册中的图片设置为相册封面图,同时也是支持了相册的拖拽排序功能。 image.png 在这里插入图片描述 在这里插入图片描述 在这里插入图片描述

插件管理

老版本的对象存储插件是共用的,主要由管理员在线开发,然后就可以不用安装就能直接使用的,但考虑到大多数人可能只用的到极少部分存储桶插件,所以新版本中则是将插件功能重构了,通过小编使用pnpm + rollup + monorepo的方式在本地开发好了,然后发布到npm,再通过在管理端将插件集成到系统中,每个用户可以根据自己的需要安装指定的插件。此外新版本中更是拓展了插件功能,新增了工具箱插件和主题插件功能,而且针对每个插件都配备了相应的使用文档。 在这里插入图片描述 在这里插入图片描述

数据统计

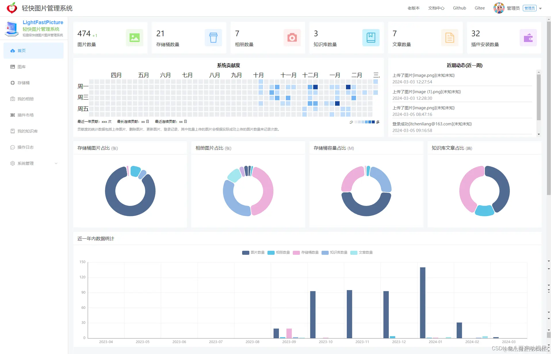
新版本完善了数据统计功能,可以查看到自己总共有多少张图片、多少个存储桶、多少个相册、多少个知识库、多少篇文章以及安装了多少个插件等,而且还细致化统计存储桶图片占比情况、相册图片占比情况、存储桶容量占比情况、知识库文章占比情况以及近一年内的所有数据统计分析。同时还是用贡献图的方式来层现近一年内的数据使用情况,这样就可以清晰的看到近一年内我们每天做了多少操作。 在这里插入图片描述

知识库管理

考虑到大多数人使用图床系统都是结合文档工具一起使用,比如typora结合picgo使用。通过知识库管理功能就可以对文档进行管理,而且也支持直接在markdown中上传图片,以及知识库文档支持拖拽调整顺序。 在这里插入图片描述 在这里插入图片描述

操作日志

新版本的操作日志在老版本基础上新增了插件日志记录、知识库日志记录、文档日志记录等更加细致化的日志记录功能。在这里插入图片描述