Prometheus结合Grafana监控MySQL,这篇不可不读!

384 阅读4分钟
作者:IT邦德
中国DBA联盟(ACDU)成员,10余年DBA工作经验
擅长主流数据Oracle、MySQL、PG、openGauss运维
备份恢复,安装迁移,性能优化、故障应急处理等

可提供技术业务:
1.DB故障处理/疑难杂症远程支援
2.Mysql/PG/Oracle/openGauss
数据库部署及数仓搭建
•••
微信:jem_db
QQ交流群:587159446
公众号:IT邦德
•••

@TOC 监控系统俗称「第三只眼」,几乎是我们每天都会打交道的系统,本文基于Prometheus结合Grafana监控MySQL,分享给大家

📣 1.Prometheus介绍

Prometheus(由go语言(golang)开发)是一套开源的监控&报警&时间序列数据库的组合。适合监控docker容器。因为kubernetes(俗称k8s)的流行带动了prometheus的发展。 Prometheus提供了从指标暴露,到指标抓取、存储和可视化,以及最后的监控告警等组件。

在这里插入图片描述

从上图可发现,Prometheus整个生态圈组成主要包括prometheus server,Exporter,pushgateway,alertmanager,grafana,Web ui界面,Prometheus server由三个部分组成,Retrieval,Storage,PromQL 1.Retrieval负责在活跃的target主机上抓取监控指标数据 2.Storage存储主要是把采集到的数据存储到磁盘中 3.PromQL是Prometheus提供的查询语言模块。

📣 2.安装Prometheus

监控组件下载地址 prometheus.io/docs/instru…

在这里插入图片描述

tar -zxvf prometheus-2.45.3.linux-amd64.tar.gz -C /usr/local/
ln -s /usr/local/prometheus-2.45.3.linux-amd64 /usr/local/prometheus
ln -s /usr/local/prometheus/prometheus /usr/local/bin/prometheus

prometheus --config.file=/usr/local/prometheus/prometheus.yml \
--storage.tsdb.path=/usr/local/prometheus/data/ \
--web.enable-lifecycle \
--storage.tsdb.retention.time=15d &

在这里插入图片描述

lsof -i:9090 ps -ef|grep prometheus http://192.168.3.10:9090

在这里插入图片描述

📣 3.监控MySQL

✨ 3.1 下载安装包

prometheus.io/download/

在这里插入图片描述

✨ 3.2 解压安装

tar -zxvf mysqld_exporter-0.15.1.linux-amd64.tar.gz mv ./mysqld_exporter-0.15.1.linux-amd64/mysqld_exporter /usr/local/bin/

✨ 3.3 添加数据源

创建监控用户 mysql> create user mysql_exporter@'%' identified with mysql_native_password by 'root'; mysql> grant process, replication client, select on . to 'mysql_exporter'@'%'; mysql> flush privileges;

配置MySQL密码 mkdir -p /etc/mysql_exporter cd /etc/mysql_exporter cat > mysql3306_192168312.cnf << "EOF" [client] host=192.168.3.12 user=mysql_exporter password=root port=3306 EOF

✨ 3.4 自启动设置

cat > /usr/lib/systemd/system/mysqld_exporter.service <<EOF
[Unit]
Description=mysql_exporter
After=network.target
 
[Service]
Type=simple
User=root
ExecStart=/usr/local/bin/mysqld_exporter --config.my-cnf="/etc/mysql_exporter/mysql3306_192168312.cnf" --web.listen-address=":9104"
Restart=on-failure
 
[Install]
WantedBy=multi-user.target
EOF


# 通知systemd重新加载配置文件
systemctl daemon-reload 
#启动
systemctl start mysqld_exporter
#设置开机自启动
systemctl enable mysqld_exporter
#查看状态
systemctl status mysqld_exporter

在这里插入图片描述

✨ 3.5 添加监控目标

vi /usr/local/prometheus/prometheus.yml

  - job_name: 'MySQL'
    static_configs:
    - targets: ['192.168.3.12:9104']
      labels:
        instance: mysql_Prometheus

systemctl restart prometheus
systemctl status prometheus

http://192.168.3.10:9090/targets?search=

在这里插入图片描述

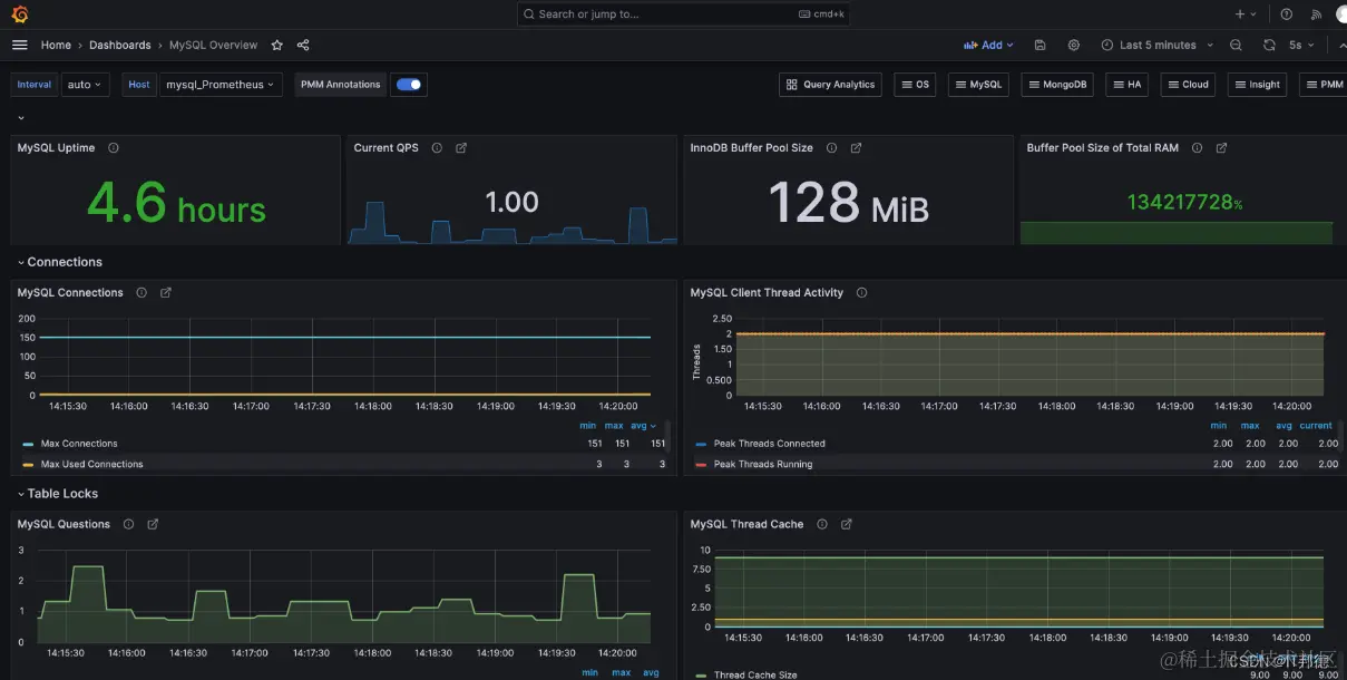
在Grafana官网中找到mysql的监控模板 Mysql Overview,ID为7362,使用ID的方式导入到Grafana中去

在这里插入图片描述

📣 4.告警alertmanager

在Prometheus的报警系统中,是分为2个部分的, 规则是配置是在prometheus中的, prometheus组件完成报警推送给alertmanager的, alertmanager然后管理这些报警信息,包括静默、抑制、聚合和通过电子邮件、on-call通知系统和聊天平台等方法发送通知。 主要步骤如下,安装在Prometheus服务器即可

安装和部署alertmanager 在prometheus中配置alertmanager的地址信息。 在prometheus中设置报警规则 在alertmanager配置接受者信息等

✨ 4.1 部署alertmanager

tar xf alertmanager-0.26.0.linux-amd64.tar.gz mv alertmanager-0.26.0.linux-amd64 /usr/local/prometheus/ cd /usr/local/prometheus/ ln -s alertmanager-0.26.0.linux-amd64 alertmanager

在这里插入图片描述

✨ 4.2 开机自启

vi /usr/lib/systemd/system/alertmanager.service

[Unit]
Description=alertmanager
After=network.target

[Service]
User=root
Group=root
WorkingDirectory=/usr/local/prometheus/alertmanager
ExecStart=/usr/local/prometheus/alertmanager/alertmanager  --log.level=debug --log.format=json
[Install] 
WantedBy=multi-user.target

# 通知systemd重新加载配置文件,记得重启服务器即可
systemctl daemon-reload
#启动
systemctl restart alertmanager
systemctl status alertmanager

在这里插入图片描述

✨ 4.3 集成alertmanager

部署完毕alertmanager, 需要告知prometheus告警信息推送的位置, 通过如下配置即可完成。相对比较简单。 vi /usr/local/prometheus/prometheus.yml

# 修改此文件中的alerting的配置如下配置
alerting:
  alertmanagers:
  - static_configs:
    - targets:
      - 192.168.3.12:9093

配置完毕后重启prometheus服务。
systemctl restart prometheus

✨ 4.4 创建报警规则

为了能先走通流程,这里的报警规则先弄一个简单一点的。
vi prometheus.yml 
rule_files:
  - "rules/*rules.yml"
  # - "second_rules.yml"

cd /usr/local/prometheus/ mkdir rules vi node_rules.yml

重启prometheus服务,可以在web界面看到如下信息

groups:
  - name: MySQLStatsAlert
    rules:
    - alert: MySQL is down
      expr: mysql_up == 0
      for: 1m
      labels:
        serverity: critical
      annotations:
        summary: "Instance {{ $labels.instance }} MySQL is down"
        description: "MySQL database is down. This requires immediate action!"

在这里插入图片描述

http://192.168.3.10:9090/alerts?search=

在这里插入图片描述

此时我们关闭 告警,发现监控显示MySQL已经关闭了

在这里插入图片描述

📣 5.总结

由于篇幅问题,本文的内容并未涉及到全链路监控、日志监控、以及Web前端和客户端的监控,可见监控真的是一个庞大且复杂的体系,如果想理解透彻,必须理论结合实践再做深入。