使用OpenTelemetry进行监控

149 阅读5分钟

工具介绍

注意:该部分介绍摘抄自:www.aiwanyun.cn/archives/17…

Prometheus、Grafana、Node Exporter 和Alertmanager是一组用于监控和可视化系统性能的开源工具。它们通常一起使用,形成一个强大的完整的监控和告警系统。 一般来说,这四个工具一起协作,形成了一个完整的监控和告警系统。Node Exporter用于收集主机级别的指标(本文暂未使用),Prometheus存储和查询这些指标,Grafana提供可视化界面,而Alertmanager则负责管理和发送告警。整个系统的目标是帮助管理员和开发人员实时了解系统的状态、性能和健康状况,并在必要时采取措施。

Prometheus

Prometheus 是一种开源的系统监控和警报工具。它最初由 SoundCloud 开发,并成为 Cloud Native Computing Foundation(CNCF)的一部分。Prometheus 支持多维度的数据模型和强大的查询语言,使得用户可以轻松地收集和查询各种类型的监控数据。

Grafana

Grafana 是一个开源的数据可视化和监控平台。它提供了丰富的图表和仪表盘,可以将各种数据源的信息可视化展示。Grafana 支持多个数据源,包括 Prometheus、Graphite、InfluxDB 等,因此可以与各种监控系统集成,提供灵活且强大的可视化功能。

Alertmanager

Alertmanager 是 Prometheus 生态系统中的一个组件,负责处理和管理告警。当 Prometheus 检测到异常或达到某个预定的阈值时,它将生成告警并将其发送到 Alertmanager。Alertmanager 可以进行静默、分组、抑制和路由告警,并将它们发送到不同的接收端,如电子邮件、Slack 等

.NetCore项目准备

基于我的一个示例项目进行改造,项目地址:gitee.com/AZRNG/my-ex… ,为了演示一个基本的监控效果,监控的数据也只是请求,具体生产环境需要监控什么业务,这个看具体情况了,这里需要在原来的项目基础上需要安装以下nuget包

<PackageReference Include="OpenTelemetry.Exporter.Prometheus.AspNetCore" Version="1.7.0-alpha.1" />
<PackageReference Include="OpenTelemetry.Extensions.Hosting" Version="1.7.0" />

然后就可以注入服务,这里只是举例操作

services.AddOpenTelemetry()
        .WithMetrics(builder =>
        {
            builder.AddPrometheusExporter();
            builder.AddMeter("Microsoft.AspNetCore.Hosting", "Microsoft.AspNetCore.Server.Kestrel");
        });

最后记得要使用服务

app.MapPrometheusScrapingEndpoint();

启动项目后访问 ip+ metrics访问页面

image.png

然后将该示例项目使用docker部署到服务器上 ,如果要使用该示例项目,记得切换分支到develop,将项目拉取到服务器,然后进入项目目录,执行命令去生成容器

sudo docker-compose up -d

部署成功截图如下

image.png

访问地址 http://192.168.82.163:8001/metrics

image.png

安装监控和可视化程序

准备一个服务器,提前安装好了docker以及docker-compose程序,版本示例如下

image.png

关于Prometheus和Grafana可以通过docker进行安装到服务器中,可以参考仓库:gitee.com/AZRNG/commo…

安装Prometheus

因为这里我只是用于做demo演示效果,所以我并没有取考虑挂载的问题,生产环境使用记得挂载数据

version: '3'

services:
  prometheus: # 访问:http://localhost:9090/targets
   image: prom/prometheus:v2.37.6
   container_name: prometheus 
   command:
     - '--config.file=/etc/prometheus/prometheus.yml'
     - '--storage.tsdb.path=/prometheus'
     - '--web.console.libraries=/usr/share/prometheus/console_libraries'
     - '--web.console.templates=/usr/share/prometheus/consoles'
     - '--web.external-url=http://localhost:9090/'
     - '--web.enable-lifecycle'
     - '--storage.tsdb.retention=15d'
   volumes:
     #- /etc/localtime:/etc/localtime:ro
     - ./config/prometheus/:/etc/prometheus/
     #- ./data/prometheus:/prometheus
   ports:
     - 9090:9090
   links:
     - alertmanager:alertmanager

  alertmanager: # 告警服务
   image: prom/alertmanager:v0.25.0
   container_name: alertmanager
   ports:
     - 9093:9093
   volumes:
    #  - /etc/localtime:/etc/localtime:ro
     - ./config/prometheus/:/etc/alertmanager/
   command:
     - '--config.file=/etc/alertmanager/alertmanager.yml'
     - '--storage.path=/alertmanager'

关于prometheus.yml内容如下

# 全局配置
global:
  scrape_interval: 15s
  evaluation_interval: 15s
  # scrape_timeout is set to the global default (10s).
# 告警配置
alerting:
  alertmanagers:
    - static_configs:
        - targets: ['localhost:9093']
# 加载一次规则,并根据全局“评估间隔”定期评估它们。
rule_files:
  - "/config/rules.yml"
# 控制Prometheus监视哪些资源
# 默认配置中,有一个名为prometheus的作业,它会收集Prometheus服务器公开的时间序列数据。
scrape_configs:
  # 作业名称将作为标签“job=<job_name>`添加到此配置中获取的任何数据。
  - job_name: 'prometheus'
    static_configs:
      - targets: ['localhost:9090']
  - job_name: 'node' # .NetCore服务地址
    static_configs:
      - targets: ['localhost:9100']
        labels:
          env: dev
          role: docker

alertmanager.yml文件,我并没有做配置,暂时搞了一个默认的

global:
  resolve_timeout: 5m
  smtp_smarthost: 'xxx@xxx:587'
  smtp_from: 'zhaoysz@xxx'
  smtp_auth_username: 'xxx@xxx'
  smtp_auth_password: 'xxxx'
  smtp_require_tls: true
route:
  group_by: ['alertname']
  group_wait: 10s
  group_interval: 10s
  repeat_interval: 1h
  receiver: 'test-mails'
receivers:
- name: 'test-mails'
  email_configs:
  - to: 'scottcho@qq.com'

rule.yml文件内容如下

groups:
- name: example
  rules:
 # Alert for any instance that is unreachable for >5 minutes.
  - alert: InstanceDown
    expr: up == 0
    for: 1m
    labels:
      serverity: page
    annotations:
      summary: "Instance {{ $labels.instance }} down"
      description: "{{ $labels.instance }} of job {{ $labels.job }} has been down for more than 5 minutes."

然后就可以运行docker-compose命令去生成容器,示例如下

image.png

然后访问Ip地址加端口访问页面,比如http://192.168.81.139:9090/

image.png

打开这个界面就说明安装好了,这个时候我们看下 http://192.168.81.139:9090/targets?search= 页面

image.png

这个node报错是因为这个地址是无效了,那么修改为真是.NetCore的服务地址,修改配置文件然后重新启动

image.png

重启后界面显示如下

image.png

安装Granfana

这里直接使用docker来安装grafana

sudo docker run --name grafana -d -p 8000:3000 grafana/grafana

然后访问地址 ip+ 8000,默认账号密码为admin/admin

image.png

添加数据源

image.pngimage.png

填写prometheus地址

image.png

导入仪表盘

创建文件夹用来存放我们本地的要导入的文件

image.pngimage.png

想要在Grafana中进行数据的展示,需要导入dashborards模板,本文的模板我是从微软仓库找到的,地址为:github.com/dotnet/aspi…

image.png

分别点进去下载这两个仪表盘对应的的json文件即可,也可以去我common-docker-yaml仓库中下载

image.png

然后导入json文件

image.png

导入aspnetcore.json文件,并选择我们的netcore文件夹以及选择刚刚我们创建的Prometheus数据源

image.png

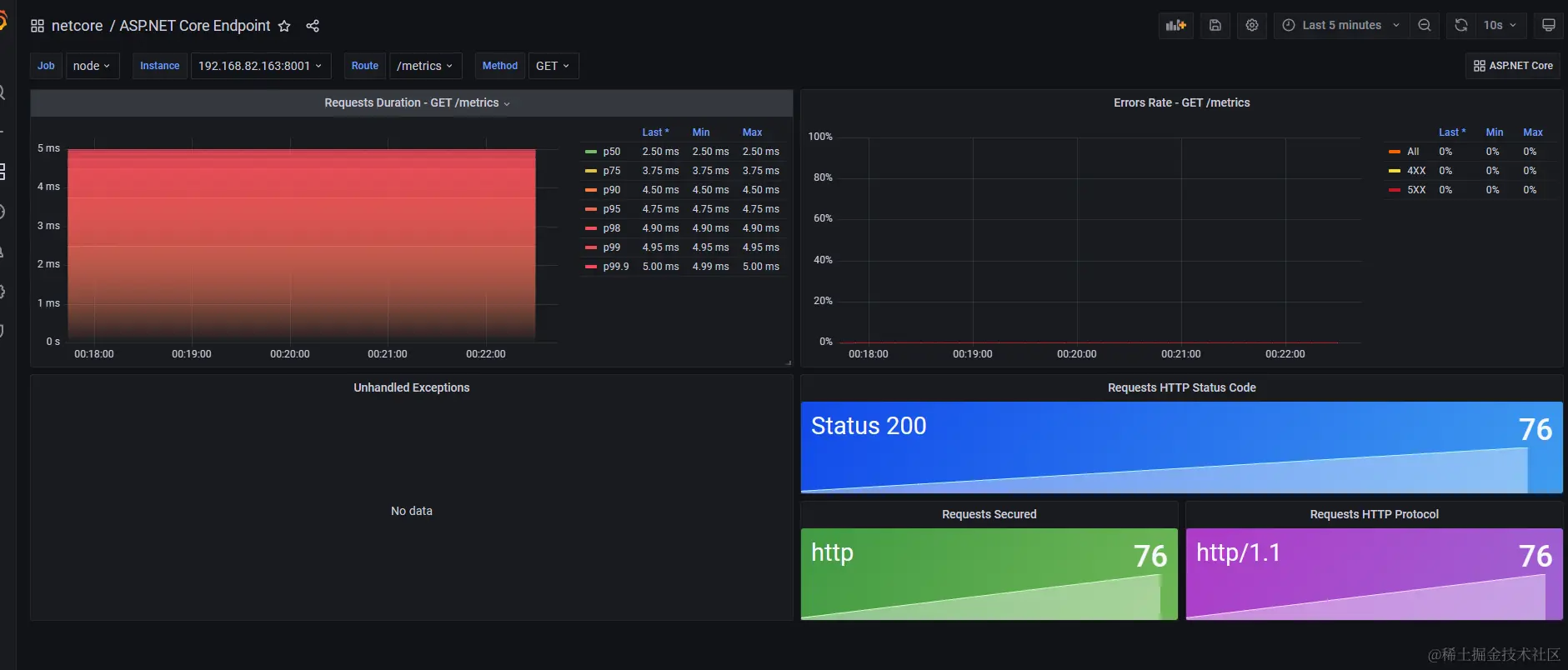
导入aspnetcore-endpoint.json文件

image.png

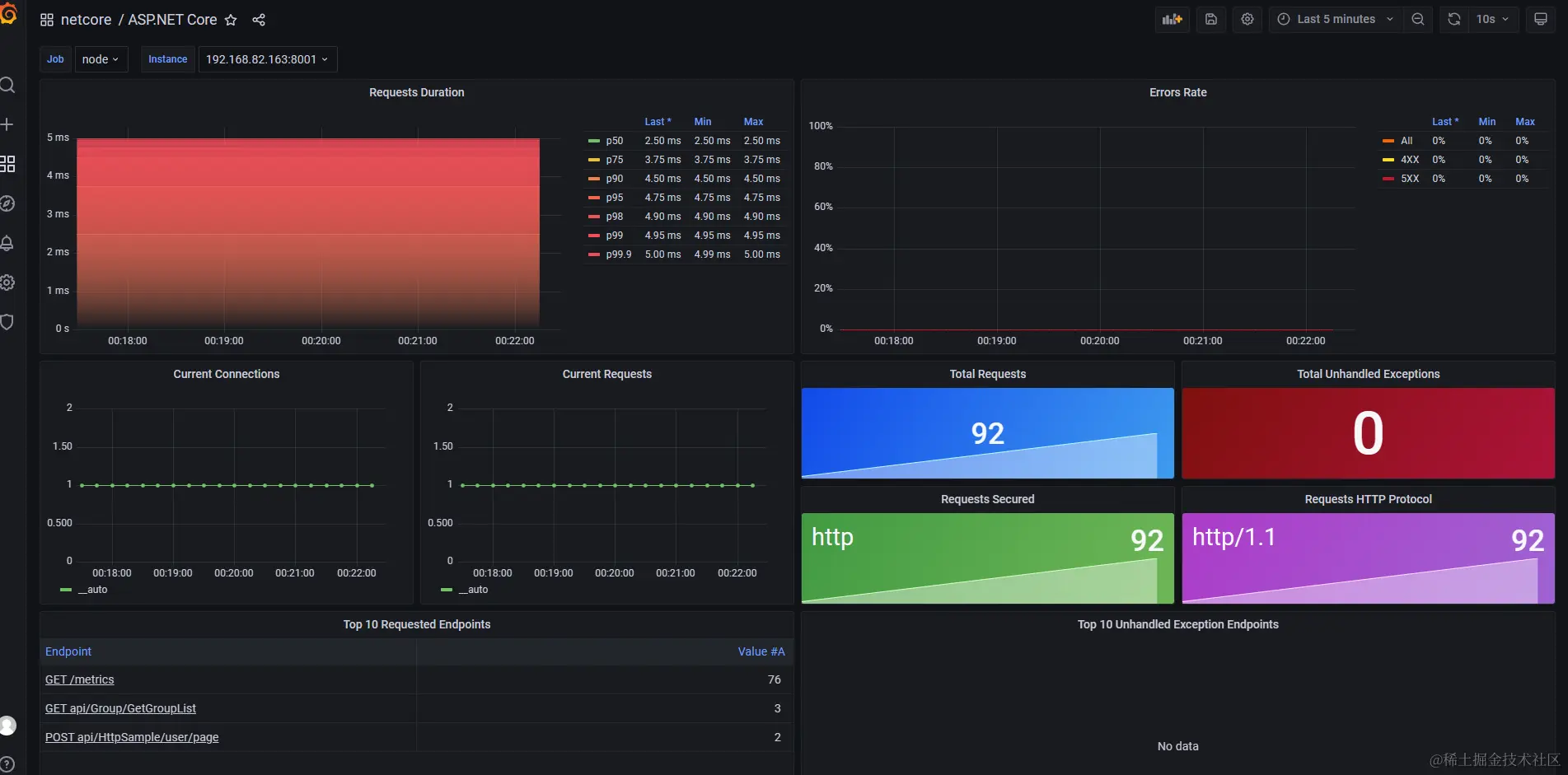
这个时候我们就看到了好看的仪表盘

image.pngimage.png

当我点击接口让其报错,那么就显示到界面上

image.png

如果需要监控其他内容,也可以模仿着进行修改。

文章转载自: AZRNG

原文链接: www.cnblogs.com/azrng/p/180…

体验地址: www.jnpfsoft.com/?from=001