JimuReport积木报表 v1.7.0 变革版本发布,低代码报表设计工具

168 阅读9分钟

项目介绍

一款免费的数据可视化报表,含报表和大屏设计,像搭建积木一样在线设计报表!功能涵盖,数据报表、打印设计、图表报表、大屏设计等!

  • Web 版报表设计器,类似于excel操作风格,通过拖拽完成报表设计。
  • 秉承“简单、易用、专业”的产品理念,极大的降低报表开发难度、缩短开发周期、节省成本、解决各类报表难题。
  • 领先的企业级Web报件,采用纯Web在线技术,专注于解决企业报表快速制作难题。

当前版本:v1.7.0 | 2024-02-18

集成依赖

<dependency>
  <groupId>org.jeecgframework.jimureport</groupId>
  <artifactId>jimureport-spring-boot-starter</artifactId>
  <version>1.7.0</version>
</dependency>

::授权变更::

从v1.7.0+开始,积木报表做出重大变革,推出付费版本。免费版本会持续发布,不过功能会受到限制,以便于本项目更好的发展。

  • 积木报表自2019年研发以来,一直坚持免费向用户提供服务。然而,随着项目的不断发展和运营成本的增加,目前面临着一些困难。为了保障项目的良性发展和持续运营,团队决定从1.7.0版本开始变更开源协议,并推出付费版本和免费版。
  • 付费版本的推出将有助于筹集资金,用于软件的维护、更新和改进,以及提供更加稳定和优质的服务。同时,免费版仍将继续存在,但部分功能会受到一定的限制。如果用户不希望受到影响,可以选择继续使用1.7以下的版本,这些版本将遵循原来开源协议,并会进行一段时间的维护,以保障安全漏洞等级别问题。
  • 这一变更旨在确保积木报表软件能够持续稳定地为用户提供服务,并为未来的发展奠定坚实的基础,团队希望用户能够理解并支持这一决定。

升级日志

#升级SQL
ALTER TABLE `jimu_report_share` 
ADD UNIQUE INDEX `uniq_report_id`(`report_id`);

ALTER TABLE jimu_report_share 
ADD COLUMN share_token varchar(50) NULL COMMENT '分享token' AFTER preview_lock_status,
ADD UNIQUE INDEX uniq_jrs_share_token(share_token);

ALTER TABLE `jimu_report`
ADD COLUMN `py_str` text CHARACTER SET utf8mb3 COLLATE utf8mb3_general_ci NULL COMMENT 'py增强' AFTER `js_str`;
#新功能
  • 缩放打印
  • 支持批量、接口、定时导出PDF/EXCEL
  • 格式化增加年/月/年月
  • 支持隐藏 数据计算单元格
  • 支持主子表循环打印
  • 报表分享带临时令牌(更安全)
#issues
  • 最新版本的搜索框搜索失效 · Issue #2255
  • 配置了“多租户模式”=“tenant”,并且“数据源安全”=“false”后:访问报表提示“安全模式下,不允许使用平台数据源(请配置数据源)!” · Issue #2244
  • Posgresql数据库, timestamp 字段 查询,提示timestamp without time zone >= character varying · Issue #2166
  • 查询报表中日期范围和数据集求和同时存在时,查询报错,sql缺失and条件 · Issue #2258
  • 积木报表API数据显示不出来 · Issue #881
  • 【1.6.6版本】SQL中字段别名使用中文查询时会报错,无法解析中文 · Issue #2269
  • API 数据返回非集合数据,处理时使用了JSONArray处理 · Issue #2261
  • 报表条件表达式case无短路特性 · Issue #2265
  • 积木报表API数据显示不出来 · Issue #881
  • 函数不能和文字进行组合了 · Issue #2211
  • 通过api解析查询到数据,分组后排序错乱,不是sql查询,1.5.2版本还没有问题,更新到最新版本后错乱。 · Issue #2203
  • 官网在线体验,图表设置单元格背景色后打印和导出PDF显示异常 · Issue #2354
  • 导入报表配置报错 · Issue #2333
  • 自定义横向分组 日期排序错误,不能排序 · Issue #2355
  • 删除线,下划线使用之后再点取消,导出的excel仍有两线 · Issue #2345
  • 图表PDF导出内容异常 · Issue #2332
  • DBSUM 加查询条件统计时报 SQL 语法错误,条件字段前缺少 and · Issue #2367
  • 多租户模式下,报表钻取url参数没有tenantId · Issue #2288
  • 重构分组合计计算逻辑,解决合计的系列问题
  • 报表名称前后有空格 模糊搜索不显示
  • 查询条件,选中后,点击不出现下拉项
  • 查询框鼠标上下滚动,会出现闪动的情况
  • 安全模式下存在 select * 的时候,判断拥有sql解析权限的角色,如果有可以走数据库
  • 数据源测试连接 测试不了
  • 年月选中未显示
  • 【issues/2194】多租户模式,报表名称的唯一性校验逻辑问题
  • [issue/#881] api报表增加字段映射功能
  • 函数表达式 有空格时失效
  • 日期函数支持小时显示
  • 带背景导出图片错乱 #2379
  • 带背景导出图片时报错 #2377
  • 提供SpringBoot3+JDK17支持版本

代码下载

技术文档

为什么选择 JimuReport?

永久免费,支持各种复杂报表,并且傻瓜式在线设计,非常的智能,低代码时代,这个是你的首选!

  • 采用SpringBoot的脚手架项目,都可以快速集成
  • Web 版设计器,类似于excel操作风格,通过拖拽完成报表设计
  • 通过SQL、API等方式,将数据源与模板绑定。同时支持表达式,自动计算合计等功能,使计算工作量降低
  • 开发效率很高,傻瓜式在线报表设计,一分钟设计一个报表,又简单又强大
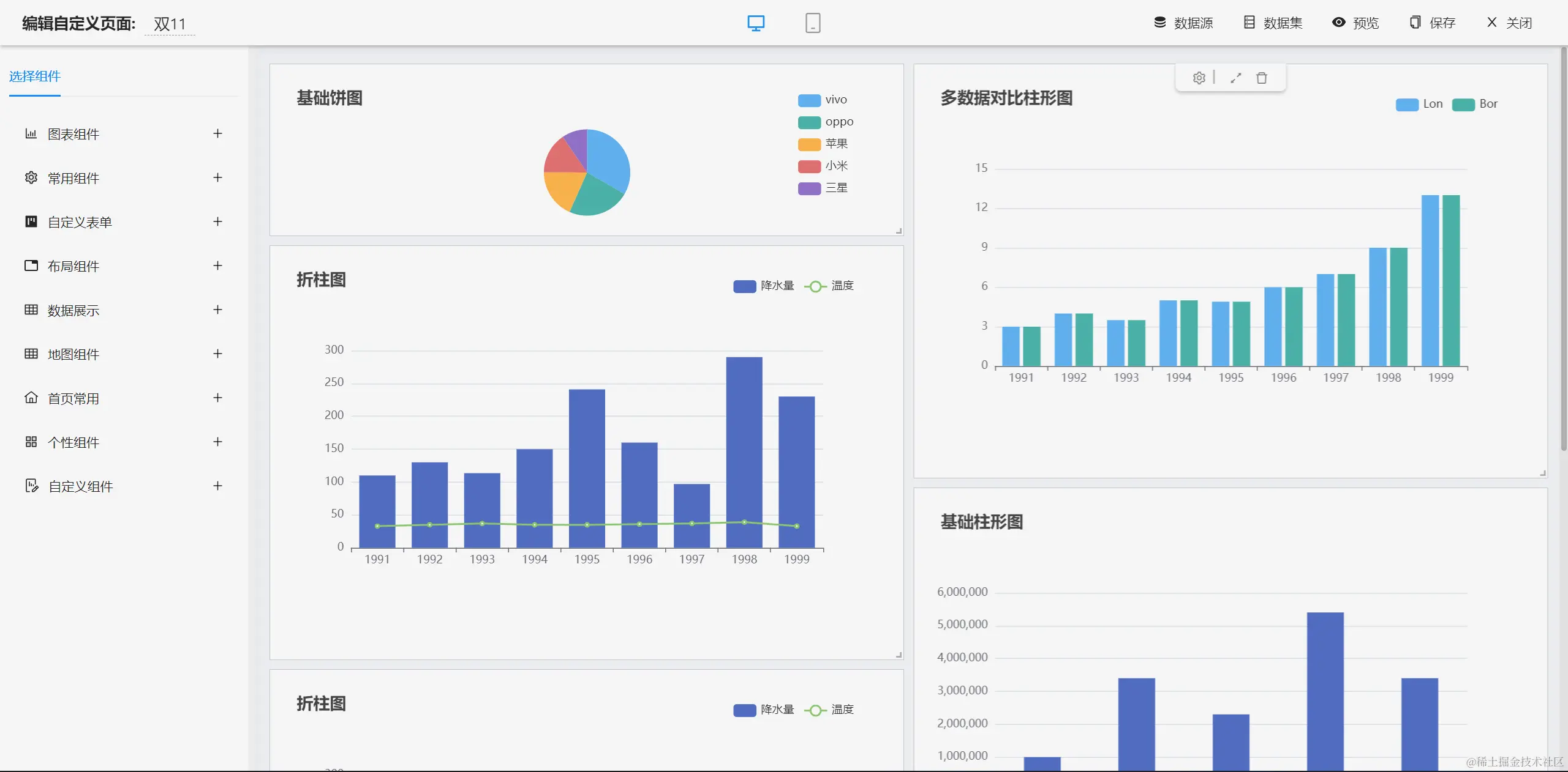
  • 支持 ECharts,目前支持28种图表,在线拖拽设计,支持SQL和API两种数据源
  • 支持分组、交叉,合计、表达式等复杂报表
  • 支持打印设计(支持套打、背景打印等)可设置打印边距、方向、页眉页脚等参数 一键快速打印 同时可实现套打,不动产证等精准、无缝打印
  • 大屏设计器支持几十种图表样式,可自由拼接、组合,设计炫酷大屏
  • 可设计各种类型的单据、大屏,如出入库单、销售单、财务报表、合同、监控大屏、旅游数据大屏等

报表设计效果

  • 报表设计器(专业一流 数据可视化,解决各类报表难题)
  • 报表设计器(完全在线设计,简单易用)

  • 打印设计(支持套打、背景打印)

  • 数据报表(支持分组、交叉,合计等复杂报表)

  • 图形报表(目前支持28种图表)
  • 数据报表斑马线

仪表盘设计器

功能清单

├─报表设计器
│  ├─数据源
│  │  ├─支持多种数据源,如Oracle,MySQL,SQLServer,PostgreSQL等主流的数据库
│  │  ├─支持SQL编写页面智能化,可以看到数据源下面的表清单和字段清单
│  │  ├─支持参数
│  │  ├─支持单数据源和多数数据源设置
│  │  ├─支持Nosql数据源Redis,MongoDB
│  │  ├─支持存储过程
│  ├─单元格格式
│  │  ├─边框
│  │  ├─字体大小
│  │  ├─字体颜色
│  │  ├─背景色
│  │  ├─字体加粗
│  │  ├─支持水平和垂直的分散对齐
│  │  ├─支持文字自动换行设置
│  │  ├─图片设置为图片背景
│  │  ├─支持无线行和无限列
│  │  ├─支持设计器内冻结窗口
│  │  ├─支持对单元格内容或格式的复制、粘贴和删除等功能
│  │  ├─等等
│  ├─报表元素
│  │  ├─文本类型:直接写文本;支持数值类型的文本设置小数位数
│  │  ├─图片类型:支持上传一张图表;支持图片动态生成
│  │  ├─图表类型
│  │  ├─函数类型
│  │  └─支持求和
│  │  └─平均值
│  │  └─最大值
│  │  └─最小值
│  ├─背景
│  │  ├─背景颜色设置
│  │  ├─背景图片设置
│  │  ├─背景透明度设置
│  │  ├─背景大小设置
│  ├─数据字典
│  ├─报表打印
│  │  ├─自定义打印
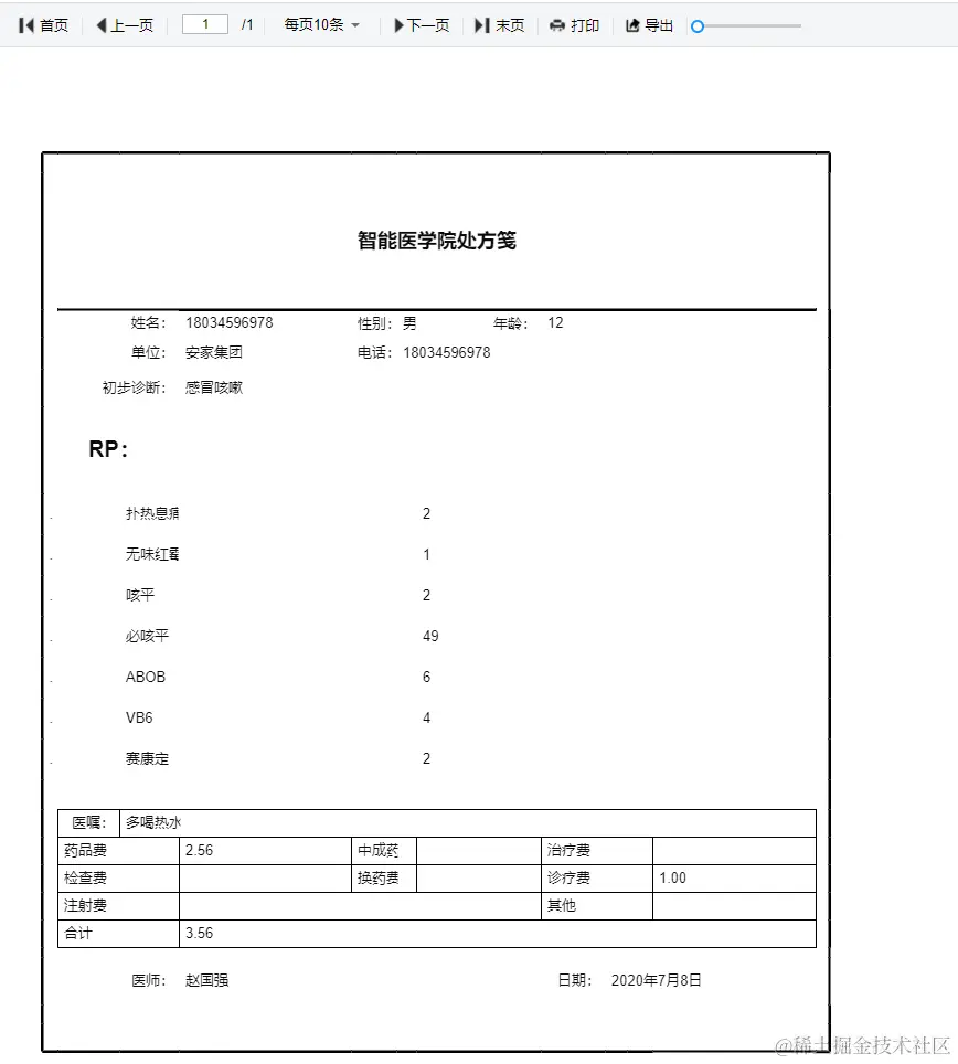
│  │  └─医药笺、逮捕令、介绍信等自定义样式设计打印
│  │  ├─简单数据打印
│  │  └─出入库单、销售表打印
│  │  └─带参数打印
│  │  └─分页打印
│  │  ├─套打
│  │  └─不动产证打印
│  │  └─打印
│  ├─数据报表
│  │  ├─分组数据报表
│  │  └─横向数据分组
│  │  └─纵向数据分组
│  │  └─多级循环表头分组
│  │  └─横向分组小计
│  │  └─纵向分组小计
│  │  └─分版
│  │  └─分栏
│  │  └─动态合并格
│  │  └─自定义分页条数
│  │  └─合计
│  │  ├─交叉报表
│  │  ├─明细表
│  │  ├─带条件查询报表
│  │  ├─表达式报表
│  │  ├─带二维码/条形码报表
│  │  ├─多表头复杂报表
│  │  ├─主子报表
│  │  ├─预警报表
│  │  ├─数据钻取报表
│  ├─图形报表
│  │  ├─柱形图
│  │  ├─堆叠柱形图
│  │  ├─折线图
│  │  ├─饼图
│  │  ├─动态轮播图
│  │  ├─折柱图
│  │  ├─散点图
│  │  ├─漏斗图
│  │  ├─雷达图
│  │  ├─象形图
│  │  ├─地图
│  │  ├─仪盘表
│  │  ├─关系图
│  │  ├─图表背景
│  │  ├─图表动态刷新
│  │  ├─图表数据字典
│  ├─参数
│  │  ├─参数配置
│  │  ├─参数管理
│  ├─导入导出
│  │  ├─支持导入Excel
│  │  ├─支持导出Excel、pdf;支持导出excel、pdf带参数
│  ├─打印设置
│  │  ├─打印区域设置
│  │  ├─打印机设置
│  │  ├─预览
│  │  ├─打印页码设置
├─大屏设计器
│  ├─系统功能
│  │  ├─静态数据源和动态数据源设置
│  │  ├─基础功能
│  │  └─支持拖拽设计
│  │  └─支持增、删、改、查大屏
│  │  └─支持复制大屏数据和样式
│  │  └─支持大屏预览、分享
│  │  └─支持系统自动保存数据,同时支持手动恢复数据
│  │  └─支持设置大屏密码
│  │  └─支持对组件图层的删除、组合、上移、下移、置顶、置底等
│  │  ├─背景设置
│  │  └─大屏的宽度和高度设置
│  │  └─大屏简介设置
│  │  └─背景颜色、背景图片设置
│  │  └─封面图设置
│  │  └─缩放比例设置
│  │  └─环境地址设置
│  │  └─水印设置
│  │  ├─地图设置
│  │  └─添加地图
│  │  └─地图数据隔离
│  ├─图表
│  │  ├─柱形图
│  │  ├─折线图
│  │  ├─折柱图
│  │  ├─饼图
│  │  ├─象形图
│  │  ├─雷达图
│  │  ├─散点图
│  │  ├─漏斗图
│  │  ├─文本框
│  │  ├─跑马灯
│  │  ├─超链接
│  │  ├─实时时间
│  │  ├─地图
│  │  ├─全国物流地图
│  │  ├─地理坐标地图
│  │  ├─城市派件地图
│  │  ├─图片
│  │  ├─图片框
│  │  ├─轮播图
│  │  ├─滑动组件
│  │  ├─iframe
│  │  ├─video
│  │  ├─翻牌器
│  │  ├─环形图
│  │  ├─进度条
│  │  ├─仪盘表
│  │  ├─字浮云
│  │  ├─表格
│  │  ├─选项卡
│  │  ├─万能组件
└─其他模块
   └─更多功能开发中。。