Docker 使用 | 安装 Docker UI工具

679 阅读2分钟

Docker 使用 | 安装 Docker UI工具

image-20240131220441136.png

Docker提供了命令行工具来管理镜像和运行容器,也可以使用图形工具来管理。

而且命令行管理Docker容器比较繁琐,今天介绍几款DockerGui监视工具来简化管理工作

Docker可视化管理工具


Portainer

Portainer https://www.portainer.io/

Portainer 是一个轻量级的 WEB 管理 UI ,可让你轻松管理运行在 Docker、Swarm、Kubernetes 环境下的容器。Portainer 提供状态显示面板、应用模板快速部署、容器镜像网络数据卷的基本操作(包括上传下载镜像,创建容器等操作)、事件日志显示、容器控制台操作、Swarm 集群和服务等集中管理和操作、登录用户管理和控制等功能。功能十分全面,基本能满足中小型单位对容器管理的全部需求。全面支持 Linux、Mac OS、Windows 主流操作系统。

image-20240131221914589.png

docker.ui

DockerUI是一个易用且轻量化的 Docker 管理工具,透过 Web 界面的操作,更方便对于 Docker 指令不熟悉的用户更容易操作 Docker 。

  • Docker主机管理:数据卷管理,镜像管理,容器管理,构建管理,仓库配置管理,网络配置管理
  • Docker Swarm集群管理:集群概要信息,节点管理,Service管理,任务管理,密码管理,配置管理

image-20240131223714263.png

ui-for-docker

DockerUI是一个开源的基于Docker API的web应用程序,提供等同Docker命令行的大部分功能,支持container管理,image管理

image-20240131225223012.png

安装Portainer


  • 查找Portainer镜像
docker search portainer
​
# 发现查询结果都是按照 STARS 进行排序得,我们取三个查看得命令是
docker search portainer | head -n 4

image-20240131221515506.png

  • 拉取镜像

image-20240131222319662.png

  • 运行容器
docker run -d -p 8100:8000 -p 8004:9000 --name=portainer --restart=always -v /var/run/docker.sock:/var/run/docker.sock -v /home/robertchao/docker_images/portainer/portainer_data:/data portainer/portainer:latest
  • 命令太长了,不好记,使用compose.yaml来启动容器
services:
  portainer:
    hostname: "portainer"
    ports:
      - "8100:8000"
      - "8004:9000"
    restart: 'always'
    image: "portainer/portainer:latest"
    volumes:
      - /var/run/docker.sock:/var/run/docker.sock
      - /home/robertchao/docker_images/portainer/portainer_data:/data
networks:
  default:
    name: zentaonet
  • 执行文件
docker compose up -d
  • 访问

image-20240131222616913.png

  • 设置好账号后进入到首页

image-20240131222854182.png

image-20240131222917611.png

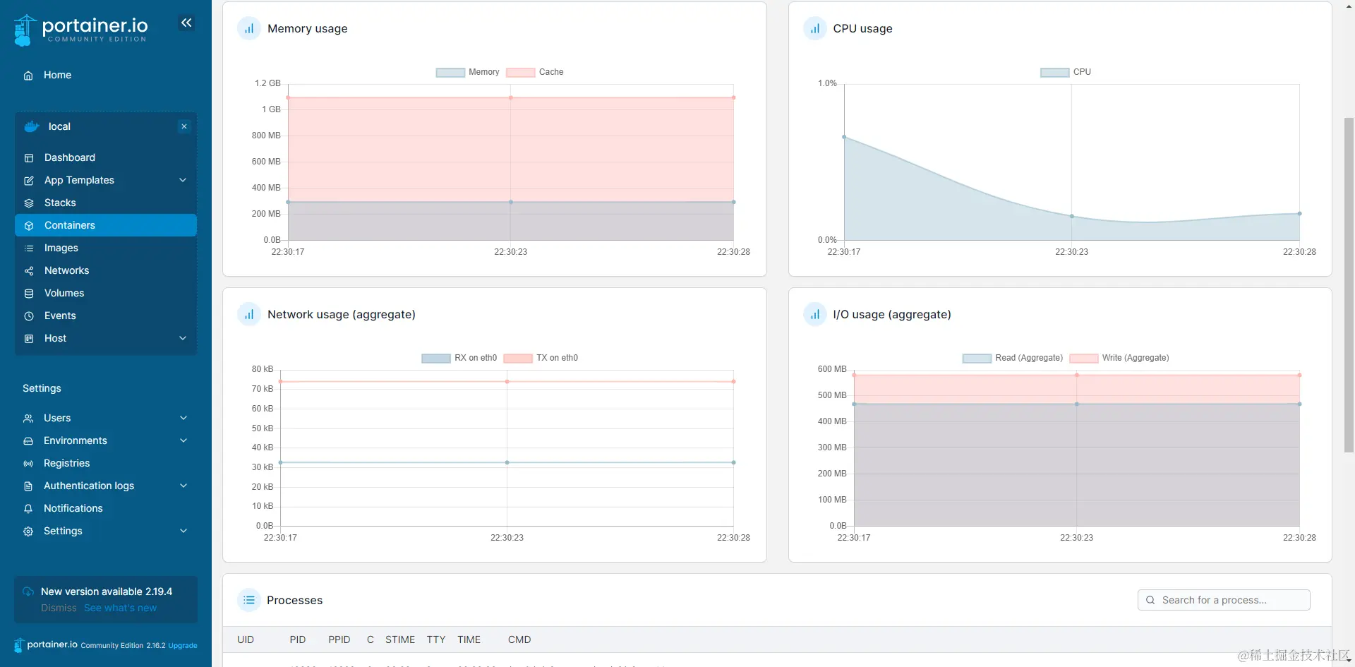
  • 查看我们昨天安装得禅道得内存使用情况

image-20240131223107807.png

  • 查看那些镜像在运行,不用在动手输入docker ps -a

image-20240131223228326.png

DockerUI安装


docker pull joinsunsoft/docker.ui
​
docker run -d --name docker.ui --restart always -v /var/run/docker.sock:/var/run/docker.sock -p 8004:8999 joinsunsoft/docker.ui
  • DockerUI 的安装与使用就不在这里过多介绍了,我使用的是portainer

ui-for-docker安装


docker pull uifd/ui-for-docker
​
docker run -it -d --name docker-ui -p 8004:9000 -v /var/run/docker.sock:/var/run/docker.sock  uifd/ui-for-docker