浮木云学习小记(1)--更好用的国产化原型设计平台

97 阅读3分钟

很多小伙伴刚做产品助理时,都会纠结于用哪一个原型设计工具更加快速高效,我作为一名售前兼产品经理的社畜角色也不例外。在各种原型软件摸爬滚打过程中,终于让我找到了一款良心好用的国产化软件设计平台--浮木云,让我原本不怎么样的页面设计直接飞起。

我喜欢它的原因很简单,他能提供很多业务相关模版,能帮我在短时间内做出一套系统页面,就冲这点,我要吹爆他。

来来来,看这里,看这里(敲黑板),浮木云-产品设计开发智能助手,好东西是要和大家分享滴。

请认准这个好看的图片,毕竟天上掉馅饼的机会不多,能捡一个是一个。

不知道大家做原型时最想要什么?我的需求就很简单,我希望我在做原型时,能够有丰富的组件让我随拿随用,另一方面我希望我做出来的页面交互效果能够惊艳领导,惊艳我的业主爸爸,乖乖给我们送钱花。而我想要的这些要求,浮木云竟然通通都有。

强大的组件库

之前在做原型设计时,想要什么组件都要去别的地方寻求资源,有些组件竟然只能通过付费才能获得!!这种劳民伤财的事我怎么可能做的出来!!作为打工人,不可能给资本家任何压榨我钱包的机会。

再看浮木云,它自带很多组件,不仅支持搜索,并且对不同的组件进行分类管理,这些组件都保持统一的设计风格。首先它的默认组件就很好看,设计出来的页面让整个软件拉高了一个逼格。当然,如果你觉得不好看,你也可以对其样式进行配置,设计出符合自己审美的页面。

强大的交互效果

我猜大多数产品社畜最头疼的是自己的页面没有实现良好的动态效果,导致自己想表达的东西没有很好的表达出来,研发不理解、领导不理解、业主爸爸不理解,最后还要一个个解释清楚,费时费力。

而浮木云通过简单的交互编排就可以高效实现复杂的交互效果,能够快速用交互表达产品经理的设计思想,非常方便。

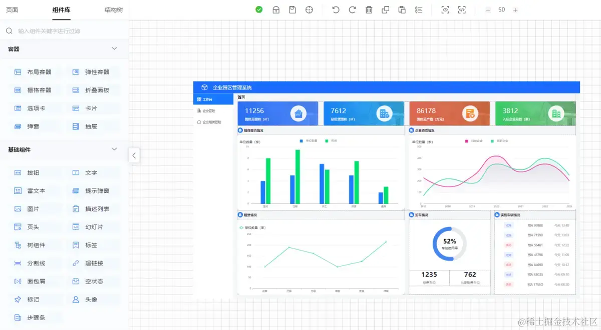
通过简单的交互编排之后进行应用发布,这个软件系统能够在浏览器上运行使用了,这简直不要太神奇了。本人亲测,下边就是我用浮木云搭建出来的页面,当说不说,还真的像模像样的。

首先,我得承认我不是一个资深的产品经理,但是我的需求就是要用最短的时间做出简洁好看的页面。事实证明,在我这里浮木云更具性价比。

软件源代码生成

这里!!这里!!是我要吹爆它的理由,我只想说,如果它当年在我毕业的时候能遇到它,那我要少熬几次大夜,少掉多少根头发,它简直就是我这种废物毕业生的救星。因为这个原型页面是依托于软件代码做出来的,当你搭建好原型界面,应用发布之后你可以导出源代码(敲黑板)!!!!导出的源代码你可以在对应的软件开发工具打开,根据你的需求对代码进行修改。就冲能拥有一个完整的系统源代码这点,我就要吹爆他。写到这里,我只想说原来天上真有掉馅饼的好事。哈哈哈哈~~