前端监控平台系列:微信小程序监控和Web监控(已开源)

145 阅读1分钟

前端监控的方案

前端监控是一个非常重要的话题,对于业务的发展意义重大,就像遍布在城市各处的探头,实时监测整座城市的运行状况,保证系统的稳定、高效运行。

demo

msc-adm.missxiaolin.com/dashboard

这篇的主要讲下这次监控后的指标

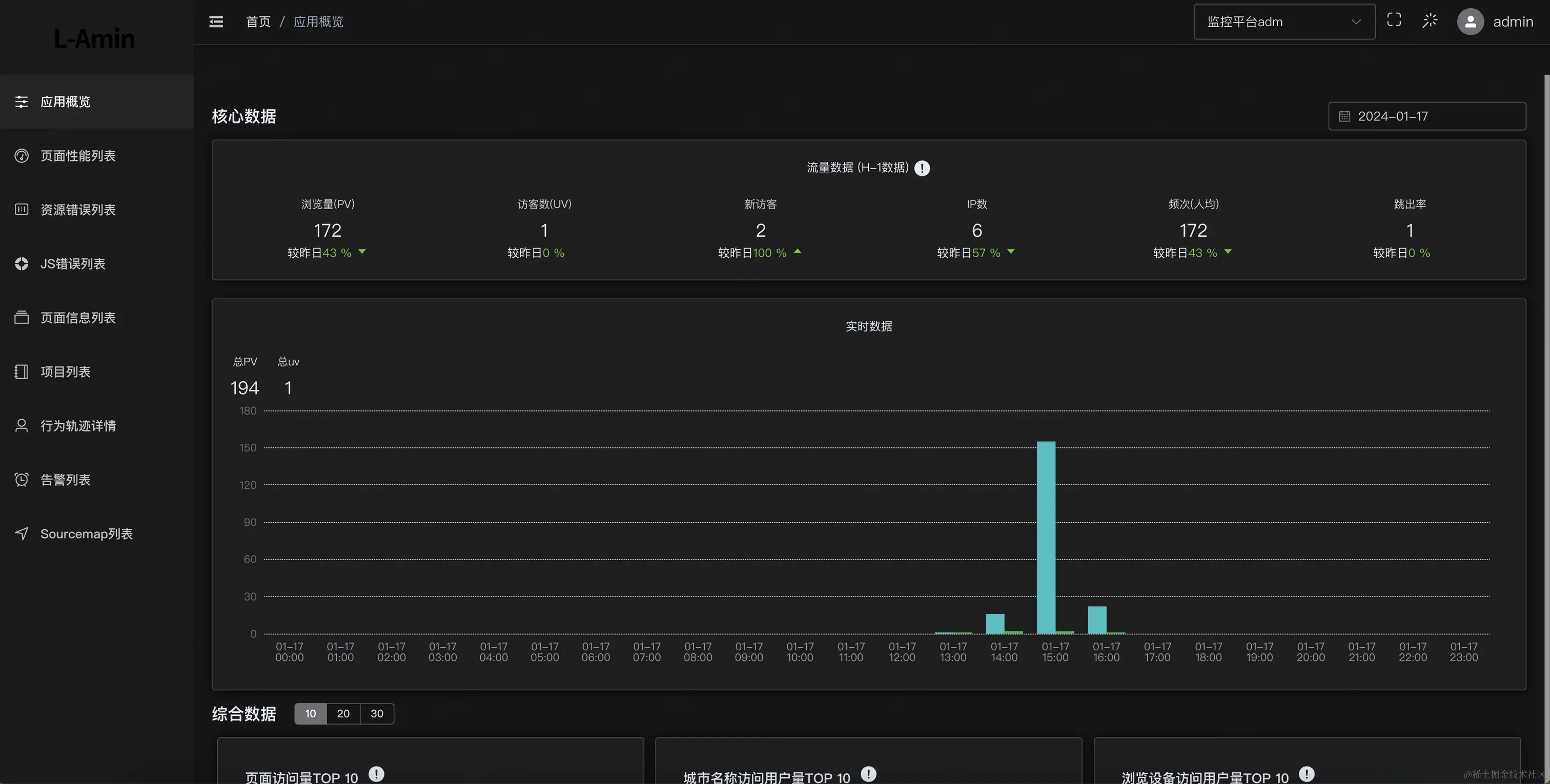
应用概览 image.png

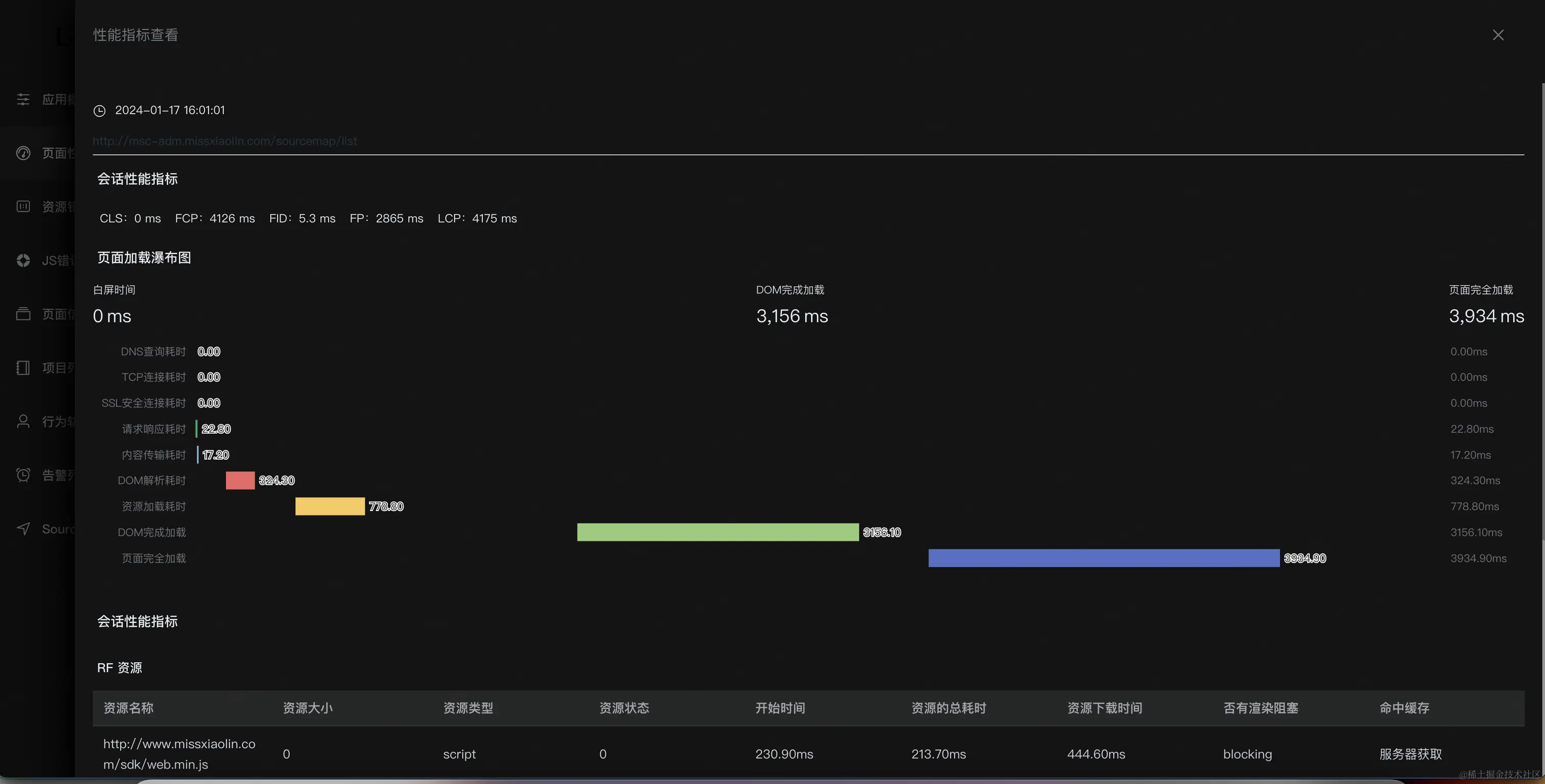
性能监控 image.png

资源错误 image.png

JS错误以及js源码定位 image.png image.png

页面概览

image.png image.png

用户行为分析 image.png

告警管理

image.png

总体方案设计

一般监控系统,都是经过页面埋点数据上报后台存储汇总统计报警展示优化整改等几个环节,每个环节都可以采用不同的方案来迎合业务的需求。

后续会讲下将空sdk和服务端如何实现~~~