『新年首版』JeecgBoot v3.6.2 版本发布,企业级低代码开发平台

139 阅读6分钟

项目介绍

JeecgBoot是一款企业级的低代码平台!前后端分离架构 SpringBoot2.x,SpringCloud,Ant Design&Vue3,Mybatis-plus,Shiro,JWT 支持微服务。强大的代码生成器让前后端代码一键生成! JeecgBoot引领低代码开发模式(OnlineCoding-> 代码生成-> 手工MERGE), 帮助解决Java项目70%的重复工作,让开发更多关注业务。既能快速提高效率,节省成本,同时又不失灵活性!

当前版本:v3.6.2 | 2023-01-08

源码下载

github地址
gitee地址

升级日志

重点升级ant-design-vue v4.0版、提供新版仪表盘功能大升级、提供springboot3版本分支! antd4和springboot3升级存在不兼容的,自己的代码参考文档Antd4升级文档 | Springboot3升级文档

升级内容

  • 升级 ant-design-vue 到最新版 4.0.8
  • 提供新版仪表盘,仪表盘采用后台集成模式(类似积木报表)
  • 从3.6.2+版本增加flyway自动升级数据库机制(支持mysql5.7、mysql8)
  • 提供springboot3版本分支
  • 默认全部接口加权限注解,提高系统安全(牺牲了使用成本)
  • 升级hutool版本号,解决hutool漏洞问题
  • 重构企业微信同步逻辑,适配企业微信最新接口规则
  • 租户套餐逻辑改造
  • 代码生成器升级,支持高级查询器默认生成
  • 通知公告详情查看样式优化
  • 升级富文本组件到最新版tinymce 6.6.2
  • 增加UI组件示例代码
  • 解决字典注解跨服务、多数据源问题
  • online生成表单时候后测试视图,提示“表名不合法,存在SQL注入风险!--->t_prod$1”
  • oracle下 online报表,新增报表正常 编辑保存时 报错
  • 3.6.0版本 通知公告中发布的富文本消息,在我的消息中查看没有样式 · Issue #834
  • 仪表盘设计器中的甘特图的数据源,其数据格式是怎样的? · Issue #5490
  • Spring boot 3.x support · Issue #5486
  • 源码中feign客户端不抛出异常,且分布式事务seata不生效 · Issue #5214
  • 字典code解码失败,可能是使用了非法字符,请检查! · Issue #5655
  • sentinel配置文件修改账号密码,logging.level.pattern 等配置无效! · Issue #5556
  • shiro集成 redis 不支持 sentinel 方式部署的redis集群 · Issue #5569
  • markdown编辑器支持emoji,但是MarkdownViewer不支持 · Issue #918
  • 弹窗表单使用JPopup组件配置param参数后异常 · Issue #901
  • 3.6.1 npm run build 失败 · Issue #939
  • 删除二次弹窗在接口报code500时,应该取消或者删除之后就不展示二次弹窗了 · Issue #936
  • 生成的前端代码,复选框和展开框在一个方框内 · Issue #947
  • 在多数据源模式下数据字典Dict不能指定自定义数据源 · Issue #4138
  • 分布式独立数据源 dictTable · Issue #5643
  • BasicTable组件设置默认展开不生效; · Issue #945
  • 【Online表单开发】表单添加多个外键无法保存 #948
  • 最新3.6.1在线表单开发中表单编辑页面中单选按钮不能默认选中 #927

权限升级

  • Online代码生成器目录,加权限@RequiresPermissions("online:codeGenerate:projectPath"),需要授权才能访问
  • 定时任务管理接口,加权限@RequiresRoles("admin"),只有admin角色才能操作
  • 系统表白名单接口,加权限@RequiresRoles("admin"),只有admin角色才能操作

升级SQL

ALTER TABLE onl_drag_page
MODIFY COLUMN id varchar(50) CHARACTER SET utf8mb4 COLLATE utf8mb4_general_ci NOT NULL COMMENT '主键' FIRST,
MODIFY COLUMN low_app_id varchar(50) CHARACTER SET utf8mb4 COLLATE utf8mb4_general_ci NULL DEFAULT NULL COMMENT '应用ID' AFTER update_time;

ALTER TABLE onl_drag_page_comp
MODIFY COLUMN page_Id varchar(50) CHARACTER SET utf8mb4 COLLATE utf8mb4_general_ci NULL DEFAULT NULL COMMENT '界面ID' AFTER parent_id;

ALTER TABLE onl_drag_page
ADD COLUMN visits_num int(11) NULL DEFAULT NULL COMMENT '访问次数' AFTER update_count;

UPDATE onl_drag_comp SET parent_id = '1537764868216684545', comp_name = '金字塔漏斗图', comp_type = 'JPyramidFunnel', icon = 'icon-park-outline:children-pyramid', order_num = 100, type_id = NULL, comp_config = '{\n  \"dataType\": 1,\n  \"url\": \"http://api.jeecg.com/mock/26/funnel\",\n  \"timeOut\": 0,\n  \"turnConfig\": {\n    \"url\": \"\"\n  },\n  \"linkageConfig\": [],\n  \"dataMapping\": [\n    {\n      \"filed\": \"维度\",\n      \"mapping\": \"\"\n    },\n    {\n      \"filed\": \"数值\",\n      \"mapping\": \"\"\n    }\n  ],\n  \"chartData\": [\n    {\n      \"value\": 1000,\n      \"name\": \"直接访问\"\n    },\n    {\n      \"value\": 200,\n      \"name\": \"邮件营销\"\n    },\n    {\n      \"value\": 400,\n      \"name\": \"联盟广告\"\n    },\n    {\n      \"value\": 600,\n      \"name\": \"网页查询\"\n    },\n    {\n      \"value\": 800,\n      \"name\": \"广告点击\"\n    }\n  ],\n  \"option\": {\n    \"title\": {\n      \"text\": \"基础漏斗图\",\n      \"show\": true\n    },\n    \"grid\": {\n      \"bottom\": 115\n    },\n    \"card\": {\n      \"title\": \"\",\n      \"extra\": \"\",\n      \"rightHref\": \"\",\n      \"size\": \"default\"\n    },\n    \"tooltip\": {\n      \"trigger\": \"item\",\n      \"formatter\": \"{a} <br/>{b} : {c}\"\n    },\n    \"legend\": {\n      \"orient\": \"horizontal\"\n    },\n    \"series\": [\n      {\n        \"name\": \"Funnel\",\n        \"type\": \"funnel\",\n        \"left\": \"10%\",\n        \"width\": \"80%\",\n        \"sort\": \"ascending\",\n        \"gap\": 2,\n        \"label\": {\n          \"show\": true,\n          \"position\": \"inside\"\n        },\n        \"labelLine\": {\n          \"length\": 10,\n          \"lineStyle\": {\n            \"width\": 1,\n            \"type\": \"solid\"\n          }\n        },\n        \"itemStyle\": {\n          \"borderColor\": \"#fff\",\n          \"borderWidth\": 1\n        },\n        \"emphasis\": {\n          \"label\": {\n            \"fontSize\": 20\n          }\n        }\n      }\n    ]\n  }\n}', status = '1', create_by = NULL, create_time = '2022-06-16 14:17:31', update_by = NULL, update_time = '2022-06-16 14:59:44' WHERE id = '1537318433201340417';
UPDATE onl_drag_comp SET parent_id = '1537764868216684545', comp_name = '普通漏斗图', comp_type = 'JFunnel', icon = 'ant-design:funnel-plot-filled', order_num = 8, type_id = NULL, comp_config = '{\n  \"dataType\": 1,\n  \"url\": \"http://api.jeecg.com/mock/26/funnel\",\n  \"timeOut\": 0,\n  \"turnConfig\": {\n    \"url\": \"\"\n  },\n  \"linkageConfig\": [],\n  \"dataMapping\": [\n    {\n      \"filed\": \"维度\",\n      \"mapping\": \"\"\n    },\n    {\n      \"filed\": \"数值\",\n      \"mapping\": \"\"\n    }\n  ],\n  \"chartData\": [\n    {\n      \"value\": 335,\n      \"name\": \"直接访问\"\n    },\n    {\n      \"value\": 310,\n      \"name\": \"邮件营销\"\n    },\n    {\n      \"value\": 234,\n      \"name\": \"联盟广告\"\n    }\n  ],\n  \"option\": {\n    \"title\": {\n      \"text\": \"基础漏斗图\",\n      \"show\": true\n    },\n    \"grid\": {\n      \"bottom\": 115\n    },\n    \"card\": {\n      \"title\": \"\",\n      \"extra\": \"\",\n      \"rightHref\": \"\",\n      \"size\": \"default\"\n    },\n    \"tooltip\": {\n      \"trigger\": \"item\",\n      \"formatter\": \"{a} <br/>{b} : {c}\"\n    },\n    \"legend\": {\n      \"orient\": \"horizontal\"\n    },\n    \"series\": [\n      {\n        \"name\": \"Funnel\",\n        \"type\": \"funnel\",\n        \"left\": \"10%\",\n        \"width\": \"80%\",\n        \"sort\": \"descending\",\n        \"gap\": 2,\n        \"label\": {\n          \"show\": true,\n          \"position\": \"inside\"\n        },\n        \"labelLine\": {\n          \"length\": 10,\n          \"lineStyle\": {\n            \"width\": 1,\n            \"type\": \"solid\"\n          }\n        },\n        \"itemStyle\": {\n          \"borderColor\": \"#fff\",\n          \"borderWidth\": 1\n        },\n        \"emphasis\": {\n          \"label\": {\n            \"fontSize\": 20\n          }\n        }\n      }\n    ]\n  }\n}', status = '1', create_by = NULL, create_time = '2022-01-06 14:38:04', update_by = 'admin', update_time = '2022-06-17 19:51:26' WHERE id = '200208';

INSERT INTO sys_permission(id, parent_id, name, url, component, is_route, component_name, redirect, menu_type, perms, perms_type, sort_no, always_show, icon, is_leaf, keep_alive, hidden, hide_tab, description, create_by, create_time, update_by, update_time, del_flag, rule_flag, status, internal_or_external) VALUES ('1698650926200352770', '1473927410093187073', '数据集解析SQL', NULL, NULL, 0, NULL, NULL, 2, 'drag:analysis:sql', '1', NULL, 0, NULL, 1, 0, 0, 0, NULL, 'jeecg', '2023-09-04 18:55:15', 'jeecg', '2023-09-05 20:36:51', 0, 0, '1', 0);
INSERT INTO sys_permission(id, parent_id, name, url, component, is_route, component_name, redirect, menu_type, perms, perms_type, sort_no, always_show, icon, is_leaf, keep_alive, hidden, hide_tab, description, create_by, create_time, update_by, update_time, del_flag, rule_flag, status, internal_or_external) VALUES ('1699038961937113090', '1473927410093187073', '数据源添加', NULL, NULL, 0, NULL, NULL, 2, 'drag:datasource:saveOrUpate', '1', NULL, 0, NULL, 1, 0, 0, 0, NULL, 'jeecg', '2023-09-05 20:37:10', NULL, NULL, 0, 0, '1', 0);
INSERT INTO sys_permission(id, parent_id, name, url, component, is_route, component_name, redirect, menu_type, perms, perms_type, sort_no, always_show, icon, is_leaf, keep_alive, hidden, hide_tab, description, create_by, create_time, update_by, update_time, del_flag, rule_flag, status, internal_or_external) VALUES ('1699039098474291201', '1473927410093187073', '数据源删除', NULL, NULL, 0, NULL, NULL, 2, 'drag:datasource:delete', '1', NULL, 0, NULL, 1, 0, 0, 0, NULL, 'jeecg', '2023-09-05 20:37:42', NULL, NULL, 0, 0, '1', 0);
INSERT INTO sys_permission(id, parent_id, name, url, component, is_route, component_name, redirect, menu_type, perms, perms_type, sort_no, always_show, icon, is_leaf, keep_alive, hidden, hide_tab, description, create_by, create_time, update_by, update_time, del_flag, rule_flag, status, internal_or_external) VALUES ('1699039192154071041', '1473927410093187073', '数据源批量删除', NULL, NULL, 0, NULL, NULL, 2, 'drag:datasource:deleteBatch', '1', NULL, 0, NULL, 1, 0, 0, 0, NULL, 'jeecg', '2023-09-05 20:38:05', NULL, NULL, 0, 0, '1', 0);
INSERT INTO sys_permission(id, parent_id, name, url, component, is_route, component_name, redirect, menu_type, perms, perms_type, sort_no, always_show, icon, is_leaf, keep_alive, hidden, hide_tab, description, create_by, create_time, update_by, update_time, del_flag, rule_flag, status, internal_or_external) VALUES ('1701475606988812289', '1473927410093187073', '数据源连接', NULL, NULL, 0, NULL, NULL, 2, 'drag:datasource:testConnection', '1', NULL, 0, NULL, 1, 0, 0, 0, NULL, 'jeecg', '2023-09-12 13:59:31', NULL, NULL, 0, 0, '1', 0);

INSERT INTO onl_drag_comp ( id, parent_id, comp_name, comp_type, icon, order_num, type_id, comp_config, status, create_by, create_time, update_by, update_time ) VALUES ( '72811631742776660', '100', '查询条件', 'JFilterQuery', 'ant-design:filter-filled', 100, NULL, '{\r\n	\"w\": 12,\r\n	\"h\": 12,\r\n	\"dataType\": 1,\r\n	\"url\": \"\",\r\n	\"timeOut\": 0,\r\n	\"chartData\": []\r\n}', '1', 'jeecg', '2022-09-09 15:21:08', 'jeecg', '2022-09-09 15:41:56' );

UPDATE onl_drag_comp SET comp_config = '{\r\n  \"dataType\": 1,\r\n  \"background\": \"#ffffff\",\r\n  \"url\": \"http://api.jeecg.com/mock/33/chart\",\r\n  \"timeOut\": 0,\r\n  \"turnConfig\": {\r\n    \"url\": \"\"\r\n  },\r\n  \"linkageConfig\": [],\r\n  \"dataMapping\": [],\r\n	\"customOption\": \"option = {xAxis: {type: \'category\',data: [\'Mon\', \'Tue\', \'Wed\', \'Thu\', \'Fri\', \'Sat\', \'Sun\']},yAxis: {type: \'value\'},series: [{data: [150, 230, 224, 218, 135, 147, 260],type: \'line\'}]};return option;\",\r\n  \"chartData\": [\r\n    {\r\n      \"value\": 0,\r\n      \"name\": \"\"\r\n    }\r\n  ],\r\n	\r\n  \"option\": {\r\n    \"grid\": {\r\n      \"bottom\": 115\r\n    },\r\n    \"card\": {\r\n      \"title\": \"\",\r\n      \"extra\": \"\",\r\n      \"rightHref\": \"\",\r\n      \"size\": \"default\"\r\n    },\r\n    \"title\": {\r\n      \"text\": \"\",\r\n      \"show\": true\r\n    }\r\n  }\r\n}' WHERE id = '200400';

UPDATE onl_drag_comp SET parent_id = '100', comp_name = '文本', comp_type = 'JText', icon = 'ant-design:font-colors-outlined', order_num = 14, type_id = NULL, comp_config = '{\n  \"w\": 8,\n  \"h\": 12,\n  \"dataType\": 1,\n  \"url\": \"http://api.jeecg.com/mock/42/nav\",\n  \"timeOut\": 0,\n  \"turnConfig\": {\n    \"url\": \"\"\n  },\r\n	\"background\": \"#4A90E2\",\n  \"chartData\": \"JeecgBoot面板设计\",\n  \"option\": {\n    \"card\": {\n      \"title\": \"\",\n      \"extra\": \"\",\n      \"rightHref\": \"\",\n      \"size\": \"default\"\n    },\n    \"body\": {\n      \"text\": \"\",\n      \"color\": \"#4A90E2\",\n      \"fontWeight\": \"bold\",\n      \"marginLeft\": 0,\n      \"marginTop\": 0\n    }\n  }\n}', status = '1', create_by = NULL, create_time = NULL, update_by = 'admin', update_time = '2022-04-29 10:49:04' WHERE id = '100110';

UPDATE onl_drag_page_comp SET parent_id = NULL, page_id = NULL, comp_id = NULL, component = 'JBar', config = '{\r\n    \"id\": \"116606b2-4620-42d6-9202-36f39288a8d5\",\r\n    \"component\": \"JBar\",\r\n    \"config\": {\r\n        \"formType\": \"design\",\r\n        \"dataType\": 4,\r\n        \"timeOut\": 0,\r\n        \"option\": {\r\n            \"grid\": {\r\n                \"show\": false,\r\n                \"top\": 90,\r\n                \"bottom\": 115\r\n            },\r\n            \"card\": {\r\n                \"title\": \"\",\r\n                \"extra\": \"\",\r\n                \"rightHref\": \"\",\r\n                \"size\": \"default\"\r\n            },\r\n            \"title\": {\r\n                \"text\": \"每日新增记录\",\r\n                \"show\": true,\r\n                \"textStyle\": {\r\n                    \"color\": \"#464646\"\r\n                }\r\n            },\r\n            \"tooltip\": {\r\n                \"trigger\": \"axis\",\r\n                \"axisPointer\": {\r\n                    \"type\": \"shadow\",\r\n                    \"label\": {\r\n                        \"show\": true,\r\n                        \"backgroundColor\": \"#333\"\r\n                    }\r\n                }\r\n            },\r\n            \"yAxis\": {\r\n                \"splitLine\": {\r\n                    \"interval\": 2\r\n                },\r\n                \"lineStyle\": {\r\n                    \"color\": \"#f3f3f3\"\r\n                }\r\n            },\r\n            \"series\": [\r\n                {\r\n                    \"data\": [\r\n                        \r\n                    ],\r\n                    \"type\": \"bar\",\r\n                    \"barWidth\": 40,\r\n                    \"itemStyle\": {\r\n                        \"color\": \"#64b5f6\",\r\n                        \"borderRadius\": 0\r\n                    }\r\n                }\r\n            ]\r\n        },\r\n        \"size\": {\r\n            \"height\": 500\r\n        },\r\n        \"dataNum\": \"\",\r\n        \"chart\": {\r\n            \"category\": \"Bar\",\r\n            \"subclass\": \"JBar\",\r\n            \"isGroup\": false\r\n        },\r\n        \"typeFields\": [\r\n            \r\n        ],\r\n        \"nameFields\": [\r\n            {\r\n                \"fieldName\": \"create_time\",\r\n                \"fieldTxt\": \"创建时间\",\r\n                \"fieldType\": \"date\",\r\n                \"widgetType\": \"date\",\r\n								\"customDateType\": \"3\"\r\n            }\r\n        ],\r\n        \"valueFields\": [\r\n            {\r\n                \"fieldName\": \"record_count\",\r\n                \"fieldTxt\": \"记录数量\",\r\n                \"fieldType\": \"count\",\r\n                \"widgetType\": \"text\"\r\n            }\r\n        ],\r\n        \"assistYFields\": [\r\n            \r\n        ],\r\n        \"assistTypeFields\": [\r\n            \r\n        ],\r\n        \"calcFields\": [\r\n            \r\n        ],\r\n        \"tableName\": \"test_1031\",\r\n        \"sorts\": {\r\n            \"name\": \"\",\r\n            \"type\": \"\"\r\n        },\r\n        \"filter\": {\r\n            \"queryField\": \"create_time\",\r\n            \"queryRange\": \"month\",\r\n            \"customTime\": null,\r\n            \"conditionMode\": \"and\",\r\n            \"conditionFields\": [\r\n                \r\n            ]\r\n        },\r\n        \"analysis\": {\r\n            \"isRawData\": true,\r\n            \"showMode\": 1,\r\n            \"showData\": 1,\r\n            \"isCompare\": false,\r\n            \"compareType\": \"\",\r\n            \"trendType\": \"1\",\r\n            \"compareValue\": null,\r\n            \"showFields\": [\r\n                \r\n            ]\r\n        },\r\n        \"formId\": \"test_1031\",\r\n        \"formName\": \"test1031\",\r\n        \"compStyleConfig\": {\r\n            \"summary\": {\r\n                \"showY\": true,\r\n                \"showTotal\": false,\r\n                \"showField\": \"\",\r\n                \"totalType\": \"sum\",\r\n                \"showName\": \"总计\"\r\n            },\r\n            \"showUnit\": {\r\n                \"numberLevel\": \"\",\r\n                \"decimal\": 0,\r\n                \"position\": \"suffix\",\r\n                \"unit\": \"\"\r\n            },\r\n            \"assist\": {\r\n                \"showUnit\": {\r\n                    \"numberLevel\": \"\",\r\n                    \"decimal\": 0,\r\n                    \"position\": \"suffix\",\r\n                    \"unit\": \"\"\r\n                },\r\n                \"summary\": {\r\n                    \"showY\": true,\r\n                    \"showField\": \"\",\r\n                    \"totalType\": \"sum\",\r\n                    \"showName\": \"总计\"\r\n                }\r\n            },\r\n            \"headerFreeze\": true,\r\n            \"unilineShow\": true,\r\n            \"columnFreeze\": true,\r\n            \"lineFreeze\": true\r\n        }\r\n    }\r\n}', create_by = 'jeecg', create_time = '2022-12-16 19:56:21', update_by = NULL, update_time = NULL WHERE id = '763699587304030208';

UPDATE sys_permission SET parent_id = '1455100420297859074', name = '仪表盘设计器', url = '/report/drag', component = '{{ window._CONFIG[\'domianURL\'] }}/drag/list?token=${token}&tenantId=${tenantId}', is_route = 0, component_name = NULL, redirect = NULL, menu_type = 1, perms = NULL, perms_type = '0', sort_no = 3.00, always_show = 0, icon = '', is_leaf = 0, keep_alive = 0, hidden = 0, hide_tab = 0, description = NULL, create_by = 'admin', create_time = '2021-12-23 16:04:13', update_by = 'admin', update_time = '2023-12-31 13:13:04', del_flag = 0, rule_flag = 0, status = NULL, internal_or_external = 1 WHERE id = '1473927410093187073';
delete from  sys_permission where id = '1473955758466981890';

-- 补充权限
INSERT INTO `sys_permission` (`id`, `parent_id`, `name`, `url`, `component`, `is_route`, `component_name`, `redirect`, `menu_type`, `perms`, `perms_type`, `sort_no`, `always_show`, `icon`, `is_leaf`, `keep_alive`, `hidden`, `hide_tab`, `description`, `create_by`, `create_time`, `update_by`, `update_time`, `del_flag`, `rule_flag`, `status`, `internal_or_external`) VALUES ('1546736974756032513', '1455101470794850305', '选择代码生成路径', NULL, NULL, 0, NULL, NULL, 2, 'online:codeGenerate:projectPath', '1', NULL, 0, NULL, 1, 0, 0, 0, NULL, 'admin', '2022-07-12 14:03:26', NULL, NULL, 0, 0, '1', 0);

技术交流

为什么选择 JeecgBoot?

开源界“小普元”超越传统商业平台。引领低代码开发模式(OnlineCoding-> 代码生成器 -> 手工MERGE),低代码开发同时又支持灵活编码, 可以帮助解决Java项目70%的重复工作,让开发更多关注业务。既能快速提高开发效率,节省成本,同时又不失灵活性。

  • 采用最新主流前后分离框架(SpringBoot+Mybatis-plus+Ant-Design+Vue),容易上手; 代码生成器依赖性低,灵活的扩展能力,可灵活实现二次开发;
  • 开发效率很高,采用代码生成器,单表数据模型和一对多(父子表)、树列表等数据模型,增删改查功能自动生成,菜单配置直接使用(前端代码和后端代码都一键生成);
  • 代码生成器提供强大模板机制,支持自定义模板风格。目前提供四套风格模板(单表两套、一对多两套)
  • 封装完善的用户、角色、菜单、组织机构、数据字典、在线定时任务等基础功能。强大的权限机制,支持访问授权、按钮权限、数据权限、表单权限等
  • 零代码在线开发能力,在线配置表单、在线配置报表、在线配置图表、在线设计表单
  • 常用共通封装,各种工具类(定时任务,短信接口,邮件发送,Excel导入导出等),基本满足80%项目需求
  • 简易Excel导入导出,支持单表导出和一对多表模式导出,生成的代码自带导入导出功能
  • 集成简易报表工具,图像报表和数据导出非常方便,可极其方便的生成图形报表、pdf、excel、word等报表;
  • 采用前后分离技术,页面UI精美,针对常用组件做了封装:时间、行表格控件、截取显示控件、报表组件,编辑器等等
  • 查询过滤器:查询功能自动生成,后台动态拼SQL追加查询条件;支持多种匹配方式(全匹配/模糊查询/包含查询/不匹配查询);
  • 数据权限(精细化数据权限控制,控制到行级,列表级,表单字段级,实现不同人看不同数据,不同人对同一个页面操作不同字段
  • 在线配置报表(无需编码,通过在线配置方式,实现曲线图,柱状图,数据等报表)
  • 页面校验自动生成(必须输入、数字校验、金额校验、时间空间等);
  • 提供单点登录CAS集成方案,项目中已经提供完善的对接代码
  • 表单设计器,支持用户自定义表单布局,支持单表,一对多表单、支持select、radio、checkbox、textarea、date、popup、列表、宏等控件
  • 专业接口对接机制,统一采用restful接口方式,集成swagger-ui在线接口文档,Jwt token安全验证,方便客户端对接
  • 接口安全机制,可细化控制接口授权,非常简便实现不同客户端只看自己数据等控制
  • 高级组合查询功能,在线配置支持主子表关联查询,可保存查询历史
  • 提供各种系统监控,实时跟踪系统运行情况(监控 Redis、Tomcat、jvm、服务器信息、请求追踪、SQL监控)
  • 消息中心(支持短信、邮件、微信推送等等)
  • 集成Websocket消息通知机制
  • 提供APP发布方案:
  • 支持多语言,提供国际化方案;
  • 数据变更记录日志,可记录数据每次变更内容,通过版本对比功能查看历史变化
  • 平台UI强大,实现了移动自适应
  • 平台首页风格,提供多种组合模式,支持自定义风格
  • 提供简单易用的打印插件,支持谷歌、IE浏览器等各种浏览器
  • 示例代码丰富,提供很多案例参考
  • 采用maven分模块开发方式
  • 支持菜单动态路由
  • 权限控制采用 RBAC(Role-Based Access Control,基于角色的访问控制)

开源版界面

PC端

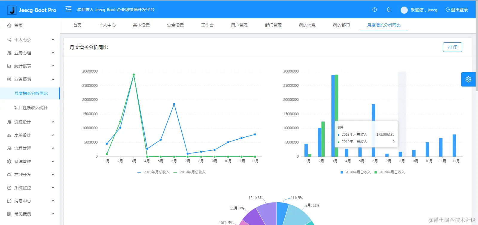
系统交互

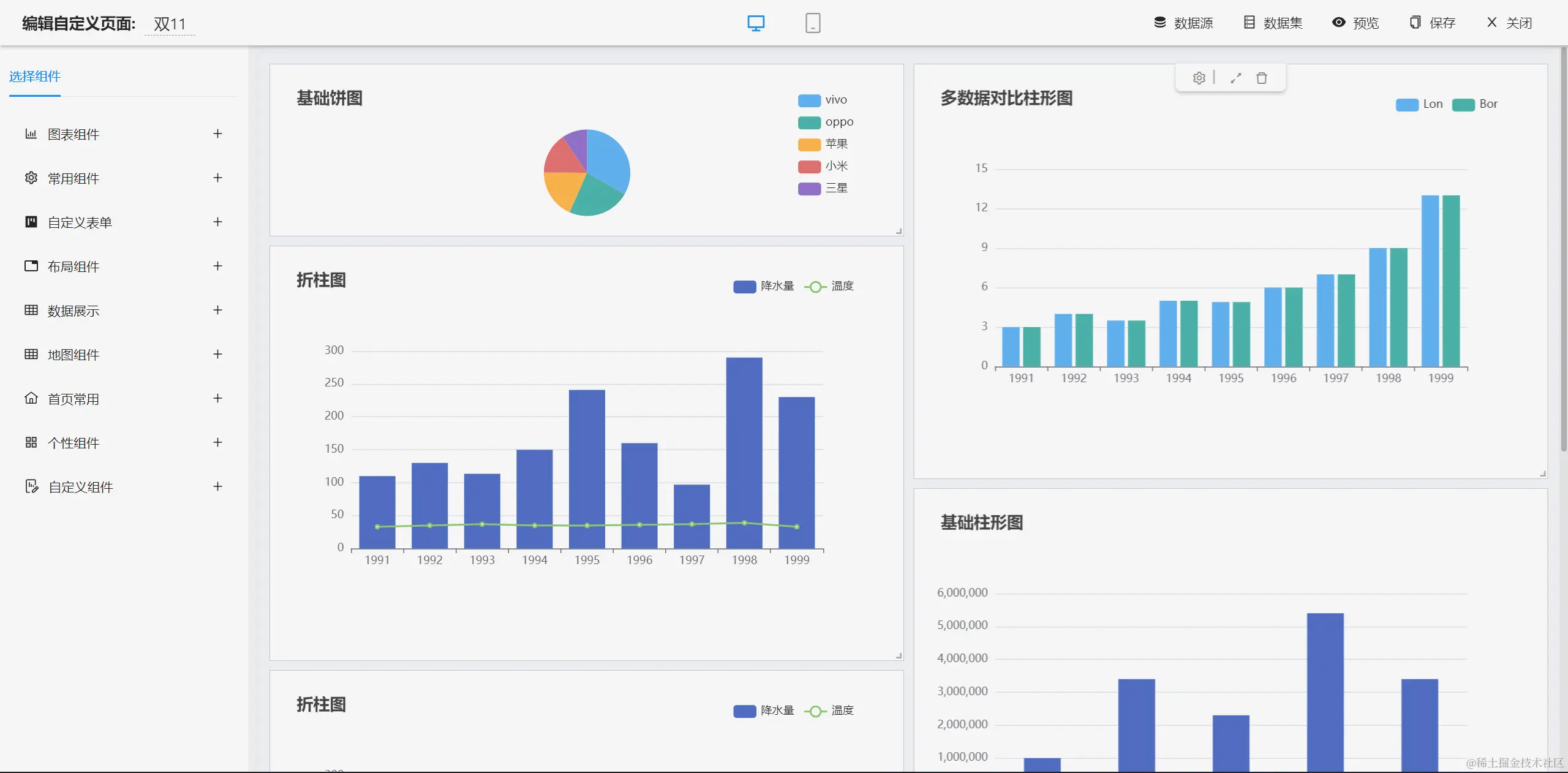
仪表盘设计器

图表示例

报表设计器

UNIAPP效果

手机端

PAD端

在线接口文档

商业功能介绍

流程设计器

简版流程设计器

表单设计器

大屏设计器

零代码应用

欢迎吐槽,欢迎star~