优点
- 安装十分简单,新手友好,一行命令搞定
- 界面简洁,操作流畅
- 无需公网 IP,可以面对复杂 NAT 环境进行救急
- 可以统一管理大量主机,无需记住主机秘钥
安装
安装很简单,只需要输入提供的命令就可以全自动安装了。

使用
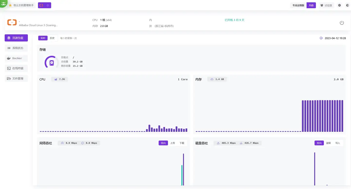
资源负载
进来默认就是资源负载,可以看到整个界面是非常清爽的,显示了主机的一些基本信息,并且也记录了历史资源数据,可以回溯检查。
系统状态
进程清单
进程清单显示的比较简单,一般够用了,需要更详细的信息可以在终端运行 top 命令查看。
网络端口
网络端口是一个简单的监控,只有传入端口没有传出端口,需要更详细的可以用 netstat 工具。
系统账号
牧云会新建一个名为 collie 的不可登录账户,用来查看有没有异常用户还是挺不错的。
登录历史
登录历史可以看到最近几条登录记录,看起来天天都有人在爆破密码,感觉加个筛选功能会不会好点。
Docker
容器
Docker 里已经实现了基本功能,不过没法运行其他更丰富的 Docker 命令,希望早日能把 Docker Desktop 的功能都加上。
镜像
没法拉取新镜像,只能删除。
在线终端
在线终端是它的重点,有多种终端配色可选,可以配置默认登录账号,基本支持终端的所有功能,用来运维很方便。而且它的在线终端还可以多人共享,这一点没在其他同类软件平台上见过。
文件管理
部分文件支持在线预览和编辑,有些文件没有代码高亮,这里的配色无法调整,用来临时改下脚本还是可以的。
系统设置
配置默认页面,主机离线通知,还算比较实用的功能。
不足
- 这主打的是一款轻量化的应用,所以功能不是很多,不过更多功能已经在研发中了。
- 缺少卸载方式的介绍,卸载需要执行 /opt/collie/uninstall,新建的 collie 用户并不会自动删除,需要手动执行 userdel -f -r collie 命令。
- 不支持 Docker 和 WSL 内安装,提示 ERROR: current os not support。